Topik ini menjelaskan cara menggunakan Quick Audience untuk mendapatkan wawasan pengguna. Dalam contoh ini, administrator ruang kerja menggunakan tabel tag pengguna di Quick Audience.
Prasyarat
Akun administrator ruang kerja digunakan untuk mengimpor Impor Tabel Tag Pengguna.
Pivot data
Anda dapat menggunakan tabel tag pengguna yang diimpor untuk melakukan analisis pivot pada tag guna mendapatkan informasi seperti distribusi nilai tag di antara pengguna.
Selain itu, Anda dapat menggunakan tabel data yang diimpor untuk membuat model RFM dan model AIPL, lalu melakukan analisis RFM, analisis pengguna AIPL, dan analisis alur AIPL secara terpisah. Untuk informasi lebih lanjut, lihat Ikhtisar Analisis Pengguna.
Prosedur:
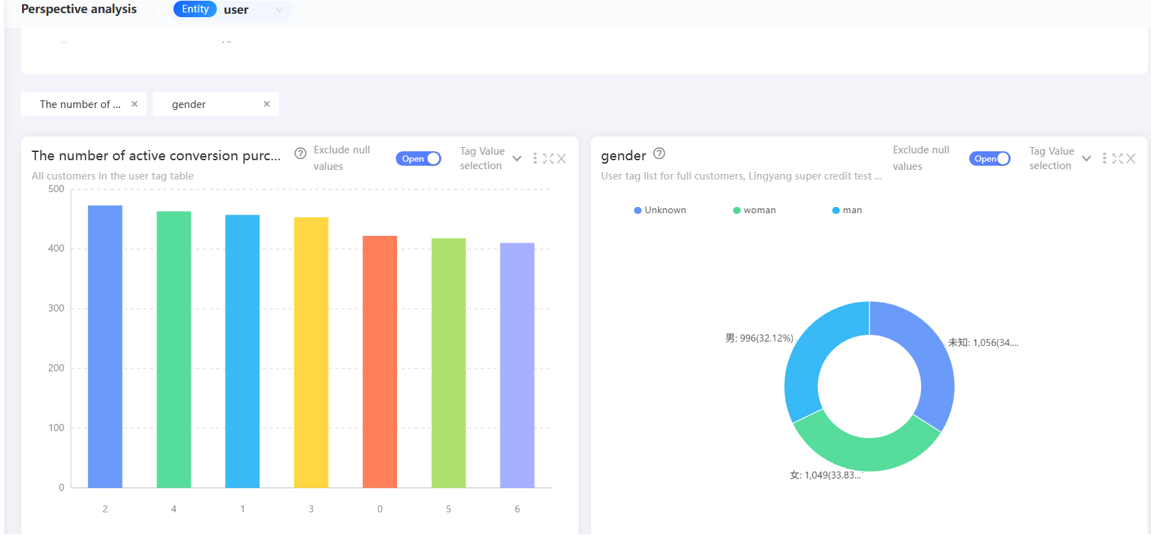
Pilih Workspace> User Insight > User Analysis > Pivot Analysis.

Pilih label yang ingin Anda analisis pivot, dan bagan analisis yang sesuai akan ditampilkan di bawah.
Untuk informasi lebih lanjut, lihat Analisis Pivot.

Anda juga dapat menyaring audiens dari bagan analisis pada gambar sebelumnya. Klik grafik dalam bagan dan klik New Audience untuk menyimpan pengguna yang sesuai dengan grafik sebagai audiens.

Penyaringan Audiens
Anda dapat menyaring audiens yang memenuhi kondisi tertentu dari data yang diimpor, lalu menganalisis, mendorong, dan mengunduh audiens tersebut. Beberapa metode penyaringan didukung, seperti penyaringan model RFM, penyaringan model AIPL, penyaringan perilaku, dan penyaringan metrik. Untuk informasi lebih lanjut, lihat Dokumentasi Penyaringan Audiens.
Dalam contoh ini, tabel tag pengguna yang diimpor digunakan untuk menyaring audiens melalui penyaringan tag.
Prosedur:
Pilih Workspace> User Insight > Insight Analysis > Audience Filter untuk pergi ke halaman Audience Filter.

Klik Tags di sebelah kiri atau seret Tags dari kiri ke kanan. Kartu filter tag ditambahkan di sebelah kanan.
Pilih entitas tempat Anda berada.

Di kartu Label Filter, pilih label (dengan atribut pengguna).

Tetapkan persyaratan nilai untuk tag.

Klik + Condition untuk menambahkan kondisi.
Anda dapat menentukan beberapa kondisi menggunakan metode AND, OR. Nilai default: AND. Anda dapat mengklik untuk beralih antar kondisi.
Tahan ikon di depan
kondisi dengan tombol mouse kiri dan seret kondisi untuk menyesuaikan tingkat perhitungan kondisi.Untuk informasi lebih lanjut, lihat Penyaringan Tag.

Masukkan nama dan deskripsi audiens, pilih direktori tempat audiens disimpan, dan aktivitas anak yang terkait. Untuk informasi lebih lanjut, lihat Dokumentasi Kampanye Pemasaran. Tentukan apakah audiens merupakan audiens publik, dan pilih jenis ID tempat audiens disimpan. Klik Estimate untuk memperkirakan jumlah orang dalam audiens. Klik Generate audience untuk menyaring audiens.

Analisis Audiens
Perspektif dianalisis untuk audiens yang dipilih guna menganalisis indikator audiens saat ini.
Anda juga dapat menggunakan analisis RFM. Untuk informasi lebih lanjut, lihat audiens Dokumentasi Analisis Audiens.
Selain itu, Anda dapat mengunduh dan mendorong audiens. Untuk informasi lebih lanjut, lihat Manajemen Audiens dan Pendorongan Audiens.
Prosedur untuk analisis indikator perspektif:
Setelah audiens dibuat, pilih Workspace> User Insight > Insight Analysis > Audience Management > My Audience. Klik Analysis dari audiens untuk pergi ke halaman Analisis Audiens.

Di tab Audience Pivot Metrics, pilih Compare Audience.
All Audience Under Entity: Membandingkan data antara audiens saat ini dan semua audiens dalam tabel sumber audiens.
Specified Audience: Membandingkan data audiens saat ini dengan audiens yang ditentukan. Anda perlu memilih audiens pembanding.
Delete Comparison Audience: Tidak diperlukan analisis perbandingan.

Pilih label yang ingin Anda analisis. Bagan analisis yang sesuai ditampilkan di bawah, seperti yang ditunjukkan pada gambar berikut.

Jika Anda mengarahkan penunjuk ke grafik dalam bagan analisis, jumlah orang dalam audiens ini akan ditampilkan. Jika perbandingan diaktifkan, proporsi juga akan ditampilkan.
Untuk informasi lebih lanjut, lihat audiensAnalisis Metrik Perspektif Audiens.
