Analisis perspektif digunakan untuk menganalisis pengguna dengan memanfaatkan tag (termasuk atribut pengguna dan tag kustom) guna mendapatkan distribusi nilai tag di antara pengguna, seperti usia dan preferensi pembelian, sebagaimana ditunjukkan pada gambar berikut.

Tag berikut mendukung analisis perspektif:
Tag teks dari bidang non-ID.
Tag numerik yang bukan merupakan bidang ID dan memiliki maksimal 50 nilai tag.
Untuk tag multi-nilai, Anda dapat menganalisis nilai tag setelah pemisahan dan deduplikasi. Operasi analisisnya sama dengan tag teks.
Prosedur
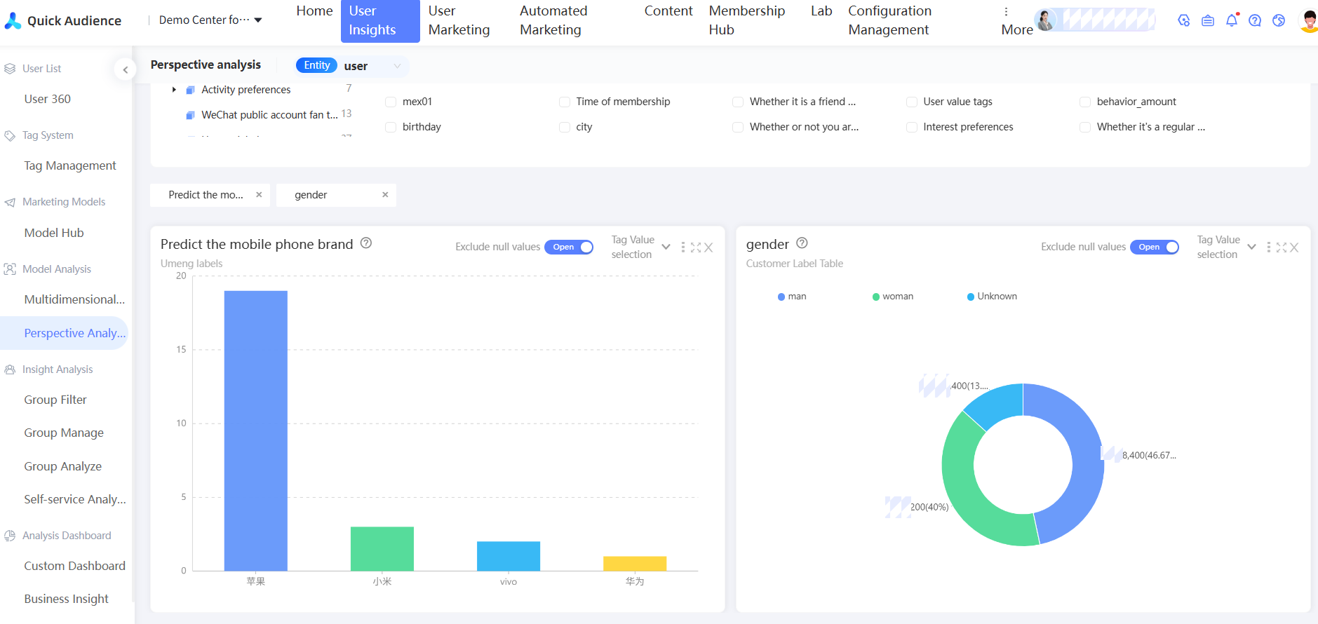
Pilih Workspace> User Insight > User Analysis > Perspective Analysis. Halaman Analisis Perspektif akan muncul.
Secara default, opsi Semua dipilih untuk Sumber Tag. Anda juga dapat memilih Atribut Pengguna, Tipe Tag Kustom, atau Tabel Tag.
Pilih tag yang ingin dianalisis. Anda dapat memilih tag dari daftar drop-down Cari Tag atau mencarinya langsung. Anda juga dapat memilih kategori tag dan memilih tag dari daftar yang tersedia.
CatatanKetika Anda mengarahkan penunjuk ke tag dalam daftar, sumber data dan popularitas tag akan ditampilkan.
Angka di sebelah nama kategori tag menunjukkan jumlah tag dalam kategori tersebut.

Seperti yang ditunjukkan pada gambar di atas, setelah Anda memilih tag yang akan dianalisis, bagan analisis terkait akan ditampilkan di bawah ini.
Sistem secara otomatis memilih bagan yang sesuai berdasarkan jumlah nilai tag. Aturannya adalah sebagai berikut:
Jumlah tag (N)
Tipe bagan
<=5
Pie
6 < N <= 10
Bagan batang berwarna
>10
Bagan batang yang dapat diskalakan
Untuk tag teks dan multi-nilai, jika jumlah nilainya lebih dari 15, 15 nilai tag teratas dengan proporsi terbesar akan ditampilkan secara default. Anda dapat memilih maksimal 50 nilai tag dari bagian Pemilihan Nilai Tag pada gambar berikut.
Klik tombol di sudut kanan atas untuk melakukan operasi pada bagan, seperti yang ditunjukkan pada gambar berikut, dari kiri ke kanan dan dari atas ke bawah:

Pemilihan Nilai Tag: Anda dapat memilih hingga 50 nilai tag yang akan ditampilkan hanya untuk tag teks atau multi-nilai, seperti yang ditunjukkan pada gambar berikut. Nilai tag yang tidak ditampilkan tetap termasuk dalam jumlah total orang ketika proporsi dihitung.

Pergantian bagan: bagan kolom, bagan pie, bagan hierarki persegi panjang.
Urutkan: Default, Menurun, Menaik.
Metode Statistik: Pilih apakah akan mengecualikan nilai null. Jika nilai null dikecualikan, bagan tidak akan menampilkan nilai null, dan jumlah total orang juga akan mengecualikan nilai null saat menghitung proporsi.
CatatanNilai null mencakup nilai yang tidak ditetapkan dan nilai null.
Lihat Data: Lihat data analisis saat ini, tidak termasuk nilai tag yang tidak dipilih atau nilai kosong yang dikecualikan.
Ekspor: Mengekspor data analisis saat ini, tidak termasuk nilai tag yang tidak dipilih atau nilai kosong yang dikecualikan.
Bagan diperbesar.
Tutup bagan.
Gerakkan penunjuk ke grafik dalam bagan untuk menampilkan jumlah pengguna di bagian tersebut. Bagan pie dan bagan hierarki persegi panjang juga menampilkan proporsi yang sesuai.

Filter audiens: Klik grafik dalam bagan. Opsi Audiens Baru akan muncul. Setelah diklik, Anda dapat menggunakan nilai tag sebagai kondisi filter di jendela pop-up untuk menghasilkan audiens, seperti yang ditunjukkan pada gambar berikut. Masukkan nama dan deskripsi grup, pilih direktori tempat grup disimpan, dan pilih kampanye anak yang terkait. Untuk informasi lebih lanjut, lihat Dokumentasi Kampanye Pemasaran. Kemudian, klik OK.

Anda dapat menghasilkan audiens baru dengan menghitung jumlah/selisih dengan audiens yang ada, seperti yang ditunjukkan pada gambar berikut.

Dan: Memfilter pengguna yang memenuhi persyaratan nilai tag dari pilihan ini dari populasi yang ada sebagai populasi baru.
Atau: Menambahkan pengguna yang memenuhi persyaratan nilai tag yang dipilih ini ke populasi yang ada untuk membentuk populasi baru.
Kurang: Menghapus pengguna dalam populasi yang ada dari pengguna yang memenuhi persyaratan nilai tag untuk pilihan ini sebagai populasi baru.
FAQ
Setelah memilih tabel label, saya tidak dapat memilih label yang ingin saya analisis. Mengapa?
Jawaban: Beberapa bidang tidak mendukung analisis:
Bidang ID yang telah dinyatakan dalam konfigurasi struktur tabel.
Tag tanggal.
Tag numerik dengan lebih dari 50 nilai tag.