Quick BI mendukung fitur Q Chat untuk dasbor. Pada halaman pratinjau dasbor, gunakan bahasa alami untuk mengajukan pertanyaan dan menerima hasil data secara instan. Fitur ini memungkinkan analisis data diakses oleh semua orang serta memperkenalkan cara baru dalam mengonsumsi data. Topik ini menjelaskan cara menggunakan fitur Quick BI Q Chat pada dasbor.
Fitur Smart Q saat ini hanya tersedia di situs China (Hong Kong) dan Malaysia.
Limits
Dasbor yang disematkan ke sistem pihak ketiga menggunakan enhanced embedding solution tidak mendukung fitur Quick BI Q Chat.
Configuration
Pada halaman edit dasbor, ikuti langkah-langkah yang ditunjukkan pada gambar untuk membuka antarmuka Q Chat Configuration.

Klik Enable Q Chat.

Pada halaman konfigurasi Q Chat, lihat status pengaktifan dan pembelajaran Q Chat untuk set data dasbor tersebut. Konfigurasikan pengaturan Q Chat dan kelola izin untuk dasbor serta set datanya sesuai kebutuhan.
CatatanSet data yang Enabled ditambahkan ke kolam sumber daya Q Chat. Pengguna dapat mengambil data dari set data tersebut dengan mengajukan pertanyaan dalam bahasa alami.
Set data yang Disabled tidak dapat digunakan dalam Q Chat. Artinya, tidak ada pengguna yang dapat mengajukan pertanyaan tentang set data tersebut.
Pastikan setidaknya satu set data diaktifkan.
Konfigurasikan Q Chat dan kelola izin untuk set data
Pada kolom Operations di halaman konfigurasi Q Chat, klik ikon
untuk menuju ke set data tersebut. Di sana, Anda dapat mengonfigurasi pengaturan Q Chat dan menetapkan izin Q Chat.
Jika Q Chat belum diaktifkan untuk set data yang digunakan dasbor, klik Enable Q Chat dan konfigurasikan Q Chat settings. Lewati langkah ini untuk set data yang Q Chat-nya sudah diaktifkan.

Setelah mengaktifkan Q Chat dan menyelesaikan konfigurasi, klik Add Authorization pada bagian Q Chat Permissions.

Pilih pengguna yang akan diberi izin dan tetapkan tanggal kedaluwarsa.

Klik Done. Anda kini dapat melihat dan mengelola pengguna yang telah diberi otorisasi untuk set data Q Chat ini.

Kelola izin Q Chat untuk dasbor
Pada halaman konfigurasi Q Chat, klik tombol Quick BI Q Chat Permission Management dan berikan izin Q Chat kepada pengguna untuk dasbor tersebut sesuai kebutuhan.

Pada halaman Quick BI Q Chat Permission Management, ikuti langkah-langkah pada gambar untuk memilih pengguna. Lalu, pada tab By Dashboard, klik Add Authorization.

Pilih dasbor di ruang kerja target untuk memberikan otorisasi Q Chat, lalu klik Done.

Anda kini dapat melihat dan mengelola sumber daya Q Chat dasbor yang dimiliki pengguna tersebut.

Akses Quick BI Q Chat pada dasbor
Pada halaman pratinjau dasbor, klik ikon
untuk membuka halaman Quick BI Smart Analysis secara default.CatatanJika interpretasi data tidak diaktifkan untuk dasbor tersebut, halaman Quick BI Q Chat akan terbuka langsung.

Beralih ke Q Chat.

Masuk ke dasbor Q Chat.

Responsive page layout
Pada halaman Q Chat dasbor, Anda dapat menyeret secara manual untuk mengubah lebar. Tata letak halaman akan menyesuaikan secara otomatis.

Saat lebar halaman Q Chat berada di bawah rentang tertentu, tampilan halaman menjadi sebagai berikut:

Anda kemudian dapat mengklik ikon
di pojok kiri atas antarmuka percakapan untuk memperluas daftar riwayat percakapan.
Pada daftar riwayat percakapan, lihat dan alihkan antar percakapan historis (①) atau buat percakapan baru (②).
Saat lebar halaman Q Chat berada di atas rentang tertentu tetapi masih di bawah ambang batas lebar, tampilan halaman menjadi sebagai berikut:

Anda dapat mengklik ikon
(①) untuk create a new conversation, atau mengklik ikon
(②) untuk memperluas daftar riwayat percakapan.
Saat lebar halaman Q Chat melebihi ambang batas, halaman tersebut menumpuk laporan dan tampil sebagai berikut:
CatatanLebar maksimum halaman Q Chat adalah 90% dari layar.
Preview and select datasets
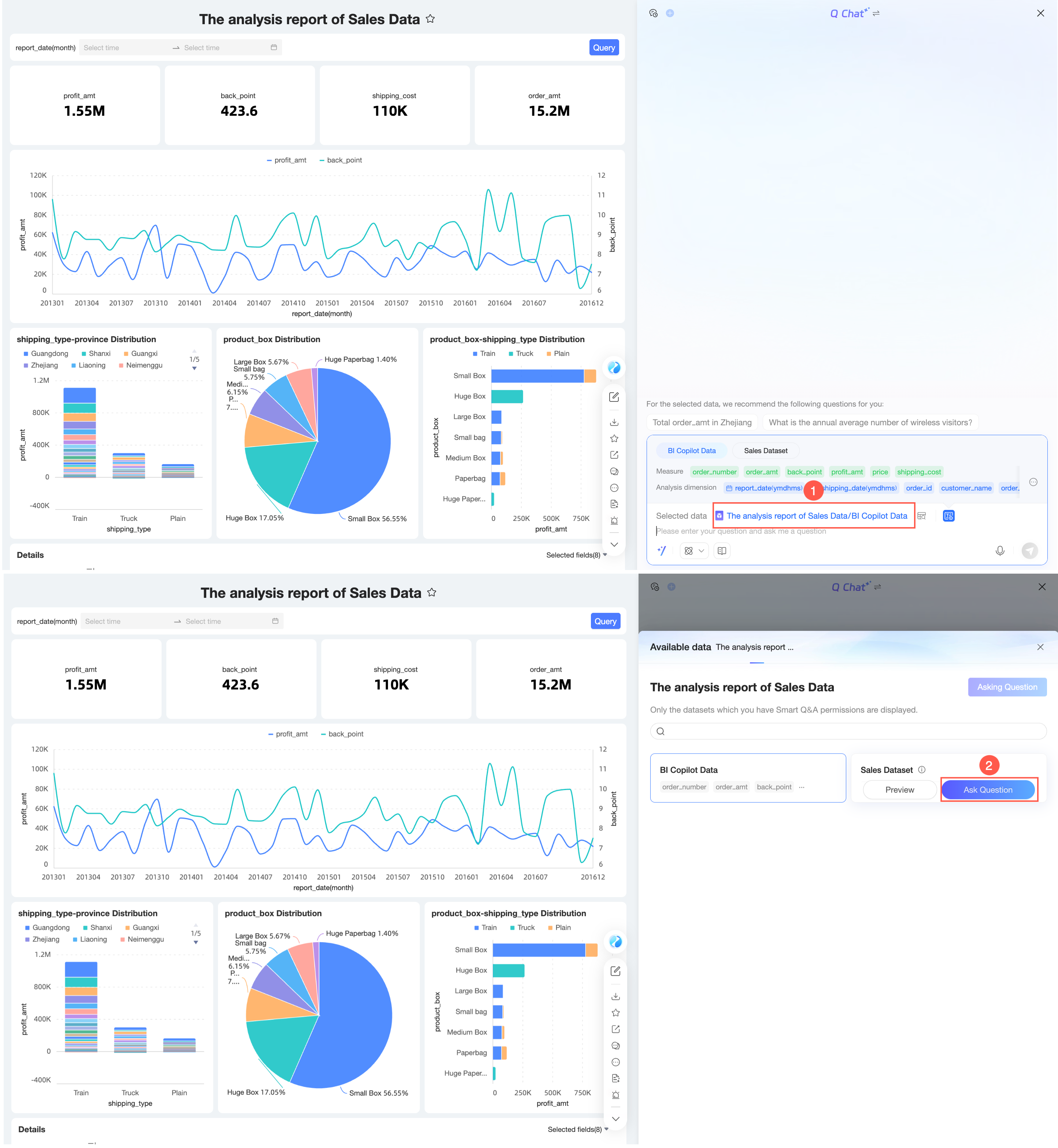
Pada halaman Q Chat dasbor, Anda dapat melihat set data yang digunakan dasbor tersebut. Arahkan kursor ke set data untuk melihat pratinjau atau mengajukan pertanyaan berdasarkan set data tersebut.

Klik (①) untuk melihat detail bidang dan pratinjau data set data tersebut. Anda juga dapat menggunakan quick questions atau mengklik Ask di pojok kanan atas untuk membuka kotak dialog Q Chat dasbor.
Field details

Data preview

Quick questions

Ask

Klik Ask (②) untuk membuka kotak dialog Q Chat dasbor dan mengajukan pertanyaan tentang set data saat ini.
Setelah memilih data, klik ikon
di sebelah kanan data yang dipilih untuk melihat pratinjau bidang data. Anda dapat melihat bidang Key Metrics dan Analysis Dimensions.
Anda dapat memperluas atau menciutkan bidang data tersebut.

Selama proses Q Chat, Anda dapat melihat pratinjau data dan mengganti set data.
Preview data
Klik ikon
di sebelah nama data yang dipilih untuk melihat pratinjau data.
Switch datasets
Klik nama set data (①), arahkan kursor ke set data target, lalu klik Ask (②) untuk mengganti set data.

Ask questions and get answers
Quick BI Q Chat mendukung beberapa metode inferensi dan interpretasi data. Contoh ini menggunakan metode inferensi dan interpretasi data resmi default. Untuk hasil analisis dari metode lain, lihat Inference and interpretation methods.
Anda dapat memasukkan pertanyaan di kotak dialog dan mengirimkannya, baik dengan mengajukan pertanyaan secara langsung, menggunakan pertanyaan cepat, maupun melalui masukan suara.
Ask a question directly
Sebagai contoh, masukkan "What is the total order amount from mobile clients?" dan kirimkan. Sistem akan mengembalikan hasil analisis data.

Untuk melihat proses analisis, klik Analysis complete untuk menampilkannya.

Saat Anda mengetik, recommended fields dan recommended questions yang sesuai mungkin muncul. Misalnya, jika Anda memasukkan "2024", bidang dan pertanyaan yang direkomendasikan berikut akan muncul. Anda dapat memilihnya sesuai kebutuhan.

Favorite questions
CatatanAnda dapat menambahkan hingga 30 pertanyaan ke favorit.
Klik ikon
di sebelah kiri pertanyaan untuk menambahkannya ke favorit Anda.
Setelah menambahkan pertanyaan ke favorit, Anda dapat menggunakannya dari Quick questions.

Jika tidak ada data yang dipilih, Anda dapat mengklik pertanyaan favorit untuk langsung mengajukannya.

Klik ikon
lagi untuk menghapus pertanyaan dari favorit.
Reproduce the Issue
Klik ikon
di sebelah kiri pertanyaan untuk menyalinnya.
Quick questions
Klik ikon
di pojok kiri bawah kotak teks untuk membuka halaman quick questions. Lalu, klik pertanyaan dari Recommended, Favorites, Smart Insights, atau Recent Questions untuk mengajukannya.
Untuk informasi tentang cara mengonfigurasi Recommended questions, lihat Quick questions. Klik Show another batch untuk melihat kumpulan pertanyaan yang direkomendasikan berbeda.

Smart Insights mendukung Deteksi anomali dan analisis fluktuasi.

Klik "Help me detect anomalies in the report" untuk mengembalikan anomalies dalam data.

Anda dapat mengeklik untuk melihat detail anomali spesifik.

Untuk informasi tentang fluctuation analysis, lihat Use fluctuation analysis in Quick questions.

Untuk pertanyaan dalam Favorites, Anda dapat memilih Automatically switch datasets. Opsi ini dipilih secara default. Jika dipilih, mengklik pertanyaan favorit akan beralih ke set data yang dilampirkan dan mengajukan pertanyaan tersebut. Jika tidak dipilih, pertanyaan akan diajukan pada set data saat ini.

Speech input
CatatanSetelah Anda mengaktifkan sakelar voice Q Chat, Anda dapat mengajukan pertanyaan melalui masukan suara.
Klik ikon speech input untuk membuka antarmuka percakapan suara.

Ajukan pertanyaan di antarmuka percakapan suara.

Sistem mengenali ucapan Anda dan mengonversinya menjadi teks.
Anda dapat mengklik ikon
di sebelah kiri untuk cancel input, atau mengklik ikon
di sebelah kanan untuk switch to text input.Klik Send atau tekan Enter. Sistem melakukan kueri berdasarkan teks yang dikonversi dan mengembalikan hasil analisis data.

Saat melihat data, Anda dapat menggunakan fitur-fitur berikut.

Switch chart type (①)

View AI data retrieval process (②)

View in full screen (③)

Rename (④)

Share (⑤)
Anda dapat menyalin tautan untuk berbagi.

Export (⑥)
Anda dapat mengekspor data ke file Excel lokal dan menentukan nama file kustom.
CatatanEkspor hanya didukung di PC, tidak di perangkat seluler.
Data interpretation (⑦)
Jika Anda tidak memilih model interpretasi data saat mengajukan pertanyaan, Anda dapat melakukan data interpretation di sini. Jika Anda sudah memilih model interpretasi data, Anda dapat melakukan secondary interpretation.

Anda dapat merujuk pada contoh interpretasi, memasukkan logika interpretasi Anda sendiri, memilih model, lalu mengklik Generate Interpretation. Sistem secara otomatis menginterpretasikan data untuk Anda.

Anda dapat menghentikan interpretasi selama hasil sedang dihasilkan.

Anda dapat accept atau memodifikasi hasil interpretasi. Setelah Anda menerimanya, laporan interpretasi data akan dihasilkan seperti berikut.

Ask a follow-up question (⑧)
Anda dapat menggunakan fitur pertanyaan lanjutan untuk mengajukan pertanyaan lain tentang hasil sebelumnya. Hal ini membantu Anda memahami data dari sudut yang lebih tepat.

Like or dislike (⑨)
Klik
untuk menyukai jawaban tersebut. Klik
untuk tidak menyukainya. Saat Anda tidak menyukai jawaban, Anda dapat memberikan umpan balik.Copy Trace_ID (⑩)

Inference and interpretation methods
Method description
Metode inferensi dan interpretasi default menggunakan model inferensi resmi. Anda juga dapat memilih built-in large language model (LLM) atau custom LLM. Pilih metode inferensi dan interpretasi yang sesuai untuk menganalisis data Anda sesuai kebutuhan.

Untuk hasil analisis yang dikembalikan oleh metode inferensi dan interpretasi data tertentu, lihat Examples.
Conversation history list
Entry Point
Saat lebar halaman Q Chat berada di bawah rentang tertentu, klik ikon
di pojok kiri atas antarmuka percakapan untuk memperluas daftar riwayat percakapan.
Saat lebar halaman Q Chat berada di atas rentang tertentu tetapi di bawah ambang batas lebar, klik ikon
untuk memperluas daftar riwayat percakapan.
Create a new conversation
Di bagian atas daftar riwayat percakapan, klik Quick BI Q Chat untuk membuka halaman Q Chat dasbor baru.

Rename
Klik ikon
di sebelah kanan percakapan target dan pilih Rename.
Anda juga dapat mengklik ganda nama percakapan target untuk menggantinya.

Delete
Klik ikon
di sebelah kanan percakapan target dan pilih Delete.
Pada kotak dialog konfirmasi yang muncul, klik OK.
