Quick BI supports the Q interpretation feature for dashboards. This feature intelligently parses report data, analyzes business trends, and generates key insight reports with a single click to improve decision-making efficiency. This topic describes how to use the Q interpretation feature on a dashboard.
Dashboard Q Insights is a value-added module that requires you to purchase Smart Q·Smart Data Query. A limited-time free trial is currently available.
This feature is currently available only on the China (Hong Kong) and Malaysia sites. Support for other sites will be available soon.
Scenarios
As a core use case, dashboards can be combined with the capabilities of large language models (LLMs) to help users interpret the information behind the dashboards and gain deeper insights.
For example, if you are a data analyst in a company's sales department and need to perform an overall analysis of this year's sales data, you can use the one-click intelligent interpretation feature. If you need deeper insights and analysis of various metrics in addition to a comprehensive analysis, you can perform a more detailed Q interpretation on multiple charts. For more information, see Scenario examples.
Limits
The dashboard data volume must match the context length of the corresponding model. Keep the report data volume within 80% of the large model's context length. For example, if the Qwen-max model has a context length of 32,000 characters, the report data should not exceed 25,000 characters.
Dashboard Q interpretation is supported only in the Premium and Professional Editions. This feature is not available in the Personal Edition or in dashboard embedding or sharing scenarios.
Prerequisites

Complete the Q interpretation configuration.
Feature entry points
On the dashboard preview page, click the
icon to open the Q interpretation page. The entry points are as follows:
The Q interpretation feature is not supported on dashboard preview pages that are shared using public links.
Entry one: Use Q interpretation on the Smart Q homepage
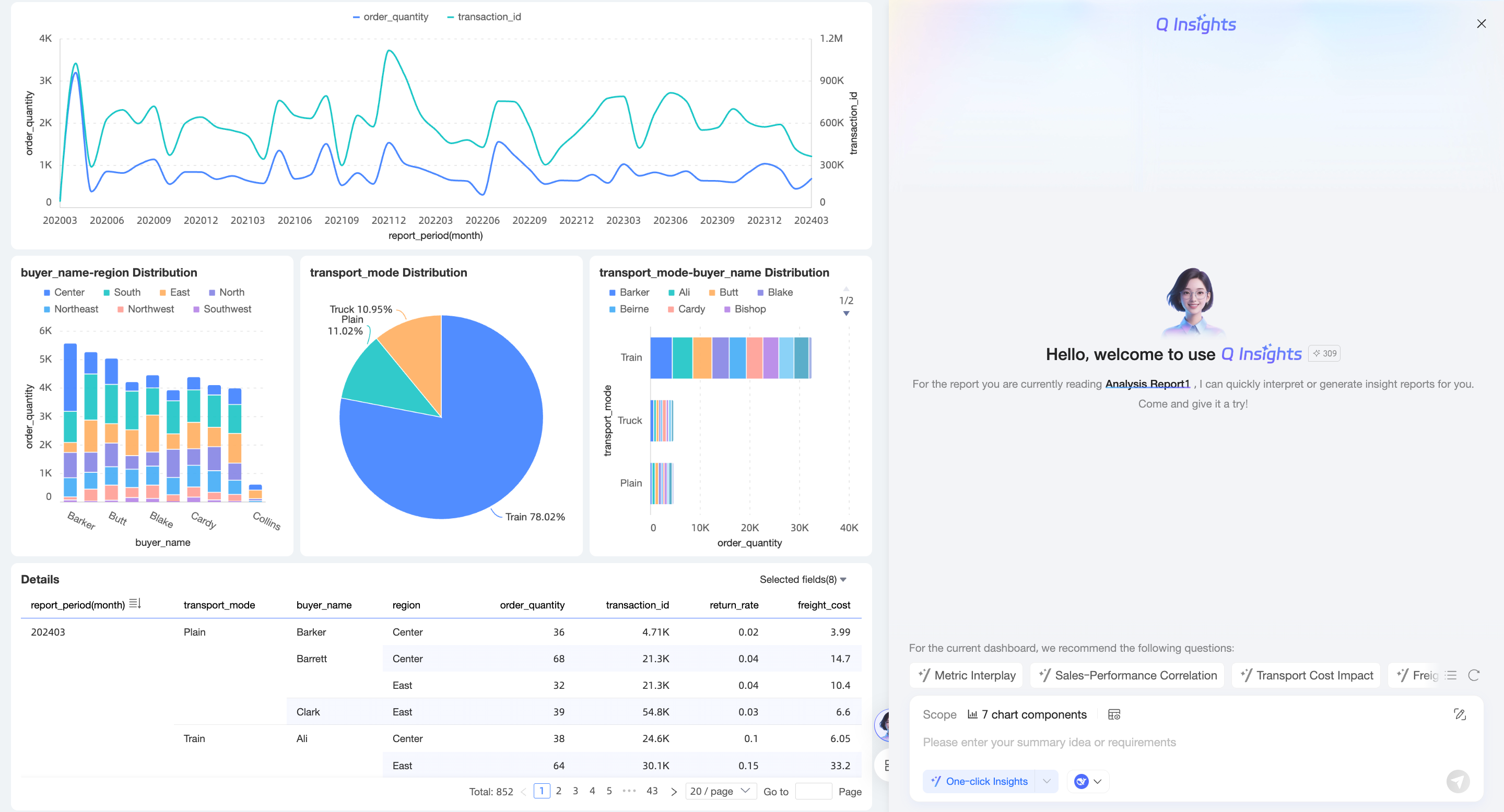
In the navigation pane on the left of the Smart Q homepage, click Q Interpretation.

Select the dashboard widget that you want to interpret and click OK.

Enter an interpretation approach or click One-click Interpretation.

The system automatically returns the interpretation result.
NoteFor the current dashboard, the system automatically generates recommended questions. You can click a recommended question to ask it directly. For more information, see Recommended questions.

To reuse questions, you can favorite or copy them. For more information, see Favorite and copy questions.

To open the Q Insights page in a new window, you can click Open in new window in the upper-right corner.

Entry two: Use Q interpretation on the dashboard preview page
After you navigate to the dashboard management page, click the
icon to the right of the target dashboard name or the
icon in the Actions column to open the dashboard preview page.
On the dashboard preview page, click the
icon to open the Q interpretation page.
To interpret data for a single chart, you can move the pointer over the target chart, click the
icon in the upper-right corner, and select Q Interpretation.
The following sections use Entry point two as an example.
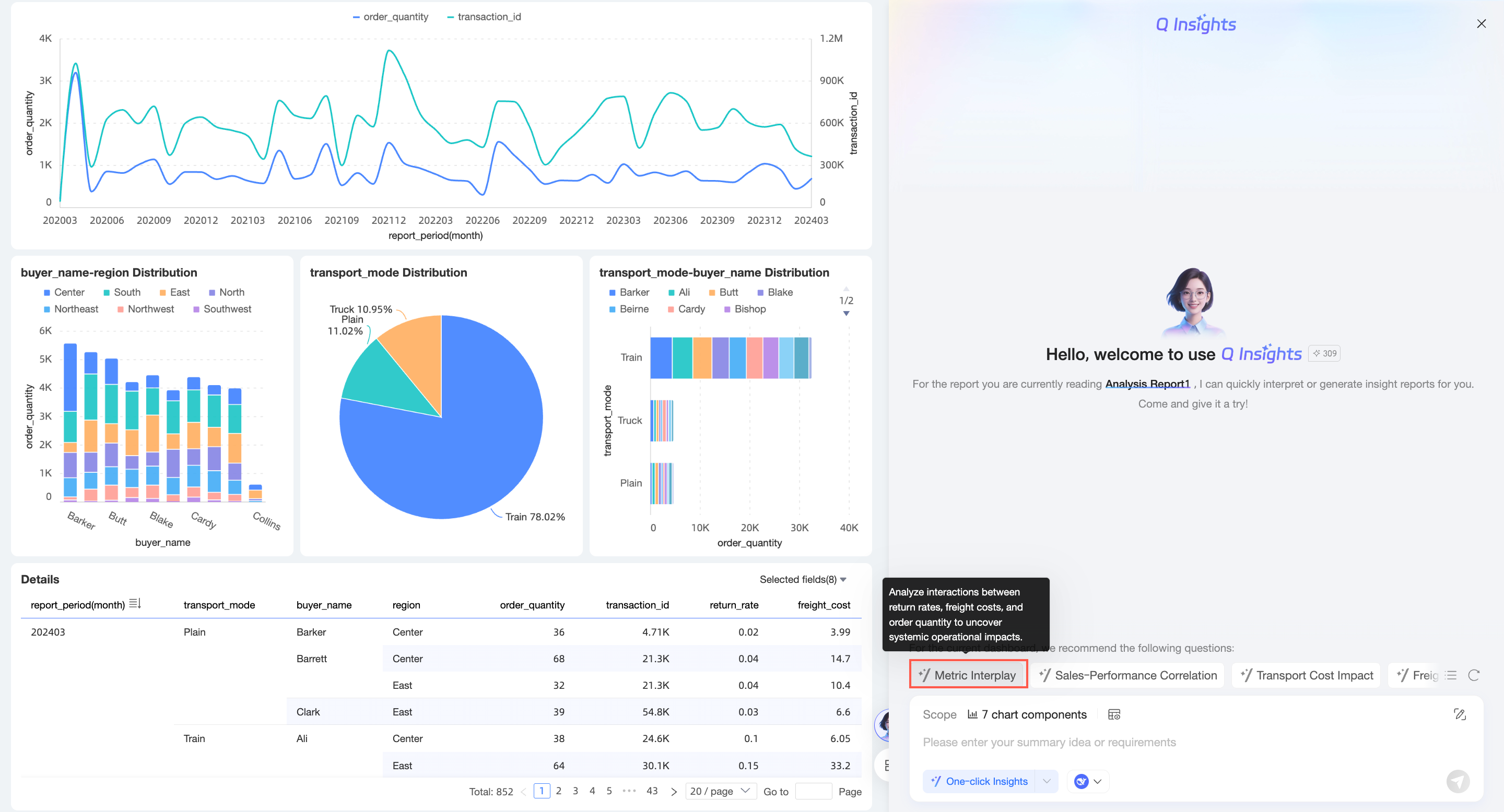
Recommended questions
For the current dashboard, the system automatically generates recommended questions. You can click a recommended question to ask it directly.
Click the
icon to obtain a new set of recommended questions.
You can also click the
icon in the lower-left corner for quick questions.
Click the Refresh icon to obtain a new recommended question.
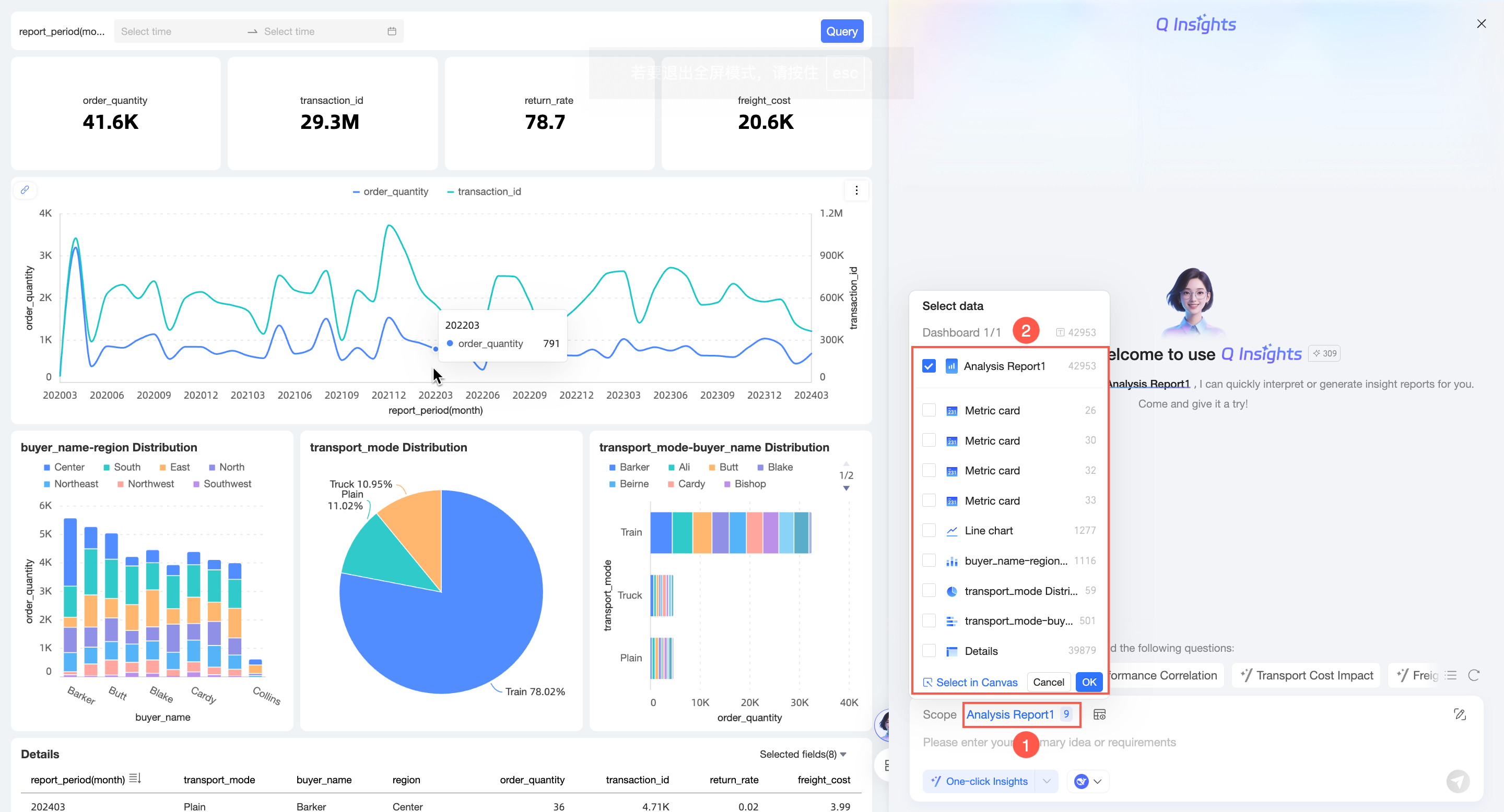
Select an interpretation scope
On the Q interpretation page, the entire dashboard is selected for interpretation by default. You can change the scope as shown in the following figure.

Select one or more charts and click OK.

You can select multiple charts in the canvas and click Finish.

Preview interpretation data
After you select the interpretation scope, click Preview Interpretation Data.
The following is a preview:

Select a model
Select a built-in large model or a custom large model.

One-click interpretation
You can click One-click Interpretation to quickly interpret dashboard data.
If you configured a preset prompt, the system uses it for interpretation.
Input processing logic
Simple input
Enter your summary approach or requirements. Then, click the
icon in the lower-right corner or press Enter. The system returns the data analysis results.

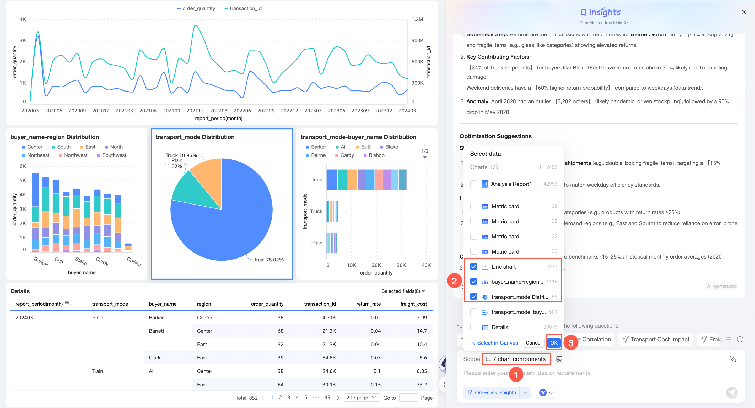
Composite interpretation approach
Click the
icon on the right side of the dialog box to configure the composite interpretation approach.
On the Composite interpretation approach configuration page, set the following parameters.

Configuration item
Description
Dashboard preset interpretation approach
If you configured a preset prompt, the Dashboard preset interpretation approach is enabled by default. When enabled, this interpretation approach is added to your input. If you do not need to use the preset approach, you can disable it.
If no preset prompt is configured, this configuration item is not displayed.
Overall interpretation approach
Refer to the Example to enter the overall interpretation approach for the dashboard.

Copy (①) or insert (②) the example interpretation approach.

Chart-level interpretation approach
The interpretation approach set individually for each chart on the dashboard.
Input character estimation
Displays the character count of the interpretation scope, overall interpretation approach, chart-level interpretation approach, and preset interpretation approach, along with their total.

Select model
Select a built-in large model or a custom large model.
Model context estimation
An estimation of the model's context character count.
NoteIf the estimated input characters exceed the model's context length, interpretation errors may occur. Select a model with a longer context, or choose to continue with the interpretation.
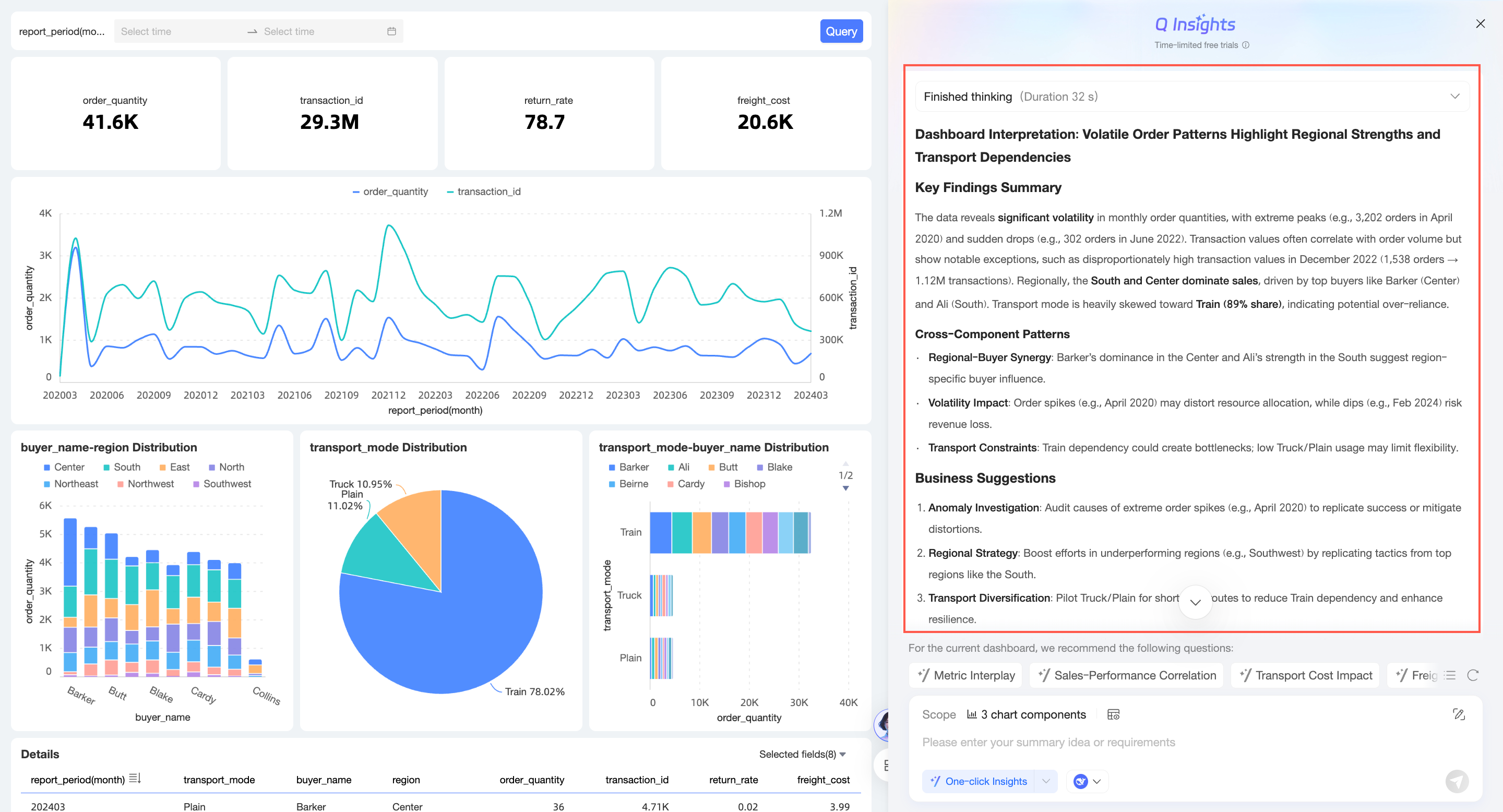
Obtain analysis results
The analysis results differ depending on whether you use recommended questions, a simple input approach, or a composite interpretation approach. For more information, see Scenario examples.
The following example shows the results from a recommended question.
Select one of the recommended questions to ask.

The system returns the analysis results.

You can click Stop the answer while the results are being generated.

After the thinking process is complete, the section automatically collapses. You can expand it manually.

Favorite and copy questions
Favorite Questions
NoteYou can add a maximum of 10 questions to your favorites.
Click the
icon to the left of a question to add it to your favorites.
After you add a question to your favorites, you can use it in Quick Questions.

Click the
icon again to remove it from your favorites.
Copy Issue
Click the
icon to the left of a question to copy the question.
Adaptive layout of the Q interpretation page
On the Q interpretation page, you can manually drag the border to change the width of the interpretation pane. The layout of the pane adjusts adaptively.

If the width of the interpretation pane is less than the width threshold, the page is displayed as follows:

If the width of the interpretation pane exceeds the width threshold, the pane is displayed over the report, as shown in the following figure:
NoteThe maximum width of the interpretation pane is 90% of the page width.
Scenario examples
Dashboard-level Q interpretation
Suppose you are a data analyst in a company's sales department and you need to perform an overall analysis of this year's sales data. In this scenario, you can use recommended questions to perform a one-click Q interpretation.
Select a model. In this example, the built-in DeepSeek large model is selected.
Select one of the recommended questions to ask.

The system then displays the analysis results.

Simple question input
Suppose you are a data analyst in a company's sales department and you need to analyze the data on the dashboard to answer key questions from your superiors. In this case, you can enter specific summary approaches or requirements in the dialog box to perform a Q interpretation for the dashboard or for multiple key charts.
Select a model. In this example, the built-in DeepSeek large model is selected.
Enter your question.

Click the
icon in the lower-right corner or press Enter to send.You can obtain the data analysis results.

Composite interpretation approach
Suppose you are a data analyst in a company's sales department. In addition to a comprehensive analysis of this year's sales data, you also need deeper insights and analysis for various metrics. In this case, you can perform a more detailed Q interpretation for multiple charts.
Select a model. In this example, the built-in DeepSeek large model is selected.
Select the Q interpretation scope and click OK.

Click the
icon to configure the composite interpretation approach.
On the composite interpretation approach configuration page, configure the interpretation approach.

Select a model (optional).
To change the model selected in step 1, you can switch models here.

Click Data Interpretation at the bottom.
The system returns the data analysis results.

Single-chart Q interpretation
Suppose you are a data analyst in a company's sales department and you find that the data in a specific chart is abnormal or requires in-depth analysis. You can directly select that chart to perform a Q interpretation.
Move the pointer over the target chart, click the
icon in the upper-right corner, and select Q Interpretation.
The Q interpretation page opens.

Select a model. This example uses the built-in DeepSeek-R1 large model.

Enter an interpretation approach and click the
icon in the lower-right corner or press Enter to send.
The system returns the data analysis results.
