Grafik gelembung menambahkan variabel ukuran untuk menampilkan hubungan antar beberapa variabel. Anda dapat menggunakan hingga enam variabel dalam satu grafik gelembung. Topik ini menjelaskan cara menambahkan data ke grafik gelembung dan mengonfigurasi gayanya.
Prasyarat
Dasbor telah dibuat. Untuk informasi selengkapnya, lihat Buat dasbor.
Ikhtisar
Skenario
Dua set data digunakan untuk menghasilkan beberapa titik dalam sistem koordinat. Anda dapat mengamati distribusi titik-titik tersebut untuk menentukan apakah terdapat korelasi antarvariabel atau meringkas pola distribusinya.
Tujuan: Menyediakan informasi utama.
Apakah terdapat korelasi kuantitatif antarvariabel.
Apakah korelasinya bersifat linier atau melengkung.
Apakah terdapat outlier. Outlier menunjukkan titik yang menyimpang dari sebagian besar titik lainnya. Anda dapat menganalisis outlier tersebut lebih lanjut untuk menentukan apakah mereka berdampak signifikan terhadap populasi selama analisis pemodelan.
Manfaat
Kemampuan komputasi: Laju konversi dihitung secara otomatis.
Visualisasi data: Grafik gelembung dapat ditampilkan secara dinamis berdasarkan garis waktu data.
Contoh:

Batasan
Grafik gelembung mendukung bidang-bidang berikut: Y axis/Measure, X axis/Dimension or measure, Category/Dimension, Color/Dimension or measure, Size/Measure, dan Playback axis/Time dimension.
Pilih hanya satu measure untuk bidang Sumbu Y/Measure.
Sumbu-X ditentukan oleh satu dimensi atau Ukuran.
Pilih hanya satu dimension untuk bidang Kategori/Dimension.
Pilih hanya satu dimension atau satu measure untuk bidang Warna/Dimension or measure. Bidang ini dapat menggunakan dimension atau measure yang sama dengan bidang Sumbu X/Dimension or measure, Sumbu Y/Measure, atau Kategori/Dimension.
Pilih hanya satu measure untuk bidang Ukuran/Measure. Bidang ini dapat menggunakan measure yang sama dengan bidang Sumbu Y/Measure.
Jika sumbu X merupakan bidang measure, ukuran dapat sama dengan nilai sumbu X.
Pilih hanya satu dimension untuk bidang Sumbu putar ulang/Time dimension. Dimension ini harus berupa bidang tanggal.
CatatanAnda hanya dapat mengaktifkan sumbu putar ulang ketika bidang Sumbu X/Dimension or measure dan Sumbu Y/Measure keduanya menggunakan measure.
Konfigurasi Data Grafik
Pada tab Data, pilih dimensi dan ukuran sesuai kebutuhan.
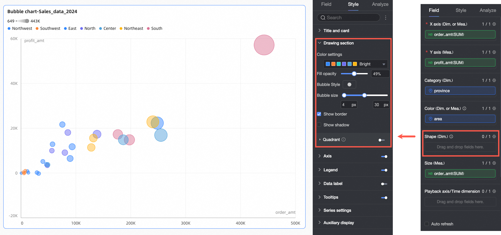
Pada daftar Measure, temukan profit_amount. Klik ganda atau seret ke bidang Y axis/Measure.
Pada daftar Measure, temukan order_amount. Klik ganda atau seret ke bidang X axis/Dimension or measure dan Size/Measure.
Pada daftar Dimension, temukan province. Klik ganda atau seret ke bidang Category/Dimension.
Pada daftar Dimension, temukan area. Klik ganda atau seret ke bidang Color/Dimension or measure.
(Opsional) Untuk memberikan bentuk kustom pada nilai dimension yang berbeda, seret bidang terkait ke bidang Shape/Dimension. Nanti, Anda dapat menyesuaikan bentuk gelembung untuk setiap nilai dimension di panel gaya. Dalam contoh ini, seret product_type ke bidang Shape/Dimension untuk memberikan bentuk gelembung unik pada setiap jenis produk.
CatatanKonfigurasi ini memerlukan bidang di area Category/Dimension.
Klik Update. Sistem akan memperbarui grafik secara otomatis.

Konfigurasi Gaya Grafik
Bagian ini menjelaskan cara mengonfigurasi gaya grafik. Untuk konfigurasi judul grafik umum, lihat Konfigurasi Judul Grafik.
Gunakan kotak pencarian di bagian atas panel konfigurasi untuk dengan cepat menemukan dan mengonfigurasi item konfigurasi dengan memasukkan kata kunci. Klik ikon
di sebelah kanan untuk membentangkan atau menciutkan semua kategori.

Area Plot
Di area Plot, konfigurasikan skema warna, ukuran gelembung, dan Aktifkan empat-kuadran. Opsi yang tersedia bergantung pada bidang mana yang dikonfigurasi di panel Fields.
Ketika suatu bidang dikonfigurasi di bidang Shape/Dimension, opsi berikut tersedia.

Item konfigurasi
Deskripsi
Skema warna
Atur skema warna keseluruhan untuk gelembung dalam grafik. Pilih dari tema sistem bawaan atau tetapkan warna kustom untuk setiap nilai dimension.

Ketika suatu measure dikonfigurasi di bidang Color/Dimension or measure, atur Segmen pemetaan data untuk measure tersebut.

Transparansi isi
Atur transparansi gelembung.
Gaya gelembung
Atur gaya visual gelembung. Pilih dari aset sistem bawaan atau bidang gambar.
Aset: Tetapkan pola berbeda untuk setiap nilai dimension. Pilih dari aset sistem bawaan atau unggah custom image.

Image Field: Pilih gambar dari bidang gambar dalam dataset untuk diisi. Anda hanya dapat menggunakan Image Field ketika dataset berisi Image Field dan tipe bidangnya adalah Image (
).
Ketika Anda mengunggah custom image atau menggunakan image field, Anda juga dapat mengatur bentuk dan mode tampilan gambar di sini.

Ukuran gelembung
Atur ukuran gelembung.
Tampilkan border
Tentukan apakah border gelembung ditampilkan.
Tampilkan bayangan
Tentukan apakah bayangan gelembung ditampilkan.
Empat-kuadran
Anda hanya dapat mengaktifkan fitur Empat-kuadran ketika bidang sumbu X dan sumbu Y keduanya menggunakan measure.

Ketika tidak ada bidang yang dikonfigurasi di bidang Shape/Dimension, opsi berikut tersedia.

Item konfigurasi
Deskripsi
Skema warna
Atur skema warna keseluruhan untuk gelembung dalam grafik. Pilih dari tema sistem bawaan atau tetapkan warna kustom untuk setiap nilai dimension.

Ketika suatu measure dikonfigurasi di bidang Color/Dimension or measure, atur Segmen pemetaan data untuk measure tersebut.

Transparansi isi
Atur transparansi gelembung.
Gaya gelembung
Atur gaya visual untuk semua gelembung dalam grafik. Pilih dari ikon sistem bawaan atau unggah custom image.

Ukuran gelembung
Atur ukuran gelembung.
Tampilkan border
Tentukan apakah border gelembung ditampilkan.
Tampilkan bayangan
Tentukan apakah bayangan gelembung ditampilkan.
Empat-kuadran
Anda hanya dapat mengaktifkan fitur Empat-kuadran ketika bidang sumbu X dan sumbu Y keduanya menggunakan measure.

Sumbu
Pada bagian Axes, konfigurasikan gaya sumbu.
Nama | Item konfigurasi | Deskripsi |
Sumbu X | Tampilkan sumbu X | Tentukan apakah sumbu X ditampilkan. |
Show title and unit | Tentukan apakah axis title dan unit ditampilkan pada sumbu X. | |
Tampilkan label sumbu | Tentukan apakah label ditampilkan pada sumbu X. | |
Minimum dan Maximum | Menampilkan nilai minimum dan maksimum untuk sumbu horizontal. Catatan Pilih Auto agar sistem secara otomatis menentukan rentang sumbu. Kosongkan centang Auto untuk mengatur nilai minimum dan maksimum secara manual. | |
Axis label display format | Atur format tampilan untuk label sumbu. Opsi meliputi AutoFit, Custom format, dan Manual input. Catatan Anda juga dapat mengatur format tampilan measure secara batch pada tab Data. Untuk informasi selengkapnya, lihat Konfigurasi Bidang Grafik. | |
Show gridlines | Tentukan apakah garis kisi ditampilkan pada sumbu X. Anda dapat mengonfigurasi gaya garis, lebar garis, dan warna. | |
Tampilkan sumbu | Tentukan apakah sumbu ditampilkan. Anda dapat mengonfigurasi gaya garis, lebar garis, dan warna. | |
Show tick marks | Tentukan apakah tanda skala ditampilkan pada sumbu X. | |
Sumbu Y kiri | Tampilkan sumbu Y kiri | Tentukan apakah sumbu Y kiri ditampilkan. |
Show title and unit | Atur posisi axis title dan unit. Opsi meliputi Outside axis dan Above axis. | |
Show axis labels | Tentukan apakah label ditampilkan pada sumbu. | |
Minimum dan Maximum | Menampilkan nilai maksimum dan minimum sumbu:
| |
Show axis | Tentukan apakah sumbu ditampilkan. Anda dapat mengonfigurasi gaya garis, lebar garis, dan warna. | |
Axis label display format | Atur format tampilan untuk label sumbu. Opsi meliputi AutoFit, Custom format, dan Manual input. Catatan Anda juga dapat mengatur format tampilan measure secara batch pada tab Data. Untuk informasi selengkapnya, lihat Konfigurasi Bidang Grafik. | |
Show gridlines | Tentukan apakah garis kisi ditampilkan pada sumbu. Anda dapat mengonfigurasi gaya garis, lebar garis, dan warna. | |
Tampilkan tanda skala | Menentukan apakah skala ditampilkan pada sumbu y kiri. | |
Rentang nilai sumbu dan interval |
|
Legenda
Pada bagian Legenda, klik ikon
untuk mengaktifkan legenda dan mengonfigurasi gayanya.

Item konfigurasi | Deskripsi |
Konten | Klik kotak centang konten. Daftar drop-down menampilkan bidang dimension yang saat ini dikonfigurasi di bidang Kategori, Warna, dan Bentuk. Pilih bidang mana yang akan ditampilkan di legenda. |
Posisi | Atur posisi dan penyelarasan legenda.
Catatan Ketika bidang sumbu putar ulang dikonfigurasi, posisi legenda hanya mendukung Top. |
Teks | Atur gaya teks untuk legenda. Konfigurasikan warna font, ukuran, bobot, dan cetak miring. |
Mobile Legend | Legenda PC dan mobile dikonfigurasi secara terpisah. Gunakan tombol toggle PC/Mobile ( |
Label Data
Pada bagian Label data, konfigurasikan apakah label data ditampilkan, posisinya, dan gayanya.

Saat bidang sumbu pemutaran atau dimensi waktu dikonfigurasi, Anda tidak dapat menyesuaikan Position.
Tooltip
Pada bagian Tooltip, konfigurasikan apakah tooltip ditampilkan dan gayanya.

Item konfigurasi | Deskripsi |
Warna latar belakang | Atur warna isi latar belakang untuk tooltip. |
Teks | Atur gaya teks untuk tooltip. Konfigurasikan warna font, ukuran, bobot, dan cetak miring. |
Mobile tooltip | Pengaturan tooltip untuk tampilan PC dan mobile bersifat independen. Anda dapat mengklik tombol switch PC/Mobile ( |
Pengaturan Seri
Pada bagian Pengaturan seri, konfigurasikan gaya seri.

Tampilan Tambahan
Pada bagian Tampilan tambahan, konfigurasikan Playback axis:
Pilih Auto playback when page loads untuk memutar animasi sekali saat laporan dimuat.
Pilih Loop untuk mengulang animasi secara terus-menerus.

Pilih Show current time untuk menampilkan waktu yang sesuai selama pemutaran.

Pilih Enable trajectory drawing untuk menggambar lintasan sumbu putar ulang untuk suatu gelembung ketika Anda mengkliknya.

Konfigurasi analisis grafik
Item konfigurasi | Nama | Deskripsi |
Analisis interaktif | Linkage | Jika data Anda tersebar di beberapa grafik, gunakan linkage untuk menghubungkannya guna analisis interaktif. Untuk informasi selengkapnya, lihat Linkage. |
Jump | Jika data Anda tersebar di beberapa dasbor, gunakan tautan jump untuk menghubungkannya guna analisis interaktif. Untuk informasi selengkapnya, lihat Jump. | |
Analysis and alerting | Auxiliary line | Garis kisi adalah garis bantu yang dapat digunakan untuk menunjukkan perbedaan antara nilai suatu measure dan nilai referensi. Nilai referensi ditunjukkan oleh garis bantu tersebut. Nilai referensi yang ditunjukkan oleh garis kisi dapat berupa nilai tetap atau nilai yang dihitung. Anda dapat menggunakan nilai yang dihitung berikut: rata-rata, maksimum, minimum, dan median. Untuk informasi selengkapnya, lihat Analisis metrik. |
Trend line | Garis tren menampilkan tren keseluruhan dari data yang Anda pilih. Quick BI menyediakan jenis garis tren berikut: Intelligent, Linear, Logarithmic, Exponential, Polynomial, dan Power. Untuk informasi selengkapnya, lihat Analisis metrik. Catatan Garis tren hanya didukung ketika garis waktu putar ulang tidak digunakan. | |
Annotate | - | Jika data dalam grafik tidak normal atau memerlukan perhatian ekstra, Anda dapat menggunakan warna latar belakang, ikon, komentar, atau titik data untuk menandai data tersebut. Untuk informasi selengkapnya, lihat Label. Catatan Label hanya didukung ketika garis waktu putar ulang tidak digunakan. |
Langkah selanjutnya
Anda dapat berbagi dasbor yang telah Anda buat. Untuk informasi selengkapnya, lihat Bagikan dasbor.
Untuk membuat bilah navigasi kompleks guna analisis tematik, Anda dapat mengintegrasikan dasbor yang telah dibuat ke dalam Portal BI. Untuk informasi selengkapnya, lihat Buat portal BI berbasis PC. Tampilkan garis kisi: Menentukan apakah garis kisi ditampilkan pada sumbu, termasuk gaya garis, lebar garis, dan warna.

) di bagian atas editor dasbor untuk beralih ke tampilan mobile. Lalu konfigurasikan legenda yang dioptimalkan untuk mobile, termasuk konten, posisi, dan gaya teks.
