バブルチャートは、複数の変数間の関係を示すためにサイズ変数を追加します。バブルチャートでは最大 6 つの変数を使用できます。このトピックでは、バブルチャートにデータを追加し、そのスタイルを設定する方法について説明します。
前提条件
ダッシュボードが作成されました。詳細については、「ダッシュボードの作成」をご参照ください。
概要
利用シーン
座標系において、2 組のデータを使用して複数のデータポイントを生成します。これらのデータポイントの分布を観察することで、変数間に相関関係が存在するかどうか、または分布パターンを要約できます。
目的:重要な情報を提供します。
変数間に量的相関が存在するかどうか。
相関が線形か曲線的か。
外れ値が存在するかどうか。外れ値とは、他の多くのデータポイントから大きく逸脱した点を指します。これらの外れ値をさらに分析することで、モデリング分析時に母集団に大きな影響を与えるかどうかを判断できます。
メリット
計算機能:コンバージョン率が自動的に計算されます。
データ可視化:バブルチャートは、データのタイムラインに基づいて動的に表示できます。
例:

制限事項
バブルチャートは以下のフィールドをサポートしています:Y 軸/メジャー、X 軸/ディメンションまたはメジャー、カテゴリ/ディメンション、色/ディメンションまたはメジャー、サイズ/メジャー、および 再生軸/時間ディメンション。
Y 軸/メジャーフィールドには、メジャーを 1 つだけ選択します。
X 軸は、単一のディメンションまたはメジャーによって決定されます。
カテゴリ/ディメンションフィールドには、ディメンションを 1 つだけ選択します。
色/ディメンションまたはメジャーフィールドには、ディメンションまたはメジャーを 1 つだけ選択します。このフィールドは、X 軸/ディメンションまたはメジャー、Y 軸/メジャー、またはカテゴリ/ディメンションフィールドと同じディメンションまたはメジャーを使用できます。
サイズ/メジャーフィールドには、メジャーを 1 つだけ選択します。このフィールドは、Y 軸/メジャーフィールドと同じメジャーを使用できます。
X 軸がメジャーフィールドの場合、サイズは X 軸の値と同じにできます。
再生軸/時間ディメンションフィールドには、ディメンションを 1 つだけ選択します。このディメンションは日付フィールドである必要があります。
説明再生軸を有効にできるのは、X 軸/ディメンションまたはメジャーおよび Y 軸/メジャーフィールドの両方がメジャーを使用している場合のみです。
チャートデータの設定
データ タブで、必要に応じてディメンションとメジャーを選択します。
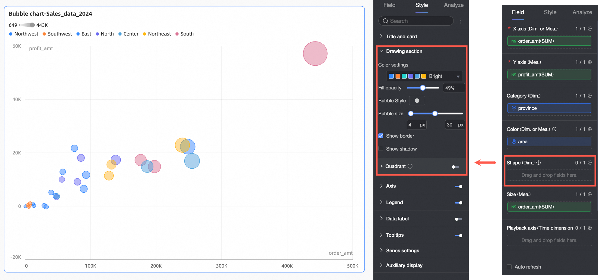
メジャー リストで profit_amount を見つけます。ダブルクリックするか、Y 軸/メジャー フィールドにドラッグします。
メジャー リストで order_amount を見つけます。ダブルクリックするか、X 軸/ディメンションまたはメジャー および サイズ/メジャー フィールドにドラッグします。
ディメンション リストで province を見つけます。ダブルクリックするか、カテゴリ/ディメンション フィールドにドラッグします。
ディメンション リストで area を見つけます。ダブルクリックするか、色/ディメンションまたはメジャー フィールドにドラッグします。
(オプション)異なるディメンション値にカスタム形状を割り当てるには、該当フィールドを 形状/ディメンション フィールドにドラッグします。その後、スタイルパネルで各ディメンション値ごとにバブルの形状をカスタマイズできます。この例では、product_type を 形状/ディメンション フィールドにドラッグし、プロダクトタイプごとに固有のバブル形状を割り当てます。
説明この設定には、カテゴリ/ディメンション 領域にフィールドが設定されている必要があります。
更新 をクリックします。システムによりチャートが自動的に更新されます。

チャートスタイル設定
このセクションでは、チャートスタイルの設定方法について説明します。チャートタイトルの一般的な設定については、「チャートタイトルの設定」をご参照ください。
設定パネル上部の検索ボックスにキーワードを入力すると、対応する設定項目を素早く検索・設定できます。右側の
アイコンをクリックすると、すべてのカテゴリを展開または折りたためます。

プロット領域
プロット領域では、配色、バブルサイズ、および 4 象限表示の有効化 を設定します。使用可能なオプションは、フィールド パネルで設定されたフィールドに依存します。
形状/ディメンション フィールドにフィールドが設定されている場合、以下のオプションが利用可能です。

設定項目
説明
配色
チャート内のバブル全体の配色を設定します。組み込みのシステムテーマから選択するか、個別のディメンション値にカスタムカラーを割り当てます。

色/ディメンションまたはメジャー フィールドにメジャーが設定されている場合、そのメジャーに対して データマッピングセグメント を設定します。

塗りつぶしの透明度
バブルの透明度を設定します。
バブルスタイル
バブルの視覚的スタイルを設定します。組み込みアセットまたはイメージフィールドから選択します。
アセット:各ディメンション値に異なるパターンを割り当てます。組み込みのシステムアセットから選択するか、カスタムイメージをアップロードします。

イメージフィールド:データセット内のイメージフィールドからイメージを選択して塗りつぶします。イメージフィールド は、データセット に イメージフィールド が含まれており、かつフィールドタイプが Image (
) の場合にのみ使用できます。
カスタムイメージをアップロードするか、イメージフィールドを使用する場合、ここでイメージの形状と表示モードも設定できます。

バブルサイズ
バブルのサイズを設定します。
罫線の表示
バブルの罫線を表示するかどうかを指定します。
影の表示
バブルの影を表示するかどうかを指定します。
4 象限表示
4 象限表示 機能を有効にできるのは、X 軸および Y 軸の両方のフィールドがメジャーを使用している場合のみです。

形状/ディメンション フィールドにフィールドが設定されていない場合、以下のオプションが利用可能です。

設定項目
説明
配色
チャート内のバブル全体の配色を設定します。組み込みのシステムテーマから選択するか、個別のディメンション値にカスタムカラーを割り当てます。

色/ディメンションまたはメジャー フィールドにメジャーが設定されている場合、そのメジャーに対して データマッピングセグメント を設定します。

塗りつぶしの透明度
バブルの透明度を設定します。
バブルスタイル
チャート内のすべてのバブルの視覚的スタイルを設定します。組み込みのシステムアイコンから選択するか、カスタムイメージをアップロードします。

バブルサイズ
バブルのサイズを設定します。
罫線の表示
バブルの罫線を表示するかどうかを指定します。
影の表示
バブルの影を表示するかどうかを指定します。
4象限
4 象限表示 機能を有効にできるのは、X 軸および Y 軸の両方のフィールドがメジャーを使用している場合のみです。

軸
軸 セクションでは、軸のスタイルを設定します。
名前 | 設定項目 | 説明 |
X 軸 | X 軸の表示 | X 軸を表示するかどうかを指定します。 |
タイトルと単位の表示 | X 軸に 軸のタイトル および 単位 を表示するかどうかを指定します。 | |
軸ラベルの表示 | X 軸にラベルを表示するかどうかを指定します。 | |
最小値 および 最大値 | 水平軸の最小値および最大値を表示します。 説明 自動 を選択すると、システムが軸の範囲を自動的に決定します。自動 のチェックを外すと、最小値および最大値を手動で設定できます。 | |
軸ラベル表示フォーマット | 軸ラベルの表示フォーマットを設定します。オプションには 自動調整、カスタムフォーマット、および 手動入力 があります。 説明 データタブでメジャーの表示フォーマットを一括設定することもできます。詳細については、「チャートフィールドの設定」をご参照ください。 | |
グリッドラインの表示 | X 軸にグリッドラインを表示するかどうかを指定します。線のスタイル、線幅、色を設定できます。 | |
軸の表示 | 軸を表示するかどうかを指定します。線のスタイル、線幅、色を設定できます。 | |
目盛の表示 | X 軸に目盛を表示するかどうかを指定します。 | |
左 Y 軸 | 左 Y 軸の表示 | 左 Y 軸を表示するかどうかを指定します。 |
タイトルと単位の表示 | 軸のタイトル および 単位 の位置を設定します。オプションには 軸の外側 および 軸の上側 があります。 | |
軸ラベルの表示 | 軸にラベルを表示するかどうかを指定します。 | |
最小値 および 最大値 | 軸の最大値および最小値を表示します。
| |
軸の表示 | 軸を表示するかどうかを指定します。線のスタイル、線幅、色を設定できます。 | |
軸ラベル表示フォーマット | 軸ラベルの表示フォーマットを設定します。オプションには 自動調整、カスタムフォーマット、および 手動入力 があります。 説明 データタブでメジャーの表示フォーマットを一括設定することもできます。詳細については、「チャートフィールドの設定」をご参照ください。 | |
グリッドラインの表示 | 軸にグリッドラインを表示するかどうかを指定します。線のスタイル、線幅、色を設定できます。 | |
目盛の表示 | 左 Y 軸に目盛を表示するかどうかを指定します。 | |
軸の値の範囲と間隔 |
|
凡例
凡例 セクションで、
アイコンをクリックして凡例を有効にし、そのスタイルを設定します。

設定項目 | 説明 |
内容 | 内容のチェックボックスをクリックします。ドロップダウンリストに、現在カテゴリ、色、および形状フィールドに設定されているディメンションフィールドが表示されます。凡例に表示するフィールドを選択します。 |
位置 | 凡例の位置と配置を設定します。
説明 再生軸フィールドが設定されている場合、凡例の位置は「上」のみサポートされます。 |
テキスト | 凡例のテキストスタイルを設定します。フォントカラー、サイズ、太さ、斜体を設定します。 |
モバイル凡例 | PC とモバイルの凡例は別々に設定します。ダッシュボードエディター上部の PC/モバイル切り替えボタン ( |
データラベル
データラベル セクションでは、データラベルの表示有無、位置、スタイルを設定します。

再生軸/時間ディメンションフィールドが設定されている場合、位置 を調整できません。
ツールチップ
ツールチップ セクションでは、ツールチップの表示有無とそのスタイルを設定します。

設定項目 | 説明 |
背景色 | ツールチップの背景塗りつぶし色を設定します。 |
テキスト | ツールチップのテキストスタイルを設定します。フォントカラー、サイズ、太さ、斜体を設定します。 |
モバイルツールチップ | PC ビューとモバイルビューのツールチップ設定は独立しています。ダッシュボード編集ページ上部の PC/モバイル切り替えボタン ( |
系列設定
系列設定 セクションでは、系列のスタイルを設定します。

補足表示
補足表示 セクションでは、再生軸 を設定します。
ページ読み込み時に自動再生 を選択すると、レポート読み込み時にアニメーションが 1 回再生されます。
ループ を選択すると、アニメーションが連続的に繰り返されます。

現在時刻の表示 を選択すると、再生中に該当する時刻が表示されます。

軌跡描画を有効化 を選択すると、バブルをクリックした際に再生軸の軌跡が描画されます。

チャート分析の設定
設定項目 | 名前 | 説明 |
インタラクティブ分析 | 連動 | データが複数のチャートに分散している場合、連動機能を使用して相互に関連付け、インタラクティブ分析を行います。詳細については、「連動」をご参照ください。 |
ジャンプ | データが複数のダッシュボードに分散している場合、ジャンプリンクを使用して相互に関連付け、インタラクティブ分析を行います。詳細については、「ジャンプ」をご参照ください。 | |
分析とアラート | 補助線 | グリッドラインは補助線の一種であり、メジャーの値とリファレンス値との差異を示すために使用できます。リファレンス値は補助線によって示されます。補助線で示されるリファレンス値は、固定値または計算値(平均、最大、最小、中央値)のいずれかになります。詳細については、「メトリック分析」をご参照ください。 |
トレンドライン | トレンドラインは、選択したデータの全体的な傾向を表示します。Quick BI では、インテリジェント、線形、対数、指数、多項式、べき乗の 6 種類のトレンドラインを提供しています。詳細については、「メトリック分析」をご参照ください。 説明 トレンドラインは、再生タイムラインを使用していない場合にのみサポートされます。 | |
注釈 | - | チャート内のデータが異常である場合や、特に注意が必要な場合は、背景色、アイコン、コメント、またはデータポイントを使用してデータをマークできます。詳細については、「ラベル」をご参照ください。 説明 ラベルは、再生タイムラインを使用していない場合にのみサポートされます。 |
次のステップ
作成したダッシュボードを共有できます。詳細については、「ダッシュボードの共有」をご参照ください。
テーマ分析用の複雑なナビゲーションメニューを作成するには、作成したダッシュボードを BI ポータルに統合できます。詳細については、「PC 向け BI ポータルの作成」をご参照ください。グリッドラインの表示:軸にグリッドラインを表示するかどうかを指定します。線のスタイル、線幅、色を含みます。

) をクリックしてモバイルビューに切り替え、モバイル向けに最適化された凡例(内容、位置、テキストスタイル)を設定します。
