Quick BI接入阿里巴巴千問大模型能力,結合ChatBI的智能對話能力,打造智能小Q分析助手。小Q搭建為智能小Q核心能力之一,結合分析Copilot的智能輔助,聚焦一鍵產生報表、對話式的圖表建立和配置、一鍵智能美化、智能洞察歸因,協助您更高效地進行報表搭建和資料分析。
本文為您介紹小Q搭建目前支援的內容,以及我們推薦的描述方式,供您參考,我們也將持續迭代升級智能小Q的能力,敬請期待。
小Q搭建屬於增值模組,需要額外購買,您可根據業務需求聯絡商務同學付費購買。
目前僅中國香港和馬來西亞網站支援該功能模組,其他網站陸續開放中。
僅進階版和專業版支援小Q搭建,個人版不支援。
功能入口
在建立儀表板頁面,單擊右上方
表徵圖進入小Q搭建對話介面。
從對話開始建立
建立圖表
智能小Q可以識別您的自然語言輸入,為您按需求建立圖表,讓圖表建立更簡單。完成1個圖表的建立,需要輸入以下資訊:① 所用資料集名稱 ② 資料分析需求。
您需要先選擇要使用的資料集,您可以在列表中選擇,或者直接輸入資料集名稱進行搜尋。

選擇資料集後,小Q會自動學習您的資料集,展示資料集名稱和資料欄位,並產生推薦問題,您可以選擇推薦問題進行資料探索,或直接輸入您的分析訴求,比如您可以輸入:“各地區商機數的總和”。

輸入完成後,點擊發送,小Q將自動進行資料擷取,並為您產生對應的圖表。

圖表類型通過模型自動產生,圖表標題將預設使用您輸入的分析需求,如您需要修改,可通過對話方式修改,可參考:
功能名稱
功能介紹
指令描述樣本
修改圖表類型
切換圖表組件的類型
“幫我修改圖表類型為熱門排行榜”
“幫我把所有柱圖切換為線圖”
修改圖表標題
顯示/隱藏組件標題,或修改圖表標題內容
“顯示組件標題”
“幫我修改圖表標題為客戶來源渠道分析”
“幫我把所有指標看板的標題都隱藏吧”
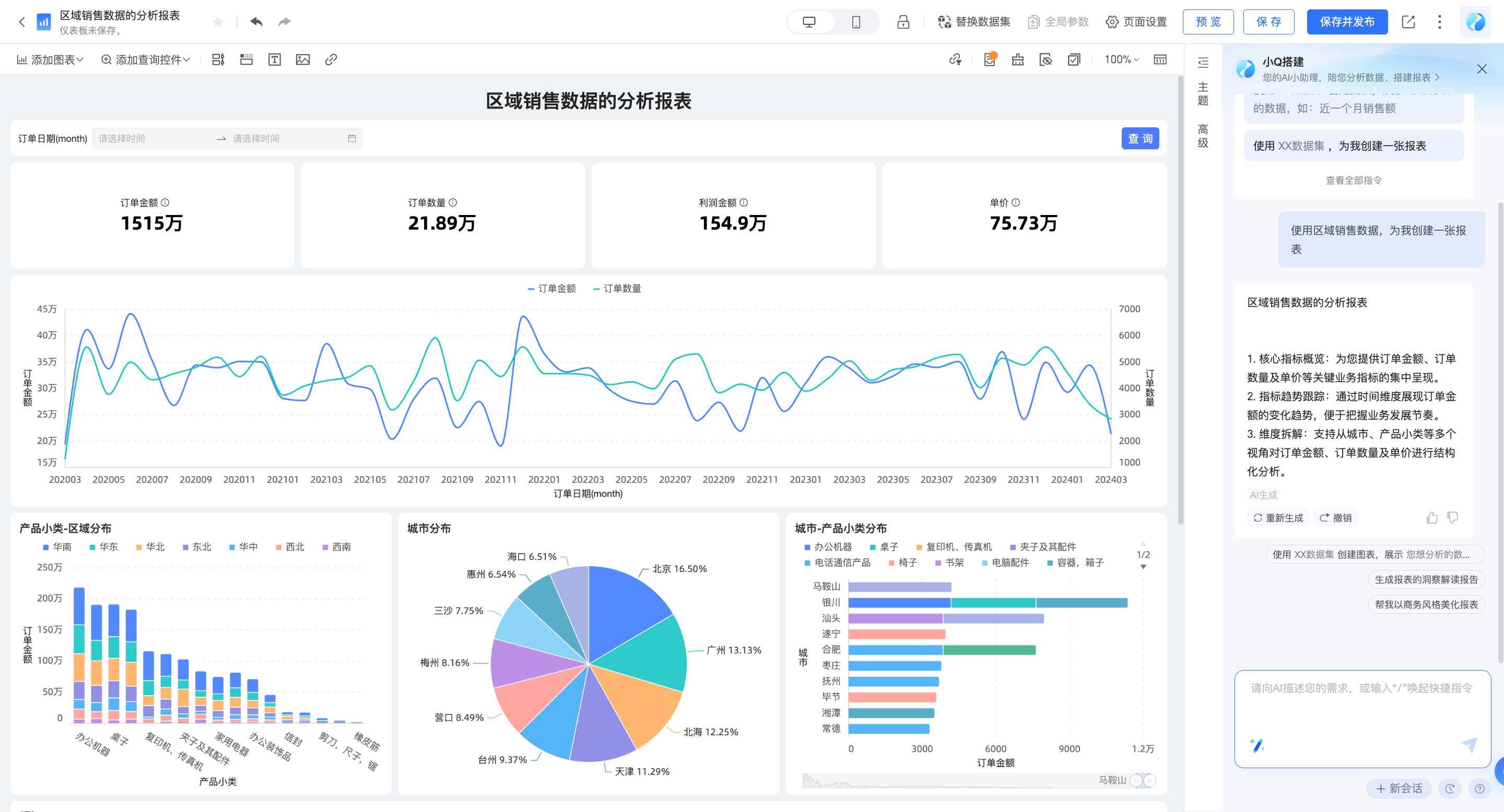
產生報表
除了建立單一圖表外,小Q還可以基於您已儲存的資料集進行資料探查和分析,快速產生一張報表。完成報表的建立,需要輸入以下資訊:所用資料集名稱。
您需要先選擇要使用的資料集,您可以在列表中選擇,或者直接輸入資料集名稱進行搜尋。

選擇完成後,點擊發送,小Q將自動進行資料擷取,並為您產生對應的報表。

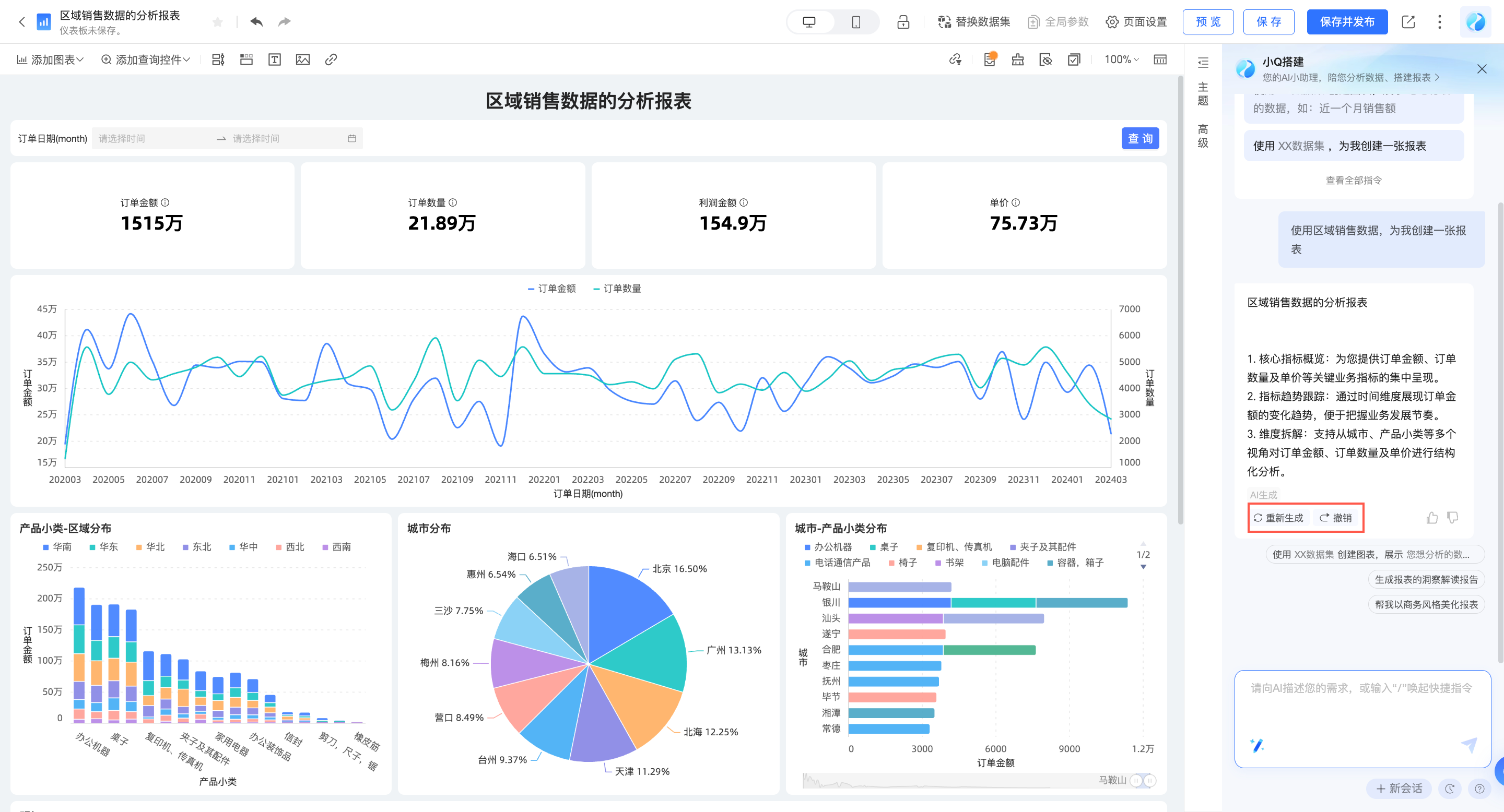
若您對報表產生的內容不滿意,可以點擊“重建”,更換分析思路;或點擊撤銷,放棄該內容。

輸入方式
當您建立1個儀表板時,儀表板中沒有內容,您可在小Q對話方塊中直接輸入所需資訊,進行指令操作。

此外,您可以開啟儀表板右側的智能小Q對話方塊,直接輸入自然語言進行建立。

同時,您可以在智能小Q對話方塊內點擊指令中心,選擇需要的指令,點擊後填寫補充資訊,進行建立。

調整和分析資料
您可以通過對話的方式,快速進行圖表配置、增加分析元素,目前我們支援的範圍如下,詳細的使用說明請參考指令支援列表。
對於圖表類的操作,請先選中您要編輯的圖表後,再向小Q發送指令。
調整資料
功能名稱 | 能力介紹 | 指令描述樣本 |
修改圖表欄位 | 修改圖表的資料欄位內容 | “幫我把簽單金額替換為銷售金額” |
修改欄位展示名稱 | 在不改變資料欄位內容的情況下,修改欄位在當前圖表中的展示名稱 | “幫我把連絡方式計數重新命名為線索量” |
添加欄位描述 | 在不改變資料欄位內容的情況下,修改欄位在當前圖表中的描述資訊 | “幫我給商機線索量增加描述,描述內容為待跟進的有效商機數量” |
添加欄位尾碼 | 為欄位添加尾碼資訊,常用於添加指標單位 | “幫我給簽單金額添加尾碼$” |
修改欄位彙總方式 | 修改欄位的統計方式 | “幫我把商機線索量的計算方式改為去重計數” |
修改欄位排序 | 按照需要的順序,重新排列資料 | “幫我將銷量設定為按降序展示” “幫我把所有餅圖的欄位設定為降序” |
修改資料格式 | 按照展示需求,修改資料格式 | “幫我把資料展示格式設定為整數” “幫我把所有圖表的資料展示格式設定為兩位小數” |
添加同環比 | 通過查看同環比資料,觀測資料變動 | “幫我添加一個年環比欄位” “幫我基於銷量欄位添加一個月環比欄位” |
添加總計 | 展示資料匯總值 | “幫我開啟總計” “幫我顯示所有餅圖的總計” |
添加小計 | 展示資料在不同類別下的小計資料 | “開啟小計,按渠道匯總” |
添加目標 | 為您的KPI添加目標,以展示進度 | “幫我添加一個十萬的目標” “幫我給銷售額設定一個十萬的目標值” |
修改組合圖欄位展示樣式 | 修改欄位的展示樣式,可切換線、柱、面 | “把增長率欄位改為線類型展示” |
輔助分析
您可以直接在智能小Q對話方塊裡輸入相關指令或者在指令中心裡選擇並進入輔助分析。

功能名稱 | 能力介紹 | 指令描述樣本 |
條件式格式設定 | 通過設定資料範圍,高亮異常資料,快速發現業務異常 | “幫我把銷售額大於1000的資料標紅” “幫我把年同比小於等於30%的用綠色標出來” |
“幫我給銷售額欄位增加條形展示,大於1000的綠色,小於1000的紅色” “銷售額欄位數值<20%的背景標紅” | ||
輔助線 | 可以查看當前度量值與參考值的差異 | “幫我加一條均值輔助線吧” “幫我給銷售額欄位加一條紅色的最大值輔助線” |
趨勢線 | 可以預測資料的整體發展趨勢 | “幫我加一條趨勢線,查看未來三個月的變化” “幫我給銷售額欄位加一條黃色的趨勢線” |
最值 | 通過查看最大/最小值,掌握資料的極限分布情況。 | “我想看下最值情況” “幫我把銷售額的最大值最小值顯示出來” |
標註 | 通過設定資料範圍,高亮關注的資料內容,把握資料分布 | “幫我把銷售額欄位的最大值和最小值顯示出來” “幫我把銷售額欄位10-15萬的部分高亮” |
自動聯動 | 開啟後,儀表板中所有同資料集下的圖表之間將自動關聯。 | “幫我開啟圖表的自動聯動” “幫我關閉自動聯動” |
添加查詢控制項
功能名稱 | 能力介紹 | 指令描述樣本 |
添加查詢控制項 | 添加查詢控制項,篩選部分條件下的資料進行分析 可基於整個報表、單個圖表添加查詢 | “在報表中,基於測試資料集添加一個查詢控制項,查詢2023年的資料” |
“在報表中,基於測試資料集添加一個查詢控制項,查詢各渠道的資料” | ||
(選中1個tab)“基於測試資料集添加查詢控制項,查詢2023年1月到10月的資料” | ||
(選中1個圖表)“添加查詢控制項,查詢各渠道的資料” | ||
(選中1個圖表)“篩選區域為華東的資料” | ||
查詢控制項置頂 | 保持查詢控制項吸頂 | “查詢控制項保持在報表最上方” |
探索資料波動
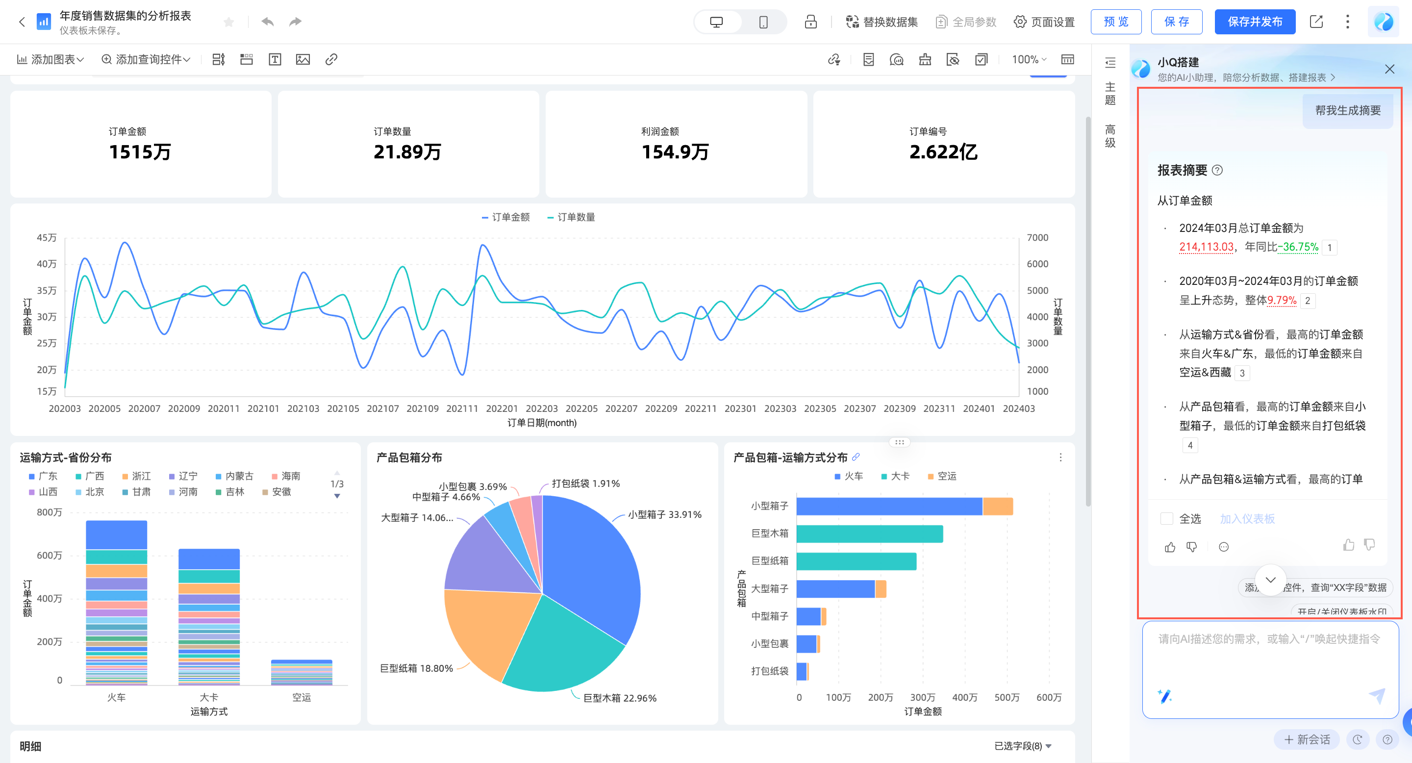
智能小Q可以為您自動產生報表摘要,分析波動原因,進行異常點檢測及歸因,讓您快速探索資料變化。
您可以對小Q說:“幫我產生摘要”,或點擊指令中心中的“智能洞察”→“幫我產生報表摘要”。

點擊同環比資料,可查看波動原因。

輸入“異常檢測”,可自動對報表中的異常情況進行檢測和呈現。

美化報表樣式
一鍵智能美化
智能小Q可以為您自動完成報表樣式的美化,可選擇內建風格、或上傳您的企業Logo圖片,參考品牌色美化報表,無需專業設計師,也能快速搭建美觀的報表樣式。
選擇內建風格:您可對小Q說“幫我美化下報表”,或點擊指令中心中的“樣式美化”→“幫我美化一下報表”。

結合企業品牌進行報表美化:您可點擊指令中心中的“智能美化”→“根據參考圖美化報表”,上傳圖片後,完成報表調整。

支援單圖表配色美化:您可點擊指令中心中的“智能美化”→“幫我修改一下XX圖表的配色”,選擇圖表進行美化。


若您對美化效果不滿意,可點擊撤銷,放棄變更;或點擊調整美化效果,自訂您所需的樣式。
通過對話,快速調整樣式
您可以通過對話的方式,快速修改圖表/報表樣式,目前我們支援的範圍如下,詳細的使用說明請參考指令支援列表。
若該功能為圖表層級的功能,請先選中您要配置的圖表組件後,再向小Q發送指令。
功能名稱 | 能力介紹 | 指令描述樣本 |
編輯報表主題 | 編輯儀表板主題風格 | “幫我把儀表板樣式調整的更簡約一點” |
編輯報表背景顏色 | 編輯儀表板背景顏色 | “幫我把儀表板背景設定為淺藍色” |
編輯報表圖表間距 | 編輯儀表板圖表間距 | “幫我把圖表間距調大一點” |
編輯報表字型類型 | 編輯儀表板字型類型 | “幫我把儀表板字型設定為宋體” |
編輯組件背景顏色 | 編輯組件的背景顏色 | “將卡片背景設定為紅色” “幫我把所有線圖的背景設定為藍色” |
編輯組件視覺要素配色 | 編輯組件視覺要素的配色,例如線圖的線條顏色 | “幫我修改客戶來源渠道分析這張圖表的配色” |
開啟關閉資料標籤 | 開啟關閉資料標籤 | “幫我把資料標籤開啟吧” “幫我把所有線圖的資料標籤隱藏” |
切換線條展示類型 | 切換線條展示類型,可切換直線/曲線 | “幫我把線條類型切換為曲線” “幫我把所有線圖的線條類型改為直線吧” |
編輯柱圖的柱體寬度 | 編輯柱圖的柱體寬度 | “幫我把柱寬設定為50%” “幫我把柱寬調大一點” “幫我把所有柱圖的柱寬調小一點吧” |
開啟關閉表格序號列 | 開啟關閉表格序號列 | “開啟序號列” “幫我顯示所有交叉表的序號列” |
編輯欄位對齊 | 編輯欄位對齊,包含水平對齊和垂直對齊 | “將銷售額欄位設定為置中對齊” |
顯示或隱藏表頭 | 顯示或隱藏表頭資訊 | “幫我把表頭隱藏吧” “幫我把所有交叉表的表頭顯示出來” |
編輯表頭字型樣式 | 編輯表頭字型樣式 | “幫我把表頭的字型設定為紅色粗體” “幫我把所有交叉表的表頭字型大小設定為24px” |
發布和分享報表
發布
報表建立完成後,您可以對智能小Q說:“幫我發布報表”,一鍵發布報表。

分享
您也可以對智能小Q說:“幫我分享報表”,將報表分享出去。

其他相關操作
您可以通過對話的方式,快速完成報表相關操作,目前我們支援的範圍如下,詳細的使用說明請參考指令支援列表。
功能名稱
能力介紹
指令描述樣本
開啟關閉浮水印
開啟或關閉儀表板的浮水印(注意:受限於組織的資料許可權)
“幫我把浮水印關掉吧”
“我想要顯示浮水印”
切換編輯/預覽態
快速切換儀表板狀態
“幫我切換到編輯態”
“幫我切換到預覽態”
儲存儀表板
儲存儀表板內容
“幫我儲存一下儀表板”
“儲存儀表板並命名為銷售統計分析”
發布儀表板
發布儀表板,發布後,訪問者可查看儀表板內容
“幫我發布一下吧”
分享儀表板
將儀表板分享給他人
“分享報表”
“幫我把儀表板分享到DingTalk”
小Q搭建模型支援多輪對話,可自動關聯上下文資訊進行意圖理解。
若想開啟新的對話,可點擊面板右下角的“新會話”,此時,上下文記憶將同步被清除。