Gunakan histogram untuk memvisualisasikan distribusi data kontinu dan frekuensi data secara efisien. Artikel ini menjelaskan cara mengonfigurasi histogram serta menyediakan contoh penggunaannya.
Ikhtisar
Histogram terdiri dari garis vertikal atau segmen dengan tinggi yang berbeda untuk menunjukkan distribusi data. Garis-garis tersebut diplot berdasarkan frekuensi, kuantitas, atau statistik lainnya dari data dan disusun sepanjang sumbu x. Dibandingkan dengan grafik kolom, histogram lebih signifikan secara statistik. Berikut adalah perbedaan utama antara histogram dan grafik kolom:
Histogram menampilkan distribusi data, sedangkan grafik kolom menunjukkan perbedaan antara kategori data.
Sumbu x pada histogram menampilkan data numerik seperti panjang, berat, atau waktu, sementara sumbu x pada grafik kolom menampilkan data kategori seperti metode permintaan.
Dalam histogram, batang biasanya tidak memiliki celah karena data bersifat kontinu. Sebaliknya, grafik kolom memiliki jarak antara batang untuk menyoroti perbedaan antar kategori.
Untuk informasi lebih lanjut tentang cara menambahkan histogram, lihat Tambahkan grafik ke dasbor.
Contoh Konfigurasi
Histogram Dasar
Masuk ke Konsol Simple Log Service. Di bagian Projects, klik proyek yang diinginkan.
Di panel navigasi kiri, pilih Dashboard > Dashboards. Dalam daftar dasbor, klik dasbor yang diinginkan. Di sudut kanan atas halaman dasbor, klik Edit. Dalam mode edit, klik Add > Add Chart.

Di sisi kanan halaman Edit Grafik, pilih Histogram di bagian Chart Types dan konfigurasikan parameter di bagian Query and Analysis Configurations sesuai gambar berikut. Di sisi kiri halaman Edit Grafik, atur rentang waktu kueri, Logstore, dan pernyataan kueri untuk histogram. Setelah selesai, klik Apply di bagian atas halaman untuk melihat hasil konfigurasi.

Jika Anda ingin menggunakan sumbu x untuk mewakili waktu, aktifkan Mode Seri Waktu di bagian atas halaman Edit Grafik. Untuk informasi lebih lanjut, lihat Mode seri waktu. Saat Mode Seri Waktu diaktifkan, Simple Log Service akan mentransformasi data mentah menjadi format waktu dan menampilkan distribusi data berdasarkan dimensi waktu. Pernyataan kueri berikut digunakan untuk menanyakan jumlah catatan dalam interval 30 menit:
* | select __time__ - __time__ % 1800 as t, COUNT(*) as c group by t order by t asc limit 10000
Penumpukan Multi-Dimensi
Masuk ke Konsol Simple Log Service. Di bagian Projects, klik proyek yang diinginkan.
Di panel navigasi kiri, pilih Dashboard > Dashboards. Dalam daftar dasbor, klik dasbor yang diinginkan. Di sudut kanan atas halaman dasbor, klik Edit. Dalam mode edit, klik Add > Add Chart.

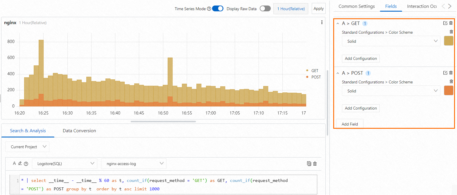
Di sisi kanan halaman Edit Grafik, konfigurasikan parameter di bagian Histogram Settings dan Query and Analysis Configurations sesuai gambar berikut. Di sisi kiri halaman Edit Grafik, atur rentang waktu kueri, Logstore, dan pernyataan kueri untuk histogram. Setelah selesai, klik Apply di bagian atas halaman untuk melihat hasil konfigurasi.

Pernyataan kueri berikut digunakan untuk menanyakan jumlah permintaan GET dan POST per menit:
* | select __time__ - __time__ % 60 as t, count_if(request_method = 'GET') as GET, count_if(request_method = 'POST') as POST group by t order by t asc limit 1000
Konfigurasi pada tab Konfigurasi Umum
Anda dapat mengonfigurasi pengaturan global untuk histogram pada tab Konfigurasi Umum.
Konfigurasi Dasar
Parameter
Deskripsi
Title
Judul grafik.
Display Title
Jika Anda mengaktifkan Display Title, judul grafik akan ditampilkan.
Display Border
Jika Anda mengaktifkan Display Border, batas grafik akan ditampilkan.
Display Background
Jika Anda mengaktifkan Display Background, warna latar belakang grafik akan ditampilkan.
Display Time
Jika Anda mengaktifkan Display Time, rentang waktu kueri grafik akan ditampilkan.
Fixed Time
Jika Anda mengaktifkan Fixed Time, rentang waktu kueri grafik tidak bergantung pada rentang waktu global dasbor.
Konfigurasi Standar
Parameter
Deskripsi
Format
Format tampilan nilai numerik.
Unit
Satuan nilai numerik.
Number of Digits after Decimal Point
Tempat desimal nilai numerik.
Display Name
Nama bidang tampilan.
Jika Anda menentukan nilai untuk Nama Tampilan, nilai tersebut digunakan sebagai nama untuk semua bidang tampilan dalam grafik. Jika Anda ingin mengubah nama bidang tampilan, Anda harus mengonfigurasi parameter pada tab Konfigurasi Bidang.
Color Scheme
Skema warna grafik.
Built-in: menggunakan skema warna bawaan.
Solid: menggunakan warna yang Anda pilih.
Threshold: menggunakan warna berbeda untuk nilai berbeda berdasarkan ambang batas yang ditentukan untuk nilai tersebut.
Parameter dalam Pengaturan Histogram
Parameter
Deskripsi
Direction
Arah histogram. Nilai valid: Vertical dan Horizontal.
Coordinate Scale
Interval antara nilai pada sumbu x. Parameter ini hanya tersedia jika Anda menonaktifkan Mode Seri Waktu.
Time Scale
Skala waktu. Parameter ini hanya tersedia jika Anda mengaktifkan Mode Seri Waktu.
Select Time Range
Interval antara nilai pada sumbu x. Parameter ini hanya tersedia jika Anda mengaktifkan Mode Seri Waktu.
Buckets
Jumlah bucket.
Jika Anda menonaktifkan Mode Seri Waktu dan mengonfigurasi parameter Coordinate Scale, Anda tidak perlu mengonfigurasi parameter ini.
Rotation Angle
Arah teks pada sumbu x.
Jika Anda mengatur parameter Direction ke Vertical, Anda harus mengonfigurasi parameter ini.
Merge Columns
Jika Anda menentukan beberapa bidang untuk sumbu y, Anda dapat mengonfigurasi Merge Columns untuk menentukan cara kolom ditampilkan. Nilai valid:
No: Nilai setiap bidang dihitung dari bagian bawah setiap kolom.
Yes: Nilai-nilai kolom digabungkan menjadi satu kolom.
Stacked: Kolom dari kategori berbeda ditumpuk dan tidak saling tumpang tindih.
Line Width
Lebar batas.
Transparency
Transparansi histogram.
Gradient Mode
Mode gradien histogram. Nilai valid:
Transparency: Jika Anda memilih mode ini, histogram memiliki gradien warna yang dipengaruhi oleh warna kolom dan nilai parameter Transparency.
No Gradient: Jika Anda memilih mode ini, histogram tidak memiliki gradien warna. Warna kolom digunakan dalam histogram.
Parameter dalam Konfigurasi Kueri dan Analisis
Parameter
Deskripsi
Axis X Field
Pilih bidang sebagai sumbu x.
Secara default, Simple Log Service secara otomatis memilih bidang yang sesuai sebagai sumbu x.
Axis Y Field
Pilih bidang sebagai sumbu y. Anda dapat menentukan beberapa bidang untuk menghasilkan histogram grup.
Secara default, Simple Log Service secara otomatis memilih bidang yang sesuai sebagai sumbu y.
Parameter dalam Konfigurasi Legenda
Parameter
Deskripsi
Display Legend
Jika Anda mengaktifkan Display Legend, legenda ditampilkan dalam histogram.
Sorting Order
Urutan pengurutan item legenda.
Legend Position
Posisi legenda dalam histogram.
Actions
Efek tampilan data saat Anda mengklik item legenda. Nilai valid:
Single: Jika Anda mengklik item legenda, hanya data untuk item legenda yang ditampilkan dalam histogram.
Switch: Dengan mengklik item legenda, Anda dapat menyembunyikan atau menampilkan data untuk item tersebut dalam histogram.
Maximum Width (Height)%
Lebar dan tinggi maksimum legenda.
Parameter dalam Konfigurasi Tooltip
Parameter
Deskripsi
Sorting Order
Metode pengurutan data.
Saat Anda mengarahkan penunjuk ke kolom yang datanya ingin Anda lihat, data ditampilkan berdasarkan metode pengurutan yang Anda tentukan.
Display Mode
Mode tampilan data.
Saat Anda mengarahkan penunjuk ke kolom yang datanya ingin Anda lihat, data ditampilkan berdasarkan mode tampilan yang Anda tentukan.
Parameter dalam Sumbu X
Parameter
Deskripsi
Display Axis X
Jika Anda mengaktifkan Display Axis X, sumbu x histogram ditampilkan.
Axis X Title
Judul sumbu x.
Format
Format waktu pada sumbu x. Parameter ini hanya tersedia jika Anda mengaktifkan Mode Seri Waktu.
Axis X Height
Tinggi sumbu x.
Secara default, Simple Log Service secara otomatis menentukan tinggi sumbu x.
Drag and Zoom
Menentukan apakah akan menyegarkan waktu global atau waktu grafik tunggal saat ini setelah Anda menyeret dan memperbesar kolom tertentu jika Mode Seri Waktu diaktifkan.
Parameter dalam Sumbu Y
Parameter
Deskripsi
Display Axis Y
Jika Anda mengaktifkan Display Axis Y, sumbu y histogram ditampilkan.
Axis Y Title
Judul sumbu y.
Axis Y Position
Posisi sumbu y.
Axis Y Width
Lebar sumbu y.
Secara default, Simple Log Service secara otomatis menentukan lebar sumbu y.
Maximum Value
Nilai maksimum sumbu y.
Secara default, Simple Log Service secara otomatis menentukan nilai maksimum sumbu y.
Minimum Value
Nilai minimum sumbu y.
Secara default, Simple Log Service secara otomatis menentukan nilai minimum sumbu y.
Elastic Maximum Value
Nilai maksimum elastis sumbu y. Nilai maksimum elastis hanya berlaku ketika semua nilai pada sumbu y lebih kecil dari nilai maksimum elastis.
Secara default, Simple Log Service secara otomatis menentukan nilai maksimum elastis sumbu y.
Elastic Minimum Value
Nilai minimum elastis sumbu y. Nilai minimum elastis hanya berlaku ketika semua nilai pada sumbu y lebih besar dari nilai minimum elastis.
Secara default, Simple Log Service secara otomatis menentukan nilai minimum elastis sumbu y.
Axis Y ID
ID sumbu y. Jika Anda hanya mengonfigurasi satu sumbu y pada tab General Configurations, parameter ini tidak berlaku. Jika Anda ingin mengonfigurasi beberapa sumbu y, Anda harus mengonfigurasi parameter yang diperlukan pada tab Field Configuration. ID sumbu y adalah string. Sumbu y dengan ID yang ditentukan mewakili sumbu y unik dalam histogram.
ID yang ditentukan untuk sumbu y memiliki prioritas lebih tinggi daripada unit yang Anda tentukan dalam bagian Standard Configurations. Sebagai contoh, jika dua sumbu y memiliki unit yang sama, mereka digabungkan menjadi satu sumbu y. Jika dua sumbu y memiliki unit yang sama tetapi ID berbeda, mereka ditampilkan sebagai dua sumbu y.
Parameter dalam Penggantian Variabel
Parameter
Deskripsi
Variable Replacement
Pengaturan untuk penggantian variabel. Anda dapat mengklik Tambah Penggantian Variabel untuk menambahkan filter tipe Penggantian Variabel ke tabel. Setelah Anda mengonfigurasi pengaturan untuk penggantian variabel pada tab General Configurations, Simple Log Service menambahkan filter di sudut kiri atas tabel. Anda dapat memilih nilai dari daftar drop-down filter. Kemudian, Simple Log Service secara otomatis mengganti variabel dalam pernyataan kueri tabel dengan nilai variabel yang ditunjukkan oleh nilai yang Anda pilih, dan melakukan operasi kueri dan analisis. Untuk informasi lebih lanjut, lihat Contoh 2: Konfigurasikan penggantian variabel.
Parameter dalam Dokumentasi
Parameter
Deskripsi
Add Documentation Link
Tombol yang memungkinkan Anda menentukan tautan dokumen kustom dan deskripsi. Setelah Anda mengonfigurasi pengaturan, informasi yang ditentukan ditampilkan di sudut kanan atas histogram.
Konfigurasi pada tab Konfigurasi Bidang
Anda dapat mengonfigurasi pengaturan tampilan personal untuk hasil dari pernyataan kueri tunggal atau kolom data tunggal dalam hasil. Untuk informasi lebih lanjut, lihat Konfigurasi pada Tab Konfigurasi Umum.
Jika ingin menentukan warna untuk kolom bidang pada sumbu y, Anda dapat mengonfigurasinya pada tab Konfigurasi Bidang. Contohnya, pilih A > GET untuk mengonfigurasi pengaturan bidang GET dalam hasil Pernyataan Kueri A. Anda juga dapat memilih A > POST untuk mengonfigurasi pengaturan bidang POST dalam hasil Pernyataan Kueri A.

Konfigurasi pada tab Kejadian Interaksi
Anda dapat mengonfigurasi kejadian interaksi untuk hasil dari pernyataan kueri tunggal atau kolom data tunggal dalam hasil untuk analisis data lebih rinci. Jenis kejadian interaksi yang didukung meliputi Buka Logstore, Buka Pencarian Tersimpan, Buka Dasbor, Buka Analisis Jejak, Buka Detail Jejak, dan Buat URL HTTP Kustom. Untuk informasi lebih lanjut, lihat Kejadian interaksi.
Sebagai contoh, pilih A > GET untuk mengonfigurasi kejadian interaksi Open Logstore untuk bidang GET dalam hasil Pernyataan Kueri A. Setelah mengonfigurasi kejadian interaksi, klik nilai bidang GET dalam histogram dan pilih Open Logstore dalam popover yang muncul. Anda akan diarahkan ke Logstore yang ditentukan.
