Anda dapat menginstal agen Application Real-Time Monitoring Service (ARMS) untuk memantau aplikasi. Setelah itu, Anda dapat melihat pengecualian, basis data, panggilan lambat, dan rilis canary di halaman Analisis Berbasis Skenario pada konsol ARMS.
Filter data
Di pojok kanan atas halaman, pilih periode waktu.
Di pojok kanan atas halaman, klik Filter by Tag untuk mencari data menggunakan tag tertentu. Untuk informasi lebih lanjut tentang konfigurasi tag, lihat Daftar aplikasi.
Pengecualian

Di bagian Quick Filter (ikon 1), Anda dapat mencari pengecualian berdasarkan nama pengecualian, antarmuka, nama aplikasi, atau instance.
Di bagian grafik tren (ikon 2), Anda dapat melihat tren pengecualian dalam periode waktu tertentu. Setiap batang dalam grafik ditumpuk berdasarkan nama pengecualian.
Klik ikon
. Di kotak dialog yang muncul, Anda dapat melihat data metrik dalam periode waktu tertentu atau membandingkan data metrik dalam periode waktu yang sama di tanggal yang berbeda. Klik ikon
untuk menampilkan data dalam grafik kolom atau grafik tren.Di bagian daftar pengecualian (ikon 3), Anda dapat melihat nama, aplikasi yang melempar pengecualian, jumlah kejadian, persentase, dan ringkasan dari setiap pengecualian.
Di daftar pengecualian, lakukan operasi berikut sesuai kebutuhan:
Klik nama aplikasi untuk melihat data pemantauan aplikasi tersebut. Untuk informasi lebih lanjut, lihat Lihat detail pemantauan (baru).
Klik Overview di kolom Actions untuk melihat tren jumlah pengecualian, distribusi antarmuka dan instance, serta tumpukan abnormal di panel yang muncul.

Klik Traces di kolom Actions untuk melihat detail jejak. Untuk informasi lebih lanjut, lihat Trace Explorer.
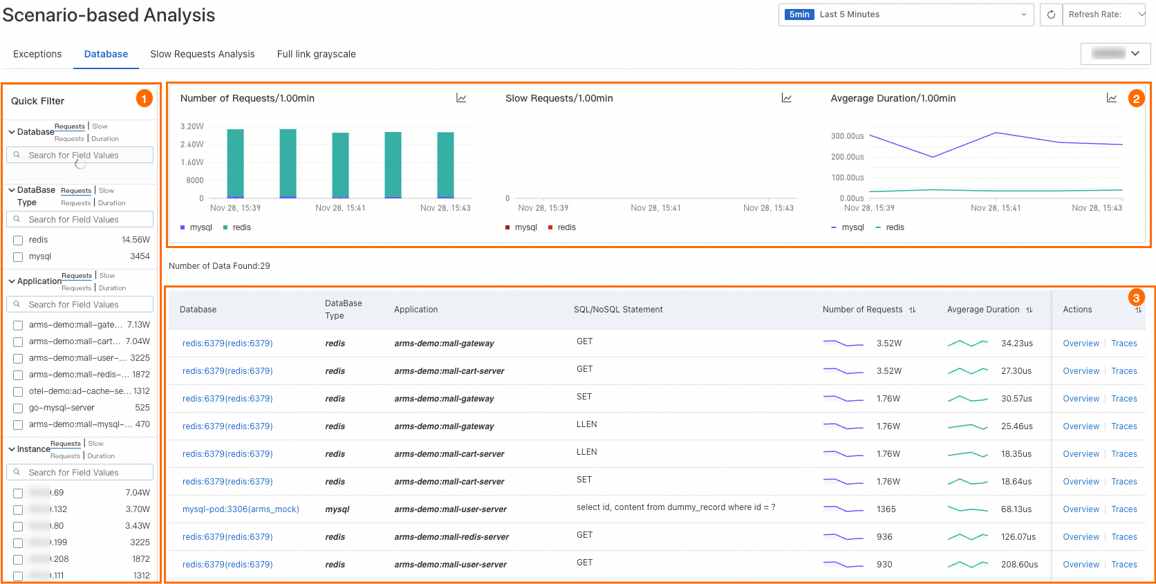
Basis Data

Di bagian Quick Filter (ikon 1), Anda dapat mencari basis data berdasarkan nama basis data, jenis basis data, aplikasi, atau instance.
Di bagian grafik tren (ikon 2), Anda dapat melihat tren permintaan basis data, panggilan lambat, dan durasi rata-rata.
Klik ikon
. Di kotak dialog yang muncul, Anda dapat melihat data metrik dalam periode waktu tertentu atau membandingkan data metrik dalam periode waktu yang sama di tanggal yang berbeda. Klik ikon
untuk menampilkan data dalam grafik kolom atau grafik tren.Di bagian daftar basis data (ikon 3), Anda dapat melihat nama basis data, aplikasi terkait, pernyataan SQL atau NoSQL, jumlah permintaan, durasi rata-rata, dan panggilan lambat.
Di daftar basis data, lakukan operasi berikut sesuai kebutuhan:
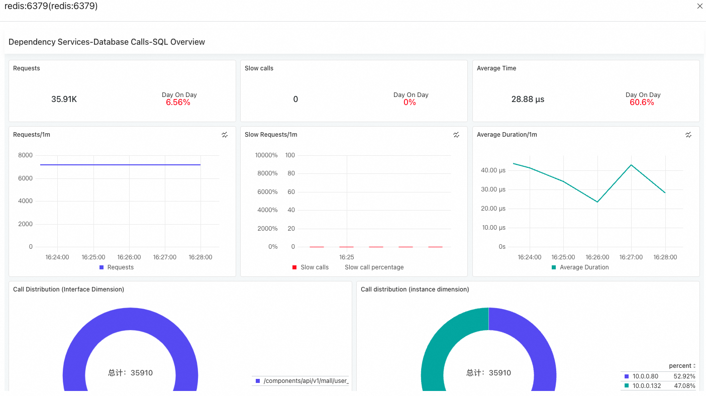
Klik nama basis data untuk melihat panggilan basis data. Untuk informasi lebih lanjut, lihat Dependencies.
Temukan basis data dan klik Overview di kolom Actions untuk melihat jumlah permintaan, jumlah panggilan lambat, durasi rata-rata, dan distribusi panggilan di panel yang muncul.

Klik Traces di kolom Actions untuk melihat detail jejak. Untuk informasi lebih lanjut, lihat Trace Explorer.
Analisis Permintaan Lambat
Di tab Analisis Permintaan Lambat, Anda dapat melihat tren durasi rata-rata semua layanan yang terkait dengan aplikasi, serta 50 antarmuka teratas dengan penyedia layanan terlambat dan panggilan layanan dependen.

Klik ikon
di setiap bagian untuk melihat pernyataan Prometheus Query Language (PromQL). Anda dapat menggunakan pernyataan PromQL ini untuk menyesuaikan konfigurasi di Prometheus atau Grafana.Klik nama antarmuka untuk melihat detail jejak. Untuk informasi lebih lanjut, lihat Analisis jejak.
Grayscale tautan penuh
Di tab Grayscale tautan penuh, Anda dapat melihat informasi dasar aplikasi di lingkungan produksi dan canary, serta membandingkan data aplikasi.
Untuk menyinkronkan data di tab ini, Anda harus terlebih dahulu mengintegrasikan aplikasi ke Microservices Engine (MSE). Untuk informasi lebih lanjut, lihat Implementasikan rilis canary ujung ke ujung berdasarkan gateway cloud-native MSE.

Klik nama aplikasi untuk melihat detail aplikasi.
Klik ikon
di setiap bagian untuk melihat pernyataan PromQL. Anda dapat menggunakan pernyataan PromQL ini untuk menyesuaikan konfigurasi di Prometheus atau Grafana.