Quick diagnostics of PolarDB for PostgreSQL (Compatible with Oracle) integrates some functionalities from Database Autonomy Service (DAS). You can use the storage analysis feature of quick diagnostics to view the overall cluster storage usage, the number of remaning days before the storage space is enhausted, and the storage usage and anomalies of individual tables.
Usage notes
The storage analysis feature can analyze up to 20,000 tables.
Procedure
Log on to the PolarDB console, select the region in which the cluster is deployed, and click the cluster ID in the Clusters list to go to the basic information page.
In the left-side navigation pane, choose .
Click the Storage Analysis tab.
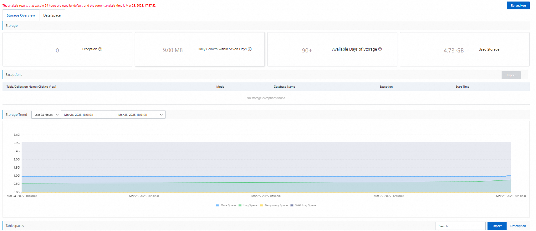
On the Storage Analysis page, you can view the following information.
Click the Storage Overview tab. You can view the overall status and usage trends of the cluster storage.

Click the Data Space tab. You can view the storage usage of each individual database and individual table. If you click a table name, you can view the fields and indexes of the table.
