Use the Data Discovery page to view sensitive data distribution across your workspace after you configure detection rules. Results are organized by sensitivity level, field count, and project.
Results are available the day after you configure your rules.
Prerequisites
Before you begin, ensure that you have:
-
Data Security Guard enabled for your Alibaba Cloud account. For more information, see Data Security Guard.
Permissions: If your Alibaba Cloud account is granted the required permissions, you can directly access the homepage of Data Security Guard. If your Alibaba Cloud account is not granted the required permissions, you are redirected to the authorization page of Data Security Guard. Complete the authorization before proceeding.
View sensitive data distribution
-
Log on to the DataWorks console. In the top navigation bar, select the target region. In the left-side navigation pane, choose Data Development and O&M > Data Development. Select a workspace from the drop-down list, then click Go to Data Development.
-
Click the
icon in the upper-left corner. Choose All Products > Data Governance > Data Security Guard, then click Try Now. -
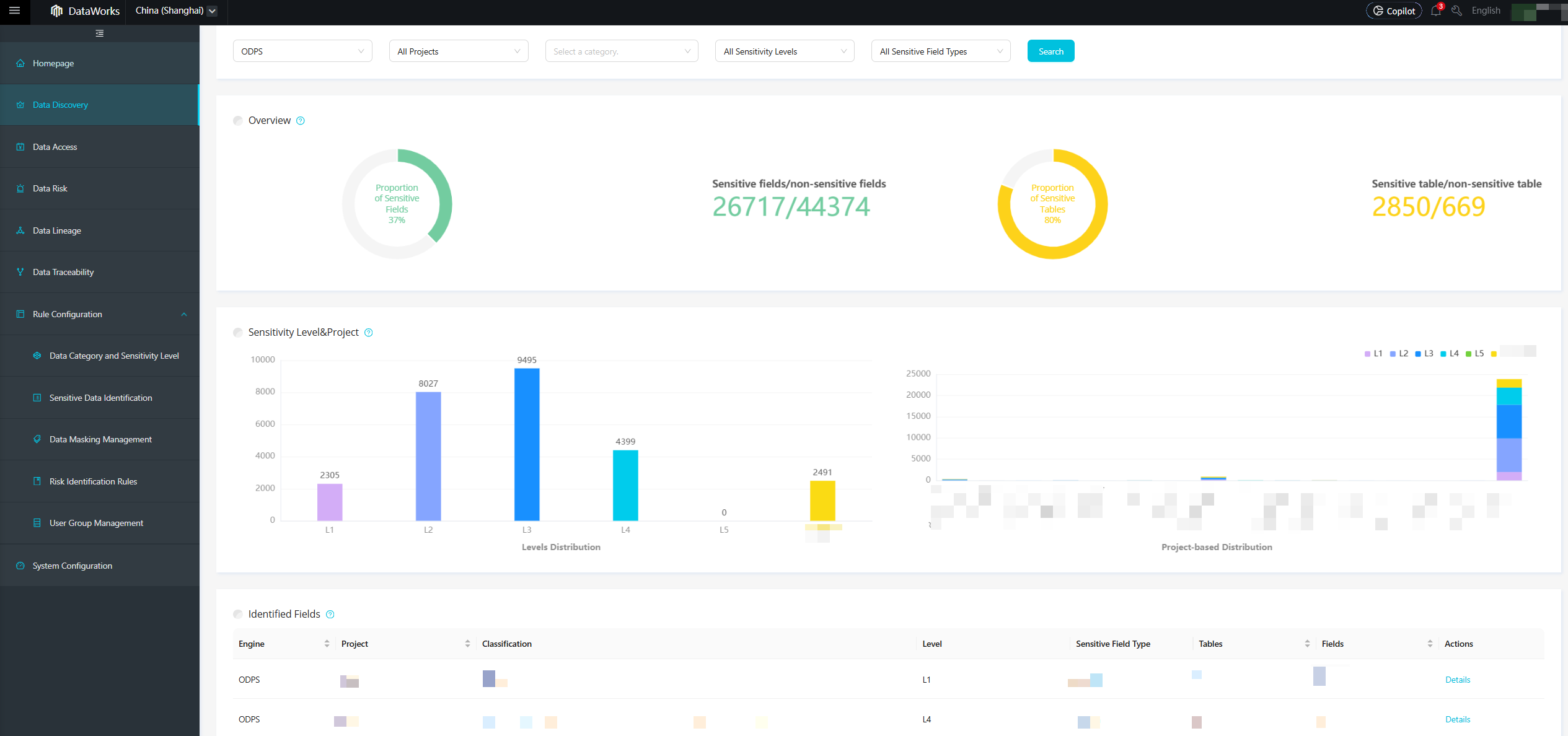
In the left-side navigation pane, click Data Discovery. The Data Discovery page visualizes your data assets across different dimensions, such as workspaces and sensitivity levels. The page shows a summary of detected sensitive data, including the total count and percentage of fields and tables that matched detection rules, as well as a checklist for hit fields. The page includes the following sections:
Section What it shows Fields and tables hit Total count and percentage of fields and tables that matched detection rules Distribution by sensitivity level Number of fields in each sensitivity level Distribution by project Projects ranked by number of sensitive fields 