Web & H5監控主要面向瀏覽器頁面和移動端H5頁面效能採集,提供包括頁面訪問、資源載入 、API請求調用、JS錯誤等效能資料的採集、分析能力,支援單使用者會話追蹤,還原真實使用者操作環境,採集問題堆棧及上下文資訊,快速追溯問題根源,協助研發高效解決效能問題。
功能入口
- 登入ARMS控制台。
在左側導覽列選擇,並在頂部功能表列選擇目標地區。
單擊目標應用程式名稱,您可以在應用概覽、會話追蹤、頁面訪問、資源載入、API請求和異常統計頁簽查看相應的大盤。
您可以通過頁面右上方的時間選取器調整查詢的時間範圍。
應用概覽
應用概覽集中展示應用維度下的使用者及頁面、請求相關的關鍵計量資料,包括使用者Session數、PV、UV、資源數、頁面最大渲染耗時、API請求數、異常數等,展示指標趨勢變化狀況,協助您快速瞭解應用整體效能狀況。

會話追蹤
定位問題時通常需要查看問題上下文以便還原出錯現場,會話追蹤功能根據使用者名稱稱或使用者ID實現全鏈路追蹤,複現使用者訪問的行為軌跡,有效定位和分析出錯原因。

在搜尋方塊地區(圖示①),您可以輸入會話ID進行會話過濾。
在快捷篩選區域(圖示②),您可以快速選擇需要篩選的條件,此處與圖示①搜尋方塊具有聯動效果,且支援手動隱藏指標。
在彙總圖地區(圖示③),您可以根據彙總指標和彙總維度選擇需要查看的資料,也可以選擇通過柱圖、線圖、餅圖或地圖的樣式展示指標。
在會話列表地區(圖示④),您可以在此看到每一條會話詳細資料,單擊會話ID可以查看該會話的詳情,並繼續下鑽查看頁面、資源、使用者行為等資訊。

頁面訪問
頁面訪問提供了以頁面為維度訪問量、WebVitals核心指標和頁面載入關鍵計量,您可以依據具體頁面的資料進行針對性分析。

在快捷篩選區域(圖示①),您可以快速選擇需要篩選的頁面。
在趨勢圖地區(圖示②),您可以查看頁面訪問量、WebVitals核心指標和頁面載入關鍵計量的發展趨勢,WebVitals核心指標包括LCP、FID、CLS,頁面載入關鍵計量包括FCP、DOM Ready 、首次可互動、頁面完全載入。
在頁面列表地區(圖示③),您可以查看所有頁面的訪問量、平均耗時、人均訪問次數資料,單擊頁面名稱,可以查看該頁面的詳細資料,包括頁面的趨勢分析資訊和頁面訪問明細。

資源載入
資源載入提供了以資源(包括API等請求和CDN靜態資源)為維度資源錯誤、效能、請求等資料,您可以依據具體資源的資料進行針對性分析。

在快捷篩選區域(圖示①),您可以快速選擇需要篩選的條件。
在趨勢圖地區(圖示②),您可以查看資源載入次數、載入過程耗時和錯誤數的發展趨勢,載入次數可以按照資源類型和要求方法區分,載入過程耗時可以按照資源類型區分。
在資源清單地區(圖示③),您可以查看所有資源的地址、類型、要求方法、請求數、失敗數、緩慢數、平均耗時等資料,單擊頁面名稱,還可以查看該資源的詳細資料,包括資源趨勢分析和資源載入堆棧。

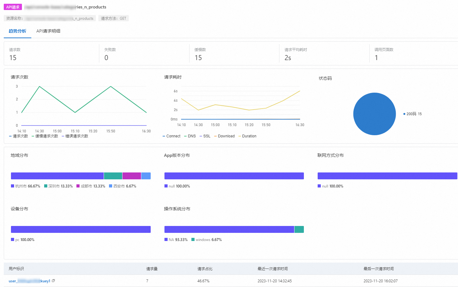
API請求
API請求提供了以API為維度請求數、請求耗時、狀態代碼等資料,您可以根據某個API進行針對性分析。
在API請求頁面,您可以查看API的異常請求和請求明細。

在快捷篩選區域(圖示①),您可以快速選擇需要篩選的條件。
在趨勢圖地區(圖示②),您可以查看應用API的請求數和請求耗時的趨勢,以及狀態代碼分布。
在API請求列表地區(圖示③),您可以查看所有API的要求方法、請求次數、錯誤次數、緩慢次數、請求平均耗時、調用頁面數等資訊,單擊API請求名稱,可以查看該API請求的詳細資料,包括趨勢分析和API請求明細。

異常統計
異常統計提供了以異常為維度異常數、影響數、異常分布等資料,您可以根據某個異常進行針對性分析。

在搜尋方塊地區(圖示①),您可以輸入JS錯誤資訊進行異常過濾。
在快捷篩選區域(圖示②),您可以快速選擇需要篩選的條件。
在趨勢圖地區(圖示③),您可以查看應用發生的異常總數,影響到的頁面數、使用者數和會話數的趨勢,以及異常類型、異常檔案或異常頁面的分布情況。
在異常列表地區(圖示④),您可以查看所有異常的資訊、涉及檔案、異常次數、影響頁面數、影響頁面訪問數、影響使用者數、影響會話數等資訊,單擊異常名稱,可以查看該異常的詳細資料,包括趨勢分析和錯誤明細。

相關文檔
您還可以通過資料探索功能快速查詢、彙總和追蹤資料,具體操作,請參見資料探索。