為應用安裝探針後,ARMS即可開始監控應用,您可以在情境化分析頁面瞭解全域應用的異常、資料庫、慢請求和全鏈路灰階情況。
初步篩選資料
在頁面右上方選擇資料展示的時間段。
在頁面右上方單擊標籤篩選,選擇展示指定標籤下的應用資料。建立標籤的操作和要求,請參見應用列表。
異常分析

在快捷篩選區域(圖示①),您可以按異常名稱、介面名稱、應用程式名稱、執行個體對異常進行篩選過濾。
在趨勢圖地區(圖示②),您可以查看指定時間範圍內的異常次數,按照異常名稱做堆疊展示。
單擊
表徵圖,可以在彈出的對話方塊中查看該指標在某個時間段的統計情況或對比不同日期在同一時間段的統計情況,通過選擇
表徵圖可以切換柱狀圖、趨勢圖進行展示。在異常列表地區(圖示③),您可以查看異常名稱、對應拋出異常的應用、異常次數、佔比、異常資訊摘要等。
在異常列表,您可以執行以下操作:
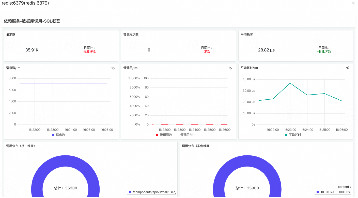
資料庫分析

在快捷篩選區域(圖示①),您可以按資料庫名稱、資料庫類型、應用、執行個體對資料庫進行篩選過濾。
在趨勢圖地區(圖示②),您可以查看資料庫的請求次數、慢請求數和平均耗時的趨勢圖。
單擊
表徵圖,可以在彈出的對話方塊中查看該指標在某個時間段的統計情況或對比不同日期在同一時間段的統計情況,通過選擇
表徵圖可以切換柱狀圖、趨勢圖進行展示。在資料庫列表地區(圖示③),您可以查看資料庫名稱、對應的應用、SQL/NoSQL語句、請求數、平均耗時、慢請求等資訊。
在資料庫列表,您可以執行以下操作:
慢請求分析
在慢請求分析頁簽可以查看全域應用中所有服務的平均耗時趨勢圖,以及提供服務和依賴服務中調用最慢的Top 50介面。

單擊面板上的
表徵圖,可以查看對應面板的PromQL。您可以在Prometheus或Grafana中直接使用擷取到的PromQL,完成自訂配置。單擊介面名稱,可以查看對應介面的調用鏈資訊。
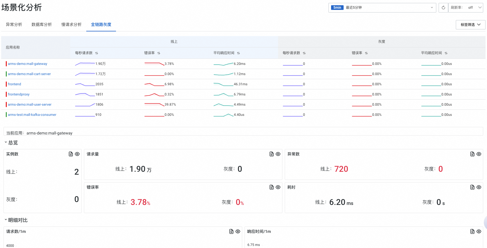
全鏈路灰階
在全鏈路灰階頁簽可以查看應用線上上和灰階環境下的基本情況,以及指定應用線上上和灰階環境下的資料對比。
全鏈路灰階資料需要先將應用接入MSE,具體操作,請參見基於MSE雲原生網關實現全鏈路灰階。

單擊應用程式名稱可以切換需要查看的應用。
單擊面板上的
表徵圖,可以查看對應面板的PromQL。您可以在Prometheus或Grafana中直接使用擷取到的PromQL,完成自訂配置。

