Grafana は、インターネット アプリケーション分析で時系列データを視覚化するために広く採用されているツールです。 Grafana は、産業監視、気象監視、ホーム オートメーション、プロセス管理など、さまざまな分野で使用されています。 TSDB for InfluxDB® インスタンスを Grafana に接続すると、Grafana のさまざまな使いやすい視覚化ツールを使用して、TSDB for InfluxDB® インスタンスのデータを監視および分析できます。 このトピックでは、TSDB for InfluxDB® インスタンスを Grafana に接続する方法について説明します。
前提条件
TSDB for InfluxDB® インスタンスが作成されています。 インスタンスを購入したら、アカウント、データベース、およびストレージ ポリシーを作成します。 アカウントにデータベースへのアクセス権限を付与します。 詳細については、「ユーザー アカウントとデータベースの管理」をご参照ください。 データベースにデータを書き込みます。 Grafana は、データに基づいて視覚化されたグラフを生成できます。
手順
Grafana をダウンロードしてインストールします。
Grafana 公式 Web サイトから Grafana をダウンロードします。 この Web ページでは、さまざまな OS に Grafana をインストールする方法について説明しています。 システム OS と構成に適したインストール パッケージを入手できます。

wget https://dl.grafana.com/oss/release/grafana-6.1.4-1.x86_64.rpm sudo yum localinstall grafana-6.1.4-1.x86_64.rpmGrafana を起動してログオンします。
Grafana をインストールしたら、OS に適したコマンドを実行して Grafana を起動します。
CentOS では、次のコマンドを実行します。
service grafana-server startmacOS では、次のコマンドを実行します。
brew services start grafanaGrafana が起動したら、ブラウザーのアドレスバーに Grafana にアクセスするために使用できる IP アドレスとポートを入力します。 デフォルトでは、Grafana はポート 3000 でリッスンします。 Grafana がローカル マシンでホストされている場合は、アドレスバーに 127.0.0.1:3000 と入力します。 Grafana が Elastic Compute Service (ECS) インスタンスでホストされている場合は、ECS インスタンスのパブリック エンドポイントを使用して Grafana にアクセスします。 ECS インスタンスのパブリック エンドポイントは、ECS コンソールで確認できます。

Grafana のデフォルトの管理者アカウントは admin です。 このアカウントのデフォルトのパスワードは admin です。 必要に応じて、管理者アカウントのデフォルトのパスワードを変更できます。

データ ソース構成のページに移動します。
ホームページで、データソースを追加 をクリックします。 データ ソース構成のページが表示されます。

以下のパラメーターを構成します。
パラメーター
説明
タイプ
InfluxDB を選択します。
HTTP URL
TSDB for InfluxDB® インスタンスのパブリック エンドポイントを入力します。
説明インスタンスのパブリックエンドポイントを表示するには、次の手順を実行します。TSDB for InfluxDB® コンソールの左側のナビゲーションペインで、[インスタンス] をクリックします。インスタンスの [アクション] 列で、[管理] をクリックします。インスタンスのパブリックエンドポイントが表示されます。
InfluxDB の詳細
アクセスするデータベース、およびデータベースへのアクセスに使用できるユーザー名とパスワード。
ダッシュボードを作成して構成します。
ダッシュボードの作成
ダッシュボードは、Grafana でデータを視覚化するために使用されます。 Grafana は、クエリ ルールに基づいて TSDB for InfluxDB® からデータをクエリします。 次に、クエリされたデータがダッシュボードに表示されます。 次の例では、グラフ タイプのダッシュボードを作成して構成します。
[作成] アイコンをクリックし、[ダッシュボード] をクリックします。

[グラフ] をクリックします。

クエリ ルールの作成
[パネル タイトル] > [編集] を選択します。

表示されるページで、クエリ ルールを作成します。 複数の句を使用できます。 クエリ ルールを作成するには、次の手順を実行します。

[データ ソース] フィールドで、データ ソースを選択します。
FROM の後の最初のテキスト ボックスにストレージ ポリシーの名前を入力します。 FROM の後の 2 番目のテキスト ボックスにメジャーメント名を入力します。
WHERE の後に 1 つ以上のタグ フィルターを指定します。
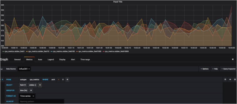
SELECT の後にフィールドと 1 つ以上の集計関数を指定します。 GROUP BY 句を使用してデータを時間ごとにグループ化する場合は、集計関数を指定する必要があります。 集計関数は左から右に実行されます。 たとえば、次の図に示すように、複数の集計関数を指定できます。

TSDB for InfluxDB® では、上記の集計関数は次の SELECT 句で編成されます。
SELECT derivative(mean("field10"),10s)/10 AS "REQ/s" FROM ....GROUP BY の後のプラス アイコンをクリックして、データをグループ化する条件を指定します。 時間別またはタグ別にデータをグループ化できます。 並べ替えルールと制限も指定できます。

FORMAT AS の後のドロップダウン リストで、表示モードを選択します。
[ALIAS BY] フィールドに、メジャーメントまたはタグのエイリアスを入力します。
[クエリの追加] をクリックして、複数のクエリ ルールを構成します。
ページの上部にある [保存] アイコンをクリックします。
視覚化されたクエリ結果
クエリ結果は、指定されたクエリ ルールに基づいてすぐにグラフに表示されます。 次の図は例を示しています。 