SelectDB インスタンスのメトリック、ログ、トレースを効率的に分析および表示したいが、サーバー構成やソフトウェア更新などの煩雑な操作を考慮したくない場合は、Managed Service for Grafana を使用して SelectDB インスタンスを監視できます。このトピックでは、ApsaraDB for SelectDB インスタンスを Managed Service for Grafana のデータソースとして追加する方法と、データソースを使用する方法について説明します。
前提条件
SelectDB インスタンスがインターネット経由で Managed Service for Grafana に追加されています。SelectDB インスタンスのパブリックエンドポイントを [申請] する方法の詳細については、「パブリックエンドポイントを申請またはリリースする」をご参照ください。
SelectDB インスタンスにログインするために使用するユーザー名とパスワードを取得済みです。
説明権限の低い読み取り専用アカウントを使用することをお勧めします。そうしないと、サーバーのセキュリティが脅かされる可能性があります。
Managed Service for Grafana でワークスペースが作成されています。詳細については、「Grafana ワークスペースの作成と管理」をご参照ください。
Managed Service for Grafana 上のワークスペースのパブリック IP アドレスが、SelectDB インスタンスの IP アドレスホワイトリストに追加されています。
Managed Service for Grafana 上のワークスペースのパブリック IP アドレスを取得します。
ARMS console にログインします。左側のナビゲーションウィンドウで、 を選択します。
[ワークスペース管理] ページで、管理するワークスペースの [ID または名前] をクリックします。表示される [ページ] で、[パブリック IP アドレス] セクションの情報を確認します。
ワークスペースの [パブリック IP アドレス] を SelectDB インスタンスの IP アドレスホワイトリストに追加します。詳細については、「IP アドレスホワイトリストを設定する」をご参照ください。
課金ルール
Managed Service for Grafana 共有版を使用する場合、料金は発生しません。詳細については、「課金ルール」をご参照ください。
手順
手順 1: データソースを追加する
ARMS console にログインします。左側のナビゲーションウィンドウで、 を選択します。
[ワークスペース管理] ページで、管理するワークスペースを見つけ、[URL] 列の URL をクリックして Grafana に移動します。
説明Grafana の管理者アカウントと、ワークスペースの作成時に構成したパスワードを使用して Grafana にログインできます。また、[alibaba Cloud でサインイン] をクリックして、現在の Alibaba Cloud アカウントで Grafana にログインすることもできます。
Managed Service for Grafana 9.x
Managed Service for Grafana の左側のナビゲーションウィンドウで、
アイコンをクリックします。表示されるページで、[データソースを追加] をクリックし、次に [mysql] をクリックします。説明Managed Service for Grafana は SelectDB データソースをサポートしていません。SelectDB は
MySQL 5.7接続プロトコルと構文に互換性があるため、Managed Service for Grafana を MySQL データソースに接続できます。Managed Service for Grafana 10.x
Grafana ホームページの左上隅にある
アイコンをクリックします。左側のナビゲーションウィンドウで、 を選択します。
[データソース] タブで、[データソースを追加] をクリックします。[mysql] をクリックします。
説明Managed Service for Grafana は SelectDB データソースをサポートしていません。SelectDB は
MySQL 5.7接続プロトコルと構文に互換性があるため、Managed Service for Grafana を MySQL データソースに接続できます。
[設定] ページで、次のパラメーターを構成します。
次の表は、一般的なパラメーターについて説明しています。その他のパラメーターの詳細については、「Grafana ドキュメント」をご参照ください。
パラメーター
説明
名前
データソースの名前。
ホスト
SelectDB インスタンスのパブリックエンドポイント。SelectDB インスタンスの詳細ページでパブリックエンドポイントを取得できます。
形式:
<パブリックエンドポイント>:<MySQL ポート>例: selectdb-cn-bcd****-public.selectdbfe.rds.aliyuncs.com:9030
データベース
SelectDB インスタンスの名前。
ユーザー
SelectDB インスタンスにログインするために使用するユーザー名。
重要権限の低い読み取り専用アカウントを使用することをお勧めします。そうしないと、サーバーのセキュリティが脅かされる可能性があります。
パスワード
SelectDB インスタンスにログインするために使用するパスワード。
[保存 & テスト] をクリックします。
Database Connection OKメッセージが表示された場合、データソースは Managed Service for Grafana に追加されています。[保存 & テスト] をクリックした後にエラーメッセージが表示された場合は、次の手順を実行してエラーを解決します。
パブリックエンドポイント、インスタンス名、ユーザー名、パスワードが正しく構成されているかどうかを確認します。
Managed Service for Grafana 上のワークスペースのパブリック IP アドレスが、SelectDB インスタンスの IP アドレスホワイトリストに追加されているかどうかを確認します。詳細については、「Managed Service for Grafana のパブリック IP アドレスを SelectDB インスタンスの IP アドレスホワイトリストに追加するにはどうすればよいですか。」をご参照ください。
手順 2: データソースを使用してダッシュボードを作成する
以下の情報は、SelectDB データのテーブル形式のダッシュボードパネルとダッシュボードの時系列グラフを作成する方法の例を示しています。
SELECT * FROM `test_table` where operate_time<'2022-07-20 03:00:00';ID | 場所 | ユーザー | 操作 | 操作時間 | 回数 |
1 | 中国 (杭州) | ユーザー A | 参照 | 2022/7/20 0:00 | 3 |
2 | 中国 (杭州) | ユーザー A | 参照 | 2022/7/20 1:00 | 8 |
3 | 中国 (杭州) | ユーザー A | 参照 | 2022/7/20 2:00 | 13 |
11 | 中国 (北京) | ユーザー A | 参照 | 2022/7/20 0:00 | 23 |
12 | 中国 (北京) | ユーザー B | 参照 | 2022/7/20 1:00 | 18 |
13 | 中国 (北京) | ユーザー B | 参照 | 2022/7/20 2:00 | 3 |
21 | 中国 (北京) | ユーザー C | 参照 | 2022/7/20 0:00 | 13 |
22 | 中国 (北京) | ユーザー C | 参照 | 2022/7/20 1:00 | 22 |
23 | 中国 (北京) | ユーザー C | 参照 | 2022/7/20 2:00 | 23 |
テーブル形式のダッシュボードパネルを作成する
左側のナビゲーションウィンドウで、
アイコンをクリックし、[新しいダッシュボード] をクリックします。[新しいダッシュボード] ページで、[新しいパネルを追加] をクリックします。
[パネルの編集] ページの右側にある [ビジュアライゼーション] タブで、[テーブル] を選択します。
[クエリ] タブで、手順 1 で追加したデータソースを選択します。
[A] セクションに、次のクエリ文を入力し、[テーブルとしてフォーマット] を選択します。
SELECT id AS "シリアル番号", place AS "市区町村", user AS "ユーザー", operation AS "操作", count AS "発生回数", operate_time AS "操作時間" FROM test_table右上隅にある [適用] をクリックします。
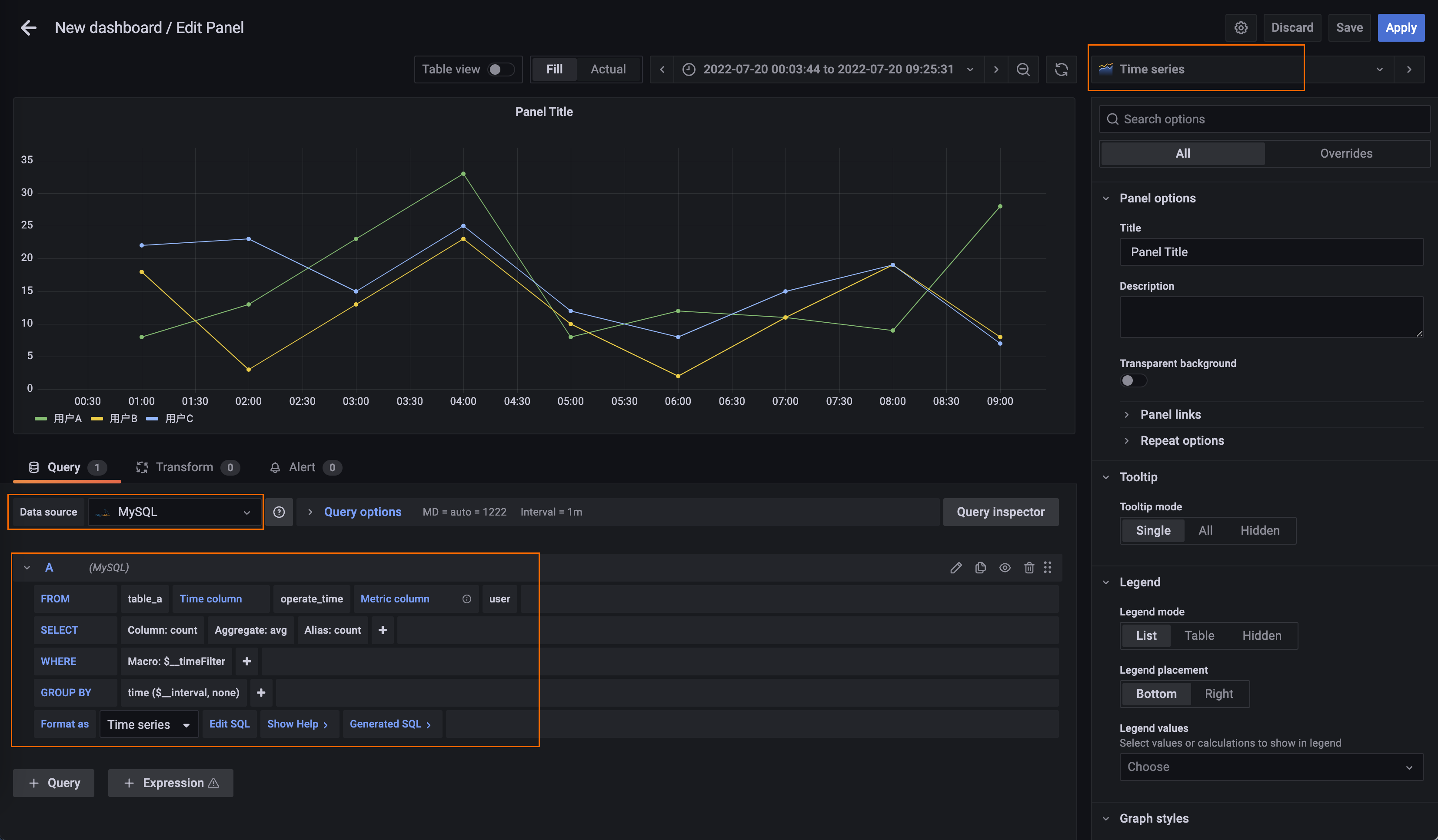
時系列グラフを作成する
ダッシュボードの右上隅にある
アイコンをクリックし、[新しいパネルを追加] をクリックします。[パネルの編集] ページの [ビジュアライゼーション] タブで、[時系列] を選択します。
[クエリ] タブで、手順 1 で追加したデータソースを選択します。
[A] 折りたたみパネルで、クエリ設定を構成します。
時間列: テーブルの時間値が表示される列。このパラメーターを operate_time に設定します。
メトリック列: メトリックが表示される列。このパラメーターを user に設定します。
SELECT: グラフに表示する追加の列と、グラフの生成に使用する関数。このパラメーターを count に設定します。
次のようにフォーマット: グラフのフォーマット方法。このパラメーターを 時系列 に設定します。

オプション。右側のパネルの [グラフスタイル] セクションで、[スタイル] パラメーターを [バー] に設定して、縦棒グラフでデータを表示します。

右上隅にある [適用] をクリックします。