Quick BI は、Alibaba の Qwen 大規模言語モデルと ChatBI の対話機能を活用して、インテリジェントアシスタント Q を強化しています。Q のコア機能である Q Builder は、Analysis Copilot と連携して、ワンクリックでのレポート生成、対話形式でのチャート作成、インテリジェントな美化、インサイトの帰属分析を提供します。これらの機能により、レポートの作成とデータ分析をより効率的に行うことができます。
このトピックでは、Q Builder の機能と推奨される使用手順について説明します。インテリジェントアシスタント Q の機能は継続的にアップグレードされています。
Q Builder は付加価値モジュールであり、別途購入が必要です。このモジュールを購入するには、当社のビジネスチームにお問い合わせください。
この機能は現在、中国 (香港) およびマレーシアリージョンでのみ利用可能です。他のリージョンでのサポートも間もなく開始される予定です。
Q Builder は、Professional および Premium エディションでのみサポートされています。Personal Edition では利用できません。
機能へのアクセス
ダッシュボードの作成 ページで、右上隅にある
アイコンをクリックして、[Q Builder] ダイアログボックスを開きます。
会話から作成
チャートの作成
インテリジェントアシスタント Q は、自然言語入力を認識し、要件に応じてチャートを作成できるため、チャートの作成が簡素化されます。チャートを作成するには、次の情報を入力する必要があります。① データセット名 ② データ分析要件。
まず、使用するデータセットを選択する必要があります。リストから選択するか、データセット名を直接入力して検索できます。

データセットを選択すると、アシスタント Q は自動的にデータセットを学習し、データセット名とデータフィールドを表示し、推奨される質問を生成します。データ探索のために推奨される質問を選択するか、分析要件を直接入力できます。たとえば、「地域別の商談の合計」と入力できます。

入力が完了したら、送信をクリックすると、アシスタント Q が自動的にデータを取得し、対応するチャートを生成します。

チャートの種類はモデルによって自動的に生成され、チャートのタイトルはデフォルトで入力した分析要件になります。これを変更するには、対話を通じて行うことができます。以下をご参照ください:
機能
機能紹介
指示説明の例
チャートタイプの変更
チャートコンポーネントのタイプを切り替える
「チャートタイプをランキングに変更してください」
「すべての横棒グラフを折れ線グラフに変更してください」
チャートタイトルの変更
コンポーネントタイトルの表示/非表示、またはチャートタイトルの内容を変更する
「コンポーネントタイトルを表示してください」
「チャートタイトルを顧客ソースチャネル分析に変更してください」
「すべてのかんばんのタイトルを非表示にしてください」
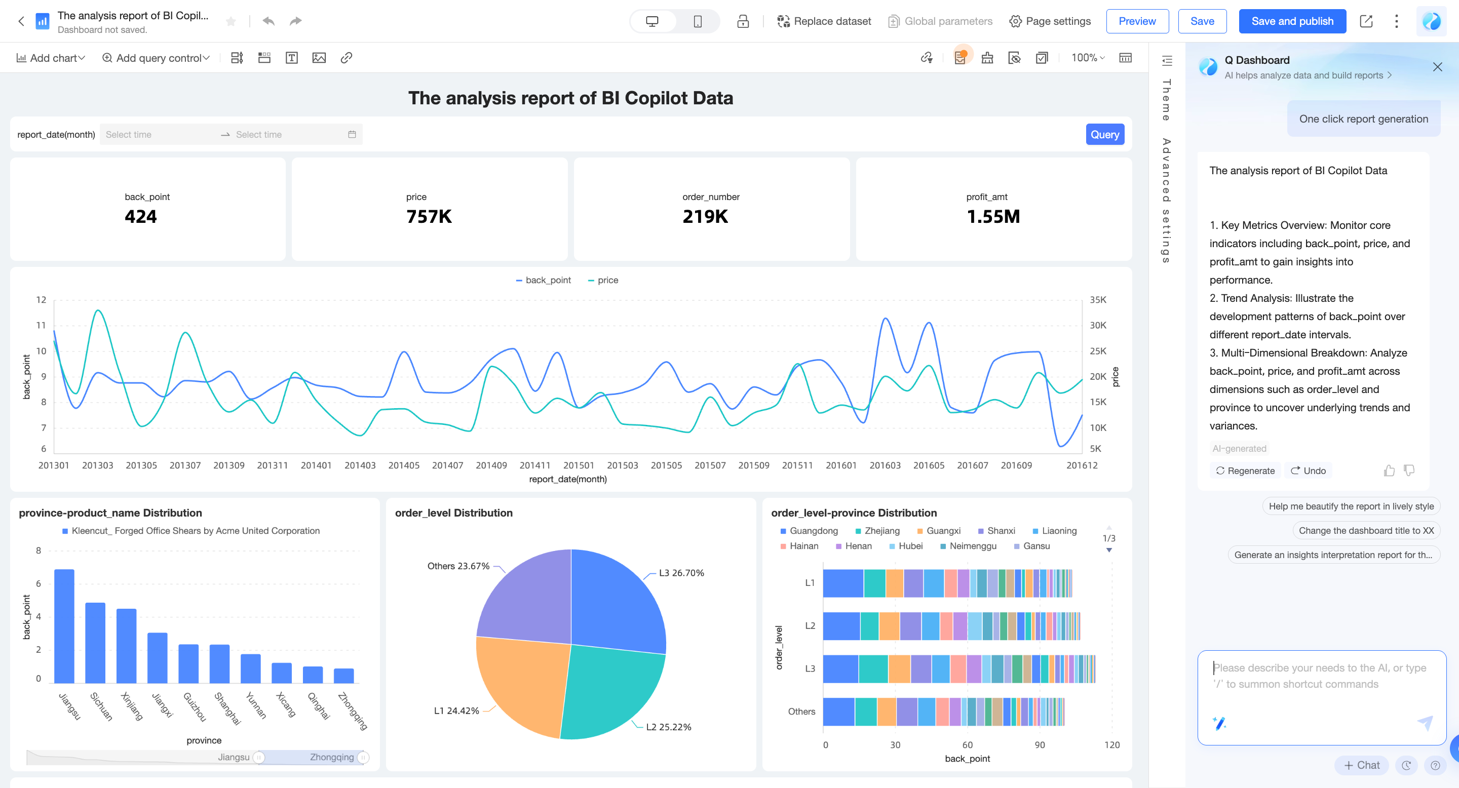
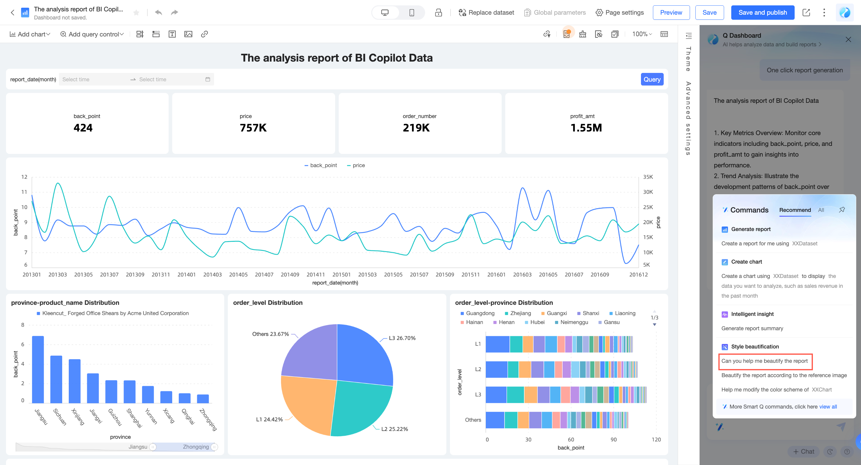
レポートの生成
個々のチャートを作成することに加えて、アシスタント Q は、保存されているデータセットに基づいてデータ探索と分析を実行し、レポートを迅速に生成することもできます。レポートを作成するには、次の情報を入力する必要があります。データセット名。
まず、使用するデータセットを選択する必要があります。リストから選択するか、データセット名を直接入力して検索できます。

選択後、送信をクリックします。Q は自動的にデータを取得し、対応するレポートを生成します。

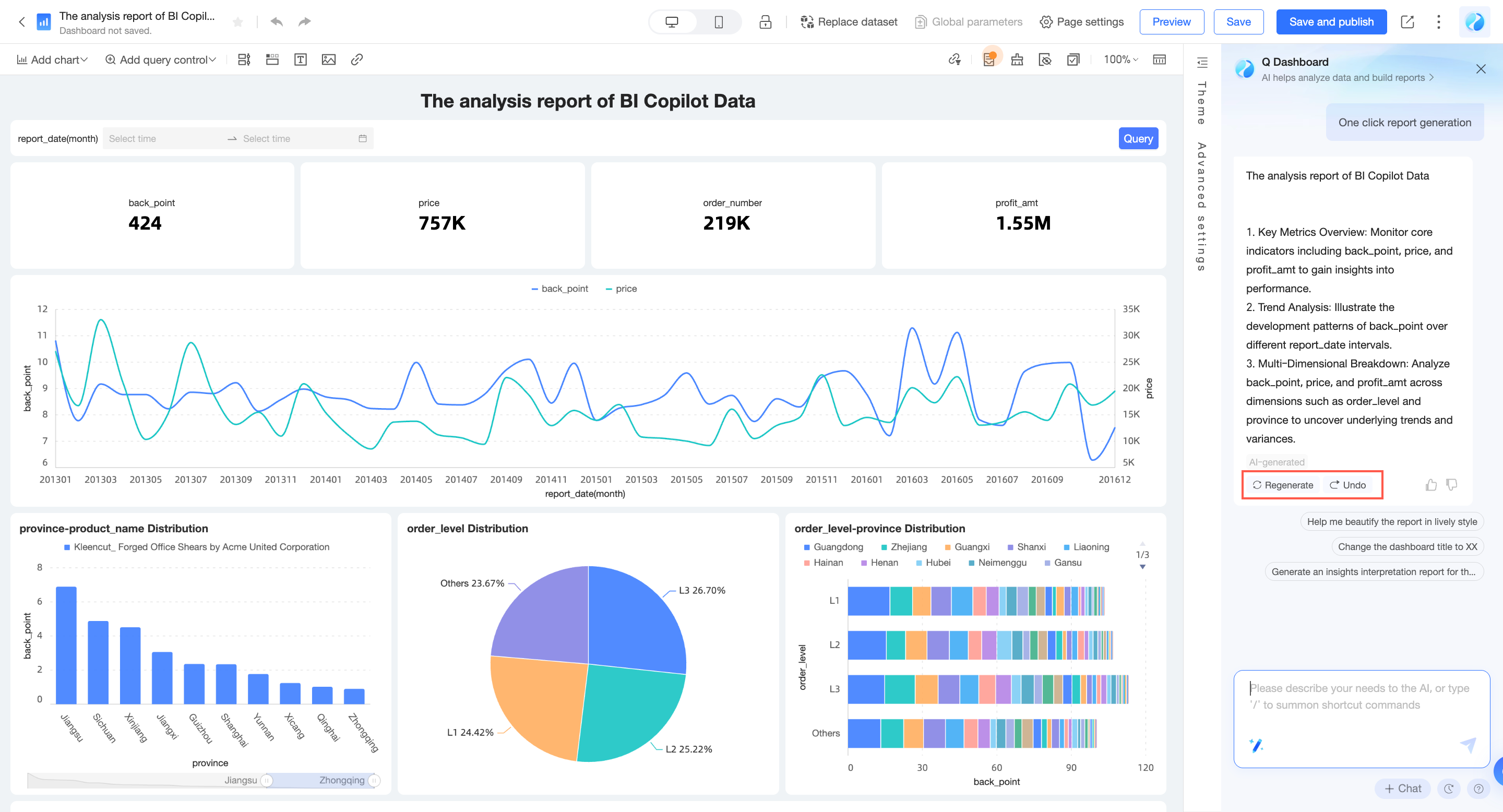
生成されたレポートに満足できない場合は、[再生成] をクリックして分析アプローチを変更するか、[取り消す] をクリックして内容を破棄できます。

入力方法
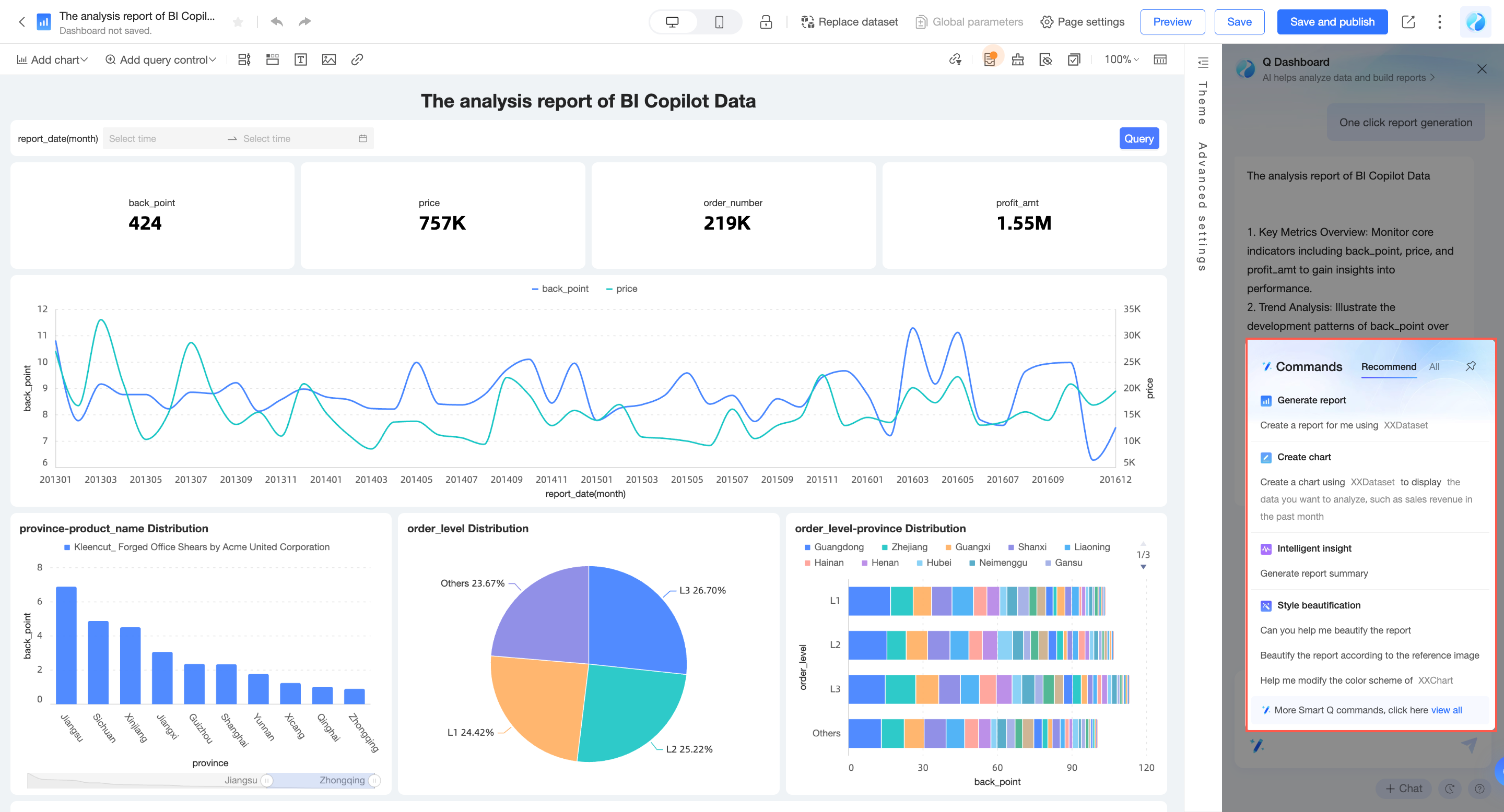
コンテンツのない新しいダッシュボードを作成する場合、アシスタント Q ダイアログボックスに必要な情報を直接入力して、コマンド操作を実行できます。

または、ダッシュボードの右側にある Q ダイアログボックスを開き、自然言語コマンドを入力してコンテンツを作成することもできます。

また、Q ダイアログボックスの [コマンドセンター] をクリックし、命令を選択して、必要な情報を入力してコンテンツを作成することもできます。

データの調整と分析
会話を通じてチャートをすばやく構成し、分析要素を追加できます。現在サポートされている範囲は次のとおりです。詳細な使用方法については、手順サポートリストをご参照ください。
チャート操作の場合は、まず編集するチャートを選択してから、アシスタント Q に手順を送信してください。
データの調整
機能 | 機能紹介 | 手順説明例 |
チャートフィールドの変更 | チャートのデータフィールドの内容を変更します | 「署名済金額を売上金額に置き換えてください」" |
フィールド表示名の変更 | データフィールドの内容を変更せずに、現在のチャートのフィールドの表示名を変更します | 「連絡方法数の名前をリード数に変更してください」 |
フィールド説明の追加 | データフィールドの内容を変更せずに、現在のチャートのフィールドの説明情報を変更します | 「ビジネスリード数に説明を追加してください。説明の内容はフォローアップする有効なビジネスチャンスの数です」 |
フィールドサフィックスの追加 | フィールドにサフィックス情報を追加します。一般的に、メトリック単位を追加するために使用されます | 「接尾辞 $ を 署名済み金額 に追加してください」 |
フィールド集計方法の変更 | フィールドの統計方法を変更します | 「ビジネスリード数の計算方法を重複を除くカウントに変更してください」 |
フィールドソートの変更 | 必要な順序に従ってデータを並べ替えます | 「売上数量を降順で表示するように設定してください」 「すべての円グラフのフィールドを降順に設定してください」 |
データ形式の変更 | 表示要件に応じてデータ形式を変更します | 「データ表示形式を整数に設定してください」 「すべてのチャートのデータ表示形式を小数点以下 2 桁に設定してください」 |
前年比または前月比の比較を追加 | 前年比または前月比の比較データを表示して、データの変化を観察します | 「前年比フィールドを追加してください」 「売上数量フィールドに基づいて前月比フィールドを追加してください」 |
合計の追加 | データの集計値を表示します | 「合計をオンにしてください」 「すべての円グラフの合計を表示してください」 |
小計の追加 | 異なるカテゴリの小計データを表示します | 「小計をオンにして、チャネル別に集計してください」 |
目標の追加 | KPI の目標を追加して進捗状況を表示します | 「10 万の目標を追加してください」 「売上金額の目標値を10 万に設定してください」 |
複合チャートフィールド表示スタイルの変更 | フィールドの表示スタイルを変更します。折れ線、棒、面を切り替えることができます | 「成長率フィールドを折れ線タイプとして表示するように変更してください」 |
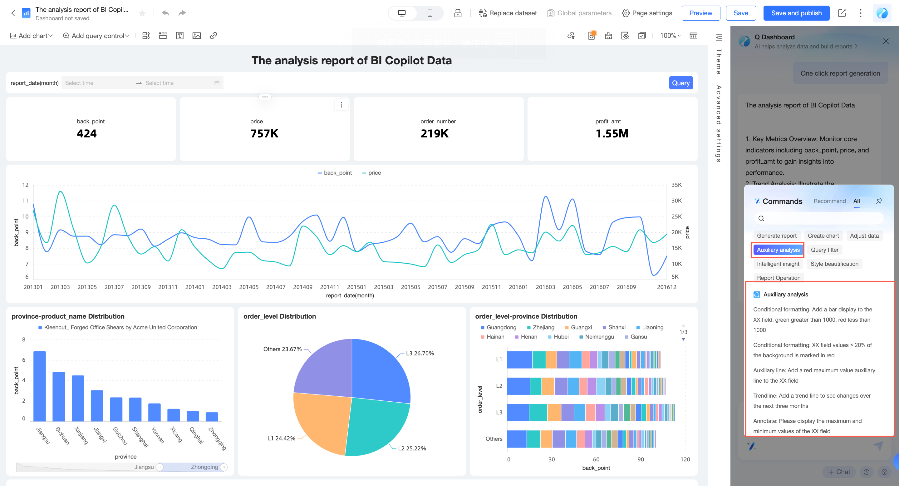
補助分析
インテリジェントアシスタント Q ダイアログボックスに関連する手順を直接入力するか、コマンドセンターで補助分析を選択して入力できます。

機能 | 機能紹介 | 手順説明例 |
条件付き書式 | データ範囲を設定して異常データをハイライト表示し、ビジネスの異常をすばやく発見します | 「売上金額が 1000 を超えるデータを赤色でマークしてください」 「前年比が 30% 以下の場合、緑色でマークしてください」 |
「売上金額フィールドにバー表示を追加してください。1000 を超える場合は緑色、1000 未満の場合は赤色」 「売上金額フィールドの値が<20%の場合は、バックグラウンドを赤色でマークしてください」 | ||
補助線 | 現在のメジャー値と参照値の差を表示します | 「平均補助線を追加してください」 「売上金額フィールドに赤色の最大値補助線を追加してください」 |
トレンドライン | データの全体的な発展傾向を予測します | 「トレンドラインを追加して、今後 3 か月間の変化を確認してください」 「売上金額フィールドに黄色のトレンドラインを追加してください」 |
極値 | 最大値/最小値を表示して、データの極端な分布を理解します。 | 「境界値を確認したい」 「売上金額の最大値と最小値を表示してください」 |
注釈 | データ範囲を設定してフォーカスされたデータコンテンツをハイライト表示し、データ分布を把握します | 「売上金額フィールドの最大値と最小値を表示してください」 「売上金額フィールドの 10 万から 15 万の間をハイライトしてください」 |
自動フィルターの相互作用 | 有効にすると、ダッシュボード内の同じデータセットにあるすべてのチャートが自動的に相互に関連付けられます。 | 「チャートの自動フィルターの相互作用をオンにしてください」 「自動フィルターの相互作用をオフにしてください」 |
フィルターバーの作成
機能 | 機能紹介 | 指示記述の例 |
フィルターバーの作成 | 特定の条件でデータをフィルターして分析するためのクエリコントロールを追加します レポート全体または単一のチャートに基づいてクエリを追加できます | 「レポートに、test データセットに基づいて 2023 年のデータをクエリするためのフィルターバーを追加」 |
「レポートに、test データセットに基づいて各チャンネルのデータをクエリするためのフィルターバーを追加」 | ||
(タブを 1 つ選択) 「test データセットに基づいて 2023 年 1 月から 10 月までのデータをクエリするためのフィルターバーを追加」 | ||
(チャートを 1 つ選択) 「各チャンネルのデータをクエリするためのフィルターバーを追加」 | ||
(チャートを 1 つ選択) 「華東リージョンのデータをフィルター」 | ||
フィルターバーを上部に固定 | フィルターバーを上部に固定したままにする | 「フィルターバーをレポートの上部に固定」 |
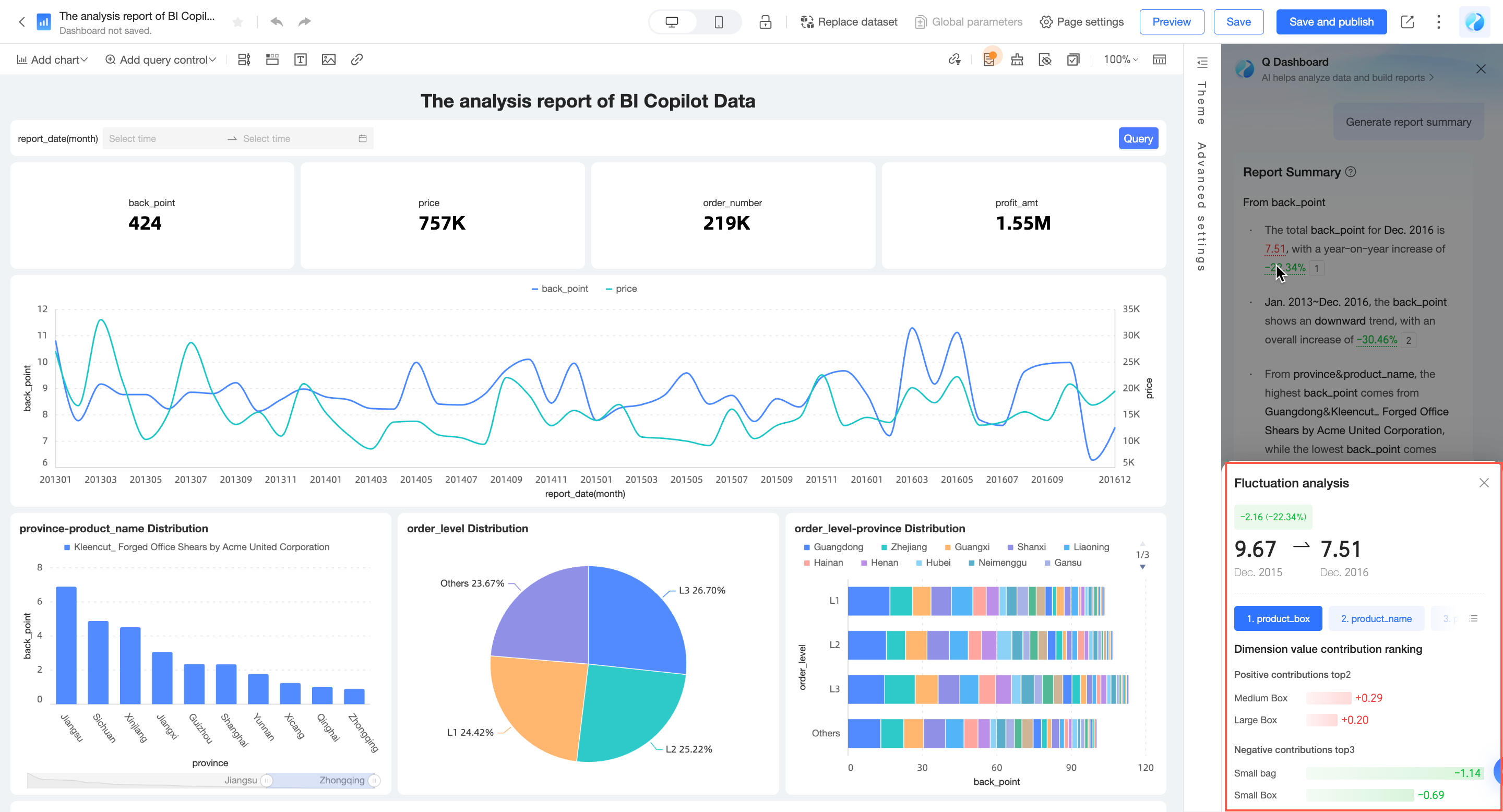
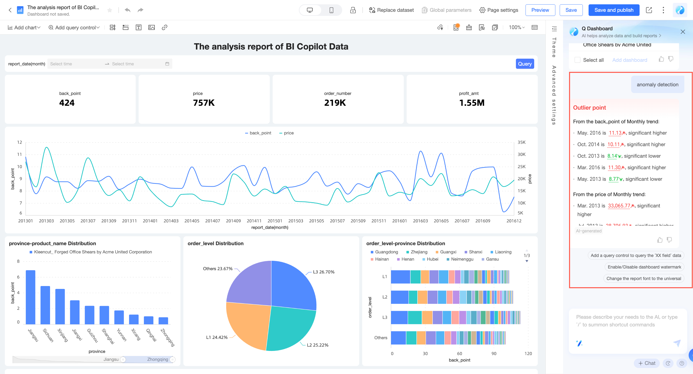
データの変動を発見する
インテリジェントアシスタント Q は、レポート サマリーを自動的に生成し、変動の原因を分析し、異常を検出し、属性を提供することで、データの変化をすばやく発見するのに役立ちます。
Q に「サマリーを生成してください」と依頼するか、[コマンドセンター] の [インテリジェントインサイト] > [レポートのサマリーを生成してください] をクリックします。

前年比または前月比のデータをクリックして、変動の原因を表示します。

「異常検出」と入力して、レポートの異常を自動的に検出して表示します。

レポートスタイルの装飾
ワンクリック インテリジェント装飾
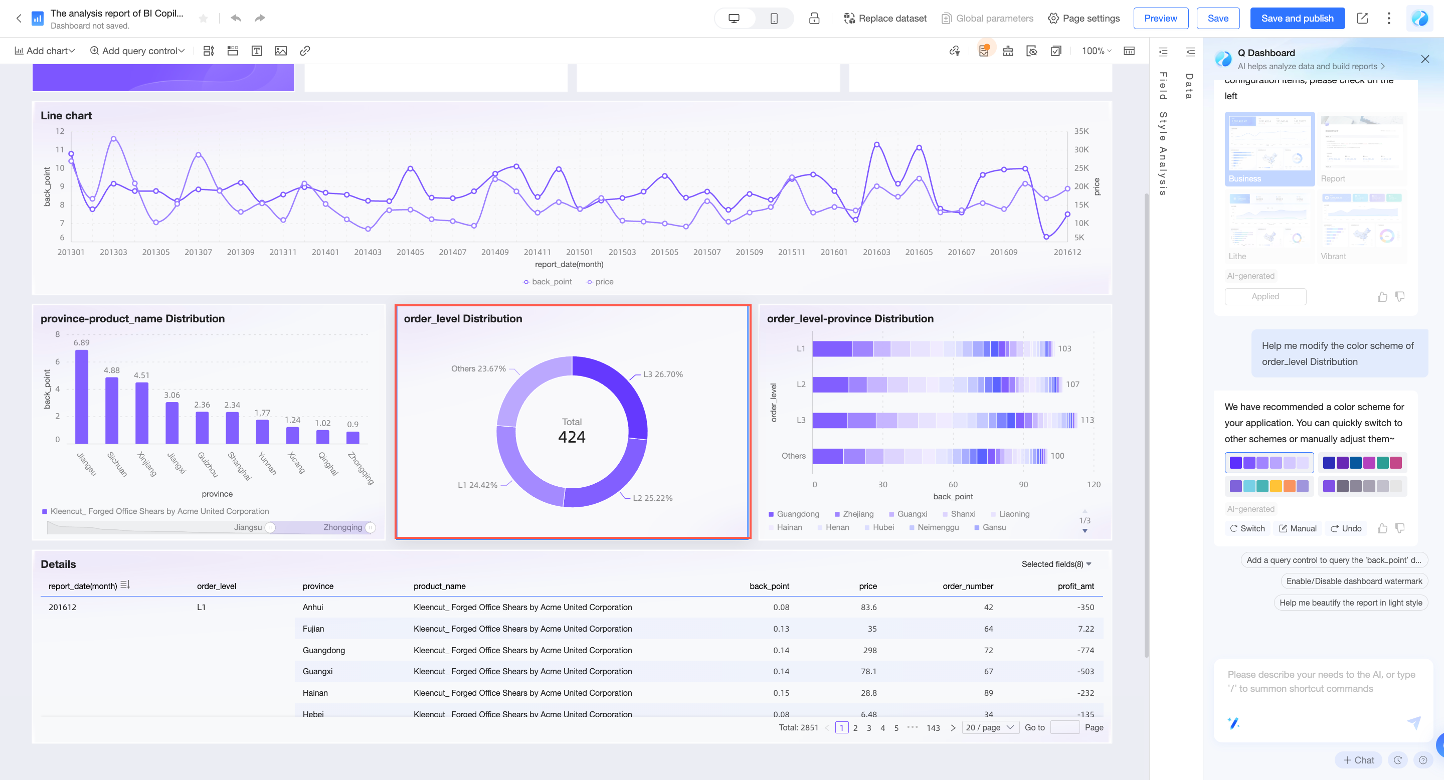
インテリジェントアシスタント Q は、レポートスタイルを自動的に装飾できます。組み込みスタイルを選択するか、会社のロゴをアップロードして、レポート装飾のブランドカラーを参照できます。プロのデザイナーは必要なく、美しいレポートスタイルをすばやく構築できます。
組み込みスタイルの選択: Q に「レポートを美化してください」と依頼するか、[コマンドセンター] の [スタイル美化] > [レポートを美化してください] をクリックします。

企業ブランディングに基づくレポートの美化: [コマンドセンター] の [インテリジェント美化] > [参照画像に基づいてレポートを美化] をクリックし、画像をアップロードして、レポートの調整を完了します。

単一チャートの配色の美化: [コマンドセンター] の [インテリジェント美化] > [XX チャートの配色を変更してください] をクリックし、美化するチャートを選択します。


装飾効果に満足できない場合は、[取り消し] をクリックして変更を破棄するか、[装飾効果を調整] をクリックして必要なスタイルをカスタマイズできます。
会話を通じてスタイルをすばやく調整する
会話を通じてチャート/レポートスタイルをすばやく変更できます。現在サポートされている範囲は次のとおりです。詳細な使用方法については、手順サポートリストをご参照ください。
機能がチャートレベルにある場合は、まず構成するチャートコンポーネントを選択してから、アシスタント Q に手順を送信してください。
機能 | 機能紹介 | 指示記述の例 |
レポートテーマの編集 | ダッシュボードのテーマスタイルの編集 | 「ダッシュボードのスタイルをミニマリスト風にしてください」 |
レポートの背景色の編集 | ダッシュボードの背景色の編集 | 「ダッシュボードの背景をライトブルーに設定してください」 |
レポートのチャート間隔の編集 | ダッシュボードのチャート間隔の編集 | 「チャートの間隔を広くしてください」 |
レポートのフォントタイプの編集 | ダッシュボードのフォントタイプの編集 | 「ダッシュボードのフォントを宋体に設定してください」 |
コンポーネントの背景色の編集 | コンポーネントの背景色を編集します | 「カードの背景を赤に設定してください」 「すべての折れ線グラフの背景を青に設定してください」 |
コンポーネントの視覚要素の色の編集 | 折れ線グラフの線の色など、コンポーネントの視覚要素の色を編集します | 「顧客ソースチャネル分析チャートの配色を変更してください」 |
データラベルのオン/オフ | データラベルをオンまたはオフにします | 「データラベルをオンにしてください」 「すべての折れ線グラフのデータラベルを非表示にしてください」 |
線の表示タイプの切り替え | 線の表示タイプを切り替えます。直線/曲線に切り替え可能です | 「線のタイプを曲線に切り替えてください」 「すべての折れ線グラフの線のタイプを直線に変更してください」 |
横棒グラフの列幅の編集 | 横棒グラフの列幅を編集します | 「列幅を 50% に設定してください」 「列幅を広くしてください」 「すべての横棒グラフの列幅を狭くしてください」 |
テーブルの序数カラムのオン/オフ | テーブルの序数カラムをオンまたはオフにします | 「序数カラムをオンにしてください」 「すべてのクロステーブルの序数カラムを表示してください」 |
フィールドの配置の編集 | 水平方向と垂直方向の配置を含む、フィールドの配置を編集します | 「売上高フィールドを中央揃えに設定してください」 |
テーブルヘッダーの表示/非表示 | テーブルヘッダー情報を表示または非表示にします | 「テーブルヘッダーを非表示にしてください」 「すべてのクロステーブルのテーブルヘッダーを表示してください」 |
テーブルヘッダーのフォントスタイルの編集 | テーブルヘッダーのフォントスタイルを編集します | 「テーブルヘッダーのフォントを赤色の太字に設定してください」 「すべてのクロステーブルのテーブルヘッダーのフォントサイズを 24px に設定してください」 |
レポートの公開と共有
公開
レポートが作成された後、Q に「レポートを公開してください」と依頼して、ワンクリックでレポートを公開できます。

共有
インテリジェントアシスタント Q に「レポートを共有してください」と言うと、レポートを共有することもできます。

その他の関連操作
会話を通じてレポート関連の操作をすばやく完了できます。現在サポートされている範囲は次のとおりです。詳細な使用方法については、手順サポートリストをご参照ください。
機能
機能紹介
指示の説明例
ウォーターマークのオン/オフ
ダッシュボードのウォーターマークをオンまたはオフにします (注: 組織のデータベース権限によって制限されます)
「ウォーターマークをオフにしてください」
「ウォーターマークを表示したい」
編集/プレビューモードの切り替え
ダッシュボードの状態を素早く切り替えます
「編集モードに切り替えてください」
「プレビューモードに切り替えてください」
ダッシュボードの保存
ダッシュボードのコンテンツを保存します
「ダッシュボードを保存してください」
「ダッシュボードを保存して、売上統計分析という名前を付けてください」
ダッシュボードの公開
ダッシュボードを公開します。公開後、訪問者はダッシュボードのコンテンツを閲覧できます
「これを公開してください」
ダッシュボードの共有
ダッシュボードを他のユーザーと共有します
「レポートを共有」
「ダッシュボードを DingTalk に共有してください」
Q Builder モデルはマルチターン対話をサポートしており、文脈情報を自動的に関連付けて意図を認識できます。
新しい会話を開始する場合は、パネルの右下隅にある [新しいセッション] をクリックします。このとき、コンテキストメモリも同時にクリアされます。