メトリック関係図は、Quick BI におけるメトリックベースの可視化コンポーネントであり、メトリックのグループ間の数学的関係を示します。特に、デュポン分析のような古典的なモデルを構築・表示する際のメトリック分解に役立ちます。このチャートは、トップレベルのコアメトリックが、数式を通じて複数の基になるメトリックからどのように計算され、影響を受けるかを明確に示します。
チャートの概要
利用シーン
デュポン分析でメトリックを分解する際に、このチャートを使用します。
主な利点
計算機能:高度な計算、期間比較、条件付き書式をサポートします。
可視化の例

制限事項
前提条件:ダッシュボードを作成済みである必要があります。詳細については、「ダッシュボードの作成」をご参照ください。
フィールド設定の制限
トップ指標/メジャー:関係図全体の開始点および最終的な分析対象として、コアメジャーフィールドを 1 つ選択します。
分解指標/メジャー:計算式を構築するために、複数のメジャーフィールドを選択します。これらは、トップレベルの指標を計算するために使用される基礎的または中間的なメトリックとして機能します。
比較日付/ディメンション (オプション):日付タイプのディメンションフィールドを 1 つ選択します。このフィールドを追加すると、後で期間比較 (セカンダリメトリック) 機能が有効になります。
コア設定要件:[メトリック分解関係の編集] ボタンをクリックし、メトリック間の計算ロジックを定義するために数式を手動で入力する必要があります。数式が定義されていない場合、チャートは分解関係を正しく表示できません。
操作手順
チャートフィールドの設定
データパネル
[フィールド] タブで、必要なディメンションとメジャーフィールドを選択します。
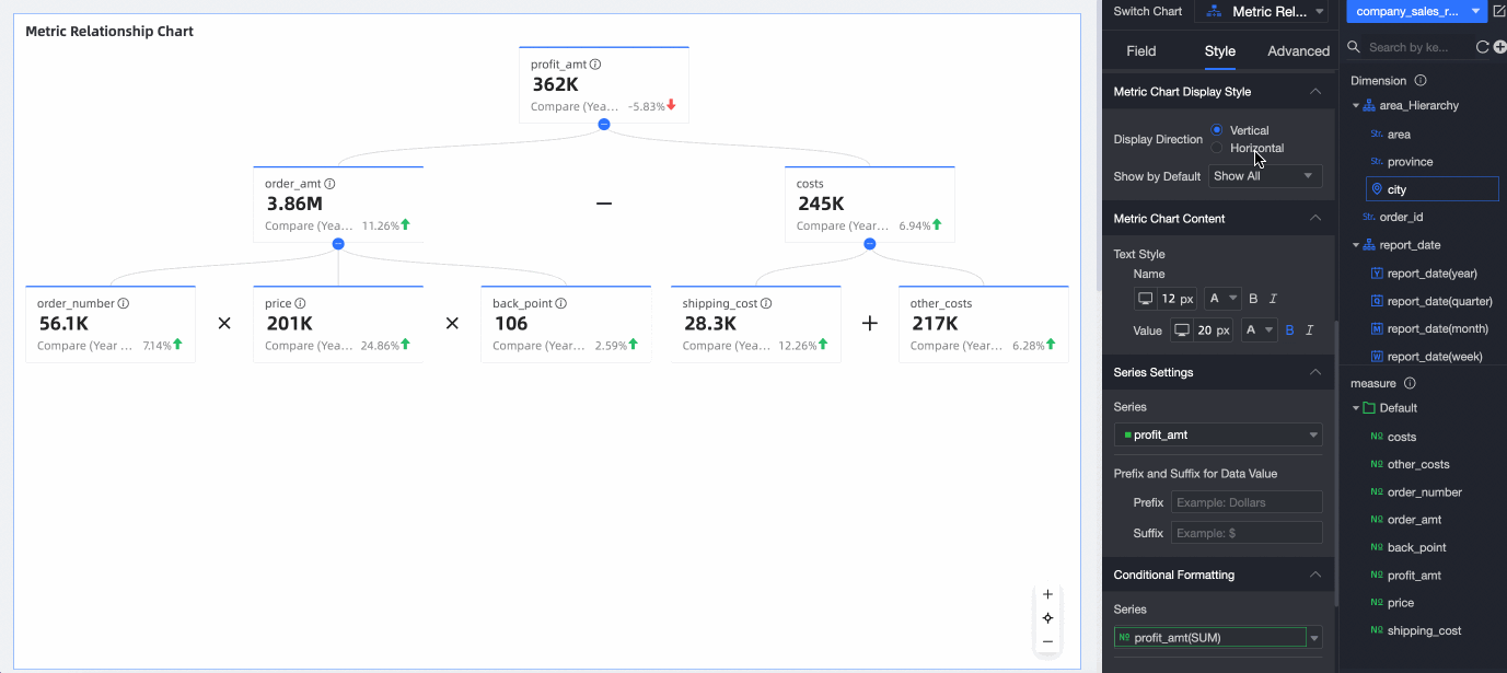
メジャーリストで [利益額] を見つけ、ダブルクリックするか、[トップ指標/メジャー] エリアにドラッグします。
メジャーリストで [注文額]、[送料]、[コスト]、[その他のコスト]、[注文数量]、[単価]、[割引率] を見つけ、ダブルクリックするか、[分解指標/メジャー] エリアにドラッグします。
[メトリック分解関係の編集] をクリックして、構成インターフェイスを開きます。
[分岐行の式] フィールドに式を入力して、チャートをリアルタイムで生成します。

複数のメトリックを分解するには、分解したいフィールドをクリックして式を入力します。例えば、[注文額] をクリックし、[注文数量]*[単価]*[割引率] と入力して分解を完了します。
説明@ を入力するとメトリックを素早く追加でき、キーボードで +、-、*、/、( ) を入力できます。
例:売上実績 = 平均注文額 * 顧客数
[保存して編集を終了] をクリックします。システムが自動的にチャートを更新します。

ディメンションリストで [注文日 (年)] フィールドを見つけ、ダブルクリックするか、[比較日付/ディメンション] エリアにドラッグして、期間比較を有効にします。

メトリックのデフォルト値として、[最新日のデータ] または [期間集計データ] を選択できます。

データを更新した後、[詳細設定] タブに移動して、期間比較の詳細を設定します。
[更新] をクリックします。システムが自動的にチャートを更新します。
(オプション) 特定の都市のデータのみを表示するには、フィルターを設定して目的のデータのみを含めます。

自動更新
有効にすると、システムはチャートデータを自動的に更新します。例えば、このオプションを選択し、間隔を 5 分に設定すると、チャートデータは 5 分ごとに更新されます。
チャートスタイルの設定
以下のセクションでは、メトリック関係図に固有のスタイル設定について説明します。一般的なチャートのスタイル設定オプションについては、「チャートタイトルの設定」をご参照ください。
メトリックブロックスタイル
[メトリックブロックスタイル] で、[表示方向] と [デフォルトの展開] を設定します。
設定項目 | 説明 |
表示方向 | [縦向き] と [横向き] をサポートします。 |
デフォルトの展開 | オプションには、[すべて展開]、[すべて折りたたむ]、[レベル N まで展開] があります。N は現在の関係レベルに対応します。 |
メトリックコンテンツ
[メトリックコンテンツ] で、[名前] と [値] のテキストスタイルを設定します。
系列設定
[系列設定] で、[系列の選択] と [メトリック値のプレフィックス/サフィックス] を設定します。
設定項目 | 説明 |
系列の選択 | [トップ指標/メジャー] および [分解指標/メジャー] エリアに追加されたメジャー項目を設定します。 |
メトリック値のプレフィックス/サフィックス | チャートに表示されるメトリック値のプレフィックスとサフィックスを設定します。 |
条件付き書式
[条件付き書式] で、フィールドの条件付き書式を設定します。

設定項目 | 説明 |
フィールドの選択 | 条件付き書式を適用するメジャーフィールドを選択します。[指標/メジャー] エリアに追加されたすべてのメジャーが選択可能です。 スタイルを設定した後、特定の条件付き書式が不要になった場合は、フィールドパネルの右下隅にある [書式の一括クリア] をクリックします。選択リストで削除する書式を選択し、[OK] をクリックして確定します。 |
クイックスタイル | システムが提供するスタイルから選択して、現在のメジャーフィールドのマーカーアイコンやフォントカラーを設定します。
|
カスタムスタイル | クイックスタイル以外に、必要に応じて現在のメジャーフィールドにカスタムスタイルを設定できます。
|
スタイルの同期先 | 現在の条件付き書式を他のメジャー指標に適用します。 |
チャート分析の設定
データインタラクション
設定項目 | 説明 |
ナビゲーション | ナビゲーションには、プロダクト内パラメーターナビゲーション、ページ内コンポーネントナビゲーション、外部リンクの 3 つのメソッドがあります。ナビゲーションアイコンも設定できます。 詳細については、「ナビゲーション」をご参照ください。
|
セカンダリメトリック
[セカンダリメトリック] が有効な場合、以下を設定できます。

設定項目 | 説明 |
比較メトリックの選択 | セカンダリメトリック比較を設定したいメジャーフィールドを選択します。 |
セカンダリメトリックの内容 | セカンダリメトリック比較の具体的な内容を設定します。[比較日付/ディメンション] で設定された日付フィールドの粒度に基づいて、システムは自動的に期間比較オプションを生成します。例えば、日付フィールドが日単位の粒度である場合、オプションには日次比較、週次比較、月次比較が含まれます。[比較日付/ディメンション] に日付フィールドが設定されていない場合は、手動でセカンダリメトリックフィールドを追加する必要があります。 以下の操作が可能です。
|
他の比較メトリックに設定を同期 | 現在のセカンダリメトリック設定を適用する他のメジャーフィールドを選択します。 |
セカンダリメトリックのフォントスタイル設定 | [名前] と [値] のテキストスタイルを設定します。 |
よくある質問
1. メトリック関係図とメトリック分解ツリーの主な違いは何ですか?
回答:どちらもメトリックを分解しますが、方法が異なります。メトリック関係図は、手動で定義された数式に基づいて計算と構成の関係を表示し、計算ロジックを重視します。これはデュポン分析などのモデルで一般的に使用されます。一方、メトリック分解ツリーは、メトリックをディメンションで分解し、レイヤーごとにドリルダウンして、さまざまなディメンションメンバーが全体にどのように貢献し、その割合を示しているかを表示します。これはディメンションによるセグメンテーションを重視します。
2. メトリック間の計算関係を定義するにはどうすればよいですか? 例えば、A = B × C のような場合です。
回答:[フィールド] 設定タブで、メジャー A、B、C をそれぞれのエリアに追加し (通常、A はトップに、B と C は分解エリアに配置します)、次に [メジャー分解関係の編集] ボタンをクリックします。表示されるダイアログボックスで、メジャー A のノードを見つけ (トップレベルのメジャーの場合は上部の入力ボックスを使用します)、式 [B]*[C] を入力します。注意:メジャー名を囲むには角括弧 ([ ]) を使用する必要があります。
3. 各メトリックの前年比 (YoY) と前月比 (MoM) の変化を表示するにはどうすればよいですか?
回答:まず、[フィールド] タブの [比較日付/ディメンション] エリアに、年月情報を含む日付ディメンションフィールドが追加されていることを確認します。次に、[分析] 設定タブに切り替え、[セカンダリメトリック] 設定を見つけて有効にします。[セカンダリメトリックの内容] で、システムが生成した [前月比] および [前月比成長率] オプション (利用可能な場合) にチェックを入れます。カスタム計算の場合は、[フィールドの追加] をクリックして設定します。
4. チャートが表示されない、または関係が正しく表示されません。何が問題でしょうか?
回答:最も一般的な原因は、メトリック分解関係が正しくないか、欠落していることです。[メトリック分解関係の編集] ボタンをクリックし、分解が必要なすべてのメトリックに正しい計算式が入力されていることを確認してください。また、計算に関与するすべての基になるメトリックが [分解指標/メジャー] エリアに追加されていることも確認してください。





以下を設定します。
以下を設定します。


