PolarDB for PostgreSQL のクイック診断には、Database Autonomy Service (DAS) の一部の機能が統合されています。クイック診断のストレージ分析機能を使用すると、クラスター ストレージの全体的な使用状況、ストレージ容量が不足するまでの残り日数、および個々のテーブルのストレージ使用状況と異常を確認できます。
使用上の注意
ストレージ分析機能では、最大 20,000 件のテーブルを分析できます。
手順
[PolarDB コンソール] にログインし、クラスターがデプロイされているリージョンを選択して、[クラスター] リストのクラスター ID をクリックし、基本情報ページに移動します。
左側のナビゲーション ウィンドウで、 を選択します。
[ストレージ分析] タブをクリックします。
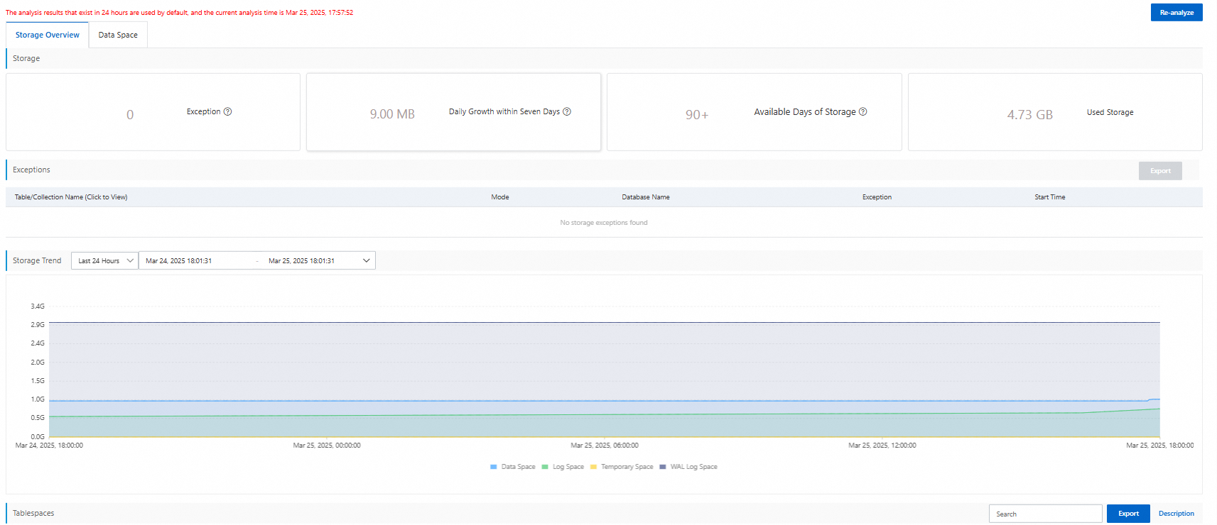
[ストレージ分析] ページで、次の情報を確認できます。
[ストレージ概要] タブをクリックします。クラスター ストレージの全体的なステータスと使用状況の傾向を確認できます。

[データ領域] タブをクリックします。個々のデータベースと個々のテーブルのストレージ使用状況を確認できます。テーブル名をクリックすると、テーブルのフィールドとインデックスを表示できます。
