トレース分析コンソールのアプリケーションのトレース分析ページでは、トレースのさまざまな監視メトリクスの分析チャート、トレースリスト、アプリケーショントポロジ、および集約トレースのテーブルを表示できます。
手順
Managed Service for OpenTelemetry consoleにログインします。左側のナビゲーションペインで、アプリケーションをクリックします。
アプリケーションページで、上部のナビゲーションバーでリージョンを選択し、アプリケーションの名前をクリックします。
左側のナビゲーションペインで、トレース分析をクリックします。

リアルタイムの全データ分析機能を有効にする
スパンデータのサンプリング比率を指定した後、リアルタイムの全データ分析機能を有効にして、サンプリングされた完全なデータをリアルタイムで分析できます。分析結果には、関連するトレースの詳細情報が表示されます。
サンプリング比率を指定していない場合、またはサンプリング比率を100%に設定している場合、この機能を有効にすると、Alibaba Cloudアカウント内で収集されたすべてのスパンデータがコンソールに表示されます。
トレース分析ページで、右上隅にあるリアルタイムの全分析を有効にするをクリックします。
必要に応じて時間範囲を選択します。
時間範囲を選択すると、トレース分析ページに、指定した時間範囲でサンプリングされた完全なデータが表示され、データがリアルタイムで更新されます。
トレースをフィルタリングする
トレース分析ページで、右上隅にある、トレースのフィルタリングに使用する定義済みまたはカスタムの時間範囲を選択します。
トレース分析ページの上部にある検索ボックスをクリックします。表示されるドロップダウンリストで、必要に応じて次の操作を実行し、検索をクリックします。
消費時間パラメーターの横にある[最小]フィールドと[最大]フィールドに値を入力して、指定した値の範囲内の期間のトレースに関する情報をクエリします。
例外を選択して、例外トレースに関する情報をクエリします。
必要に応じてスパン名、マシン/IP、およびラベル(タグ)パラメーターを設定して、指定したフィルター条件を満たすトレースに関する情報をクエリします。フィルター条件を指定するたびに、複数のスパン名、サーバー、IPアドレス、およびタグを指定できます。
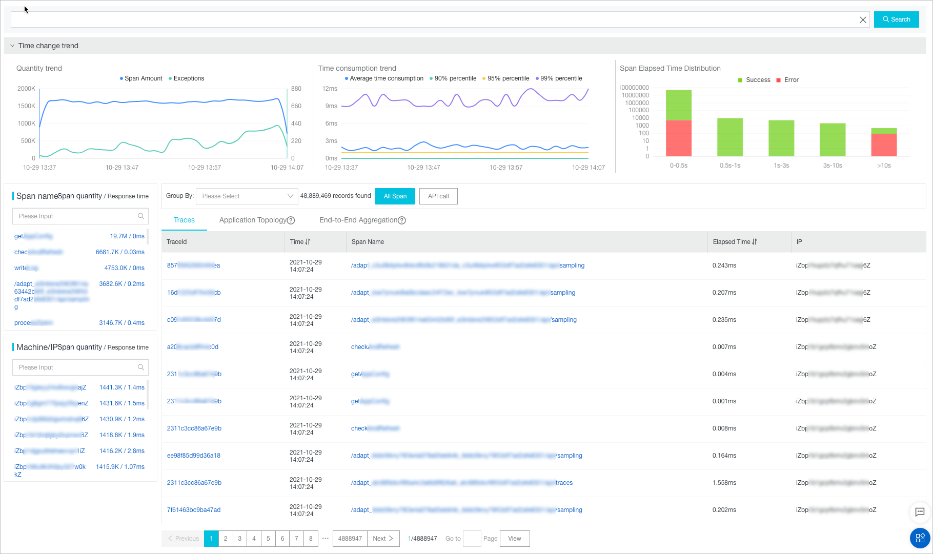
分析チャートを表示する
時間変化トレンドセクションには、3つの分析チャートが表示されます。チャートは、スパンの総数と例外スパンの数、スパンの期間のトレンド、およびスパンの期間分布のトレンドを示しています。

時間変化トレンドセクションで、必要に応じて次の操作を実行します。
ポインターをチャートの上に移動して、詳細な統計情報を表示します。
時間範囲を選択して、指定した時間範囲の統計情報を表示します。
凡例をクリックして、データの表示と非表示を切り替えます。
リスト内のスパンとサーバーを表示する
スパン名リストとマシン/IPリストには、Alibaba Cloudアカウント内のすべてのスパンとサーバーが表示されます。

スパン名リストまたはマシン/IPリストで、必要に応じて次の操作を実行します。
リストの検索ボックスにキーワードを入力し、検索アイコンをクリックして、スパンまたはサーバーを検索します。
リストの右上隅にあるスパン数または応答時間をクリックして、スパンの数または期間に基づいてリストの項目を降順にソートします。
スパンの名前またはサーバーのIPアドレスをクリックして、名前またはIPアドレスをフィルター条件として使用します。
フィールド別にトレースをグループ化する
トレース分析ページで、グループ化ドロップダウンリストからフィールドを選択します。
右側にあるすべてのスパンまたはAPI呼び出しをクリックします。
[すべてのスパン]をクリックすると、すべてのスパンに対して選択したフィールドに基づいてトレースがグループ化されます。
[API呼び出し]をクリックすると、最初のスパンに対して選択したフィールドに基づいてトレースがグループ化されます。
フィールド名をクリックして、関連するトレースを表示できます。
[トレース]タブの情報を表示する
トレースタブには、各トレースのID、開始時刻、スパン名、期間、およびサーバーのIPアドレスが表示されます。

トレースタブで、必要に応じて次の操作を実行します。
トレースのIDをクリックして、トレースのウォーターフォールチャートを表示します。詳細については、トレースのウォーターフォールチャートを表示するを参照してください。
ポインターをスパンの名前に移動して、スパンに関する情報(期間、開始時刻、タグ、ログイベントなど)を表示します。
アプリケーショントポロジを表示する
[アプリケーショントポロジ]タブでは、現在のアプリケーションと他のアプリケーション間の依存関係を表示するアプリケーショントポロジを表示できます。また、アプリケーション間のリクエストの割合、呼び出し乗数、および期間比を表示することもできます。最適なパフォーマンスを得るために、アプリケーショントポロジ機能は、現在のアプリケーションに対して最大5,000トレースのリクエストデータを集約できます。

リクエストの割合は、アプリケーションAがアプリケーションBを呼び出すときに関係するリクエストの数を、アプリケーションAが受信したリクエストの総数で割ることによって計算されます。たとえば、アプリケーションAは100個のリクエストを受信しますが、アプリケーションAがアプリケーションBを呼び出すときには90個のリクエストのみが関係します。この場合、AからBへのリクエストの割合は90%です。アプリケーションAはIFステートメントに基づいてすべてのリクエストをフィルタリングする可能性があるため、一部のリクエストはアプリケーションBに送信されます。
呼び出し乗数は、アプリケーションAがアプリケーションBを呼び出すときに関係するスパンの数を、アプリケーションAが受信したスパンの総数で割ることによって計算されます。たとえば、アプリケーションAは100個のスパンを受信し、アプリケーションAがアプリケーションBを呼び出すときには300個のスパンが関係します。この場合、AからBへの呼び出し乗数は3です。AからBへの依存関係が90%/3xとマークされている場合、アプリケーションAのリクエストの90%がアプリケーションBの呼び出しに送信され、アプリケーションAは平均してアプリケーションBを3回呼び出します。
トレース集約の詳細
[エンドツーエンド集約]タブは、スパン名とアプリケーション名に基づいてトレースを集約します。最適なパフォーマンスを得るために、エンドツーエンド集約機能は、現在のアプリケーションに対して最大5,000トレースのリクエストデータを集約できます。

リクエスト数/リクエストの割合:リクエストの割合は、現在のスパンのリクエスト数の合計リクエスト数に対する比率です。たとえば、合計リクエスト数が100で、リクエストの割合が10%の場合、10個のリクエストが現在のスパンの呼び出しに送信されます。リクエストの割合は、現在のスパンのリクエスト数を合計リクエスト数で割ることによって計算されます。
スパン量/リクエスト乗数:リクエスト乗数は、各リクエストが現在のスパンを平均で何回呼び出すかを示します。たとえば、1.5xは、各リクエストが現在のスパンを平均で1.5回呼び出すことを示します。リクエスト乗数は、スパン数をスパンのリクエスト数で割ることによって計算されます。
平均自己経過時間/割合:スパンの平均排他期間には、子スパンの平均期間は含まれません。たとえば、スパンBはスパンAの子スパンです。スパンAの期間が10ミリ秒、スパンBの期間が8ミリ秒の場合、スパンAの排他期間は2ミリ秒です。スパンの排他期間は、スパンの期間から子スパンの期間の合計を差し引くことによって計算されます。非同期呼び出しの場合、子スパンの期間は差し引かれません。
例外数/例外の割合:例外の割合は、例外リクエスト数の合計リクエスト数に対する比率です。たとえば、3%は、すべてのリクエストの3%が例外であることを示します。例外の割合は、例外リクエストの数を合計リクエスト数で割ることによって計算されます。例外リクエストの数は例外数と同じではありません。リクエスト乗数が1より大きい場合、例外リクエストに複数の例外が含まれる可能性があります。
エンドツーエンド集約タブで、必要に応じて次の操作を実行します。
ポインターを青色のスパンの名前に移動して、スパンに関連するトレースを表示します。トレースのIDをクリックして、トレースのウォーターフォールチャートを表示します。詳細については、トレースのウォーターフォールチャートを表示するを参照してください。
アプリケーションの名前をクリックして、アプリケーションの概要を取得します。詳細については、アプリケーションの概要を参照してください。
トレースのウォーターフォールチャートを表示する
トレースタブには、各トレースのスパン名、タイムラインチャート、アプリケーション名、開始時刻、サーバーのIPアドレス、およびステータスが表示されます。
IPアドレス列には、IPアドレスまたはサーバー名が表示される場合があります。表示される情報は、アプリケーション設定ページで構成された表示設定によって異なります。詳細については、アプリケーションとタグを管理するを参照してください。

スパン名列で、ポインターをスパンの名前に移動して、スパンに関する情報を表示します。情報には、期間、開始時刻、タグ、およびログイベントが含まれます。