IoT Platform のOTA(Over-the-Air)更新機能は、統計情報を提供します。 [データ分析] タブで、プロダクトの更新パッケージのバージョンと各更新バッチの成功率に関する統計を表示できます。 これにより、OTA 更新の失敗のトラブルシューティングを行い、デバイス更新の成功率を向上させることができます。
概要
| メトリック | チャートの種類 | 説明 |
| バージョン | ||
| 更新パッケージのバージョンの分布 | 横棒グラフ | 数量に基づいて更新パッケージのバージョンを降順で表示します。 上位 5 つのバージョンが表示され、残りのバージョンは その他 として統合されます。 ポインターをバーの上に移動すると、更新パッケージのバージョンを表示できます。 |
| 更新パッケージのバージョンの割合 | 表 | 更新パッケージのバージョンの比率を降順で表示します。 表の列には、バージョン、デバイスの合計数、比率 が含まれます。 |
| デバイスリスト | 表 | 更新パッケージのバージョンと、各更新パッケージのバージョンに対応するデバイスを表示します。 表の列には、デバイス名 と 更新パッケージのバージョン が含まれます。 |
| 成功率の分布 | ||
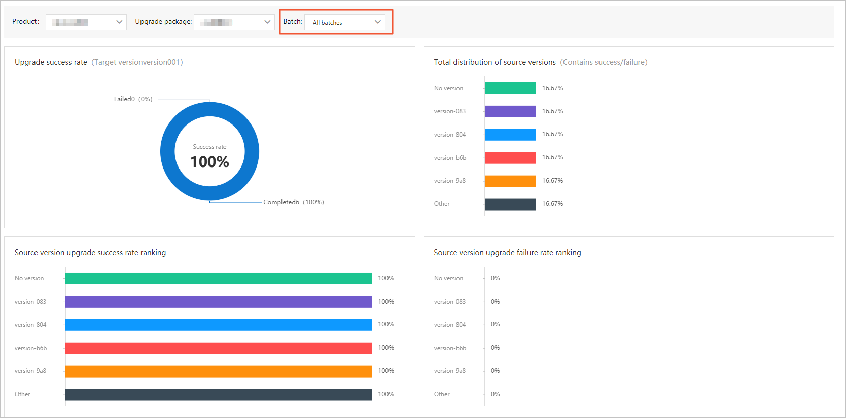
| アップグレードの成功率 | ドーナツチャート | すべてのバッチまたは単一のバッチにおける、ソースバージョンの更新の成功と失敗の比率を表示します。 |
| ソースバージョンの合計分布 | 横棒グラフまたは表 | ソースバージョンの数量に基づいて、更新パッケージに関する情報を降順で表示します。 詳細情報には、ソースバージョン番号、アップグレード数、分布比率 が含まれます。
|
| ソースバージョンのアップグレード成功率ランキング | 横棒グラフまたは表 | ソースバージョンの合計分布 メトリックに基づいて、成功率または失敗率で降順に更新パッケージに関する情報を表示します。 詳細情報には、ソースバージョン番号、成功、失敗、成功率 または 失敗率 が含まれます。 上位 5 つのソースバージョンのみが横棒グラフに表示されます。 残りのソースバージョンから平均値が計算され、その他 バーに表示されます。 |
| ソースバージョンのアップグレード失敗率ランキング | ||
| 失敗原因の分布 | 横棒グラフ | 更新の失敗原因をパーセンテージに基づいて降順で表示します。 失敗原因には、[アップグレードタイムアウト]、[バージョンエラー]、[進捗エラー]、[アップグレードの競合] が含まれます。 詳細については、「OTA 更新エラーのトラブルシューティング方法」をご参照ください。 |
手順
IoT Platform コンソール にログオンします。
[概要] ページで、[すべての環境] をクリックします。 [すべての環境] タブで、管理するインスタンスを見つけ、インスタンス ID またはインスタンス名をクリックします。
- 左側のナビゲーションウィンドウで、 を選択します。 [OTA 更新] ページで、[データ分析] タブをクリックします。
- [バージョン] タブで、プロダクトとモジュールを選択します。このタブには、プロダクト内のモジュールバージョンの分布情報が表示されます。 [デバイスリスト] セクションで、バージョン番号を選択してデバイス情報を表示できます。

- [成功率の分布] タブをクリックします。 プロダクトと更新パッケージを選択します。このタブには、各更新バッチの成功率の統計が表示されます。 更新バッチを選択して、更新バッチの成功率の統計を表示できます。説明 統計は、OTA 更新タスクが成功または失敗した後に生成されます。
