Grafana v10.x と比較して、Grafana V11.x では、ダッシュボード、変換、パネル、Explore、アラート、基本機能、エンタープライズグレード機能が改善され、Grafana の使いやすさが向上しています。
このトピックでは、Grafana V11.x のいくつかの更新についてのみ説明します。詳細については、「Grafana ドキュメント」をご参照ください。
1. ダッシュボードと可視化
Grafana V11.x では、より安定した動的で柔軟なダッシュボードを提供するために、ダッシュボードアーキテクチャが大幅に更新されました。主な改善点の一部を以下に示します。
A. 表示モードと編集モード
編集モードの導入により、視覚効果が向上し、よりシンプルなインタラクティブエクスペリエンスが提供されます。
表示モードでは、ダッシュボードはすっきりとしています。

編集モードでは、パネルの追加や設定の変更などのオプションに簡単にアクセスできます。

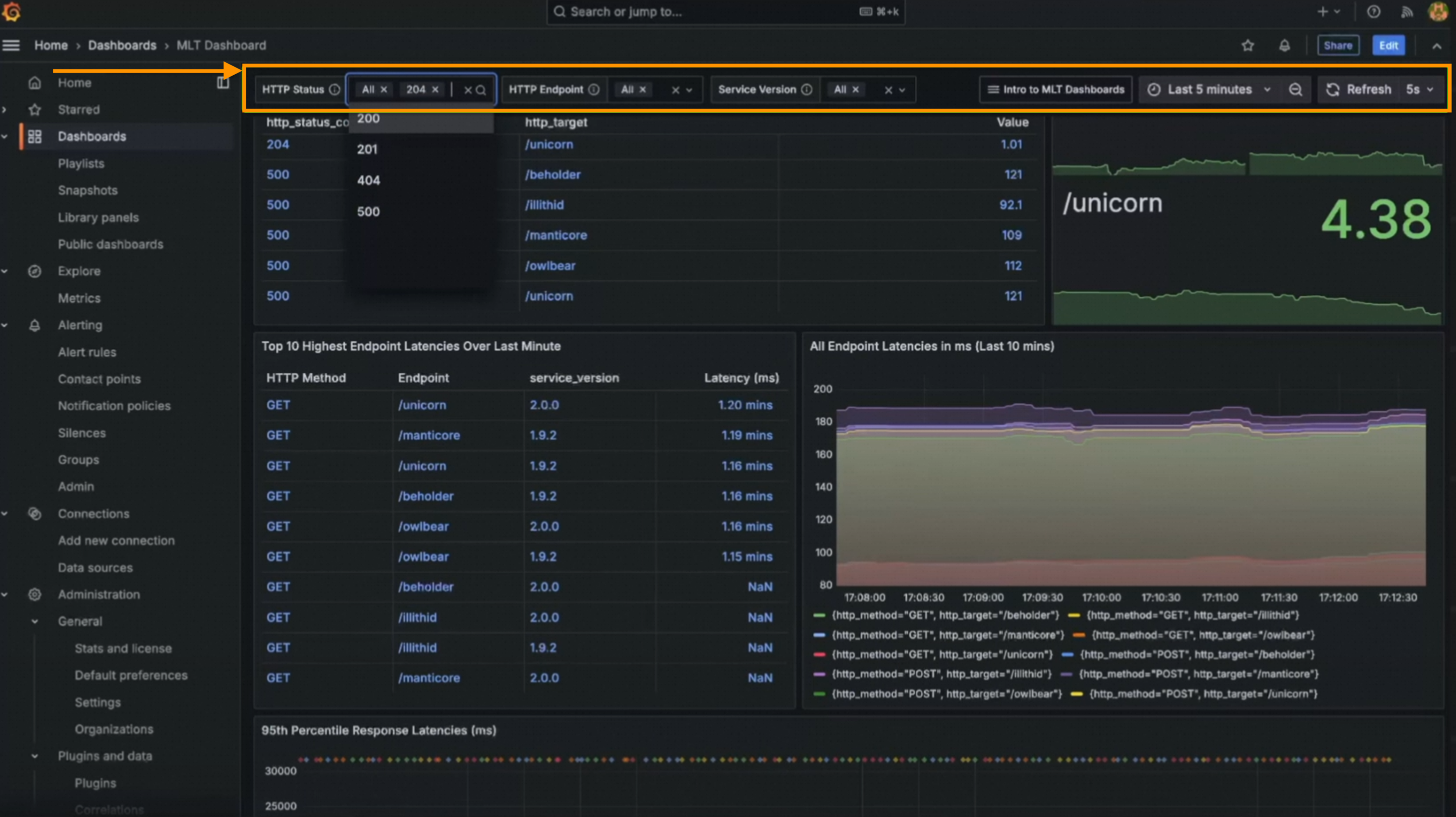
B. テンプレート変数とタイムピッカー
タイムピッカーがツールバーからダッシュボード変数バーに移動しました。ダッシュボードをスクロールすると、タイムピッカーはテンプレート変数と共に上部に固定されます。
C. Grafana URL のタイムゾーンパラメータ
新しいタイムゾーン URL パラメータ。
D. TV モードとキオスクモードのダッシュボードコントロール
TV モードまたはキオスクモードでプレイリストを再生したり、ダッシュボードを全画面表示したりする場合、次の URL パラメータを使用してコントロールを表示または非表示にできます。
_dash.hideTimePicker: 時間と更新ピッカーを非表示にします。_dash.hideVariables: 変数とアノテーションコントロールを非表示にします。_dash.hideLinks: ダッシュボードリンクを非表示にします。

E. サブフォルダ
サブフォルダは、Grafana 11 リリースのすべてのエディションで一般的に利用できます。
編集または管理の権限を持っているフォルダに、追加の権限なしでサブフォルダを作成できます。
フォルダの参照

フォルダの移動
権限管理: インスタンスのセキュリティを確保するために、ユーザーに必要な最小限の権限を付与できます。

F. ライブラリパネルとオーバーライド
ライブラリパネルタブは使用できなくなりました。


Grafana V11.3.0 では、[オーバーライド] タブがパネルオプションに追加されました。オーバーライドはオプションリストの下部に表示されます。


Grafana V11.3.0 では、可視化ピッカーを折りたたむためのドロップダウンメニューが追加されました。


Grafana V11.3.0 では、編集モードが有効になっている場合、[共有] ボタンが表示されるようになりました。
[セル検査] では、テーブルセルの値が自動的にフォーマットされます。

2. 変換
Grafana V11.x では、視覚化しやすいインタラクションモードに加えて、「値によるデータのフィルタリング」、「値による分割」、「転置」、「文字列のフォーマット」、「ネストされたテーブルへのグループ化」、「計算からフィールドを追加」などの新しい変換が追加されました。

A. 変数
テンプレート変数は、[制限]、[並べ替え]、[値によるデータのフィルタリング]、[マトリックスへのグループ化]、[ヒートマップ]、[ヒストグラム] 変換でサポートされています。
B. 値によるデータのフィルタリング
[値によるデータのフィルタリング] 変換では、条件を追加し、フィールドを選択し、一致を選択してから、一致させたい文字列を入力するだけで済みます。
C. 転置
新しい転置変換を使用すると、行を列に、列を行に変換することで、データフレームをピボットできます。この変換は、ピボットクエリをサポートしていないデータソースに役立ち、より柔軟で洞察力のあるデータの可視化を可能にします。

D. ネストされたテーブルへのグループ化
ネストされたテーブルへのグループ化変換は、指定されたフィールドでテーブルデータをグループ化し、各グループで計算を実行します。この変換により、テーブルの可視化の深さとユーティリティを向上させることができます。
E. 文字列のフォーマット
文字列のフォーマット変換が一般的に利用できるようになりました。文字列データを大文字、小文字、タイトルケースにフォーマットすることにより、可視化と分析のために文字列データの表示を標準化および調整する便利な方法を提供します。

F. 計算からフィールドを追加
計算からフィールドを追加変換が一般的に利用できるようになりました。これを使用して二項演算(たとえば、各列を特定の値で除算する)を設定する場合、新しい [すべての数値フィールド] オプションを選択できます。

3. パネル
Grafana V11.x では、ビジネスチャート、テーブル、統計、ジオマップ、バーゲージ、状態タイムライン、XY チャートなど、多数のパネルが更新されました。これらの更新により、より豊富で柔軟な構成と可視化エクスペリエンスが提供されます。
A. パネルプラグイン
管理者が Grafana プラグインをより簡単に管理できるように、Grafana V11.x ではプラグインの詳細ページが再設計され、重要なメタデータが強調表示されるようになりました。以下の図に示すように、これには Business Charts (Apache ECharts) コンポーネントのよりリッチなアイコンの可視化のサポートが含まれます。


B. AI 駆動型拡張機能 (LLM プラグイン)
Grafana V11.x では、生成 AI を使用して Grafana ダッシュボードを支援できます。現在、生成 AI は、パネルとダッシュボードのタイトルと説明の生成に役立ちます。
AI を活用した機能強化を行う前に、Grafana LLM プラグインを有効化して構成していることを確認してください。詳細については、「LLM プラグイン」をご参照ください。
LLM プラグインをインストールする

タイトルと説明を生成する

C. 可視化のためのデータリンクとアクション
Grafana V11.x では、[データリンクとアクション] セクションがパネルオプションに追加されました。それぞれ API エンドポイントを呼び出すように構成できるアクションを追加できます。
次の可視化では、アクションの追加がサポートされています: 横棒グラフ、ローソク足、ヒートマップ、状態タイムライン、状態履歴、時系列、トレンド、XY チャート。
データリンクとアクション

アクションの編集

D. キャンバス
Grafana V11.x では、キャンバスの可視化でフローチャート、ユニバーサルデータリンクのサポート、無限パンがサポートされています。
a. 強化されたフローチャート機能
クラウド、平行四辺形、三角形など、広く使用されている要素を追加します。
中間点コントロールを追加するため、コネクタは直線である必要はありません。
破線、角の半径と方向のコントロールなど、さらに多くのコネクタスタイルを追加します。
コネクタの水平および垂直スナップをサポートします。
要素に角丸スタイルを追加します。
キャンバス内の要素の回転をサポートします。

b. キャンバスの無限パン
Grafana V11.x では、キャンバスを拡大または縮小できます。
この更新を試すには、まず canvasPanelPanZoom 機能トグルを有効にする必要があります。

c. ユニバーサルデータリンクのサポート
Grafana V11.x より前では、テキスト要素または TextConfig オブジェクトを使用する要素にのみデータリンクを追加できました。Grafana V11.x では、ほぼすべてのキャンバス要素でデータリンクとアクションがサポートされています。


E. XY チャート
Grafana V11.x では、XY チャートはパブリックプレビューではなくなり、一般的に利用できるようになりました。
XY チャートの可視化を使用するには、まず autoMigrateXYChartPanel 機能トグル を有効にする必要があります。
XY チャートを使用すると、任意の x 値と y 値をグラフに視覚化できるため、2 つの変数の関係を簡単に表示できます。XY チャートは通常、散布図を作成するために使用されます。また、フィールド値が各バブルのサイズを決定するバブルチャートを作成するためにも使用できます。


XY チャートのサンプル:

F. テーブル
Grafana V11.x では、テーブルの可視化の色の背景セルタイプを使用して、テーブル行全体に色を付ける機能が追加されました。
a. 条件付き書式設定を使用した色のテーブル行

info、debug、warningなどのステータスフィールドを色にマッピングし、しきい値に基づいて行に色を付けることができます。

しきい値が設定されている場合、フィールドの背景は適切なしきい値の色で表示されます。

b. テーブルセルのテキストの折り返し
Grafana V11.1 は、セル内のテキストの折り返しをサポートしています。
すべての列のテーブルセルのテキストの折り返し

指定された列のテーブルセルのテキストの折り返し

G. 統計
stat 可視化は、変化率の色のオプションをサポートしています。


H. ジオマップ
Grafana V11.x では、キーボードを使用したジオマップの可視化がサポートされています。マップエリアにフォーカスし、矢印キーで移動し、+ と - を使用して拡大縮小できます。


I. 状態タイムライン
状態タイムラインの可視化でページネーションがサポートされるようになりました。[ページサイズ] オプションを使用すると、状態タイムラインの可視化をページネーションして、一度に表示される系列の数を制限できます。以前は、状態タイムラインのすべての系列がパネルの単一ウィンドウ内に収まり、読みづらい状態でした。



J. バーゲージ
Grafana V11.x では、一般的に利用可能なバーゲージの可視化に凡例のサポートが追加されました。これにより、凡例が標準化され、より多くのパネルで使用できるようになります。

4. データソース
A. 承認
データソースは、ロール、ユーザー、サービスアカウント、チームによる承認をサポートしています。

B. その他の更新
a. CloudWatch Metric Insights のクロスアカウント可観測性のサポート
AWS CloudWatch プラグインの Metric Insights クエリビルダーでのクロスアカウントクエリがサポートされています。これにより、AWS CloudWatch の同じリージョン内の複数のアカウントを監視するための SQL クエリの構築が可能になります。

b. Grafana V11.x での Zendesk、Catchpoint Enterprise、Yugabyte データソースのサポート
c. GitHub データソースの GitHub アプリ認証
GitHub アプリ認証は、よりきめ細かい権限を付与することによりセキュリティを強化し、過剰な権限付与のリスクを軽減します。詳細については、「GitHub データソースのドキュメント」をご参照ください。
5. Explore
Grafana V11.x では、元の Explore 機能に加えて、Explorer Metrics、Explorer Logs、Explorer Traces、Explorer Profiles の個別のメニューがサポートされています。
Explorer Traces と Explorer Profiles は、Grafana V11.3.x では表示されません。
A. Explore
Explore 機能には、迅速なポジショニングのための左側のナビゲーションメニューが追加されています。
Grafana V11.x では、Loki ログの順方向検索がサポートされています。これにより、時間範囲内のログを時系列の順方向にシームレスに参照できます。ログのフィルタリングと固定

相関関係を使用すると、データソース間のリンクを設定できます。これにより、検索結果に基づいて外部 URL にリンクできます。

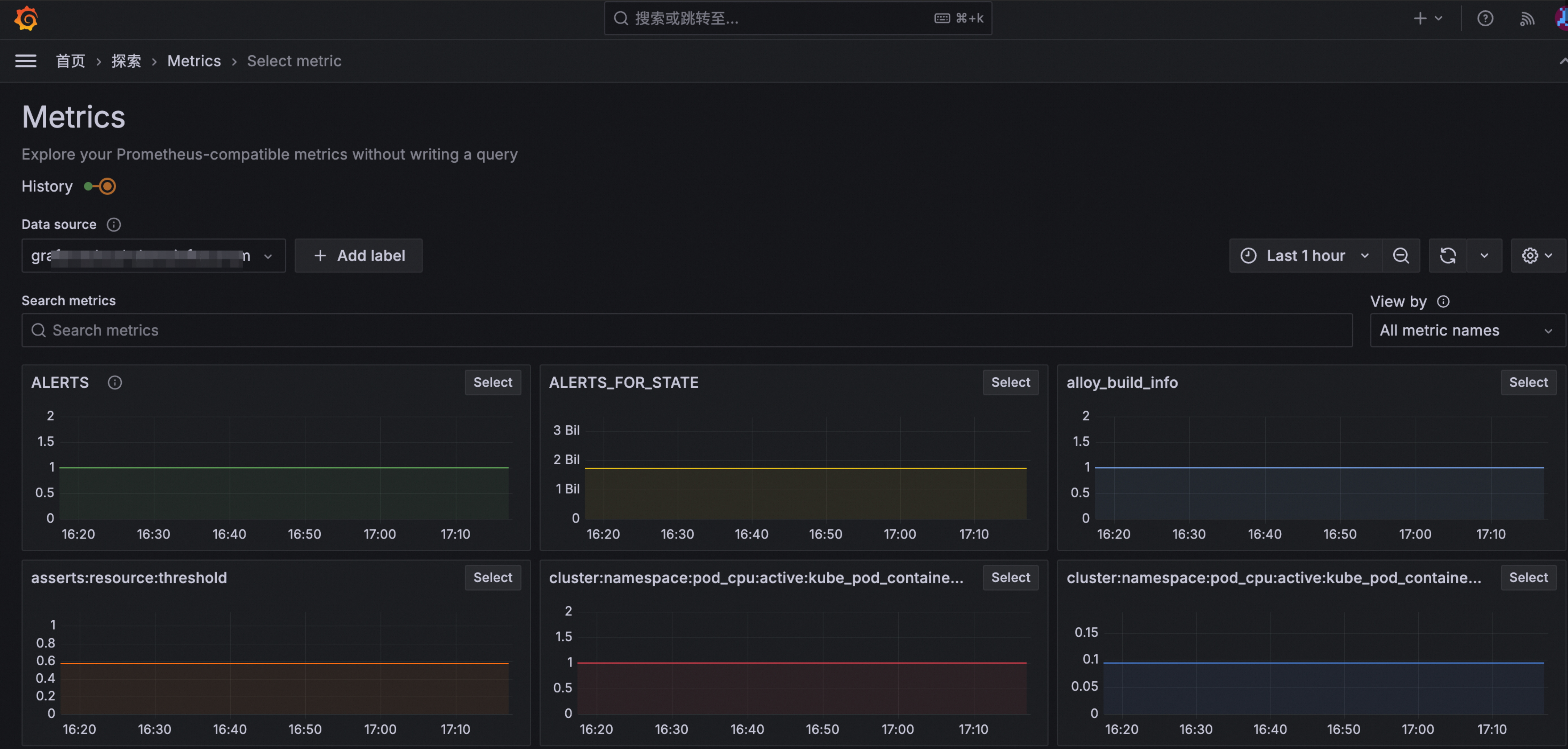
B. Explore Metrics
Explore Metrics を使用すると、Prometheus メトリックをクエリせずに参照できます。
a. 最近のメトリックとブックマーク
最近のメトリックとブックマークを使用すると、分析を簡単に行うことができます。
b. メトリックのフィルタリングと指定されたデータソースの表示
[メトリック] ページで、データソースを選択してメトリックを表示またはフィルタリングします。

c. 履歴
履歴メトリックとフィルタをナビゲートできます。
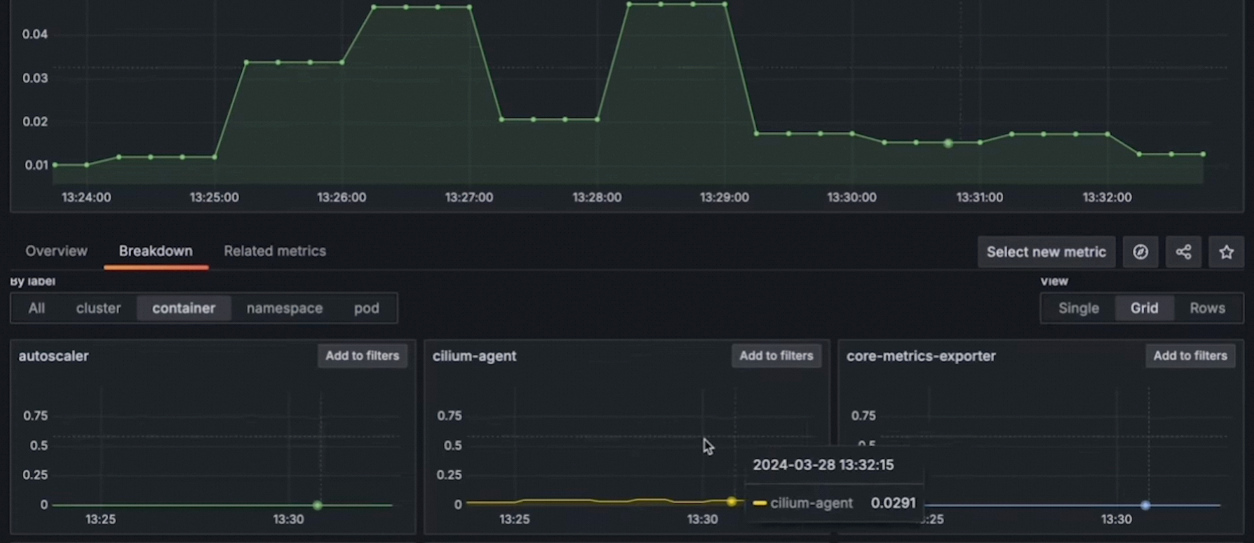
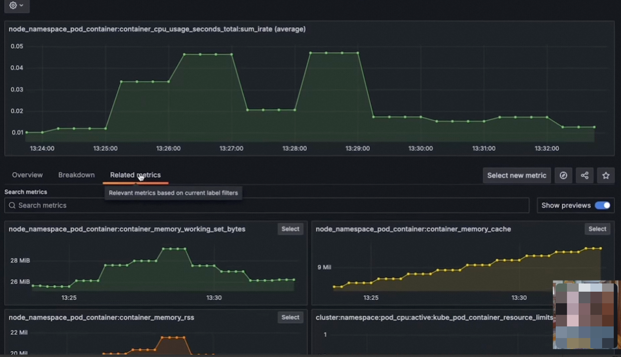
d. メトリック分析
メトリックを選択して、メトリック詳細ページで概要、ドリルダウンデータ、関連メトリックを表示できます。
ドリルダウン

関連メトリック

C. Explore Logs
Explore Metrics を使用すると、Loki ログをクエリせずに参照できます。
Explore Logs に最初にアクセスしたときに、ログボリュームとログラインサンプルを表示できます。
LogQL を使用せずにログを表示して、ノイズを除外したり、異常値に焦点を当てたりできます。
パワーユーザーは、コンテキストを維持しながら、使い慣れた Explore を簡単に使用できます。

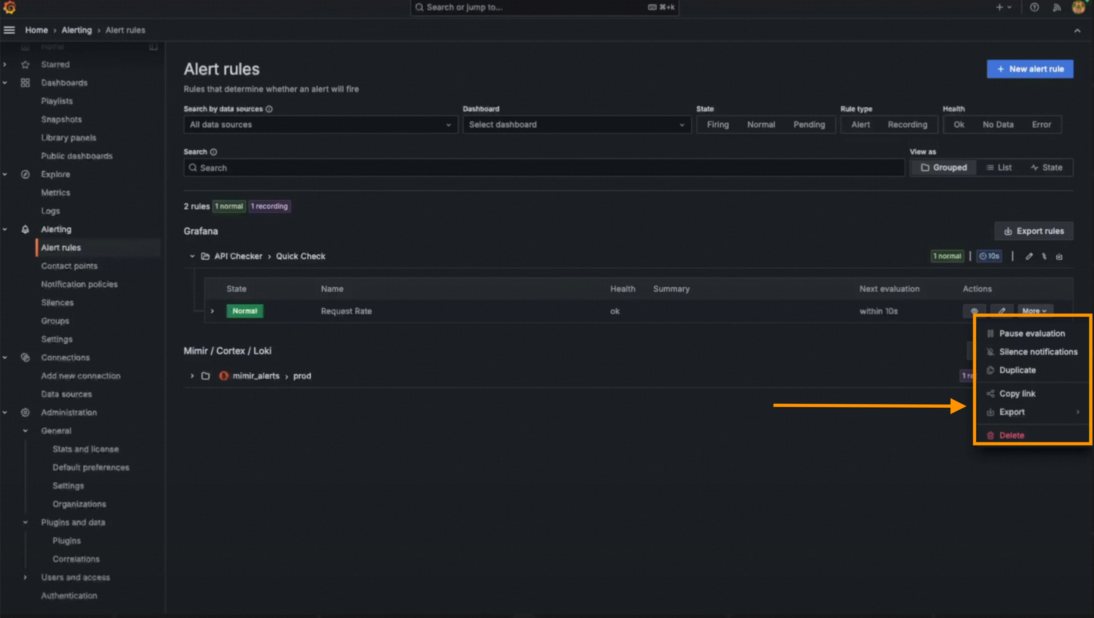
6. アラート
Grafana V11.x では、アラート設定ページが再設計されました。
A. Alertmanager の最適化
アラート設定

Alertmanager 構成

Alertmanager 構成の比較

B. 連絡先 OAuth2 サポート
Basic 認証と TLS に加えて、連絡先に Oauth2 認証がサポートされています。
C. アラート テンプレート セレクター
アラートテンプレートセレクタを使用すると、テンプレートを選択してアラート通知の送信を簡素化できます。
D. アラートルール作成のための簡略化されたクエリと条件
より複雑なルールを作成するには、詳細オプションに切り替えて複数のクエリと式を追加します。
この更新を試すには、まず alertingQueryAndExpressionsStepMode 機能トグルを有効にする必要があります。

E. アラートルール作成のための最適化された実行と通知設定
アラートルールの実行と通知設定が再設計されました。
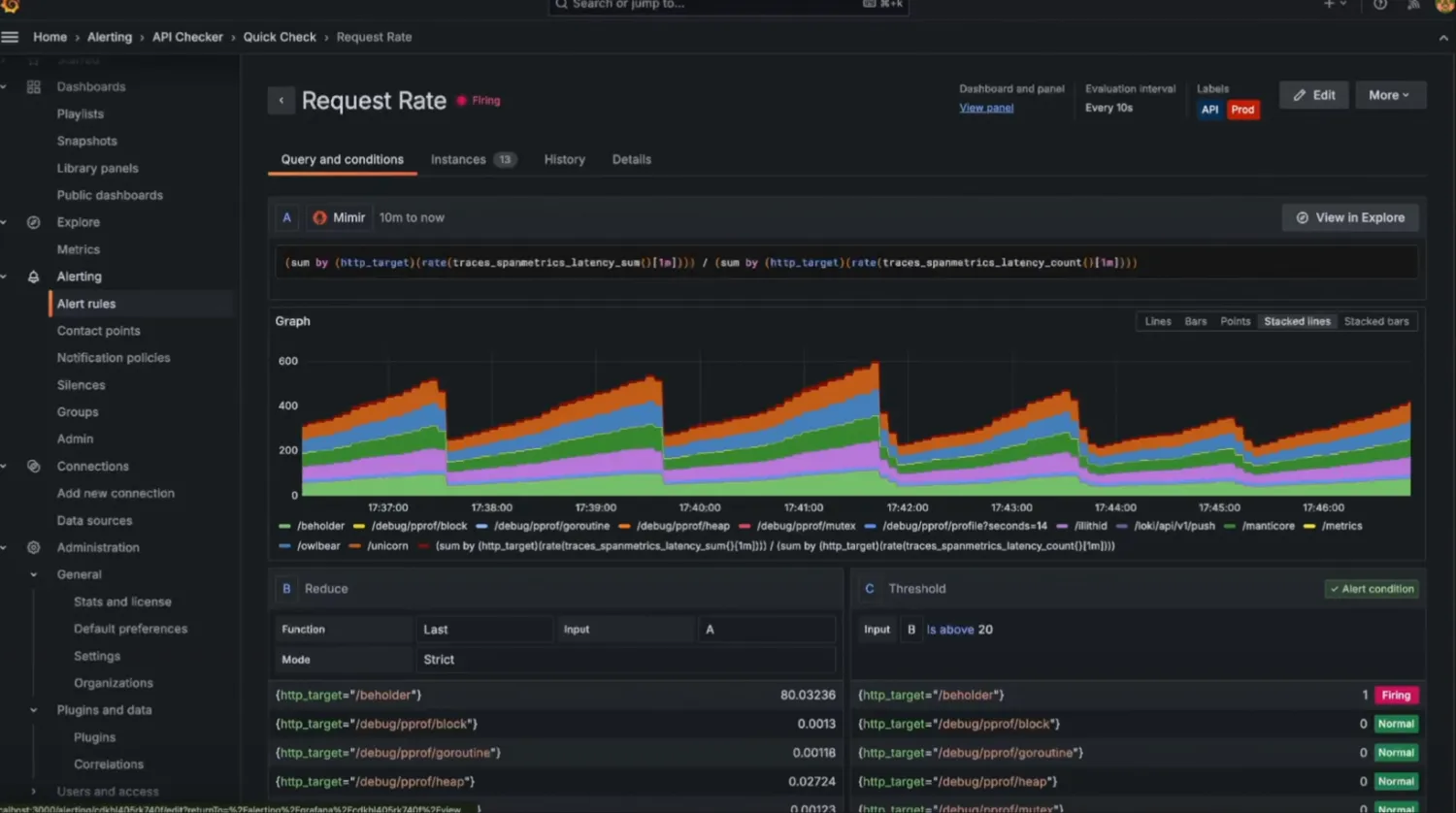
F. アラート ルール詳細ビューの再設計
一時停止されたアラートの可視性が向上しました。
新しいアラートルール詳細ビューの上部にはメタデータが表示されます。アラートの詳細は、以下のタブから表示できます。
クエリと条件: アラートルールに使用されるクエリの詳細を表示します。
インスタンス: 各アラートインスタンスとそのステータス、タグ、その他のさまざまなメタデータを調べます。
履歴: アラートルールの記録された履歴を調べます。
詳細: アラートルールメタデータ (ルール ID など) を使用してデバッグまたは監査し、アラートルールのアノテーションを表示します。

G. 最終状態の保持オプション
アラート履歴には、最近のアラートイベントの横棒グラフが表示され、各アラートの状態を個別に表示できます。最終状態の維持オプションは、アラートトルールの最終状態を維持するためにサポートされています。


H. RBAC
連絡先、サイレンス、通知は、ロールベースのアクセス制御 (RBAC) をサポートしています。

7. その他の基本機能の更新
Grafana V11.x では、多くの基本機能が更新されました。
A. UI での LDAP
この更新を試すには、まず alertingQueryAndExpressionsStepMode 機能トグルを有効にする必要があります。

B. ブックマーク
ブックマークがナビゲーションに追加され、ナビゲーションの上部からお気に入りのページすべてに簡単にアクセスできるようになりました。
この更新を試すには、まず Grafana V11.2 以降で pinNavItems 機能トグル を有効にする必要があります。

C. その他の更新
さらに、Grafana V11.x では、タイトル表示の改善、トランジションとアニメーションの削減、Grafana Enterprise での匿名ユーザーの課金、新しい強力なパスワードポリシーなど、他の基本機能の更新が導入されました。

8. エンタープライズグレードの機能
A. アナウンスバナー
UI にカスタマイズ可能なバナーを表示して、重要な情報の可視性と適時性を確保できます。
この更新は、Grafana Cloud と Enterprise でパブリックプレビューとして利用できます。
セルフマネージド Grafana でアナウンスバナーを使用するには、まず Grafana V11.3 以降で
notificationBanner機能トグル を有効にする必要があります。
B. PDF エクスポート
この更新は、Grafana Cloud と Enterprise でパブリックプレビューとして利用できます。
この更新プログラムを試すには、まず
newPDFRendering機能 を有効にする必要があります。
以前は、約 200 個のパネルを含む SLO ダッシュボードのエクスポートに 7 分以上かかりましたが、現在は 11 秒しかかかりません。

C. Grafana Cloud 移行アシスタント
Object Storage Service (OSS) または Enterprise Grafana から Grafana Cloud への移行は複雑で、Grafana HTTP API の技術的な知識と時間のかかる手動プロセスが必要です。ただし、新しい Grafana Cloud 移行アシスタントは、リソースの移行を自動化するユーザーフレンドリーなインターフェイスを提供します。
移行を開始し、トークンを作成します。

移行を完了します。
説明この更新は、Grafana Open Source と Enterprise でパブリックプレビューとして利用できます。
