ワンクリックの美化機能を使用すると、かんばんのレイアウトをすばやく調整し、かんばんのコンテンツを組み込みのスタイルで充実させることができます。 これにより、かんばんをデザインするときにスタイル全体を構成するのが難しい可能性がある問題をすばやく解決できます。 このトピックでは、DataVのワンクリック美化機能の使用方法について説明します。
手順
DataV コンソール にログインします。
コンソールページで、テンプレートを使用してPCダッシュボードを作成するか、既存のダッシュボードの編集をクリックします。
Canvas Editorページに移動し、エディターページの上部にあるBeautifyアイコン
をクリックします。 美化機能を有効にするには、
ワンクリック美化の前にアイコンをクリックします。 説明ワンクリックの美化ページに [無効化] が表示されている場合は、
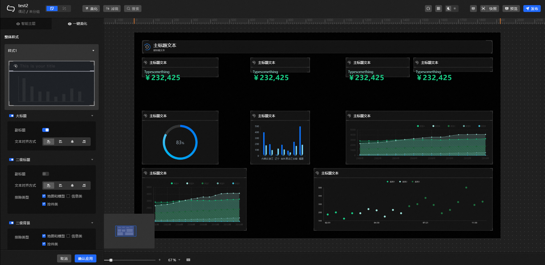
アイコンをクリックするか、[クイック有効化] をクリックして機能を有効にします。 ワンクリック美化ページで、ダッシュボードの全体的なスタイルとレイアウトを設定します。 詳細については、「モジュールの設定」をご参照ください。
キャンバス上でワンクリックの美化効果をプレビューします。 満足したら、右下隅の [アプリケーションの確認] をクリックします。
重要アプリケーションエフェクトは、元のデータかんばんの構成を上書きし、内部コンポーネントを変更する可能性があります。 続行する前に確認してください。
ワンクリックで美化機能を設定した後、ダッシュボードをプレビューして公開し、オンラインでダッシュボードの美化効果を表示できます。
パラメーター
ワンクリック美化タブのワンクリック美化ページで、次の設定項目を設定できます。
全体的なスタイル: 全体的なスタイルセクションで、スタイルリストの
アイコンをクリックし、ダッシュボードの全体的なスタイルとしてスタイルを選択し、空白の領域をクリックしてスタイルを追加します。 説明20スタイルを選択できます。
全体的なスタイルを変更すると、以前の全体的なスタイル効果が上書きされます。

見出し: ダッシュボード内のビジュアルグループのバナースタイル。 アイコンをクリックして
、バナースタイルをキャンセルまたは適用できます。 パラメーター
説明
字幕
スイッチをオンにすると、見出しの字幕が表示されます。 スイッチをオフにすると、見出しの字幕は表示されません。
テキスト配置
見出し内のテキストの配置方法を指定します。 [デフォルトの整列] 、[左揃え] 、[中央揃え] 、または [右揃え] を選択できます。
レベル2タイトル: ダッシュボード内のビジュアルグループのレベル2タイトルスタイル。 アイコンをクリックすると
、レベル2のタイトルスタイルをキャンセルまたは適用できます。 パラメーター
説明
字幕
スイッチをオンにすると、タイトルの字幕が表示されます。 スイッチをオフにすると、タイトルの字幕は表示されません。
テキスト配置
タイトル内のテキストの配置方法を指定します。 [デフォルトの整列] 、[左揃え] 、[中央揃え] 、または [右揃え] を選択できます。
除外タイプ
除外されたウィジェットタイプを選択した場合、このウィジェットタイプにセカンダリタイトルスタイルを設定することはできません。 [マップ] ウィジェットと [テンダーフリップ] ウィジェットを選択できます。 ウィジェットの種類を選択しない場合は、ダッシュボード上のすべてのウィジェットにセカンダリタイトルスタイルを設定します。
説明このパラメーターには、[マップ] および [ティッカーボード] オプションのみが用意されています。 他のウィジェットでは、タイトルスタイルを適用するかどうかを指定する必要があります。
レベル2背景: ダッシュボード内のビジュアルグループのレベル2背景スタイル。 アイコンをクリックすると
、レベル2の背景スタイルをキャンセルまたは適用できます。 除外タイプ: 除外するウィジェットのタイプを選択します。 [マップ] と [ティックボード] を選択すると、ウィジェットを除外できます。 ウィジェットを選択しない場合、ダッシュボード内のすべてのウィジェットはセカンダリ背景スタイルで構成されます。
説明このパラメーターには、[マップ] および [ティッカーボード] オプションのみが用意されています。 他のウィジェットでは、背景スタイルを適用するかどうかを指定する必要があります。
レイアウト設定: ダッシュボード内のビジュアルグループの全体的なレイアウト。
マージン: ダッシュボード内のビジュアルグループのマージン。
パラメーター
説明
画面パディング
ダッシュボードのビジュアルグループとキャンバスの境界線の間のマージンの値。
グループマージン
データかんばん内のビジュアルグループ間の距離。
グループパディング
ウィジェットとビジュアルグループの境界線の間のマージン。
アライメントしきい値: ページレイアウトの最適化に使用されるしきい値。 しきい値を調整して、ウィジェット間の配置関係をより明確にすることができます。
パラメーター
説明
ガイドラインしきい値XおよびY
X座標とY座標のビジュアルガイドをマージするためのしきい値。
説明このパラメーターを使用して、データかんばんに2つの独立したビジュアルガイドが存在するためにコンポーネント間に大きなスペースがある場合に調整できます。
スナップしきい値XおよびY
ウィジェットのX座標とY座標の視覚ガイドをスナップするためのしきい値。
説明ビジュアルガイドを使用しているがウィジェットが整列していない場合は、これらのしきい値を調整してウィジェットを整列できます。
元のグループを維持する: デフォルトでは、ワンクリックでダッシュボードのレイアウトを最適化するときに、アプリケーションのコンポーネントのグループ構造は考慮されません。 スイッチをオンにすると、ダッシュボード内のグループ化されたウィジェットは、レイアウトの最適化中に独立したビジュアルグループとしてグループ化されます。 グループ化されていないウィジェットを使用してビジュアルグループを形成する場合は、これらのウィジェットをタイトルウィジェット (必要な場合) で手動でグループ化し、このスイッチをオンにします。
例
前のワンキー美化選択後のワンキー美化 (全体的なスタイル) デフォルトの状態
調整 (領域範囲-Xは100pxから163pxに調整) パラメータ後の状態
調整 (領域範囲-Yは100pxから159pxに調整) パラメータ後の状態
調整 (吸着範囲-Xは100pxから116pxに調整) パラメータ後の状態
調整 (吸着範囲-Yは100pxから調整状態の後の229px) パラメーター 
美的習慣と特定のレイアウトに基づいて、最適なしきい値を設定できます。 上記は一例に過ぎない。