Application Real-Time Monitoring Service (ARMS) エージェントをインストールしてアプリケーションを監視し、ARMS コンソールの シナリオベースの分析 ページで例外、データベース、低速呼び出し、およびカナリアリリースを表示できます。
データのフィルタリング
ページの右上隅で、期間を選択します。
ページの右上隅で、タグで絞り込むアプリケーション一覧 をクリックして、指定されたタグを持つデータを検索します。 タグの設定方法については、 をご参照ください。
例外

[クイックフィルター] セクション(アイコン 1)で、例外名、インターフェース、アプリケーション名、またはインスタンスで例外をクエリできます。
トレンドチャートセクション(アイコン 2 )では、指定された期間内に発生した例外のトレンドを表示できます。チャートの各バーは、例外名ごとに積み重ねられています。
アイコンをクリックします。 表示されるダイアログボックスで、特定の期間のメトリックデータを表示したり、異なる日付の同じ期間のメトリックデータを比較したりできます。
アイコンをクリックすると、データを縦棒グラフまたはトレンドチャートで表示できます。例外リストセクション(アイコン 3 )では、各例外の名前、例外をスローしたアプリケーション、発生回数、割合、および概要を表示できます。
例外リストで、必要に応じて次の操作を実行します。
アプリケーション名をクリックすると、アプリケーションの監視データが表示されます。 詳細については、監視の詳細の表示(新規) をご参照ください。
アクション 列の 概要 をクリックすると、表示されるパネルに例外数の傾向、インターフェイスとインスタンスの分布、および異常スタックが表示されます。

[アクション] 列の [トレース] をクリックして、トレースの詳細を表示します。詳細については、「トレース エクスプローラー」をご参照ください。
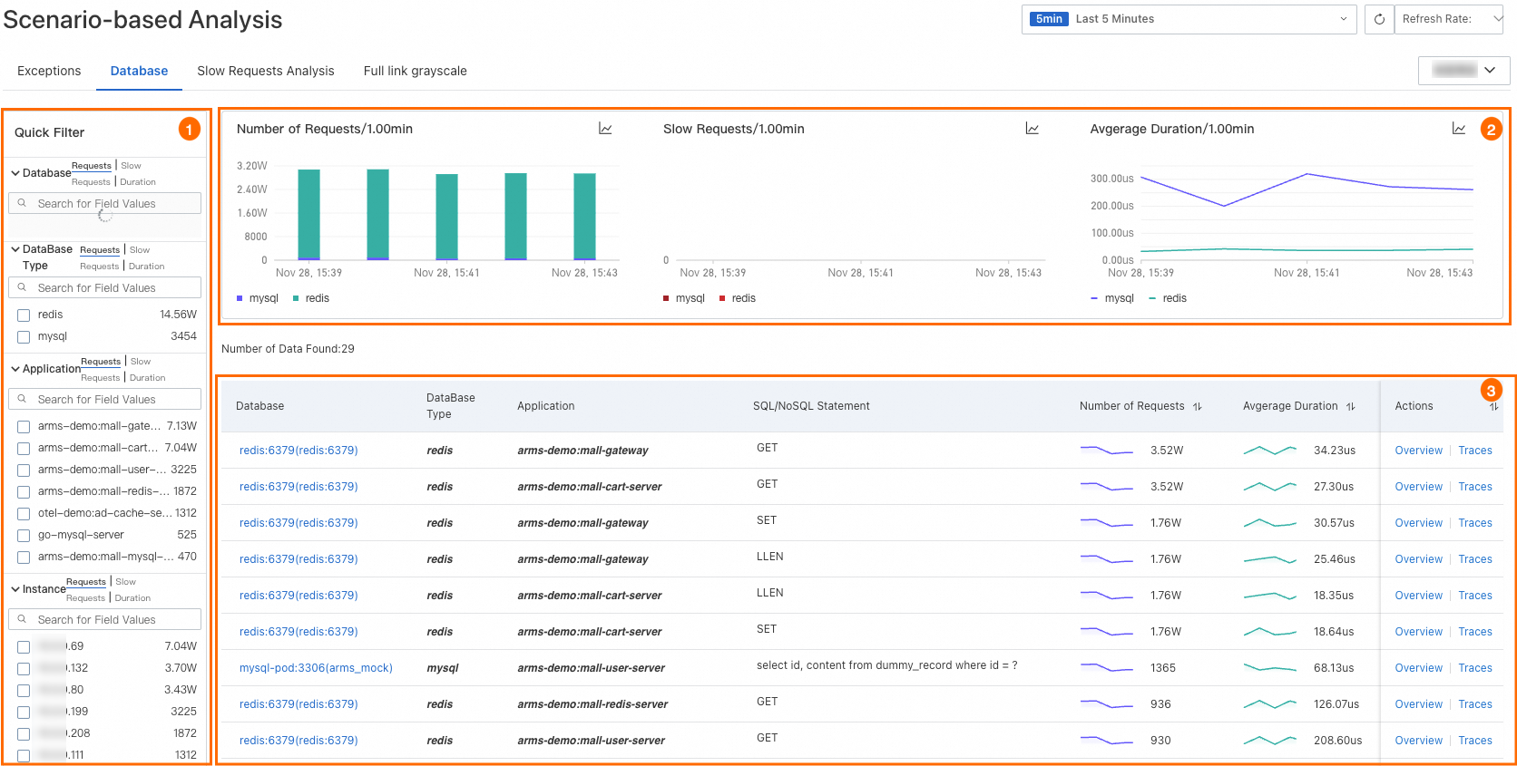
データベース

[クイック フィルター] セクション(アイコン 1)で、データベース名、データベースの種類、アプリケーション、またはインスタンス別にデータベースを照会できます。
トレンドチャートセクション(アイコン 2 )では、データベースリクエスト、低速呼び出し、および平均期間のトレンドを表示できます。
アイコンをクリックします。 表示されるダイアログボックスで、特定の期間のメトリックデータを表示したり、異なる日付の同じ期間のメトリックデータを比較したりできます。
アイコンをクリックすると、データを縦棒グラフまたはトレンドチャートで表示できます。データベースリストセクション(アイコン 3 )では、データベース名、関連アプリケーション、SQL または NoSQL ステートメント、リクエスト数、平均期間、および低速呼び出しを表示できます。
データベースリストで、必要に応じて次の操作を実行します。
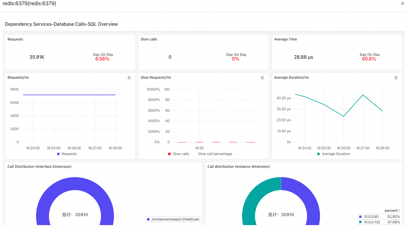
データベース名をクリックすると、データベース呼び出しが表示されます。 詳細については、依存関係 をご参照ください。
データベースを見つけ、[アクション] 列の [概要] をクリックすると、表示されるパネルでリクエスト数、低速呼び出し数、平均継続時間、および呼び出し分布を確認できます。

アクション 列の [トレース] をクリックして、トレースの詳細を表示します。詳細については、「トレース エクスプローラー」をご参照ください。
低速リクエスト分析
[低速リクエスト分析] タブでは、アプリケーションに関連するすべてのサービスの平均継続時間の傾向、および提供されたサービスと依存サービス呼び出しが最も遅い上位 50 のインターフェイスを表示できます。

各セクションの
アイコンをクリックすると、Prometheus Query Language (PromQL) ステートメントが表示されます。 これらの PromQL ステートメントを使用して、Prometheus または Grafana の設定をカスタマイズできます。インターフェース名をクリックすると、トレースの詳細が表示されます。 詳細については、トレース分析 をご参照ください。
フルリンクグレースケール
[フルリンクグレースケール] タブでは、本番環境とカナリア環境のアプリケーションの基本情報を表示し、アプリケーションデータを比較できます。
このタブのデータを同期するには、まずアプリケーションを Microservices Engine (MSE) に統合する必要があります。 詳細については、MSE クラウドネイティブゲートウェイに基づくエンドツーエンドのカナリアリリースの実装 をご参照ください。

アプリケーション名をクリックすると、アプリケーションの詳細が表示されます。
各セクションの
アイコンをクリックすると、PromQL ステートメントが表示されます。 これらの PromQL ステートメントを使用して、Prometheus または Grafana の設定をカスタマイズできます。