LLM(大規模言語モデル)アプリケーション用に Python プローブをインストールすると、ARMS はパフォーマンスの監視を開始します。 パフォーマンス分析 ページで、呼び出し回数、平均応答時間、エラー率などのメトリックにアクセスできます。
前提条件
プローブは LLM アプリケーションにインストールされている必要があります。 詳細については、「参照ドキュメント」をご参照ください。
LLM アプリケーションのパフォーマンス分析の表示
-
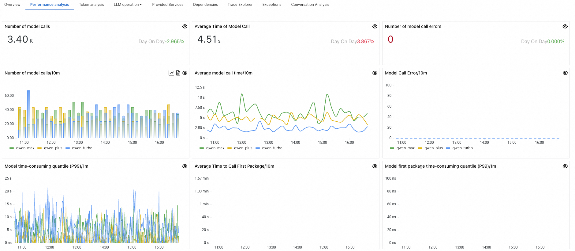
上部のナビゲーションバーで、パフォーマンス分析 をクリックします。

パネル
説明
モデル呼び出し回数
指定された期間内にアプリケーションによって大規模言語モデルが呼び出された回数。
平均モデル呼び出し時間
指定された期間内にアプリケーションが大規模言語モデルを呼び出すのにかかった平均時間。
モデル呼び出しエラー回数
指定された期間内にアプリケーションが大規模言語モデルの呼び出しに失敗した回数。
モデル呼び出し回数/1m
アプリケーションによる大規模言語モデルの呼び出し頻度(1 分あたり)。
平均モデル呼び出し時間/1m
大規模言語モデルの呼び出しにかかる平均時間(1 分あたり)。
モデル呼び出しエラー/1m
1 分あたりに発生する呼び出しエラーの数。
モデル呼び出し時間分位数(P99)/1m
呼び出し時間の P99 分位数。呼び出しの 99% が 1 分あたりこの期間内に完了することを示します。
平均ファーストパケットモデル呼び出し時間/1m
アプリケーションが大規模言語モデルから最初のデータパケットを受信するまでの平均時間(1 分あたり)。
ファーストパケットモデル呼び出し時間分位数(P99)/1m
大規模言語モデルの呼び出し時に最初のデータパケットを受信するまでの時間の P99 分位数(1 分あたり)。
上位 5 件のモデル呼び出しランキング
呼び出し回数の上位 5 件のモデルのリスト(多い順)。
上位 5 件の平均モデル呼び出し時間ランキング
平均呼び出し時間の上位 5 件のモデルのリスト(長い順)。
上位 5 件のモデル呼び出しエラーランキング
呼び出しエラー回数の上位 5 件のモデルのリスト(多い順)。