Grafana adalah alat visualisasi open source yang digunakan untuk menampilkan volume besar data deret waktu. Grafana dapat digunakan untuk analisis aplikasi internet, pemantauan industri, meteorologi, otomatisasi rumah, manajemen proses, dan lainnya. Setelah menghubungkan Time Series Database (TSDB) ke Grafana, Anda dapat memanfaatkan fitur visualisasi Grafana untuk memantau dan menganalisis data dari instance TSDB.
Topik ini menjelaskan cara menghubungkan TSDB ke Grafana.
Siapkan lingkungan
Contoh berikut menunjukkan cara menginstal Grafana pada instance Elastic Compute Service (ECS) dan menghubungkan Grafana ke instance TSDB melalui Virtual Private Cloud (VPC). Untuk informasi lebih lanjut tentang penggunaan ECS, lihat Apa itu ECS?.
Buat instance TSDB dan instance ECS dalam VPC yang sama dengan persyaratan berikut:
Sistem operasi instance ECS harus CentOS 7.3 64-bit.
Instance ECS harus memiliki setidaknya satu inti CPU dan 2 GB memori, serta penyimpanan disk minimal 10 GB.
Alamat IP pribadi instance ECS dalam VPC harus ditambahkan ke daftar putih instance TSDB.
Jika ingin mengakses Grafana melalui browser dari internet, konfigurasikan alamat IP publik untuk instance ECS.
Aturan grup keamanan harus dibuat di konsol ECS untuk mengaktifkan akses ke instance ECS melalui port 3000. Lihat Buat Grup Keamanan.
Instal dan konfigurasikan Grafana
Ikuti langkah-langkah berikut untuk menginstal dan memulai Grafana pada instance ECS. Untuk detail lebih lanjut tentang instalasi Grafana, lihat Dokumentasi Resmi Grafana.
Jalankan perintah serupa seperti berikut pada instance ECS untuk menginstal Grafana.
$ sudo yum install https://dl.grafana.com/oss/release/grafana-6.2.2-1.x86_64.rpmMulai Grafana.
$ sudo service grafana-server start
Hubungkan instance TSDB ke Grafana
Lakukan langkah-langkah berikut untuk menghubungkan instance TSDB sebagai sumber data ke Grafana:
Hubungkan ke instance ECS melalui port 3000 menggunakan browser. Halaman logon Grafana akan muncul.
Sebagai contoh, jika alamat IP publik instance ECS adalah 106.15.XX.XX, masukkan http://106.15.XX.XX:3000/ di bilah alamat browser Anda.
Di halaman logon Grafana, masukkan admin untuk nama pengguna dan kata sandi. Halaman utama Grafana akan muncul.
Buat sumber data di Grafana. Tentukan parameter berikut, sementara parameter lainnya dapat menggunakan nilai default:
Setel tipe database ke OpenTSDB.
URL: Masukkan titik akhir pribadi instance TSDB yang diterapkan di VPC Anda. Untuk melihat titik akhir ini, buka halaman Instance Details di konsol TSDB, dan periksa nilai di bidang VPC Network Address di bagian Basic Information.
Versi: Pilih ==2.3.
Jika Anda mengaktifkan fitur manajemen pengguna untuk instance TSDB, pilih Basic Auth dan With Credentials, lalu masukkan informasi autentikasi pengguna yang memiliki izin untuk membaca data dari instance.

Klik Save & Test. Jika pesan
Sumber data berfungsimuncul di halaman, instance TSDB berhasil terhubung ke Grafana.
Setelah menyelesaikan langkah-langkah di atas, Anda dapat membuat dan menggunakan dasbor di Grafana. Untuk informasi lebih lanjut, lihat Dokumentasi Resmi Grafana.
Berikut ini menjelaskan cara menggunakan Grafana untuk menampilkan data deret waktu TSDB.
Buat Dasbor Pemantauan yang Menampilkan Metrik Tertentu
Tangkapan layar berikut menunjukkan antarmuka Grafana 6.2. Antarmuka Grafana bervariasi berdasarkan versi. Antarmuka aktual untuk versi Grafana Anda mungkin berbeda dari tangkapan layar yang disediakan dalam topik ini.
Di halaman utama Grafana, pilih Buat > Dasbor, seperti yang ditunjukkan pada gambar berikut.

Jika dasbor telah dibuat untuk instance TSDB, Anda dapat memilih dasbor tersebut.
Di halaman Dasbor Baru, klik New Panel. Di kotak dialog New Panel, klik Add Query, seperti yang ditunjukkan pada gambar berikut.

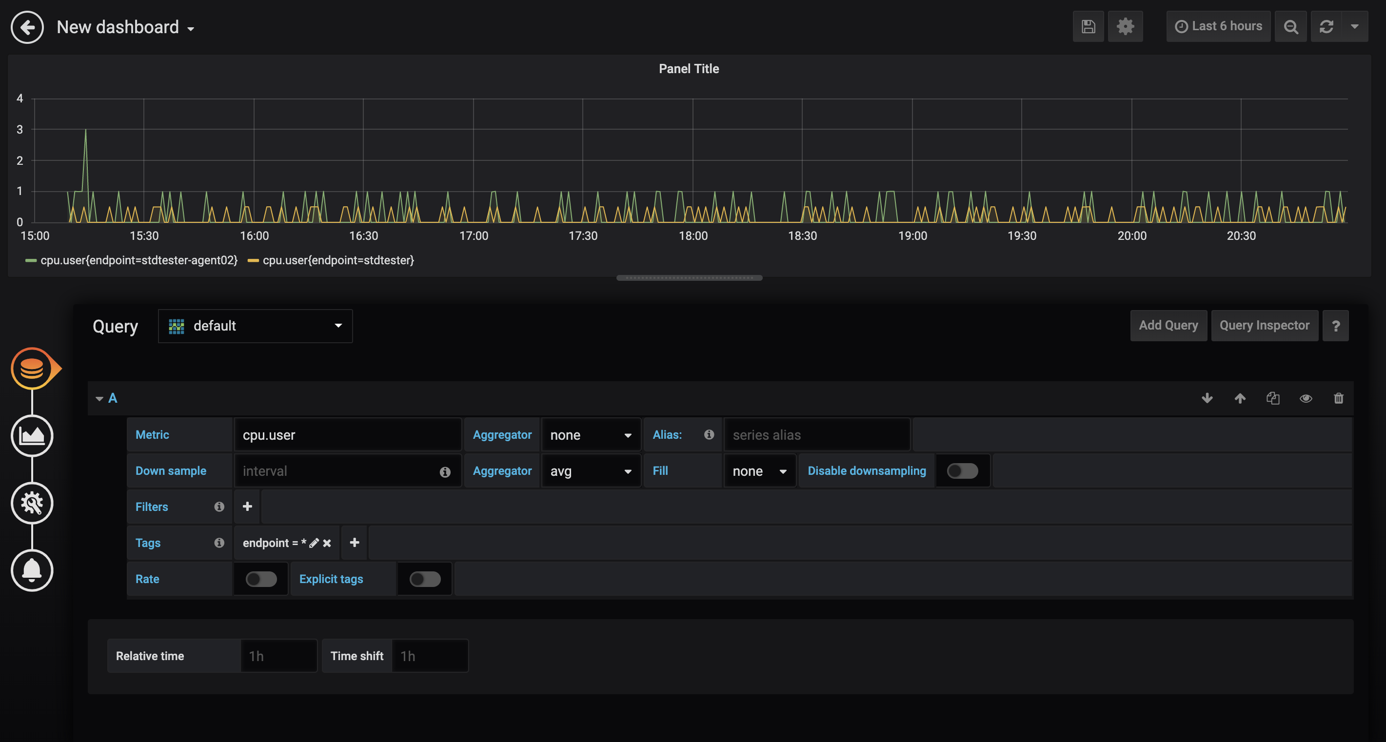
Di halaman pengeditan panel, tentukan parameter sesuai kebutuhan Anda.

Tentukan metrik yang ingin dipantau dan apakah akan menggabungkan nilai metrik dalam deret waktu yang berbeda.
Konfigurasikan aturan pengambilan sampel berdasarkan kebutuhan Anda. Untuk mengonfigurasi aturan pengambilan sampel, tentukan interval, Aggregator, dan parameter Isi.
Kelompokkan deret waktu yang akan dipantau berdasarkan tag. Jika ingin memantau deret waktu yang sesuai dengan semua nilai tag dari sebuah tag, masukkan tanda bintang (
*) sebagai nilai tag.PentingTSDB mendukung beberapa aggregator yang disediakan oleh Grafana. Untuk informasi lebih lanjut, lihat Kueri Titik Data Bernilai Tunggal.
Anda dapat menggunakan Grafana untuk menampilkan data model multi-nilai TSDB. Jika memasukkan nama metrik dalam model nilai tunggal atau multi-nilai, daftar drop-down hanya menampilkan nama metrik tersebut. Jika memasukkan tanda at (@) setelah nama metrik dalam model multi-nilai, daftar drop-down akan menampilkan semua bidang dari metrik tersebut. Anda dapat memilih bidang yang ingin dilihat.
PentingGrafana hanya menampilkan nilai numerik. TSDB mendukung nilai numerik, string, dan boolean.

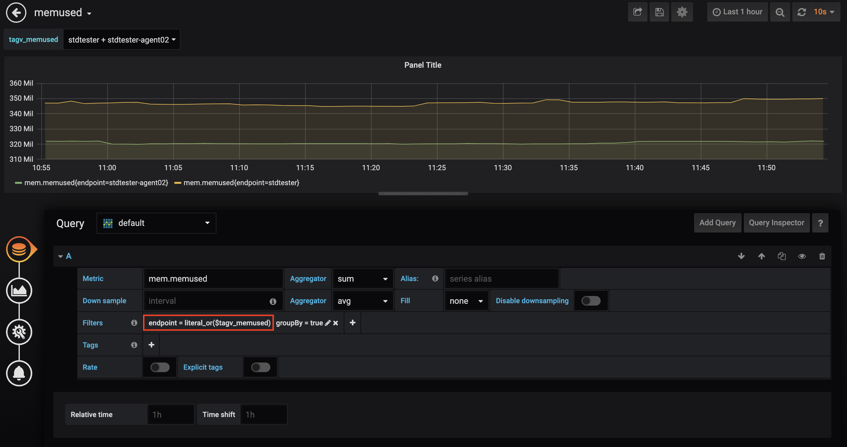
Gunakan Variabel untuk Menyederhanakan Penyaringan Deret Waktu
Untuk menampilkan deret waktu baru di panel yang ada secara real-time, Anda harus menentukan metrik, kunci tag, atau nilai tag untuk setiap deret waktu baru. Ini dapat meningkatkan beban kerja jika ada sejumlah besar deret waktu yang bertambah dengan frekuensi tinggi. Untuk menyederhanakan prosedur, Grafana memungkinkan Anda menggunakan variabel.
Berikut ini menjelaskan cara menggunakan variabel untuk menyaring deret waktu yang ingin ditampilkan. Dalam contoh yang disediakan dalam bagian ini, variabel dibuat dan digunakan untuk menyaring tag.
Di halaman utama dasbor yang dipilih, klik ikon Settings.

Di halaman Variables, atur variabel yang ingin dibuat dan tentukan metode untuk memperoleh nilainya.
Setel Sumber Data ke OpenTSDB.
Di bidang Query, masukkan ekspresi yang didukung oleh Grafana untuk mengkueri data di OpenTSDB.
Dalam contoh ini, variabel yang akan dibuat mewakili nilai tag. Oleh karena itu, ekspresi yang dimulai dengan
tag_valuesdigunakan.
TSDB mendukung semua ekspresi kueri yang disediakan oleh Grafana untuk OpenTSDB:
metrics(prefix): mengembalikan nama semua metrik yang berisi awalan yang ditentukan. Hasil kosong mungkin dikembalikan.tag_names(metric): mengembalikan semua kunci tag yang sesuai dengan metrik yang ditentukan.tag_values(metric, tagKey): mengembalikan semua nilai tag dari kunci tag yang ditentukan yang sesuai dengan metrik yang ditentukan.suggest_tagk(prefix): mengembalikan semua kunci tag yang berisi awalan yang ditentukan untuk semua metrik.suggest_tagv(prefix): mengembalikan semua nilai tag yang berisi awalan yang ditentukan untuk semua metrik.
Untuk informasi lebih lanjut tentang ekspresi kueri di atas, lihat Dokumentasi Resmi Grafana.
PentingDi semua versi Grafana yang dirilis, sejumlah hasil kueri terbatas dikembalikan. Ini berarti bahwa beberapa metrik, kunci tag, atau nilai tag yang diharapkan mungkin tidak dikembalikan. Komunitas Grafana sudah mengetahui masalah ini. Namun, untuk versi Grafana 6.2.2 dan sebelumnya, masalah ini belum diperbaiki. Jika Anda mengalami masalah ini, kami sarankan Anda memodifikasi kriteria kueri Anda atau menggunakan solusi sementara lainnya.
Setelah variabel ditentukan, Anda dapat menggunakan
$NamaVariabeluntuk merujuk kueri yang diwakili oleh variabel saat membuat atau mengedit panel di dasbor.