Setelah menghubungkan Tablestore ke Grafana, Anda dapat menggunakan Grafana untuk memvisualisasikan data Tablestore.
Prasyarat
Anda telah membuat pengguna Resource Access Management (RAM) dan memberikan izin AliyunOTSFullAccess kepada pengguna RAM tersebut untuk mengelola Tablestore.
PeringatanJika pasangan AccessKey akun Alibaba Cloud Anda bocor, sumber daya cloud Anda berisiko. Gunakan pasangan AccessKey pengguna RAM sebagai gantinya untuk mengurangi risiko ini.
Aktifkan layanan Tablestore dan buat instans. Kemudian, Anda dapat membuat tabel data beserta hubungan pemetaannya, atau membuat tabel deret waktu beserta hubungan pemetaan model multi-nilai.
Anda telah menginstal Grafana versi open source 8.0.0 atau yang lebih baru. Panduan ini menggunakan Grafana v12.3.1 sebagai contoh. Untuk informasi selengkapnya tentang instalasi Grafana, lihat dokumentasi resmi Grafana.
Informasi latar belakang
Grafana adalah platform visualisasi dan analitik open source yang mendukung kueri dan visualisasi data dari berbagai sumber data, seperti Prometheus, Graphite, OpenTSDB, InfluxDB, Elasticsearch, MySQL, dan PostgreSQL. Untuk informasi selengkapnya, lihat dokumentasi resmi Grafana.
Setelah menghubungkan Tablestore ke Grafana, Anda dapat membuat panel dasbor berdasarkan data tabel Tablestore dan menampilkannya secara real time.
Catatan penggunaan
Wilayah yang mendukung fitur visualisasi Grafana bergantung pada model data yang digunakan.
Model tabel lebar: mendukung semua wilayah.
Model deret waktu: mendukung Tiongkok (Hangzhou), Tiongkok (Shanghai), Tiongkok (Beijing), Tiongkok (Zhangjiakou), Tiongkok (Ulanqab), Tiongkok (Shenzhen), Tiongkok (Chengdu), Tiongkok (Hong Kong), Jepang (Tokyo), Singapura, Malaysia (Kuala Lumpur), Indonesia (Jakarta), Jerman (Frankfurt), Inggris (London), AS (Silicon Valley), AS (Virginia), dan SAU (Riyadh - Partner Region).
Langkah 1: Instal plugin Tablestore
Windows
Ekstrak paket plugin Grafana Tablestore dan pindahkan isinya ke direktori data/plugins dalam instalasi Grafana Anda.
Modifikasi file konfigurasi Grafana.
Buka file konfigurasi defaults.ini di direktori conf plugin Grafana dengan editor teks.
Pada bagian [plugins] file konfigurasi, atur parameter allow_loading_unsigned_plugins.
allow_loading_unsigned_plugins = 'aliyun-tablestore-grafana-datasource-adapt-react'
Restart proses grafana-server.exe di Task Manager.
Mac/Linux
Jalankan perintah berikut untuk mengunduh paket plugin Grafana Tablestore.
wget https://help-static-aliyun-doc.aliyuncs.com/file-manage-files/zh-CN/20260203/qbqmxg/aliyun-tablestore-grafana-datasource-adapt-react.zipEkstrak paket plugin Grafana Tablestore ke direktori plugin Grafana.
Jalankan perintah yang sesuai dengan metode instalasi Grafana Anda.
Jika Anda menginstal Grafana dari repositori Yellowdog Updater, Modified (YUM) atau paket RPM Package Manager (RPM) (Linux saja): unzip aliyun-tablestore-grafana-datasource-adapt-react.zip -d /var/lib/grafana/plugins
Jika Anda menginstal Grafana dari file .zip: unzip aliyun-tablestore-grafana-datasource-adapt-react.zip -d {PATH_TO}/grafana-{VERSION}/data/plugins
CatatanDalam perintah tersebut,
{PATH_TO}/grafana-{VERSION}menentukan path instalasi Grafana, dan{VERSION}menentukan nomor versi Grafana.
Modifikasi file konfigurasi Grafana.
Masuk ke direktori dan buka file konfigurasi.
Jika Anda menginstal Grafana dari repositori YUM atau paket RPM (Linux saja): /etc/grafana/grafana.ini
Jika Anda menginstal Grafana dari file .zip: {PATH_TO}/grafana-{VERSION}/conf/defaults.ini
CatatanDalam path tersebut,
{PATH_TO}/grafana-{VERSION}adalah path instalasi Grafana, dan{VERSION}adalah nomor versi Grafana.
Pada bagian [plugins] file konfigurasi, atur parameter allow_loading_unsigned_plugins.
allow_loading_unsigned_plugins = 'aliyun-tablestore-grafana-datasource-adapt-react'
Restart Grafana.
Jalankan perintah kill untuk menghentikan proses Grafana.
Jalankan perintah yang sesuai dengan metode instalasi Anda untuk memulai Grafana.
Jika Anda menginstal Grafana dari repositori YUM atau paket RPM (Linux saja): systemctl restart grafana-server
Jika Anda menginstal Grafana dari file .zip: ./bin/grafana-server web
Langkah 2: Konfigurasikan sumber data
Login ke Grafana.
Di browser, masukkan
http://<x.x.x.x>:3000/untuk membuka halaman login Grafana.Catatan<x.x.x.x>menentukan alamat IP server tempat Grafana diinstal. Misalnya, jika Grafana diinstal di Windows, alamat login-nya adalahhttp://localhost:3000.Masukkan Email atau username dan Password Anda, lalu klik Log in.
CatatanUsername dan password default keduanya adalah admin. Saat login pertama kali, Anda akan diminta untuk mengubah password.
Di panel navigasi kiri Grafana, pilih .
Di halaman Data sources, klik + Add new data source.
Di halaman Add data source, pada bagian Others, klik aliyun-tablestore-grafana-datasource.
Di tab Settings, konfigurasikan parameter seperti yang dijelaskan dalam tabel berikut.
Parameter
Contoh
Deskripsi
Name
aliyun-tablestore-grafana-datasource
Nama sumber data. Masukkan nama kustom jika diperlukan. Nilai default-nya adalah aliyun-tablestore-grafana-datasource.
Default

Tetapkan sumber data Tablestore sebagai sumber data default.
Endpoint
https://myinstance.cn-hangzhou.ots.aliyuncs.com
Masukkan endpoint instans Tablestore yang ingin Anda akses.
Instance
myinstance
Nama instans Tablestore.
AccessId
************************
ID AccessKey akun Alibaba Cloud atau pengguna RAM yang memiliki izin untuk mengakses Tablestore.
AccessKey
********************************
Rahasia AccessKey akun Alibaba Cloud atau pengguna RAM yang memiliki izin untuk mengakses Tablestore.
Klik Save & test.
Setelah koneksi berhasil, antarmuka akan menampilkan pesan Data source is working.

Langkah 3: Buat panel dasbor
Di panel navigasi kiri Grafana, klik Dashboards.
Di halaman Dashboards, klik New lalu pilih New dashboard.

Di halaman New dashboard, klik + Add visualization.
Di kotak dialog Select data source, pilih sumber data Tablestore yang telah Anda konfigurasikan.

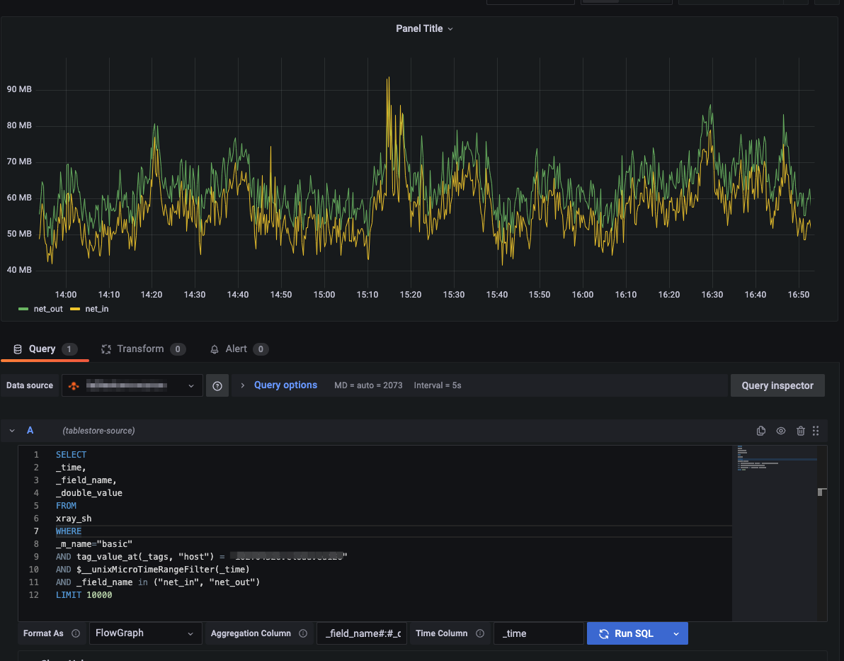
Di halaman Edit panel, konfigurasikan kondisi kueri di tab Queries.
Parameter dijelaskan dalam tabel berikut.
Parameter
Contoh
Deskripsi
Query
SELECT * FROM your_table WHERE $__unixMicroTimeRangeFilter(_time)AND _m_name = "your_measurement" AND tag_value_at(_tags, "your_tag")="your_tag_value" LIMIT 1000Pernyataan kueri SQL. Untuk informasi selengkapnya, lihat Kueri data.
PentingDalam klausa WHERE, Anda harus menggunakan makro yang telah ditentukan untuk memfilter data berdasarkan rentang waktu, seperti
$__unixMicroTimeRangeFilterpada contoh. Untuk melihat makro waktu lainnya, klik "Show Help" di halaman konfigurasi.Jika Anda ingin menampilkan data dalam grafik deret waktu, kueri harus mengembalikan kolom waktu yang direpresentasikan oleh timestamp numerik. Selain itu, konfigurasikan nama kolom waktu tersebut.
Format As
Timeseries
Format hasil. Nilai yang valid:
Timeseries (Default): Grafik deret waktu standar.
FlowGraph: Grafik multidimensi.
Table: Tabel standar.
CatatanJika data tabel tidak memiliki kolom waktu saat Anda mengkuerinya dari model tabel lebar menggunakan SQL, klik Switch to table untuk menampilkan hasil kueri dalam format tabel, atau klik Open visualization suggestions untuk melihat dan memilih opsi visualisasi tambahan yang direkomendasikan.
Time Column
_time
Nama kolom waktu dalam data yang dikembalikan. Kolom waktu digunakan sebagai sumbu-x pada grafik deret waktu. Parameter ini tersedia ketika Anda mengatur Format As ke Timeseries atau FlowGraph.
Aggregation Column
_field_name#:#_double_value
Mengonversi beberapa baris data satu kolom pada titik waktu yang sama menjadi satu baris data multi-kolom. Parameter ini digunakan untuk mengonversi data dari model nilai tunggal menjadi model multi-nilai. Data model nilai tunggal adalah hasil yang diperoleh saat Anda menggunakan SQL untuk mengkueri tabel deret waktu di Tablestore. Parameter ini tersedia ketika Anda mengatur Format As ke FlowGraph. Formatnya adalah
<Kolom nama titik data>#:#<Kolom nilai>.Klik Run SQL untuk menjalankan pernyataan SQL dan melihat atau men-debug hasilnya.
Konfigurasikan dan simpan panel dasbor.
Di panel kanan, tentukan nama, tipe, dan gaya tampilan grafik pemantauan.

Di pojok kanan atas, klik Save dashboard. Di kotak dialog Save dashboard, tentukan Title, Description, dan Folder untuk dasbor tersebut. Lalu, klik Save.
Di pojok kanan atas, klik Save dashboard. Di kotak dialog Save dashboard, klik Save.
Langkah 4: Lihat data pemantauan
Di panel navigasi kiri Grafana, pilih Dashboards. Klik dasbor di folder tujuan untuk melihat semua grafik pemantauannya.