Jika Anda ingin menganalisis dan melihat metrik, log, serta jejak dari instans ApsaraDB for SelectDB secara efisien tanpa harus memikirkan operasi membosankan seperti konfigurasi server dan pembaruan perangkat lunak, Anda dapat menggunakan Managed Service for Grafana untuk memantau instans SelectDB. Topik ini menjelaskan cara menambahkan instans ApsaraDB for SelectDB sebagai sumber data ke Managed Service for Grafana dan cara menggunakan sumber data tersebut.
Prasyarat
Instans SelectDB harus terhubung ke Managed Service for Grafana melalui Internet. Untuk informasi lebih lanjut tentang cara apply for a public endpoint untuk instans SelectDB, lihat Ajukan atau Lepaskan Titik Akhir Publik.
Nama pengguna dan kata sandi untuk masuk ke instans SelectDB telah diperoleh.
CatatanDisarankan untuk menggunakan akun read-only dengan izin tingkat rendah. Jika tidak, keamanan server mungkin terancam.
Ruang kerja telah dibuat di Managed Service for Grafana. Untuk informasi lebih lanjut, lihat Buat dan Kelola Ruang Kerja Grafana.
Alamat IP publik dari ruang kerja di Managed Service for Grafana telah ditambahkan ke daftar putih alamat IP dari instans SelectDB.
Peroleh alamat IP publik dari ruang kerja di Managed Service for Grafana.
Masuk ke Konsol ARMS. Di panel navigasi kiri, pilih .
Di halaman Manajemen Ruang Kerja, klik ID or name of the workspace yang ingin Anda kelola. Pada page yang muncul, lihat informasi di bagian public IP address.
Tambahkan public IP address dari ruang kerja ke daftar putih alamat IP dari instans SelectDB. Untuk informasi lebih lanjut, lihat Konfigurasikan Daftar Putih Alamat IP.
Aturan penagihan
Jika Anda menggunakan Managed Service for Grafana Shared Edition, tidak ada biaya yang dikenakan. Untuk informasi lebih lanjut, lihat Aturan Penagihan.
Prosedur
Langkah 1: Tambahkan sumber data
Masuk ke Konsol ARMS. Di panel navigasi kiri, pilih .
Di halaman Workspace Management, temukan ruang kerja yang ingin Anda kelola dan klik URL di kolom URL untuk masuk ke Grafana.
CatatanAnda dapat masuk ke Grafana menggunakan akun administrator Grafana dan kata sandi yang dikonfigurasi saat membuat ruang kerja. Anda juga dapat mengklik Sign in with Alibaba Cloud untuk masuk ke Grafana dengan Akun Alibaba Cloud saat ini.
Managed Service for Grafana 9.x
Di panel navigasi kiri Managed Service for Grafana, klik ikon
. Di halaman yang muncul, klik Add data source lalu MySQL.CatatanManaged Service for Grafana tidak mendukung sumber data SelectDB. Anda dapat menghubungkan Managed Service for Grafana ke sumber data MySQL karena SelectDB kompatibel dengan protokol koneksi dan sintaksis
MySQL 5.7.Managed Service for Grafana 10.x
Di halaman utama Grafana, klik ikon
di sudut kiri atas.Di panel navigasi kiri, pilih .
Di tab Data sources, klik Add data source. Klik MySQL.
CatatanManaged Service for Grafana tidak mendukung sumber data SelectDB. Anda dapat menghubungkan Managed Service for Grafana ke sumber data MySQL karena SelectDB kompatibel dengan protokol koneksi dan sintaksis
MySQL 5.7.
Di halaman Settings, konfigurasikan parameter berikut.
Tabel berikut menjelaskan parameter umum. Untuk informasi lebih lanjut tentang parameter lainnya, lihat Dokumentasi Grafana.
Parameter
Deskripsi
Nama
Nama sumber data.
Host
Titik akhir publik dari instans SelectDB. Anda dapat memperoleh titik akhir publik di halaman detail instans SelectDB.
Format:
<Titik akhir publik>:<Port MySQL>.Contoh: selectdb-cn-bcd****-public.selectdbfe.rds.aliyuncs.com:9030.
Database
Nama instans SelectDB.
Pengguna
Nama pengguna yang digunakan untuk masuk ke instans SelectDB.
PentingKami merekomendasikan agar Anda menggunakan akun read-only dengan izin tingkat rendah. Jika tidak, keamanan server mungkin terancam.
Kata Sandi
Kata sandi yang digunakan untuk masuk ke instans SelectDB.
Klik Save & Test.
Jika pesan
Koneksi Database OKmuncul, sumber data berhasil ditambahkan ke Managed Service for Grafana.Jika pesan kesalahan muncul setelah Anda mengklik Save & Test, lakukan langkah-langkah berikut untuk menyelesaikan kesalahan:
Periksa apakah titik akhir publik, nama instans, nama pengguna, dan kata sandi dikonfigurasi dengan benar.
Periksa apakah alamat IP publik dari ruang kerja di Managed Service for Grafana telah ditambahkan ke daftar putih alamat IP dari instans SelectDB. Untuk informasi lebih lanjut, lihat Bagaimana Cara Menambahkan Alamat IP Publik Managed Service for Grafana ke Daftar Putih Alamat IP Instans SelectDB?
Langkah 2: Gunakan sumber data untuk membuat dasbor
Berikut adalah contoh cara membuat panel dasbor dalam format tabel dan grafik deret waktu di dasbor untuk data SelectDB.
SELECT * FROM `test_table` where operate_time<'2022-07-20 03:00:00';ID | Tempat | Pengguna | mengoperasikan | Waktu Operasi | Jumlah |
1 | Cina (Hangzhou) | Pengguna A | Lihat-lihat | 2022/7/20 0:00 | 3 |
2 | Cina (Hangzhou) | Pengguna A | Lihat-lihat | 2022/7/20 1:00 | 8 |
3 | Cina (Hangzhou) | Pengguna A | Lihat-lihat | 2022/7/20 2:00 | 13 |
11 | Cina (Beijing) | Pengguna A | Lihat-lihat | 2022/7/20 0:00 | 23 |
12 | Cina (Beijing) | Pengguna B | Lihat-lihat | 2022/7/20 1:00 | 18 |
13 | Cina (Beijing) | Pengguna B | Lihat-lihat | 2022/7/20 2:00 | 3 |
21 | Cina (Beijing) | Pengguna C | Lihat-lihat | 2022/7/20 0:00 | 13 |
22 | Cina (Beijing) | Pengguna C | Lihat-lihat | 2022/7/20 1:00 | 22 |
23 | Cina (Beijing) | Pengguna C | Lihat-lihat | 2022/7/20 2:00 | 23 |
Buat panel dasbor dalam format tabel
Di panel navigasi kiri, klik ikon
, lalu klik New dashboard.Di halaman New dashboard, klik Add a new panel.
Di tab Visualizations yang ada di sebelah kanan halaman Edit Panel, pilih Tabel.
Di tab Query, pilih sumber data yang Anda tambahkan di Langkah 1.
Di Bagian A, masukkan pernyataan kueri berikut dan pilih Format as Table:
SELECT id AS "Nomor Seri", place AS "Kota", user AS "Pengguna", operation AS "Operasi", count AS "Jumlah Kejadian", operate_time AS "Waktu Operasi" FROM test_tableKlik Apply di sudut kanan atas.
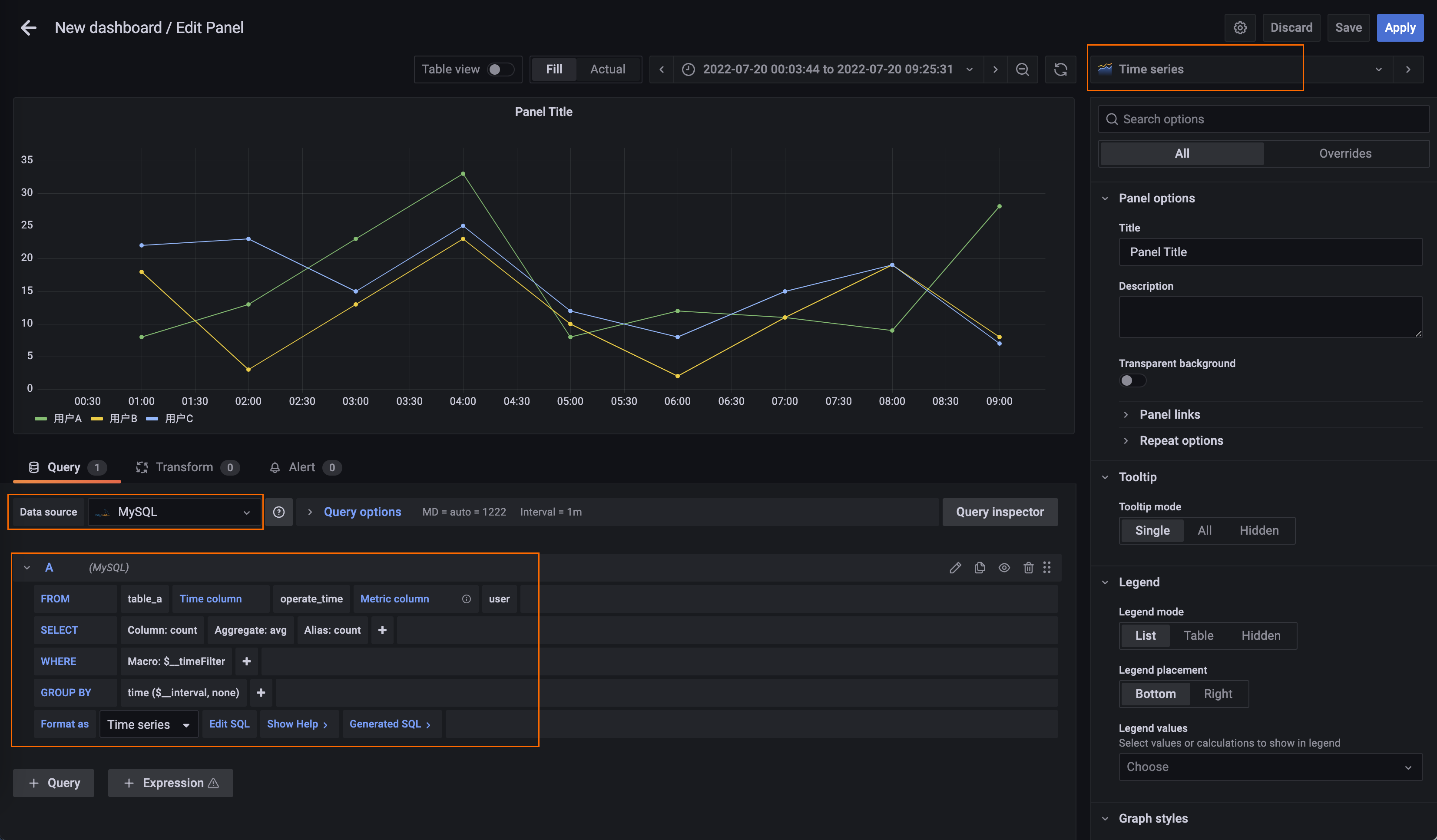
Buat grafik deret waktu
Di sudut kanan atas dasbor, klik ikon
, lalu klik Add a new panel.Di tab Visualizations dari halaman Edit Panel, pilih Deret Waktu.
Di tab Query, pilih sumber data yang Anda tambahkan di Langkah 1.
Di panel kolaps A, konfigurasikan pengaturan kueri:
Kolom Waktu: kolom tempat nilai waktu dari tabel ditampilkan. Atur parameter ini ke operate_time.
Kolom Metrik: kolom tempat metrik ditampilkan. Atur parameter ini ke user.
SELECT: kolom tambahan yang ingin Anda tampilkan di grafik dan fungsi yang ingin Anda gunakan untuk menghasilkan grafik. Atur parameter ini ke count.
Format sebagai: metode pemformatan grafik. Atur parameter ini ke Deret Waktu.

Opsional. Di bagian Graph styles di panel sebelah kanan, atur parameter Style ke Bars untuk menampilkan data dalam grafik kolom.

Klik Apply di sudut kanan atas.