Quick BI memungkinkan penggabungan kartu data dari berbagai dasbor ke dalam Papan Pin yang dipersonalisasi, memberikan pandangan menyeluruh terhadap minat data Anda. Topik ini menjelaskan operasi terkait dengan Papan Pin.
Papan Pin tidak kompatibel dengan browser Internet Explorer. Disarankan untuk menggunakan Chrome atau Safari.
Skenario
Jika Anda atau rekan kerja perlu memantau data dari beberapa dasbor setiap hari, fitur Papan Pin memungkinkan Anda menggabungkan kartu data favorit dari berbagai dasbor ke dalam satu Papan Pin. Anda dapat menyesuaikan tata letak sesuai preferensi dan menetapkan filter untuk fokus pada kondisi yang sering diperiksa.

Entri Operasi
Anda dapat mengakses Papan Pin melalui Dasbor Saya -> Papan Pin.

Buat Papan Pin Baru
Maksimal 10 dasbor didukung.
Untuk membuat Papan Pin baru, klik ikon
di sisi kanan Papan Pin.
Jika belum ada Papan Pin yang dibuat, Anda dapat mengklik Buat Sekarang untuk memulai.
Masukkan nama yang diinginkan untuk kartu tersebut.

Klik OK untuk mengonfirmasi pembuatan Papan Pin.
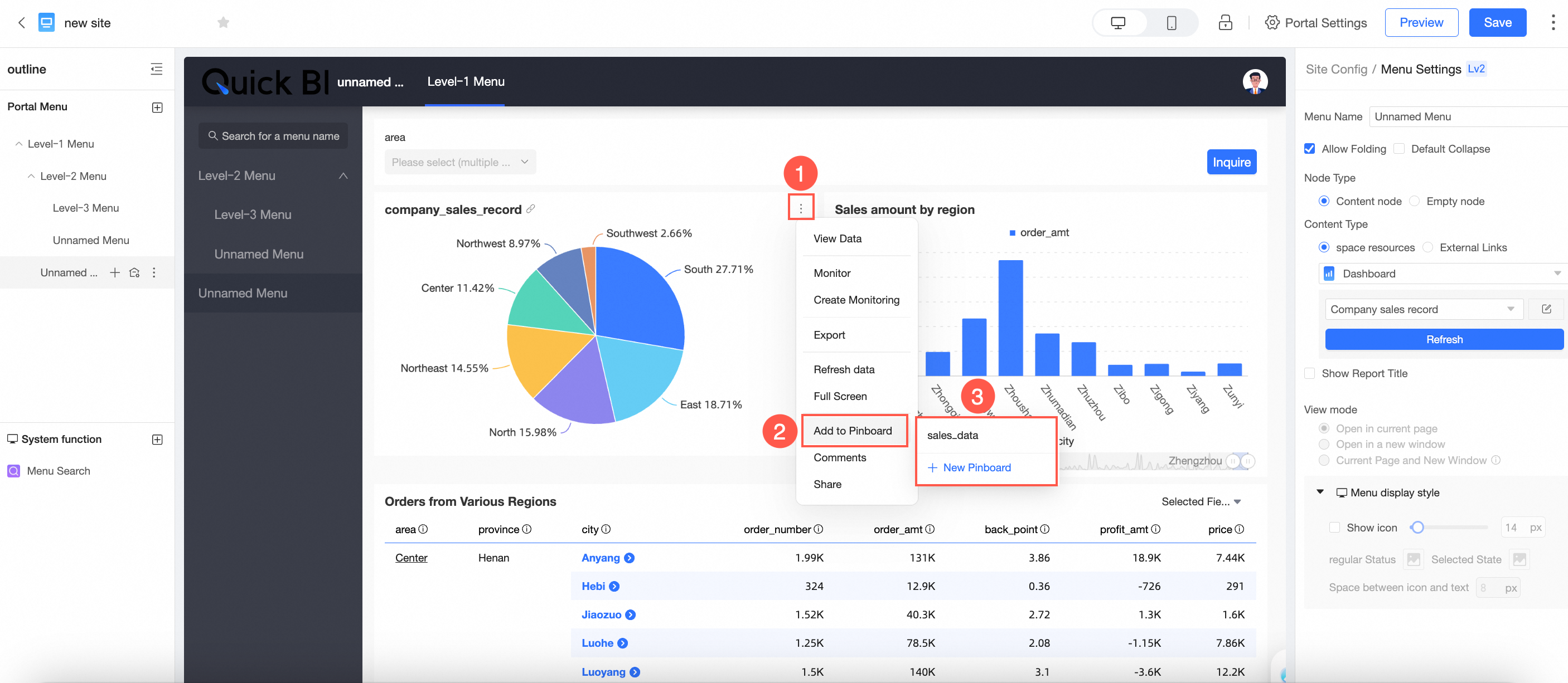
Untuk menambahkan kartu ke Papan Pin, klik Tambah Sekarang atau Tambah Kartu di pojok kanan atas.

Untuk informasi lebih lanjut, lihat Tambah Kartu.
Untuk menghapus atau mengganti nama Papan Pin, arahkan kursor ke atasnya dan klik ikon
.
Jika memiliki beberapa Papan Pin, Anda dapat menyeretnya untuk mengatur ulang sesuai keinginan.

Tambah Kartu
Menambahkan Kartu
Tambahkan kartu di dalam Papan Pin.
Klik Tambah Kartu dan ikuti langkah-langkah dalam diagram untuk memilih dasbor atau dasbor di dalam portal BI, centang kartu yang diinginkan, lalu klik Tambah.

Tambahkan kartu dari halaman Pratinjau Dasbor.
Di halaman Pratinjau Dasbor, ikuti langkah-langkah dalam diagram untuk menambahkan kartu ke Papan Pin. Anda dapat menambahkan ke Papan Pin yang sudah ada atau membuat yang baru.

Tambahkan kartu dari Portal BI.
Di halaman Pratinjau Portal BI, ikuti langkah-langkah dalam diagram untuk menambahkan kartu ke Papan Pin. Anda dapat menambahkan ke Papan Pin yang sudah ada atau membuat yang baru.

nullSetelah ditambahkan, data akan disinkronkan dengan kartu sumber, dan gaya grafik akan menyesuaikan secara otomatis agar sesuai dengan tata letak dan gaya Papan Pin.
Klik Pergi ke Dasbor untuk beralih ke antarmuka Papan Pin yang sesuai.

Sekarang, Anda dapat melihat kartu yang telah ditambahkan di dalam antarmuka Papan Pin.

Operasi Kartu
Tata Letak Kartu
Anda dapat menyeret kartu untuk menyesuaikan posisi dan ukurannya saat mengelola beberapa kartu.

Penggantian Nama Kartu
Klik dua kali judul kartu untuk mengganti namanya.

Operasi kartu tambahan meliputi hal-hal berikut:

① Lihat Data
Mendukung penampilan data baik yang diformat maupun mentah, dengan opsi untuk menyalin data dan mengekspor ke Excel.

② Ekspor
Memungkinkan ekspor ke format Excel, Gambar, atau PDF. Saat mengekspor ke Excel, Anda dapat memilih untuk menampilkan atau menyembunyikan watermark.

③ Buat Pemantauan
Anda dapat menyiapkan pemantauan untuk kartu tersebut. Untuk instruksi rinci, silakan lihat Indikator Pemantauan.

④ Tampilan Layar Penuh
Memungkinkan tampilan layar penuh kartu. Klik Keluar dari Layar Penuh untuk kembali ke Papan Pin.

⑤ Bagikan Kartu
Anda dapat membagikan kartu individu.
nullPembagian grafik hubungan indikator dan pohon dekomposisi indikator saat ini tidak didukung.

Beberapa kartu juga dapat dibagikan.

Mendukung penyalinan dan perekatan tautan untuk berbagi.

⑥ Hapus Kartu
Memungkinkan penghapusan kartu individu.

Anda juga dapat menghapus beberapa kartu sekaligus.

Mengonfirmasi penghapusan akan menghapus kartu dari Papan Pin tanpa memengaruhi kartu asli di dasbor.
⑦ Tampilkan Judul
Anda dapat memilih untuk menampilkan atau menyembunyikan judul kartu.

⑧ Loncat ke Dasbor Sumber
Arahkan kursor ke kartu dan klik ikon
untuk bernavigasi ke dasbor sumber.
Deskripsi Data Kartu dan Kondisi Kueri
Penggabungan Kondisi Kueri
Saat mengumpulkan kartu, semua kondisi kueri efektif untuk kartu tersebut termasuk, seperti kondisi tingkat dasbor, tingkat tab, dan tingkat widget.
Sebagai contoh, kartu "Grafik Batang - Data Penjualan Tahunan" mencakup tiga kondisi kueri efektif: wilayah dan provinsi di tingkat dasbor, serta tahun sebagai kondisi internal kartu.

Ikuti langkah-langkah dalam diagram untuk mengumpulkan kartu ke Papan Pin.

Sekarang, Anda dapat melihat bahwa ketiga kondisi kueri kartu tersebut termasuk di Papan Pin.

Rekaman Nilai Filter Kondisi Kueri
Kondisi Pilihan Non-Tanggal:
Aturan Efektif: Kondisi yang aktif pada saat pengumpulan termasuk dan ditampilkan, serta dapat dimodifikasi. Perubahan yang dilakukan di Papan Pin tetap ada bahkan setelah penyegaran.
Contoh Aplikasi:
Saat mengumpulkan kartu ke Papan Pin dengan kondisi kueri diatur ke wilayah Timur Laut, kartu yang dikumpulkan akan menampilkan kondisi ini di Papan Pin, yang dapat diubah.
Akibatnya, kartu di Papan Pin akan menunjukkan kondisi kueri Timur Laut, dan dapat diubah. 
Kondisi Pilihan Tanggal
Aturan Efektif: Nilai default selalu ditampilkan, diperbarui secara otomatis setiap kali diakses, dan dapat diubah untuk melihat tanggal lainnya. Namun, kondisi terakhir yang dipilih tidak disimpan (yaitu, setiap kali Anda mengakses Papan Pin, kondisi waktu default ditampilkan. Jika diatur untuk menampilkan T-1, itu akan selalu menampilkan data terbaru).
Contoh Aplikasi:
Untuk pemilihan tanggal, tampilan default adalah T-1. Pada 20231122, pilih 20231119 dan kumpulkan kartu.

Setelah pengumpulan, tanggal akan diperbarui secara otomatis menjadi 20231121, dan di masa mendatang, itu akan default ke T-1 setiap hari, dengan opsi untuk mengubah tanggal.

Pembaruan Kondisi Kueri
Prinsip Pembaruan: Prinsip pembaruan untuk kondisi kueri tingkat dasbor, tingkat tab, dan tingkat widget konsisten. Saat kondisi kueri di dasbor sumber ditambahkan, dihapus, atau dimodifikasi, Papan Pin menyinkronkan perubahan ini, dan kartu menunjukkan bahwa kondisi telah diperbarui.