Setelah mengonfigurasi aturan, Anda dapat menggunakan halaman Data Discovery untuk mendeteksi data sensitif di ruang kerja Anda.
Prasyarat
Data Security Guard harus diaktifkan untuk Akun Alibaba Cloud Anda. Untuk informasi selengkapnya, lihat Data Security Guard.
Latar Belakang
Setelah mengonfigurasi aturan data sensitif, Anda dapat melihat distribusi data pada hari berikutnya.
Prosedur
Buka Data Security Guard.
Masuk ke DataWorks console. Pada bilah navigasi atas, pilih wilayah yang diinginkan. Di panel navigasi sebelah kiri, pilih . Pada halaman yang muncul, klik Go to Security Center.
Di panel navigasi sebelah kiri, klik untuk membuka halaman Data Security Guard.
CatatanJika Akun Alibaba Cloud Anda telah diberikan izin yang diperlukan, Anda dapat langsung mengakses halaman Data Security Guard.
Jika Akun Alibaba Cloud Anda belum diberikan izin yang diperlukan, Anda akan diarahkan ke halaman otorisasi Data Security Guard. Anda hanya dapat menggunakan fitur-fitur Data Security Guard setelah Akun Alibaba Cloud Anda diberikan izin yang diperlukan.
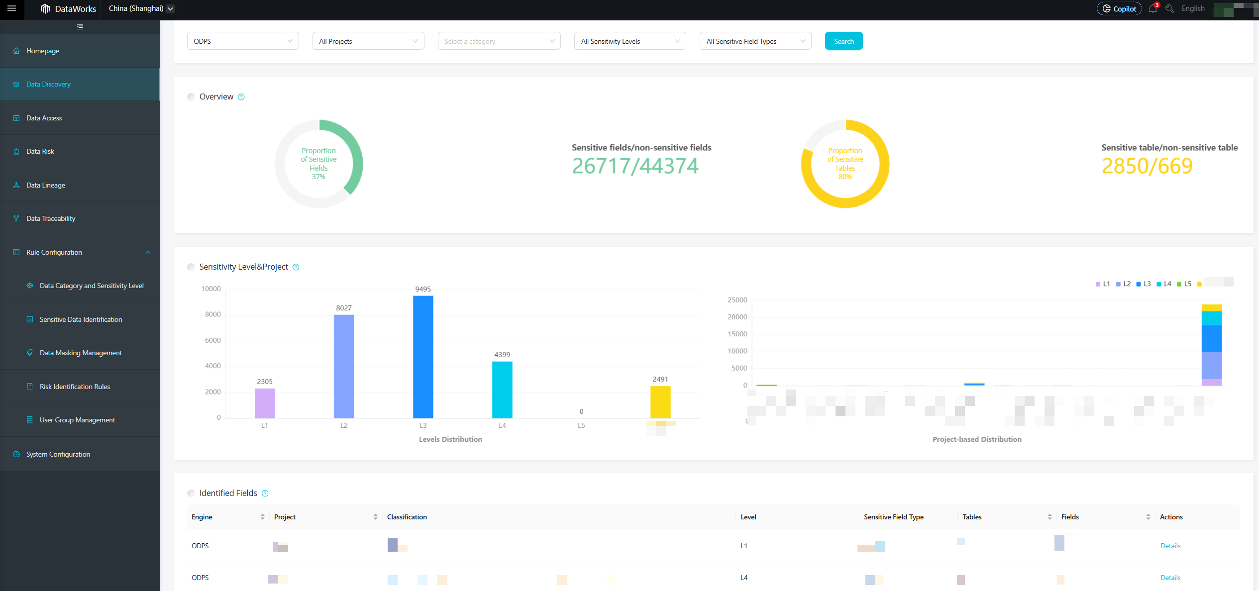
Di panel navigasi sebelah kiri, klik Data Discovery untuk membuka halaman Data Discovery.
Halaman Data Discovery memvisualisasikan aset data Anda dalam berbagai dimensi, seperti ruang kerja dan tingkat sensitivitas. Halaman ini menampilkan jumlah total serta persentase bidang dan tabel yang terdeteksi sesuai aturan, serta distribusi dan daftar periksa untuk bidang-bidang tersebut, yang diorganisasi berdasarkan tingkat sensitivitas dan Proyek.
