Pemantauan Aplikasi menyediakan fitur Trace Explorer yang memungkinkan Anda menggabungkan kondisi filter dan dimensi agregasi untuk analisis real-time berdasarkan data jejak penuh yang tersimpan. Fitur ini mendukung kebutuhan diagnostik kustom dalam berbagai skenario.
Prasyarat
Aplikasi harus dipantau oleh Cloud Monitor 2.0.
Coba di Playground
Playground Alibaba Cloud menyediakan lingkungan demo tempat Anda dapat mencoba fitur utama Cloud Monitor 2.0.
Kunjungi lingkungan demo Playground. Secara default, Anda akan masuk ke ruang kerja
o11y-demo-cn-hangzhou.Di panel navigasi sebelah kiri, pilih .
Lihat di Konsol
Masuk ke Konsol Cloud Monitor 2.0, pilih ruang kerja, lalu di panel navigasi sebelah kiri pilih .
Di halaman Applications, klik aplikasi target, lalu pilih Trace Explorer.
Di pojok kanan atas halaman Trace Explorer, pilih rentang waktu yang akan Anda kueri.
Filter jejak sesuai dengan kebutuhan Anda.
Di bagian Quick Filter, filter jejak berdasarkan status, waktu yang digunakan, nama aplikasi, nama antarmuka, dan alamat host.
Klik bilah pencarian di bagian atas. Dalam daftar drop-down, gunakan kondisi filter yang sudah ada atau tambahkan yang baru.
Di kotak pencarian di kanan atas, masukkan pernyataan kueri.
CatatanTentukan dimensi agregasi untuk mengelompokkan data yang dikueri.
Klik ikon
di sisi kanan kotak pencarian untuk menyimpan kondisi filter saat ini.Klik Saved View di sisi kanan kotak pencarian untuk melihat kondisi filter yang disimpan. Lalu, klik kondisi target untuk melihat jejak yang sesuai dengan kondisi tersebut.
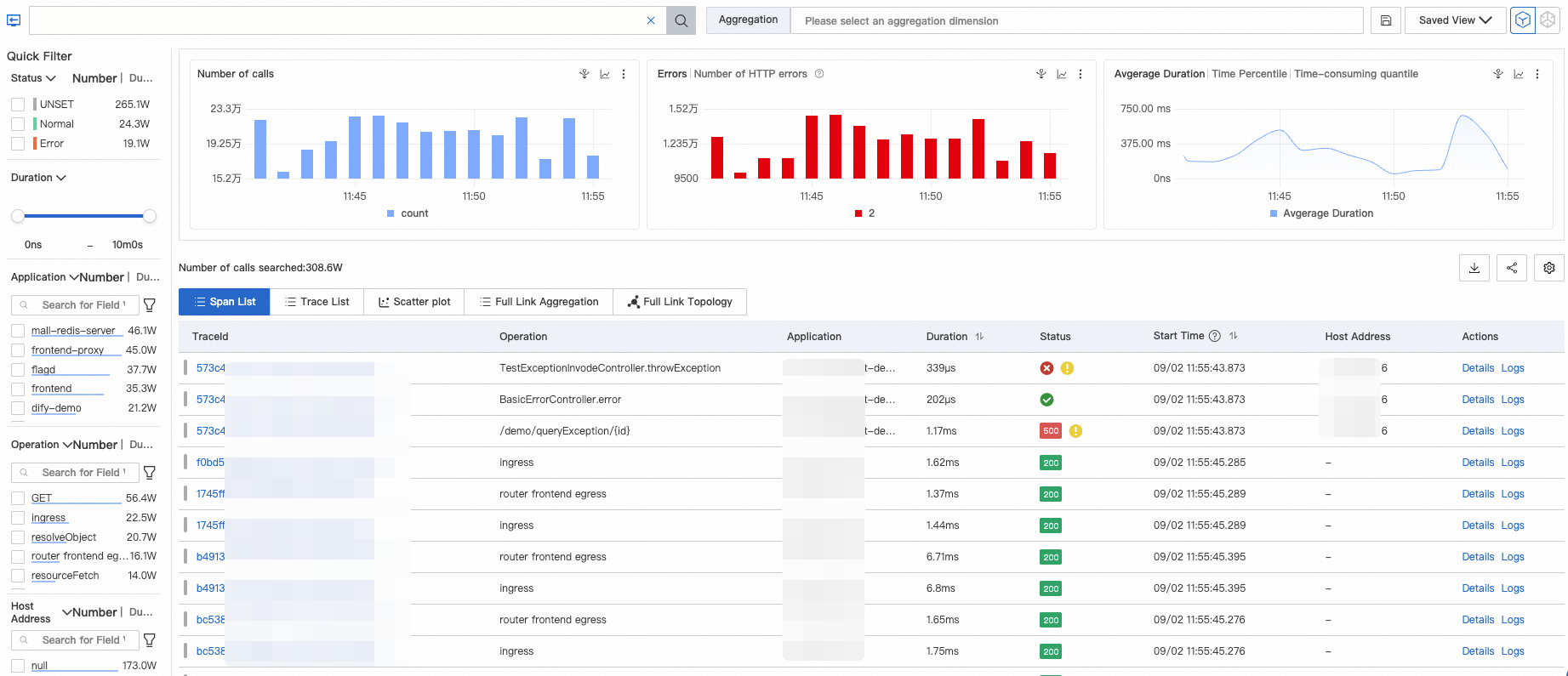
Daftar Jejak
Setelah menentukan kondisi filter, data jejak akan ditampilkan di halaman Trace Explorer. Data ini mencakup grafik batang panggilan dan kesalahan HTTP, kurva deret waktu durasi, serta daftar span dan jejak.

Legenda:
Kode status HTTP pada grafik batang di bagian atas halaman:
2XX (hijau)
3XX (kuning)
4XX (oranye)
5XX (merah)
Data ini berasal dari bidang
attributes.http.status_codeatauattributes.http.response.status_code. Kode status HTTP menggantikan status span ketika kedua bidang tersebut tersedia.Bilah warna di sebelah kiri kolom TraceId dalam daftar:
: statusCode=0
: statusCode=1
: statusCode=2
Indikator status span di kolom Status dalam daftar:
: normalstatusCode=0(tidak dikonfigurasi)statusCode=1(normal)
: error (statusCode=2)
: pengecualian (dipicu ketika attributes.excep.idsberisi nilai)
Dalam daftar span dan jejak, Anda dapat melakukan tindakan berikut:
Klik ID jejak atau Details di kolom Actions untuk melihat detail dan topologi jejak.
Klik Logs di kolom Actions untuk melihat log jejak.
Klik ikon
untuk memperluas semua span di bawah ID jejak. Secara default, root span ditampilkan untuk setiap ID jejak dalam daftar jejak.Klik ikon
di pojok kanan atas daftar jejak untuk menambah atau menyembunyikan parameter daftar.Geser kursor ke atas span dan klik ikon
untuk menambahkan nilai parameter saat ini sebagai kondisi filter.
Grafik Sebaran
Halaman Scatter Chart menampilkan distribusi latensi jejak. Sumbu horizontal mewakili waktu, sedangkan sumbu vertikal mewakili latensi. Arahkan kursor ke titik untuk melihat informasi dasar jejak terkait. Klik titik tersebut untuk melihat detail panggilan jejak.

Agregasi Jejak Penuh
Analisis Tracing dapat menganalisis span yang dikueri di berbagai dimensi. Namun, analisis ini menargetkan span individu dan tidak melakukan analisis mendalam pada tingkat jejak. Fitur agregasi jejak penuh mengambil hingga 5.000 TraceID berdasarkan kondisi tertentu, kemudian mengambil span yang sesuai untuk TraceID tersebut dan mengagregasinya. Proses ini memastikan integritas jejak yang diagregasi.
Agregasi jejak penuh menghitung data berdasarkan kondisi kueri Anda. Jika Anda memilih banyak kondisi, kueri mungkin mengalami beberapa latensi. Harap bersabar.

Parameter | Deskripsi |
spanName | Nama span. |
serviceName | Nama aplikasi yang sesuai dengan span. |
Jumlah permintaan/Rasio Permintaan | Rasio permintaan adalah persentase permintaan yang memanggil node span saat ini. Contohnya, 10% berarti 10% permintaan memanggil span saat ini. Rumus: Rasio Permintaan = (Jumlah permintaan untuk span saat ini / Total jumlah permintaan) × 100% |
Jumlah span/Pengali Permintaan | Pengali permintaan adalah rata-rata jumlah kali span saat ini dipanggil per permintaan. Contohnya, 1,5 berarti setiap permintaan memanggil span saat ini 1,5 kali. Rumus: Pengali Permintaan = Jumlah span / Jumlah permintaan untuk span |
Rata-rata durasi diri/Rasio | Rata-rata durasi diri tidak termasuk durasi span anak. Contohnya, untuk Span A dan Span B anaknya, jika durasi A adalah 10 ms dan durasi B adalah 8 ms, maka durasi diri A adalah 2 ms. Rumus: Durasi diri = Durasi span - Total durasi semua span anak Penting Untuk pemanggilan asinkron, durasi diri sama dengan durasi span. Anda tidak perlu mengurangi durasi span anak. |
Rata-rata durasi | Rata-rata durasi span. |
Jumlah pengecualian/Rasio Pengecualian | Rasio pengecualian adalah persentase permintaan yang memiliki pengecualian. Contohnya, 3% berarti 3% permintaan memiliki pengecualian. Rumus: Rasio Pengecualian = Jumlah permintaan dengan pengecualian / Total jumlah permintaan Penting Jumlah permintaan dengan pengecualian tidak sama dengan jumlah pengecualian (jumlah kali pemanggilan span memiliki pengecualian). Ketika pengali permintaan lebih besar dari 1, satu permintaan dengan pengecualian dapat sesuai dengan beberapa pengecualian. |
Analisis | Menambahkan spanName dan serviceName saat ini ke kondisi filter untuk meminta jejak yang sesuai. |
Contoh: Dalam tabel berikut, Span A memanggil Span B dan Span C. Parameter dijelaskan sebagai berikut.
spanName | serviceName | Jumlah permintaan/Rasio Permintaan | Jumlah span/Pengali Permintaan | Rata-rata durasi diri/Rasio | Rata-rata durasi | Jumlah pengecualian/Rasio Pengecualian | |
A | - | demo | 10/100,00% | 10/1,00 | 5,00 ms/25,00% | 20 ms | 2/20,00% |
- | B | demo | 4/40,00% | 8/2,00 | 16,00 ms/100,00% | 16 ms | 2/50,00% |
- | C | demo | 1/10,00% | 1/1,00 | 4,00 ms/100,00% | 4 ms | 1/100,00% |
Untuk entry span A, Jumlah permintaan/Rasio Permintaan menunjukkan bahwa total jumlah permintaan untuk A adalah 10, dengan rasio 100%. Untuk B, Jumlah permintaan/Rasio Permintaan adalah 4/40,00%, yang berarti hanya 4 permintaan memanggil B. Demikian juga, hanya 1 permintaan memanggil C. Rasio permintaan yang sesuai adalah 40% dan 10%. Permintaan yang tersisa mungkin tidak memanggil B atau C karena pemeriksaan logika atau pengecualian. Ini mencerminkan rasio distribusi permintaan.
Untuk A, Jumlah span/Pengali Permintaan adalah 10/1,00, yang berarti setiap permintaan hanya memanggil A sekali. Namun, untuk B, 4 permintaan memiliki 8 span, artinya setiap permintaan memanggil B dua kali. Ini mencerminkan rasio distribusi span dalam satu permintaan.
Untuk A, Rata-rata durasi diri/Rasio adalah 5,00 ms/25,00%. Ini berarti rata-rata durasi A, tidak termasuk B dan C, adalah 5 ms, yang hanya mencakup 25% dari total rata-rata durasi. Untuk span anak B dan C, durasi diri mereka sama dengan durasi total mereka karena mereka tidak memiliki span anak. Ini mencerminkan rasio distribusi durasi.
Untuk A, Jumlah pengecualian/Rasio Pengecualian adalah 2/20,00%, yang berarti A memiliki 2 pengecualian, mencakup 20% dari total permintaan. Untuk B, Jumlah pengecualian/Rasio Pengecualian adalah 2/50,00%. Karena setiap permintaan memanggil B dua kali dan total jumlah permintaan adalah 4, rasio pengecualian 50% berarti 2 permintaan memiliki pengecualian. Oleh karena itu, distribusi untuk B mungkin sebagai berikut: dari total 4 permintaan, 2 permintaan memiliki 4 panggilan normal ke Span B. Dalam 2 permintaan lainnya, panggilan pertama ke Span B gagal dengan pengecualian, lalu berhasil dipanggil lagi.
Untuk melihat detail jejak spesifik, arahkan kursor ke nama span biru. Di kotak pop-up, Anda dapat melihat TraceID yang direkomendasikan. Klik TraceID untuk melihat detailnya.
Topologi Jejak Penuh
Tab Full-trace Topology menampilkan topologi agregat antar aplikasi. Topologi ini menunjukkan hubungan panggilan antar aplikasi dan mencakup data seperti jumlah permintaan, kesalahan, dan waktu respons.

Detail Jejak

Label Komponen (① pada gambar)
Label menunjukkan jenis panggilan dan jumlah span dari jenis tersebut dalam jejak.
Jenis panggilan dibedakan berdasarkan atribut component.name dalam span (attributes.component.name).
Klik label komponen untuk menyembunyikan span dari jenis tersebut dalam jejak. Ini membantu menyaring span yang tidak perlu difokuskan. Klik kembali label untuk menampilkannya.
Peta Jejak (② pada gambar)
Peta jejak menampilkan seluruh jejak beserta distribusi data span.
Setiap batang pada peta jejak mewakili sebuah span. Hanya span dengan durasi lebih dari 1% dari total durasi jejak yang ditampilkan.
Aplikasi yang berbeda diwakili dengan warna berbeda. Contohnya, dalam gambar, biru mewakili aplikasi opentelemetry-demo-adservice.
Panjang garis hitam pada peta jejak mewakili durasi diri span, yaitu durasi span dikurangi total durasi span anak. Misalnya, jika Span A memanggil Span B, durasi A adalah 10 ms, dan durasi B adalah 8 ms, maka durasi diri A adalah 2 ms.
Timeline mewakili rentang waktu keseluruhan jejak.
Fokus dan Penyaringan Jejak (③ pada gambar)
Setiap baris di area ini mewakili sebuah span dan menunjukkan hubungan hierarki antara span induk dan anak. Angka di depan data span menunjukkan jumlah span anak yang dimiliki oleh span induk. Di area ini, Anda dapat melakukan operasi berikut:
Collapse: Klik ikon
untuk melipat atau memperluas data span.Fokus: Pilih span target dan klik ikon
. Sistem hanya akan menampilkan span tersebut dan data hilirnya, sehingga fokus tampilan pada data span yang dipilih.Unfocus: Klik ikon
untuk menghilangkan fokus pada data span.Filter: Masukkan informasi terkait span target, seperti nama span, nama aplikasi, atau atribut, ke dalam kotak pencarian. Ini akan menyaring span target dan menampilkan jalur panggilan dari span entri ke span target. Untuk membatalkan filter, hapus konten di kotak pencarian dan klik Search.
Perbesar dan Perkecil: Klik ikon
untuk memperbesar jejak dan menyembunyikan peta jejak. Klik ikon
untuk memulihkan peta jejak.
Detail Span (④ pada gambar)
Area Detail Span berisi informasi rinci tentang span saat ini, termasuk metrik terkait, log, dan informasi pengecualian. Anda juga dapat mengelola dan memicu acara interaksi kustom.
Informasi Tambahan: Mencakup empat jenis informasi: Attributes, Resources, Details, dan Events. Informasi ini dikelompokkan berdasarkan jenis. Untuk deskripsi bidang dalam detail span, lihat Parameter untuk Analisis Tracing.
Metrik: Menampilkan metrik terkait dengan span. Untuk jejak aplikasi Java ARMS, metrik JVM dan host ditampilkan. Untuk jejak yang dilaporkan oleh probe open-source, tiga metrik emas RED (Rate, Errors, dan Duration) ditampilkan.

Asosiasi Log: Jika Anda telah mengaitkan Simple Log Service Logstore dengan aplikasi Anda, Anda dapat dengan cepat menavigasi ke Logstore dan meminta log bisnis yang sesuai dengan TraceId saat ini.
Pengecualian: Ketika sebuah span mencatat informasi pengecualian, halaman ini menampilkan detail pengecualian spesifik.
Konfigurasi Acara: Anda dapat mengatur acara interaksi untuk satu atau lebih atribut jejak. Ini membantu Anda meminta jejak yang lebih rinci atau melihat log, metrik, dan informasi lain yang terkait dengan jejak. Untuk informasi lebih lanjut tentang cara mengonfigurasi acara interaksi kustom, lihat Konfigurasikan acara interaksi kustom untuk jejak.