All Products
Search
Document Center

Cloud Monitor:Gunakan Grafana untuk melihat data pemantauan

Last Updated:Jul 06, 2025

Anda dapat menggunakan dasbor perusahaan dan plugin Grafana untuk mengintegrasikan Pemantauan Cloud Hybrid dengan Grafana. Anda juga dapat menggunakan dasbor perusahaan untuk membuat instance Grafana yang dikelola sendiri. Topik ini menjelaskan cara menggunakan plugin Grafana untuk melihat data pemantauan secara visual.

Penting

Plugin sumber data CloudMonitor aliyun_cms_grafana_datasource tidak lagi dipelihara dan diperbarui. Plugin ini tidak mendukung Grafana 11.0.0. Kami menyarankan Anda untuk tidak menggunakan Grafana 11.0.0. Sebagai gantinya, gunakan Pemantauan Cloud Hybrid.

Prosedur

Untuk informasi lebih lanjut tentang cara mengintegrasikan CloudMonitor dengan Grafana, lihat Ikhtisar.

Prosedur

  1. Instal perangkat lunak Grafana.
    Catatan Contoh berikut menunjukkan cara menginstal Grafana di CentOS. Untuk informasi lebih lanjut tentang cara menginstal Grafana di sistem operasi lain, lihat Instal Grafana.
    1. Masuk ke server sebagai pengguna root.
    2. Jalankan salah satu perintah berikut untuk menginstal Grafana.
      Catatan Untuk informasi lebih lanjut tentang versi perangkat lunak Grafana dan sistem operasi yang didukung oleh Grafana, kunjungi halaman Unduhan Grafana. Dalam contoh berikut, paket instalasi Grafana adalah grafana-8.0.6-1.x86_64.rpm, yang merupakan versi terbaru.
      • Metode 1:

        sudo yum install https://dl.grafana.com/oss/release/grafana-8.0.6-1.x86_64.rpm

      • Metode 2:

        wget https://dl.grafana.com/oss/release/grafana-8.0.6-1.x86_64.rpm

        sudo yum localinstall grafana-8.0.6-1.x86_64.rpm

    3. Jalankan perintah berikut untuk memulai layanan Grafana:
      sudo service grafana-server start
  2. Opsional. Instal plugin panel Grafana.

    Jika Anda perlu melihat data pemantauan pada panel Grafana seperti Pie Chart, Gantt, atau Worldmap Panel, Anda harus menginstal plugin panel yang sesuai. Untuk informasi lebih lanjut tentang cara menginstal plugin panel Grafana, kunjungi halaman Plugin Panel Grafana.

  3. Instal plugin sumber data CloudMonitor.
    Catatan Versi terbaru dari plugin ini adalah v2.0.1. Aturan peringatan tidak dapat diatur untuk data pemantauan dalam versi ini.
    1. Jalankan perintah berikut untuk mengunduh plugin ke direktori /var/lib/grafana/plugins/:

      cd /var/lib/grafana/plugins/

      wget https://github.com/aliyun/aliyun-cms-grafana/releases/download/v2.0/aliyun_cms_grafana_datasource_v2.0.1.tar.gz

    2. Jalankan perintah berikut untuk mengekstrak plugin ke direktori aliyun_cms_grafana_datasource:
      tar -xzf aliyun_cms_grafana_datasource_v2.0.1.tar.gz
    3. Konfigurasikan plugin.
      1. Jalankan perintah berikut untuk membuka file konfigurasi bernama defaults.ini di /usr/share/grafana/conf:

        cd /usr/share/grafana/conf

        vi defaults.ini

      2. Atur parameter allow_loading_unsigned_plugins menjadi aliyun_cms_grafana_datasource. Ini memungkinkan Grafana menjalankan plugin sumber data CloudMonitor yang tidak ditandatangani.
        Berikut ini kode yang menunjukkan cara mengatur parameter allow_loading_unsigned_plugins menjadi aliyun_cms_grafana_datasource:
        allow_loading_unsigned_plugins = aliyun_cms_grafana_datasource
      3. Tekan Esc, masukkan :wq, lalu tekan Enter untuk menyimpan dan menutup file defaults.ini.
    4. Jalankan perintah berikut untuk memulai ulang layanan Grafana:
      service grafana-server restart
  4. Buat sumber data CloudMonitor.
    Masuk ke Grafana setelah diinstal. Port default adalah 3000 dan nama pengguna default adalah admin.
    Penting Untuk mencegah risiko keamanan, kami sarankan Anda mengubah kata sandi saat pertama kali masuk ke Grafana.
    1. Masuk ke Grafana.
      URL login dalam format https://IP server Grafana:3000. Contoh: https://192.168.XX.XX:3000.
    2. Di bilah navigasi sebelah kiri, klik ikon Configuration.
    3. Pada tab Data Sources, klik Add data source di pojok kanan atas.
    4. Pada halaman Add data source, klik CMS Grafana Service di bagian bawah.
    5. Masukkan nama dan informasi akun dari sumber data CloudMonitor.
      ParameterDeskripsi
      NameNama sumber data. Anda dapat menggunakan nama default CMS Grafana Service.
      Aliyun UserIdID akun Alibaba Cloud Anda.
      AccessKeyIdID AccessKey dari akun Alibaba Cloud Anda atau pengguna RAM dalam akun Alibaba Cloud. Untuk informasi lebih lanjut tentang cara mendapatkan ID AccessKey, lihat Dapatkan pasangan AccessKey.
      Catatan Pengguna RAM harus dibuat oleh akun Alibaba Cloud saat ini dan diberi otorisasi untuk membaca data dari CloudMonitor.
      AccessKeyRahasia AccessKey dari akun Alibaba Cloud Anda atau pengguna RAM dalam akun Alibaba Cloud. Untuk informasi lebih lanjut tentang cara mendapatkan rahasia AccessKey, lihat Dapatkan pasangan AccessKey.
      Catatan Pengguna RAM harus dibuat oleh akun Alibaba Cloud saat ini dan diberi otorisasi untuk membaca data dari CloudMonitor.
    6. Klik Save & Test.
  5. Tambahkan dasbor dan grafik pemantauan.
    1. Di bilah navigasi sebelah kiri, klik ikon Create.
    2. Pada halaman New dashboard, klik Add an empty panel.
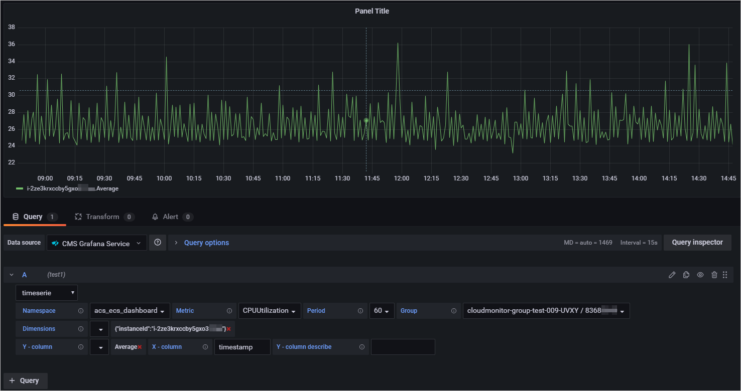
    3. Pada tab Query, pilih sumber data CMS Grafana Service dan konfigurasikan metrik untuk layanan Alibaba Cloud tertentu.
      Metrics
      Tabel berikut menjelaskan parameter yang digunakan untuk mengonfigurasi metrik untuk layanan Alibaba Cloud tertentu.
      ParameterDeskripsi
      NamespaceNamespace tempat data pemantauan dilaporkan. Tentukan namespace dalam format acs_service name.

      Untuk informasi lebih lanjut tentang namespace untuk layanan cloud yang berbeda, lihat Lampiran 1: Metrik.

      MetricNama metrik pemantauan yang datanya dilaporkan.

      Untuk informasi lebih lanjut tentang metrik untuk layanan cloud yang berbeda, lihat Lampiran 1: Metrik.

      PeriodInterval pelaporan data pemantauan. Unit: detik.

      Untuk informasi lebih lanjut tentang interval waktu untuk layanan cloud yang berbeda, lihat Lampiran 1: Metrik.

      GroupNama dan ID grup aplikasi yang sesuai dengan metric yang datanya dilaporkan.
      DimensionsDimensi yang digunakan untuk menanyakan data pemantauan sumber daya tertentu.

      Anda dapat menentukan beberapa dimensi sekaligus. Tentukan setiap dimensi sebagai pasangan nilai-kunci, misalnya, instanceId:i-2ze2d6j5uhg20x47****.

      Untuk informasi lebih lanjut tentang dimensi untuk layanan cloud yang berbeda, lihat Lampiran 1: Metrik.

      Y-columnMetode statistik yang digunakan untuk melaporkan data pemantauan. Nilai valid: Rata-rata, Maksimum, Minimum, dan Jumlah.

      Untuk informasi lebih lanjut tentang metode statistik untuk layanan cloud yang berbeda, lihat Lampiran 1: Metrik.

    4. Di panel sebelah kanan, atur nama, tipe, dan tata letak grafik pemantauan.
    5. Di pojok kanan atas, klik Apply.
      Grafik pemantauan telah dibuat.
    6. Di pojok kanan atas, klik ikon Save the dashboard. Lalu, tentukan nama dasbor dan folder tempat dasbor berada.
    7. Klik Save.
      Dasbor telah dibuat.
  6. Lihat data pemantauan.
    1. Di bilah navigasi sebelah kiri, pilih Dashboard > Manage.
    2. Pada tab Manage, klik dasbor.
      Lihat semua grafik pemantauan di dasbor.