当您参考威胁情报防护规则设置了防护规则,就可以参考本文档内容查看威胁域名防护情况。
查看方法
登录云解析DNS-统计大盘页面;
在安全防护大盘页签下,选择内网DNS防火墙 (Private Zone)。

防护概况
根据时间条件查询对应时间内的威胁域名查询次数、防护趋势统计图;
支持今天、昨天、7天、15天、30天快速时间查询条件,最长支持1年内的数据查询;

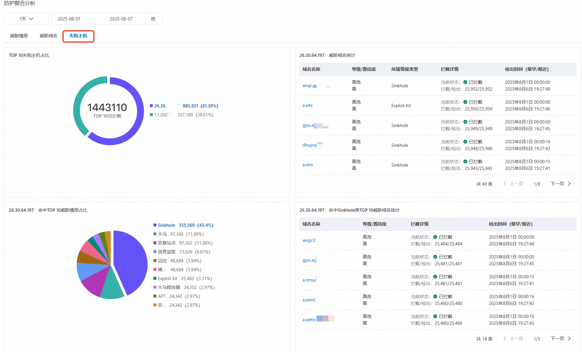
防护聚合分析
TOP威胁情报分析
选中TOP10威胁情报中任一情报类型,可展示此威胁情报的详细信息。

TOP威胁域名分析
选中TOP10威胁域名中任一域名,可展示此威胁域名的详细信息。

TOP失陷主机分析
选中TOP10失陷主机中任一主机IP,可展示此失陷主机IP的详细信息。

