如需高效分析與查看雲資料庫 SelectDB 版執行個體的指標、日誌和跟蹤,同時不想關注伺服器配置、軟體更新等繁瑣事務,您可通過可觀測可視化 Grafana 版監控SelectDB執行個體。本文介紹如何在可觀測可視化 Grafana 版中添加並使用ApsaraDB for SelectDB資料來源。
前提條件
目前,SelectDB僅支援可觀測可視化 Grafana 版通過公網串連。如何為SelectDB執行個體申請公網地址,請參見申請和釋放公網地址。
已擷取SelectDB執行個體的使用者名稱和密碼。
說明建議您使用低許可權的唯讀賬戶進行配置,以避免對伺服器安全造成較大威脅。
已有可觀測可視化 Grafana 版的目標工作空間。如何建立,請參見建立Grafana工作區。
已將可觀測可視化 Grafana 版的公網IP地址添加至SelectDB執行個體到白名單中。
費用說明
共用版Grafana無需付費,非共用版Grafana,則需收費。具體收費說明,請參見Grafana計費規則。
操作步驟
步驟一:添加資料來源
登入ARMS控制台,在左側導覽列選擇。
在工作區管理頁面,單擊目標工作區右側的訪問地址URL連結進入Grafana。
說明如果需要登入Grafana,可以使用Grafana的Admin帳號和建立工作區時設定的密碼登入Grafana,或單擊Sign in with Alibaba Cloud直接使用當前購買工作區的阿里雲帳號登入Grafana。
Grafana 9.x版本
在Grafana左側導覽列,單擊
表徵圖,然後單擊Add data source,然後單擊MySQL。說明目前,Grafana尚未支援接入類型為SelectDB的資料來源。您可以選擇接入MySQL資料來源,因為SelectDB相容
MySQL 5.7的連線協定和文法。Grafana 10.x版本
在Grafana首頁,單擊頁面左上方的
表徵圖。在Grafana左側導覽列,選擇。
在資料來源頁簽,單擊+ Add data source。然後單擊MySQL。
說明目前,Grafana尚未支援接入類型為SelectDB的資料來源。您可以選擇接入MySQL資料來源,因為SelectDB相容
MySQL 5.7的連線協定和文法。
在Settings頁面,設定以下參數。
以下為常見的配置參數,如需設定其他參數,請參見Grafana官方文檔。
參數
說明
Name
資料來源名稱。
Host
SelectDB執行個體的公網地址。可在SelectDB執行個體的詳情頁擷取相關資訊。
格式:
<公網地址>:<[MySQL 協議連接埠>樣本:selectdb-cn-bcd****-public.selectdbfe.rds.aliyuncs.com:9030
Database
SelectDB執行個體的名稱。
User
SelectDB執行個體的帳號。
重要建議您使用低許可權的唯讀賬戶進行配置,以避免對伺服器安全造成較大威脅。
Password
SelectDB執行個體的密碼。
單擊Save & Test,完成資料來源添加。
添加成功:當頁面顯示
Database Connection OK時,表示資料來源已成功添加至Grafana。添加失敗:如果單擊Save & Test後報錯,可根據下述步驟排查問題:
請檢查地址、資料庫、帳號、密碼填寫是否正確。
確認資訊填寫正確後,檢查是否已將可觀測可視化 Grafana 版的公網IP地址添加至SelectDB執行個體的白名單。具體操作,請參見如何將Grafana公網IP添加至SelectDB的白名單中。
步驟二:使用資料來源建立大盤
此處以如下資料為例,示範如何建立表格類和曲線類的大盤面板。
SELECT * FROM `test_table` where operate_time<'2022-07-20 03:00:00';序號(ID) | 城市(place) | 使用者(user) | 動作(operate) | 操作時間(operate_time) | 次數(count) |
1 | 杭州 | 使用者A | 瀏覽 | 2022/7/20 0:00 | 3 |
2 | 杭州 | 使用者A | 瀏覽 | 2022/7/20 1:00 | 8 |
3 | 杭州 | 使用者A | 瀏覽 | 2022/7/20 2:00 | 13 |
11 | 北京 | 使用者A | 瀏覽 | 2022/7/20 0:00 | 23 |
12 | 北京 | 使用者B | 瀏覽 | 2022/7/20 1:00 | 18 |
13 | 北京 | 使用者B | 瀏覽 | 2022/7/20 2:00 | 3 |
21 | 北京 | 使用者C | 瀏覽 | 2022/7/20 0:00 | 13 |
22 | 北京 | 使用者C | 瀏覽 | 2022/7/20 1:00 | 22 |
23 | 北京 | 使用者C | 瀏覽 | 2022/7/20 2:00 | 23 |
建立表格類型大盤面板
在Grafana左側導覽列在Grafana左側導覽列中單擊
表徵圖,然後單擊+ New dashboard。在New dashboard頁面單擊Add a new panel。
在Edit Panel頁面右側Visualization地區選取項目展示的圖表類型為Table。
在Query地區選取項目步驟一中添加的資料來源。
在摺疊面板A下輸入查詢語句,然後選擇Format as Table。
SELECT id AS "序號", place AS "城市", user AS "使用者", operate AS "動作", count AS "次數", operate_time AS "操作時間" FROM test_table設定完成後,單擊右上方的Apply。
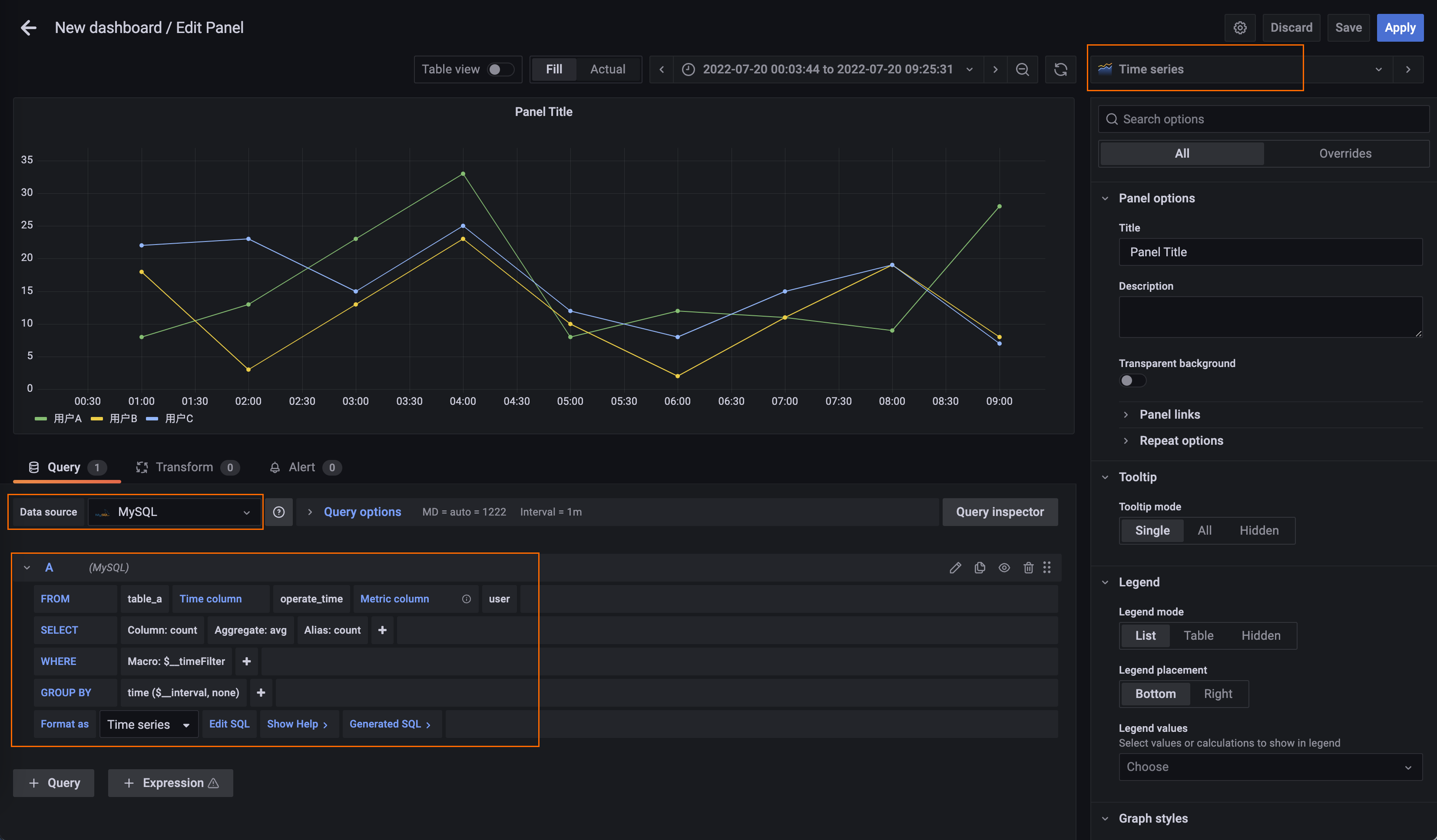
建立曲線類型圖表
在已有大盤右上方單擊
表徵圖,然後單擊Add a new panel。在Edit Panel頁面右側Visualization地區選取項目展示的圖表類型為Time series。
在Query地區選取項目步驟一中添加的資料來源。
在摺疊面板A下設定查詢參數。
Time column:時間列,選擇MySQL表中的時間對應列。此處設定為operate_time。
Metric column:指標列,選擇想展示的維度列。此處設定為user。
SELECT:資料列,選擇資料相關的列。此處設定為count。
Format as:格式化方式,選擇時序資料。此處設定為Time Series。

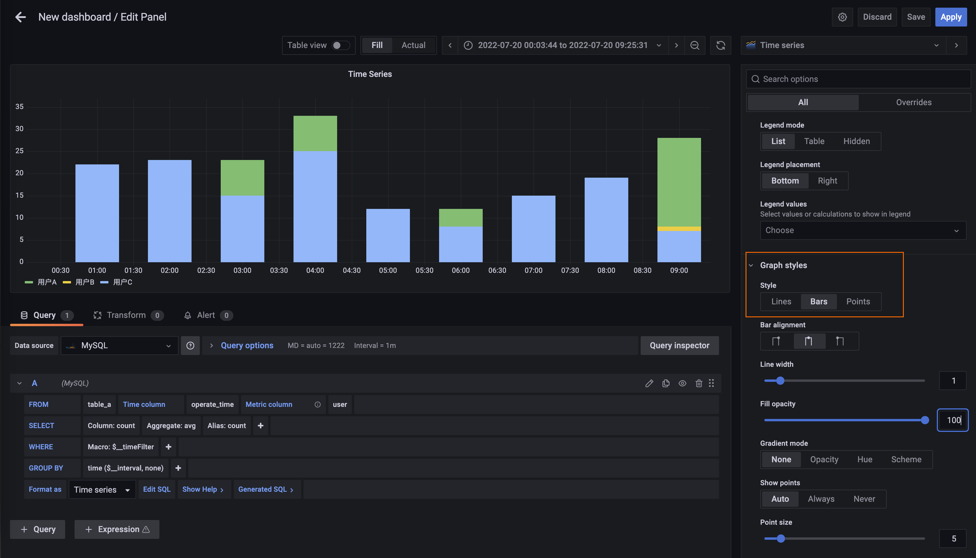
(可選)在右側Graph style中設定Style為Bars,可以將資料顯示為柱狀圖表。

設定完成後,單擊右上方的Apply。