相較於Grafana v10.x,Grafana v11.x在Dashboard、Transformation、Panel組件、Explore、Alerting、基礎能力和企業級能力方面進行了改進,提升了Grafana的易用性。
本文僅介紹了Grafana v11.x更新的部分功能特性。更多詳細資料,請參見Grafana官方文檔。
一、儀錶盤 Dashboard & Visualisation
Grafana v11.x對儀錶盤(Dashboards)架構進行了重大更新,以提供更穩定、動態和靈活的儀錶盤。下文介紹一些主要改進點。
1、查看模式和編輯模式(Edit Mode)
通過引入編輯模式,增強視覺效果,提供更簡單的互動體驗。
查看模式下,儀錶盤介面整潔。

在編輯模式下,添加面板和更改設定等選項易於訪問。

2、變數和時間選取器吊頂(Variables&Timepicker)
將時間選取器從標題列(工具列)移到儀表板(Dashboard)變數欄中。另外,當您滾動儀表板時,時間選取器將與模板變數一起停留在頂部。
3、Grafana URL 中的時區參數(Timezone variable)
添加了新的時區 URL 參數。
4、TV模式顯示儀表板控制項(Playlist TV&Kiosk)
播放播放清單或全螢幕顯示儀表板(TV模式)時,支援配置 URL 參數控制組件的顯示和隱藏:
_dash.hideTimePicker:隱藏時間和重新整理選取器。_dash.hideVariables:隱藏變數和注釋控制項。_dash.hideLinks:隱藏儀表板連結。

5、多級檔案夾(Subfolders GA)
該功能目前在Grafana v11的所有版本中可用。
您可以在擁有編輯或系統管理權限的檔案夾中建立子檔案夾,而無需任何額外許可權。
檔案夾瀏覽

檔案夾移動

許可權管理:您可以向使用者授予最低限度的必要許可權,以確保執行個體的安全。

6、其他限制和說明(Panel Library & Overrides)
“庫面板(panel library)”選項卡不再可用。


在Grafana v11.3.0版本,面板選項中新增“覆蓋”選項卡,覆蓋顯示在選項列表的底部。


在 Grafana v11.3.0版本,調整可視化組件選取器的下拉式功能表調整。


在 Grafana v11.3.0版本,啟用編輯模式時,共用按鈕不可見。

儲存格檢查中,自動格式化表格儲存格值。

二、轉換器 Transformations
在Grafana v11.x中 Transformation 除了新增易於可視化的互動外,還新增Filter by values、Partition by values 、Rows to field、 Format String 、Group to nested table、Add field from Calculation等新的轉換組件。

1、變數支援(Variables)
模板變數現在支援限制(Limit)、排序(Sort by)、按值過濾資料(Filter by values)、分組到矩陣(Grouping to matrix)、熱點圖(Heatmap)和長條圖(Histogram) Transformations。
2、按值過濾(Filter by values)
在按值過濾資料(Filter by values)轉換中,只需添加一個條件,選擇一個欄位,選擇匹配器,然後輸入要匹配的字串即可。
3、行轉列(Rows to field /Transpose)
新的Transpose轉換功能,允許您對資料框進行透視,將行轉換為列、將列轉換為行。此功能對於不支援透視查詢的資料來源非常有效,可實現靈活、富有洞察力的資料視覺效果。

4、分組摺疊表格(Group to nested table)
按指定欄位對錶格資料進行分組並對每個組執行計算。通過此轉換,您可以增強表格可視化的深度和實用性。
5、字串格式化(Format string GA)
Format string可將字串資料格式化為大寫、小寫、標題大小寫等,此轉換提供了一種方便的方法來標準化和定製字串資料的呈現方式,以實現更好的可視化和分析。

6、通過計算新增欄位(Add field from calc GA)
當您使用“從計算轉換中添加欄位”設定二元運算(例如,將每列除以某個值)時,可以選擇一個新的所有數字欄位選項。

三、面板 Panel
在Grafana v11.x中對Business Charts、Table、Stat、GeoMap、Bar gauge、State Timeline、XY Chart等眾多面板(Panel)進行更新,為Grafana使用者提供更豐富、更靈活的配置和可視化體驗。
1、面板外掛程式(Panel Plugins)
為了協助管理員更輕鬆管理 Grafana 外掛程式,Grafana v11.x重新設計外掛程式詳細資料頁面,以反白重要的中繼資料。如下圖為支援更豐富的表徵圖可視化Business Charts(Apache ECharts)組件。


2、AI 增強 (LLM Plugin)
在Grafana v11.x中您可以使用產生式 AI 來協助您製作 Grafana 儀表板。到目前為止,可以協助您產生面板和儀表板標題和說明。
使用AI 增強前,您需要確保已啟用並配置 Grafana 的 LLM 應用外掛程式。更多資訊,請參見Grafana LLM 應用外掛程式文檔。
LLM外掛程式安裝

根據查詢語句產生標題和描述

3、連結&操作 (Links & Actions for visualizations)
在Grafana v11.x 中,面板配置增加資料連結(Links)和操作(Actions)。您可以在其中添加操作,並為每個操作配置調用API的參數。
目前下列組件均已支援操作(Action)配置:Bar chart、Candlestick、Heatmap、State timeline、Status history、Time series、Trend、XY chart。
配置入口

配置詳情

4、畫布(Canvas Panel)
在Grafana v11.x中,換行面板支援流程圖功能、通用資料鏈路支援、畫布平移功能等。
4.1、增強流程圖功能
添加廣泛使用的雲、平行四邊形和三角形元素。
添加中點控制以便連接器不再必須是直線。
添加更多連接器樣式,包括虛線以及角半徑和方向控制。
連接線的水平和垂直自動吸附。
為元素添加圓角樣式。
能夠旋轉畫布中的元素。

4.2、畫布的無限平移
在Grafana v11.x中您可以擴大和縮放畫布。
若要使用此功能,您必須先啟用canvasPanelPanZoom功能。

4.3、畫布的連結和操作改進
Grafana v11.x前,您只能將資料連結添加到文本元素或使用該TextConfig對象的元素;而在Grafana v11.x中幾乎所有的畫布元素支援Link和Action配置。


5、數軸圖表 (XY Chart)
在Grafana v11.x中,XY 圖表不再公開預覽,而是正式發布(GA)。
若要使用此功能,您必須先啟用autoMigrateXYChartPanel功能。
XY 圖表提供了在圖形中可視化任意 x 和 y 值的方法,以便您輕鬆觀察兩個變數之間的關係。XY 圖表通常用於建立散佈圖。您還可以使用它們建立泡泡圖,其中欄位值決定每個氣泡的大小。


XY Chart樣本:

6、表格 (Table)
Grafana v11.x 增加了使用表格可視化的彩色背景儲存格類型為整行表格著色的功能。
6.1、帶有條件表格著色

將狀態欄位對應到顏色(例如,
info、debug以及warning允許根據閾值為行著色)。

基於配置中的閾值可以靈活地為每個閾值分配不同的顏色。

6.2、表格儲存格文字換行(table wrap)
Grafana v11.1 支援在儲存格內換行。
全部列換行顯示

指定列換行顯示

7、統計面板 (Stat)
統計面板支持度百分比變化顏色模式選項。


8、地圖面板(GeoMap)
Grafana v11.x支援通過鍵盤使用GeoMap 面板,聚焦地圖地區,使用方向鍵移動,使用+和-放大和縮小支援標記地區。


9、狀態時間軸面板 (State Timeline)
狀態時間軸面板現在支援分頁。頁面大小選項可讓您對狀態時間軸可視化進行分頁,以限制一次可見的系列數量。以前狀態時間軸中的所有資料都顯示在單個視窗使其難以閱讀。



10、條形面板(Bar gauge GA)
Grafana v11.x 對條形儀錶可視化添加了Legend設定支援(Panel配置標準化)。

四、資料來源 Datasource
1、支援使用權限設定
資料來源支援按Role、User、Service Account、Team分別進行授權。

2、其他更新
2.1、Cloudwatch Metric Insights 跨賬戶可觀察性支援
Metric Insights支援 AWS Cloudwatch 外掛程式的跨賬戶查詢。這允許構建 SQL 查詢以監控 AWS Cloudwatch 中同一地區的多個賬戶。

2.2、Grafana v11.x支援 Zendesk、Catchpoint Enterprise、Yugabyte 資料來源
2.3、GitHub 資料來源的 GitHub App 身分識別驗證
GitHub App 身分識別驗證通過授予更細粒度的許可權來提供增強的安全性,從而降低過度授權的風險。更多資訊,請參見GitHub 資料來源文檔。
五、探索 Explore
在Grafana v11.x 中,除最佳化原有Explore探索功能,還新增Metrics、Logs、Traces、Profiles 探索獨立菜單功能。
Traces、Profiles Explore在Grafana v11.3.x版本中不可見。
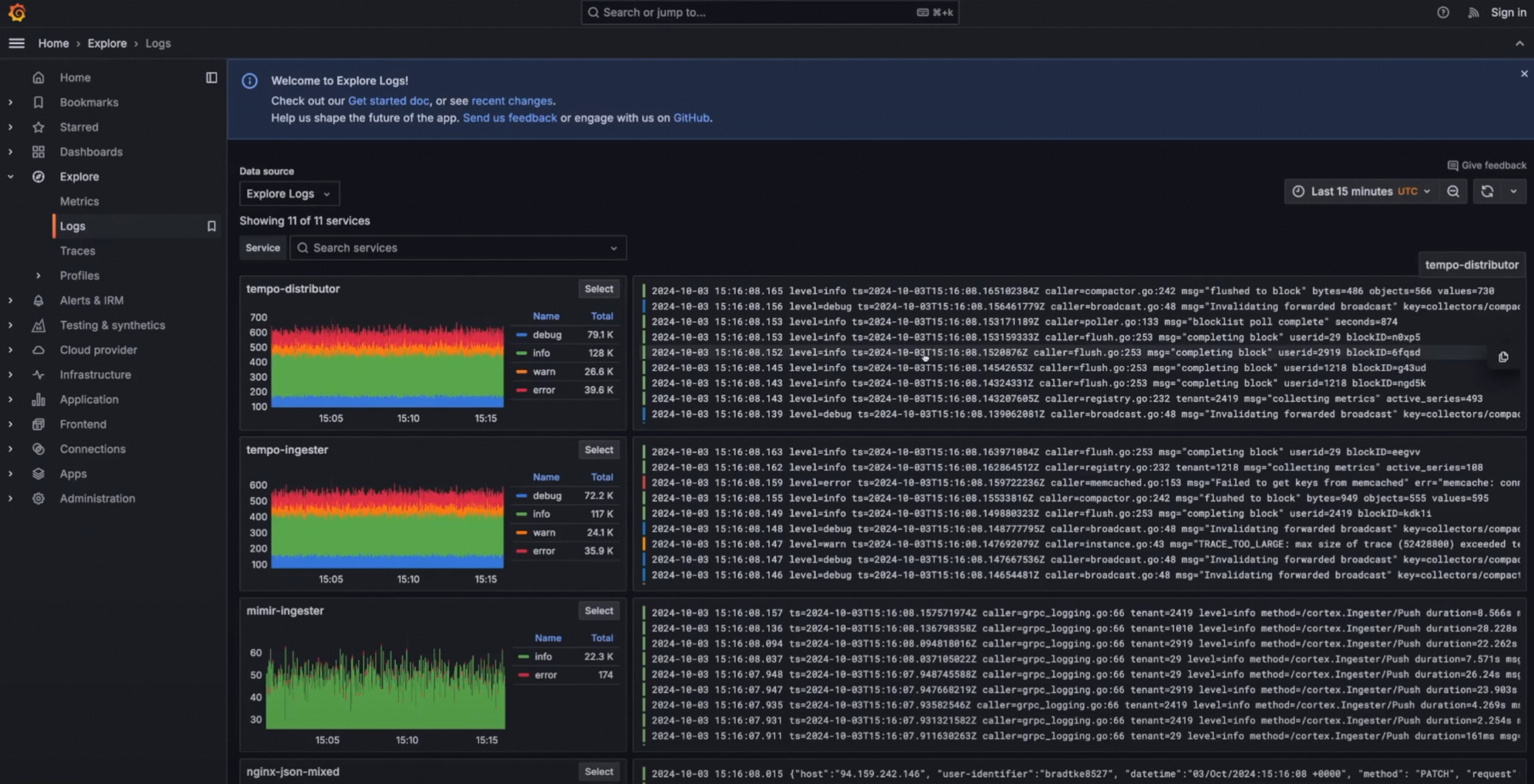
1、探索 Explore
Explore功能新增左側導覽功能表,便於快速定位。


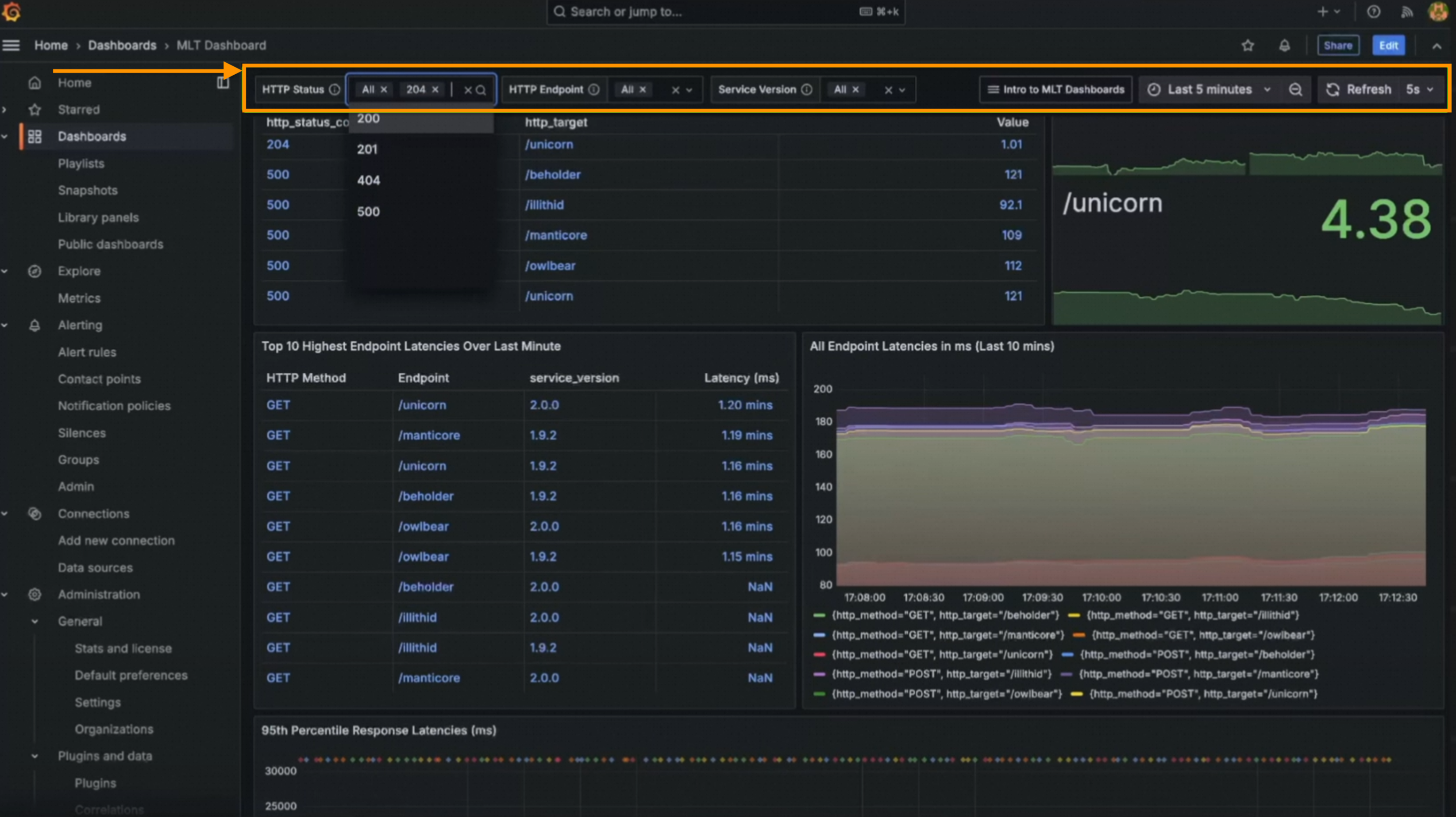
Grafana v11.x支援 Loki 日誌正向搜尋。這協助使用者無縫地按時間順序瀏覽某個時間範圍內的日誌。日誌過濾(Filtering Logs)和固化查詢(Pinning Logs)如下。

關聯 Correlations,您可以通過設定關聯來建立用於探索的互動式連結。這些連結可以執行查詢或產生與所呈現資料相關的外部 URL。

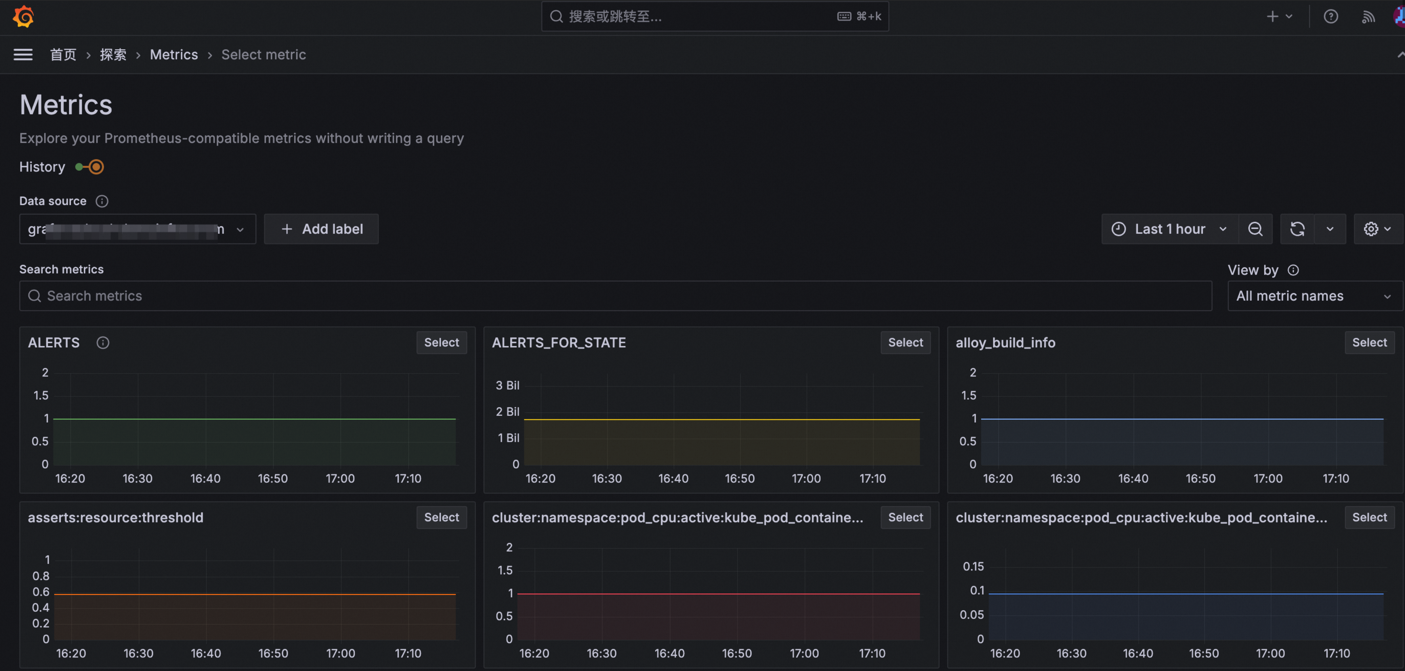
2、指標探索 Metrics Explore
藉助Explore Metrics,您無需查詢即可瀏覽 Prometheus 指標。主要功能如下。
2.1、近期瀏覽記錄和書籤功能
近期瀏覽記錄和書籤功能便於執行查詢分析任務。
2.2、指標探索
在Metrics探索頁面,選擇資料來源後可以批量查看該資料來源下的指標以及過濾。

2.3、歷史軌跡
可以通過History功能快速在查詢歷史中切換查詢。
2.4、指標分析
當選擇一個指標後,可以進入指標詳情頁,頁麵包含指標概覽、下鑽、關聯指標分析等功能。
指標下鑽

關聯指標

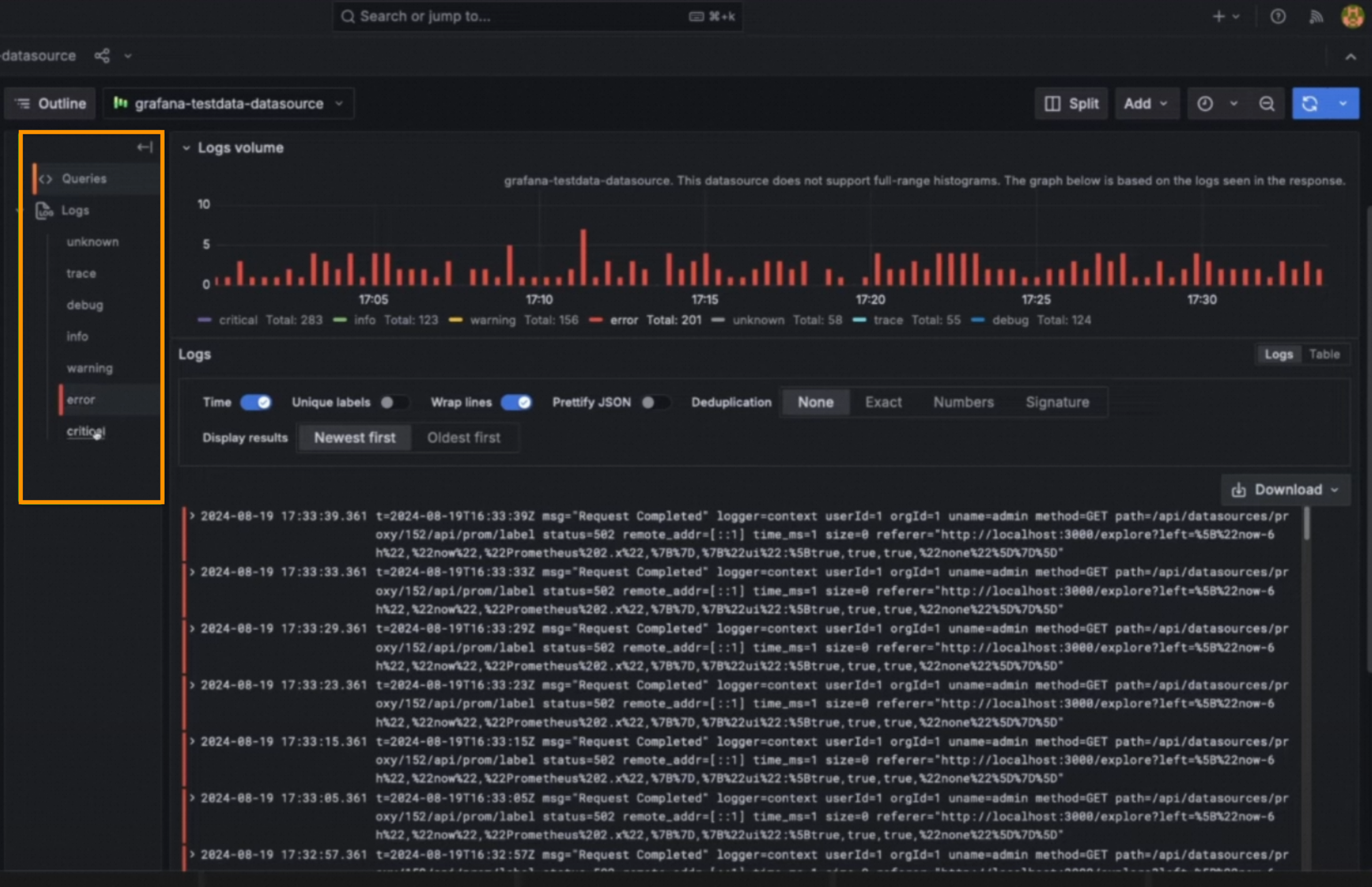
3、日誌探索 Logs Explore
日誌探索允許您無需查詢(LogQL)即可探索 Loki 日誌。
首次進入日誌探索時查看日誌量和日誌行樣本(不再是“空白”)。
無需 LogQL 即可查看日誌,過濾掉噪音或關注異常。
對於資深使用者,可以方便的進入熟悉的Explore模式,同時保留上下文。


六、警示 Alerting
Grafana v11.x重新設計了警示設定頁面。

1、警示Manager配置頁面改進
新的組態管理頁面

修改配置頁面

修改配置對比

2、Contact Point 支援鑒權模組更新
聯絡點鑒權在Basic Auth、TLS基礎上新增Oauth2支援。
3、提供預設的訊息模板
提供預設的訊息模板,以降低配置警示訊息的操作難度。
4、建立警示規則時,簡化查詢和條件
如需使用複雜規則,請切換到進階選項以添加多個查詢和運算式。
若要使用此功能,請先啟用alertingQueryAndExpressionsStepMode功能。

5、建立警示規則時,最佳化執行和通知設定
執行和通知設定重新設計。

6、警報規則頁面最佳化詳情和快捷操作
暫停等功能更便捷。
使用警示規則中繼資料進行調試,並查看警示規則。
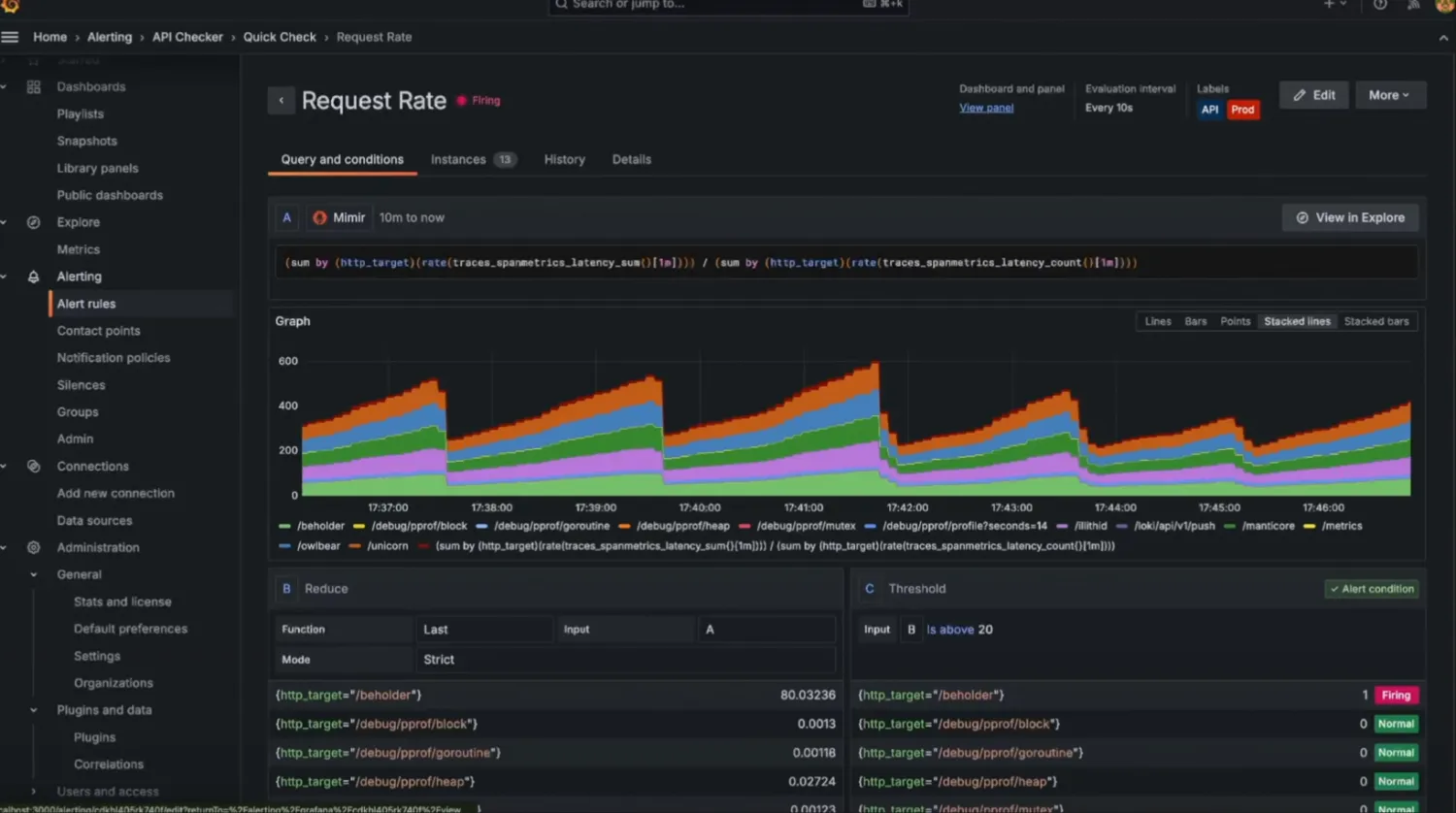
Query and conditions: 查看警示規則的查詢和條件的詳細資料。
Instances: 探索每個警示執行個體,其狀態、標籤和各種其他中繼資料。
History:瀏覽警示規則的記錄歷史。
Details:警示規則的Annotation、RuleID等中繼資料。

7、警示歷史保留最後狀態
警示歷史顯示近期警示事件柱狀圖,並可以分別查看每個警示的詳細狀態。


8、基於角色的警示通知存取控制
聯絡點、靜默和通知策略支援通過角色型存取控制 (RBAC) 。

七、其他基礎能力的更新
在Grafana v11.x中還有眾多基礎能力的更新。
1、LDAP UI 設定更新
若要使用此功能,請先啟用alertingQueryAndExpressionsStepMode功能。

2、書籤 Bookmarks
在導航中添加了一個名為“書籤”的新功能,這樣您可以在導航頂部輕鬆訪問所有您喜歡的頁面。
若要使用此功能,需要您在 Grafana v11.2 或更新版本中開啟pinNavItems 功能開關。

3、其他
Grafana v11.x中,還對標題顯示改進、過渡動畫設定、匿名使用者計費、支援強密碼原則等。

八、企業級能力
1、公告欄 Announcement Banner
新增公告欄,您可以在 Grafana 介面中顯示可自訂的橫幅,以確保關鍵資訊可見且及時。
該功能在 Grafana Cloud 和 Enterprise 中提供公開預覽版。
要在自管理 Grafana 中使用公告橫幅,請在 Grafana v11.3 或更新版本中開啟
notificationBanner功能。
2、大盤匯出 PDF Export
該功能在 Grafana Cloud 和 Enterprise 中提供公開預覽版。
要試用此更新,請啟用
newPDFRendering功能。
例如,一個包含約 200 個面板的 SLO 儀表板的產生時間從 7 分鐘多減少到 11 秒。

3、資料移轉 Grafana Cloud Migration Assistant
從 OSS 或 Enterprise Grafana 遷移到 Grafana Cloud 曆來很複雜,需要掌握 Grafana HTTP API 的技術知識,並且手動執行也較為耗時。新的 Grafana Cloud 遷移助手通過提供方便使用介面來自動遷移資源。
開始遷移並建立Token。

建立遷移任務,遷移完成。
說明該功能在 Grafana 開源和企業版中提供公開預覽版,僅支援匯入到Grafana Cloud版本。
