Quick BI では、さまざまなダッシュボードのデータカードをパーソナルなピンボードに統合し、関心のあるデータの包括的なビューを提供できます。このトピックでは、ピンボードに関連する操作について詳しく説明します。
ピンボードは Internet Explorer ブラウザと互換性がありません。Chrome ブラウザまたは Safari ブラウザの使用をお勧めします。
シナリオ
毎日複数のダッシュボードのデータを監視する必要がある場合、ピンボード機能を使用すると、さまざまなダッシュボードからお好みのデータカードを 1 つのピンボードに統合できます。 レイアウトをカスタマイズしてプリファレンスに合わせて調整し、フィルターを設定して頻繁に確認する条件にフォーカスできます。

操作エントリ
マイダッシュボード -> ピンボードをクリックすると、ピンボードにアクセスできます。

新しいピンボードを作成する
最大 10 個のダッシュボードがサポートされています。
新しいピンボードを作成するには、ピンボードの右側にある
アイコンをクリックします。
Pinboard が作成されていない場合は、[今すぐ作成] をクリックして開始できます。
カードに付ける名前を入力します。

[OK] をクリックして、Pinboard の作成を確定します。
ピンボードにカードを追加するには、右上隅にある [今すぐ追加]カードを追加 または をクリックします。

詳細については、「カードを追加する」をご参照ください。
ピンボードを削除または名前変更するには、ピンボードにカーソルを合わせて
アイコンをクリックします。
複数のピンボードがある場合は、ドラッグして順序を変更できます。

カードを追加する
カードの追加
ピンボード内にカードを追加します。
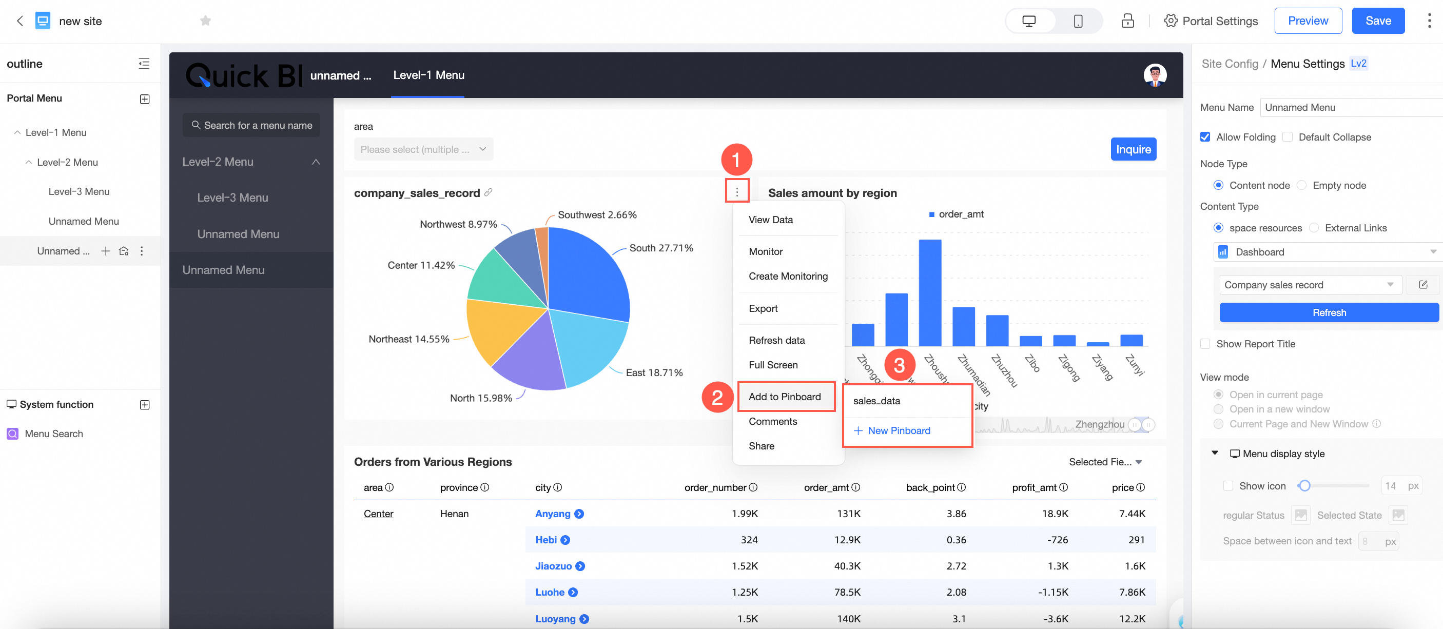
[カードの追加] をクリックし、図の手順に従って BI ポータル内のダッシュボードまたはダッシュボードを選択し、目的のカードを確認して、[追加] をクリックします。

ダッシュボードの プレビュー ページ からカードを追加します。
ダッシュボードのプレビューページで、図の手順に従ってピンボードにカードを追加します。既存のピンボードに追加することも、新しいピンボードを作成することもできます。

BI ポータルからカードを追加します。
BI ポータルのプレビューページで、図の手順に従ってピンボードにカードを追加します。既存のピンボードに追加することも、新しいピンボードを作成することもできます。

説明追加後、データはソースカードと同期され、チャートスタイルはピンボードのレイアウトとスタイルに合わせて自動的に調整されます。
[ダッシュボードに移動] をクリックして、対応するピンボードインターフェイスに移動します。

これで、ピンボードインターフェイス内で追加されたカードを表示できます。

カード操作
カードレイアウト
複数のカードを管理する際に、カードをドラッグして位置とサイズを調整できます。

カードの名前変更
カードタイトルをダブルクリックして名前を変更します。

追加のカード操作は次のとおりです。

① データの表示
フォーマット済みデータと生データの両方の表示をサポートし、データをコピーしたり Excel にエクスポートしたりするオプションがあります。

② エクスポート
Excel、画像、または PDF フォーマットへのエクスポートが可能です。Excel にエクスポートする場合、ウォーターマークを表示するか非表示にするかを選択できます。

③ モニタリングの作成
カードのモニタリングを設定できます。詳細な手順については、「指標のモニタリング」をご参照ください。

④ フルスクリーン表示
カードのフルスクリーン表示を有効にします。[全画面表示を終了] をクリックすると、ピンボードに戻ります。

⑤ カードの共有
個々のカードを共有できます。
説明指標関係グラフと指標分解ツリーの共有は現在サポートされていません。

複数のカードも共有できます。

共有用のリンクのコピーと貼り付けをサポートします。

⑥ カードの削除
個々のカードの削除が可能です。

複数のカードを一度に削除することもできます。

削除を確認すると、ダッシュボード上の元のカードに影響を与えることなく、ピンボードからカードが削除されます。
⑦ タイトルの表示
カードタイトルを表示するか非表示にするかを選択できます。

⑧ ソースダッシュボードへのジャンプ
カードにマウスポインターを合わせ、
アイコンをクリックして、ソース ダッシュボードに移動します。
カードデータとクエリ条件の説明
クエリ条件の包含
カードを収集すると、ダッシュボードレベル、タブレベル、ウィジェットレベルの条件など、カードのすべての有効なクエリ条件が含まれます。
たとえば、「棒グラフ - 年間売上データ」カードには、ダッシュボードレベルの地域と都道府県、カードの内部条件としての年の 3 つの有効なクエリ条件が含まれています。

図の手順に従って、カードをピンボードに収集します。

これで、カードの 3 つのクエリ条件すべてがピンボードに含まれていることがわかります。

クエリ条件フィルター値の記録
日付以外の選択条件:
有効なルール: 収集時にアクティブな条件が含まれて表示され、変更できます。ピンボードで行われた変更は、更新後も保持されます。
適用例:
クエリ条件を東北地方に設定してピンボードにカードを収集すると、収集されたカードにはこの条件がピンボードに表示され、変更できます。
その結果、ピンボードのカードには東北地方のクエリ条件が表示され、変更できます。 
日付選択条件
有効なルール: デフォルト値は常に表示され、アクセスするたびに自動的に更新され、他の日付を表示するように変更できます。ただし、最後に選択した条件は保存されません(つまり、ピンボードにアクセスするたびに、デフォルトの時間条件が表示されます。T-1 を表示するように設定されている場合は、常に最新のデータが表示されます)。
適用例:
日付選択の場合、デフォルトの表示は T-1 です。2023 年 11 月 22 日に、2023 年 11 月 19 日を選択してカードを収集します。

収集後、日付は自動的に 2023 年 11 月 21 日に更新され、今後、毎日デフォルトで T-1 になり、日付を変更するオプションがあります。

クエリ条件の更新
更新の原則: ダッシュボードレベル、タブレベル、ウィジェットレベルのクエリ条件の更新の原則は一貫しています。ソースダッシュボードのクエリ条件が追加、削除、または変更されると、ピンボードはこれらの変更を同期し、カードは条件が更新されたことを示します。