このトピックでは、Quick Audience を使用してユーザーインサイトを実行する方法について説明します。 この例では、ワークスペース管理者が Quick Audience でユーザタグテーブルを使用します。
前提条件
ワークスペース管理者のアカウントは、ユーザタグテーブルのインポートに使用されます。
データピボット
インポートされたユーザタグテーブルを使用して、タグのピボット分析を実行し、ユーザー間のタグの値の分布などの情報を取得できます。
さらに、インポートされたデータテーブルを使用して、RFM モデルと AIPL モデルを作成し、それぞれ RFM 分析、AIPL ユーザー分析、AIPL フロー分析を実行できます。 詳細については、「ユーザー分析の概要」をご参照ください。
手順:
注:ユーザー分析注:ワークスペース > > > を選択します。

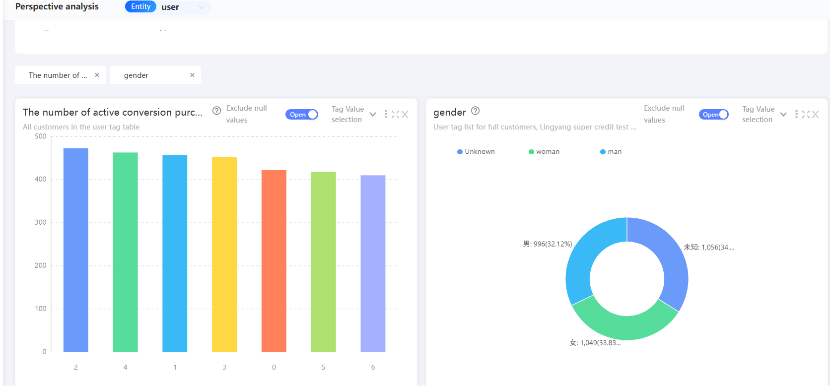
ピボット分析するラベルを選択すると、対応する分析チャートが下に表示されます。
詳細については、「ピボット分析」をご参照ください。

新しい対象者前の図の分析チャートからオーディエンスをフィルタリングすることもできます。 チャート内のグラフをクリックし、 をクリックして、グラフに対応するユーザーをオーディエンスとして保存します。

オーディエンスフィルタリング
インポートされたデータから指定された条件を満たすオーディエンスをフィルタリングし、オーディエンスを分析、プッシュ、およびダウンロードできます。 RFM モデルフィルタリング、AIPL モデルフィルタリング、行動フィルタリング、メトリックフィルタリングなど、複数のフィルタリング方法がサポートされています。 詳細については、「オーディエンスフィルタリングドキュメント」をご参照ください。
この例では、インポートされたユーザタグテーブルを使用して、タグフィルタリングによってオーディエンスをフィルタリングします。
手順
注:注:オーディエンスフィルタワークスペース > > > を選択して、オーディエンスフィルターページに移動します。

左側の [タグ] をクリックするか、左側の [タグ] を右側にドラッグします。 タグ フィルター カードが右側に追加されます。
所属するエンティティを選択します。

ラベルフィルターカードで、ラベル(ユーザー属性を含む)を選択します。

タグの値の要件を設定します。

Application Passwords: をクリックして条件を追加します。
AND、OR メソッドを使用して複数の条件を指定できます。 デフォルト値: AND。クリックして条件を切り替えることができます。
条件の前にあるアイコンをマウスの左ボタンで押したまま、条件をドラッグして条件の計算レベルを調整します。詳細については、「タグフィルタリング」をご参照ください。

オーディエンス名と説明を入力し、オーディエンスを保存するディレクトリと関連付けられた子アクティビティを選択します。 詳細については、「マーケティングキャンペーンドキュメント/wp-json/wp/v2/media注:」をご参照ください。 オーディエンスがパブリックオーディエンスかどうかを指定し、オーディエンスを保存する ID タイプを選択します。 をクリックしてオーディエンスの人数を推定します。 をクリックしてオーディエンスをフィルタリングします。

オーディエンス分析
選択したオーディエンスの視点が分析され、現在のオーディエンスの指標が分析されます。
RFM 分析を使用することもできます。 詳細については、オーディエンス オーディエンス分析ドキュメント を参照してください。
さらに、オーディエンスをダウンロードしてプッシュできます。 詳細については、「オーディエンス管理」および「オーディエンスプッシュ」をご参照ください。
視点指標分析の手順:
ヒント:インサイト分析オーディエンス管理対象読者ステップ 3:オーディエンスが作成された後、ワークスペース > > > > を選択します。 オーディエンスの をクリックして、オーディエンス分析ページに移動します。

オーディエンス ピボット指標 タブで、オーディエンスを比較 を選択します。
[すべてのオーディエンス(エンティティ以下)]: オーディエンス ソーステーブル内の現在のオーディエンスとすべてのオーディエンスのデータを比較します。
注意: 一部のプラグインは、インストール後に追加の設定が必要な場合があります。プラグインのドキュメントを参照して、必要な設定を行ってください。
比較対象オーディエンスの削除: 比較分析は不要です。

分析するラベルを選択します。 対応する分析チャートが下に表示されます(次の図を参照)。

分析チャートのグラフの上にポインターを移動すると、このオーディエンスの人数が表示されます。 比較が有効になっている場合は、割合も表示されます。
詳細については、オーディエンス オーディエンス視点メトリック分析 を参照してください。
