パースペクティブ分析は、タグ(ユーザー属性とカスタムタグを含む)を使用してユーザーを分析し、次の図に示すように、ユーザーの年齢や購入プリファレンスなど、ユーザー間のタグの値の分布を取得するために使用されます。

以下のタグはパースペクティブ分析をサポートしています。
非 ID フィールドのテキストタグ。
ID フィールドではない数値タグで、最大 50 個のタグ値を持つもの。
複数値タグの場合、分離および重複排除後に取得されたタグ値を分析できます。分析操作はテキストタグと同じです。
手順
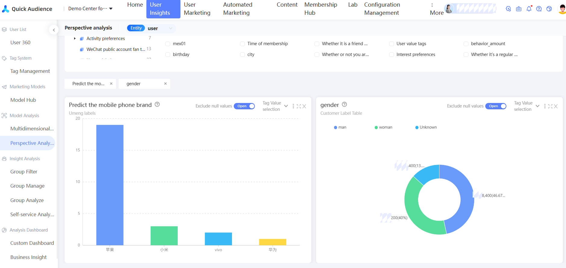
ユーザーインサイトユーザー分析パースペクティブ分析ワークスペース > > > を選択します。パースペクティブ分析ページが表示されます。
デフォルトでは、[すべて] が [タグソース] に選択されています。 [ユーザー属性]、カスタムタグタイプ、またはタグテーブルを選択することもできます。
分析するタグを選択します。 [タグの検索] ドロップダウンリストからタグを選択するか、タグを検索できます。 また、タグカテゴリを選択し、タグリストからタグを選択することもできます。
説明タグリスト内のタグにポインターを合わせると、タグのデータソースと人気度が表示されます。
タグカテゴリ名の横にある数字は、カテゴリ内のタグの数を示します。

前の図に示すように、分析するラベルを選択すると、対応する分析チャートが下に表示されます。
システムは、タグ値の数に基づいて適切なチャートを自動的に選択します。ルールは以下のとおりです。
タグの数 (N)
チャートの種類
<=5
円グラフ
6 < N <= 10
色付き横棒グラフ
>10
スケーラブルな横棒グラフ
注: この例では、fetch API を使用しています。他の JavaScript ライブラリも使用できます。
右上隅にあるボタンをクリックすると、次の図に示すように、左から右、上から下に、チャート上で操作を実行できます。

[タグ値の選択] : 次の図に示すように、テキストタグまたは複数値タグの場合のみ、表示するタグ値を最大 50 個選択できます。表示されないタグ値は、割合を計算する際に、総人数に含まれています。

チャートの切り替え:縦棒グラフ、円グラフ、矩形階層図。
並べ替え:デフォルト、降順、昇順。
[統計方法] : null 値を除外するかどうかを選択します。null 値が除外されている場合、チャートには null 値が表示されず、割合を計算する際にも総人数から null 値が除外されます。
説明null 値には、未割り当ての値と null 値の両方が含まれます。
[データの表示] : 選択されていないタグ値または除外された空の値を除いて、現在の分析のデータを表示します。
[エクスポート] : 選択されていないタグ値または除外された空の値を除いて、現在の分析のデータをエクスポートします。
チャートが拡大されます。
チャートを閉じます。
チャート内のグラフにポインターを合わせると、チャートのこの部分のユーザー数が表示されます。円グラフと矩形階層図には、対応する割合も表示されます。

新しいオーディエンスオーディエンスのフィルタリング:チャート内のグラフをクリックします。 オプションが表示されます。クリックすると、次の図に示すように、ポップアップウィンドウでタグ値をフィルター条件として使用して、オーディエンスを生成できます。グループの名前と説明を入力し、グループを保存するディレクトリを選択し、関連付けられた子キャンペーンを選択します。詳細については、「マーケティングキャンペーンのドキュメント」をご参照ください。次に、[OK] をクリックします。

次の図に示すように、既存の人々と合計/差を計算することで、新しい人々を生成できます。

[And] : 既存の人々から、この選択のタグ値要件を満たすユーザーを新しい人々としてフィルタリングします。
[Or] : この選択されたタグ値の要件を満たすユーザーを既存の人々 に追加して、新しい人々 になります。
[Poor] : 既存の人々 のユーザーは、この選択のタグ値要件を満たすユーザーから除外され、新しい人々 になります。
よくある質問
ラベルテーブルを選択した後、分析したいラベルを選択できません。なぜですか?
回答:一部のフィールドは分析をサポートしていません。
テーブル構造構成で宣言されている ID フィールド。
日付タグ。
数値タグ。50 を超えるタグ値が指定されています。