クラスターに対して Managed Service for Prometheus を有効にすると、クラスター、ノード、およびポッド内のストレージ リソースの監視情報を表示できます。 また、ボリュームとしてクラスターにマウントされている外部ストレージ リソースに関する監視情報を表示することもできます。 これにより、クラスターで使用されているストレージ リソースの使用状況情報をリアルタイムで表示できます。 このトピックでは、コンテナー ストレージの使用状況と監視方法、および各ストレージ タイプの監視ダッシュボードを表示する方法について説明します。
前提条件
Container Storage Interface(CSI)プラグインがクラスターにインストールされており、CSI プラグインのバージョンが 1.22.14-820d8870-aliyun 以降であること。
CSI プラグインを更新する場合は、csi-plugin と csi-provisioner を更新する必要があります。 詳細については、「csi-plugin と csi-provisioner を更新する」をご参照ください。
クラスターに対して Managed Service for Prometheus が有効になっていること。 詳細については、「Managed Service for Prometheus を使用する」トピックの 手順 1:Managed Service for Prometheus を有効にする」セクションをご参照ください。
コンテナー ストレージの使用状況と監視方法
監視機能をサポートするコンテナー ストレージ
コンテナー ストレージ タイプ
基盤となるストレージ
監視方法
emptyDir
ポッドが存在するノードのディレクトリ
[prometheus の監視] ページで、[アプリケーションの監視] をクリックし、[ポッド] タブをクリックします。 エフェメラル ストレージ ダッシュボードが表示されます。 詳細については、「エフェメラル ストレージの監視」をご参照ください。
説明emptyDir には個別のストレージ監視メトリックがなく、ポッド ダッシュボードのエフェメラル ストレージ監視セクションでエフェメラル ストレージの一部としてのみ表示できます。
ディスク ボリューム
Alibaba Cloud ディスク
[prometheus の監視] ページで、[ストレージの監視] をクリックし、[CSI ディスク] タブをクリックします。 ディスク ボリューム ダッシュボードが表示されます。 詳細については、「ディスク ボリュームの監視」をご参照ください。
NAS ファイルシステム (NAS) ボリューム
NAS
[prometheus の監視] ページで、[ストレージの監視] をクリックし、[CSI NAS] タブをクリックします。 NAS ボリューム ダッシュボードが表示されます。 詳細については、「NAS ボリュームの監視」をご参照ください。
Object Storage Service (OSS) ボリューム
OSS
[prometheus の監視] ページで、[ストレージの監視] をクリックし、[CSI OSS] タブをクリックします。 OSS ボリューム ダッシュボードが表示されます。 詳細については、「OSS ボリュームの監視」をご参照ください。
監視機能をサポートしていないコンテナー ストレージ
コンテナー ストレージ タイプ
基盤となるストレージ
監視機能がサポートされていない理由
hostPath
ポッドが存在するノードのファイルまたはディレクトリ
hostPath ボリュームはポッドのエフェメラル ストレージとしてカウントされず、kubelet によって監視されません。
Secrets および ConfigMap
クラスター内の Secrets および ConfigMap
Secrets および ConfigMap には、堅牢なストレージ監視要件がありません。 現在、コミュニティにはこのようなボリュームの監視設計がありません。
コンソールでストレージの監視情報を表示する
ACK コンソール にログインします。 左側のナビゲーション ウィンドウで、[クラスター] をクリックします。
[クラスター] ページで、管理するクラスターを見つけ、その名前をクリックします。 左側のペインで、 を選択します。
クラスター ダッシュボード
[prometheus の監視] ページで、[監視の概要] をクリックし、[クラスターの概要] タブをクリックします。 クラスター ダッシュボードが表示されます。
次の図は、クラスター ダッシュボードに表示される情報を示しています。 次の表は、クラスター ダッシュボードに表示されるメトリックについて説明しています。


メトリック | 説明 |
PVC の概要 | クラスターにマウントされているボリュームの概要を表示します。各ボリュームの永続ボリューム要求 (PVC) 名、永続ボリューム (PV) 名、タイプ、および名前空間が含まれます。 また、各ボリュームがマウントされているノードの数、各ボリュームの合計容量、容量の使用量、および容量の使用率を表示することもできます。 |
コンテナー ファイルシステムの使用量 (上位 10) | ルート ファイルシステムの容量使用量が最も高い上位 10 コンテナー。 |
コンテナー ファイルシステムの Inode 使用量 (上位 10) | ルート ファイルシステムの Inode 使用量が最も高い上位 10 コンテナー。 |
ノード ダッシュボード
[prometheus の監視] ページで、[ノードの監視] をクリックし、[ノード] タブをクリックします。 ノード ダッシュボードが表示されます。
ノード ダッシュボードには、ディスクと PVC の監視情報が表示されます。 次の図は、ノード ダッシュボードに表示される図を示しています。 次の表は、ノード ダッシュボードに表示されるメトリックについて説明しています。
ディスクの監視

メトリック | 説明 |
ディスクの読み取り/書き込みレート (IOPS) | ディスクの読み取りと書き込みの IOPS。 |
ディスクの読み取り/書き込み | ディスクの読み取りと書き込みの速度。 |
ディスク IO の読み取り/書き込み時間 | ディスクの読み取りと書き込みの時間。 |
ディスク IO の読み取り/書き込みレイテンシ (時間/IO) | ディスクの読み取りと書き込みのレイテンシ。 |
PVC の監視
このセクションには、ノードにマウントされている PVC の概要と、各 PVC のリアルタイムの読み取りと書き込みの速度が表示されます。

メトリック | 説明 |
ディスク ファイルシステムの使用率 (%) | ディスク容量の使用率。 |
ディスク ファイルシステムの使用量 (バイト) | ディスク容量の使用量。 |
ディスク ファイルシステムの空き容量 (バイト) | 使用可能なディスク容量。 |
PVC の概要 | クラスターにマウントされているボリュームの概要を表示します。各ボリュームの PVC 名、PV 名、タイプ、および名前空間が含まれます。 また、各ボリュームがマウントされているノードの数、各ボリュームの合計容量、容量の使用量、および容量の使用率を表示することもできます。 |
PVC の読み取り/書き込み | 各ボリュームのリアルタイムの読み取りと書き込みの速度。 |
ポッド ダッシュボード
[prometheus の監視] ページで、[アプリケーションの監視] をクリックし、[ポッド] タブをクリックします。 ポッド ダッシュボードが表示されます。
ポッド内のストレージ リソースには、ルート ファイルシステムとエフェメラル ストレージが含まれます。 次の図は、ポッド ダッシュボードに表示される図を示しています。 次の表は、ポッド ダッシュボードに表示されるメトリックについて説明しています。
ルート ファイルシステムの監視
クラスターで Kubernetes 1.24 以降を実行している場合、ポッド ダッシュボードのメトリックは csi-plugin に依存します。 CSI 1.28.3-eb95171-aliyun 以降を使用していることを確認する必要があります。 CSI プラグインのバージョンが 1.28.3-eb95171-aliyun より前の場合、ポッド ダッシュボードにはメトリックが表示されません。 csi-plugin のリリースノートの詳細については、「csi-plugin」をご参照ください。 CSI プラグインの更新方法の詳細については、「csi-plugin と csi-provisioner を更新する」をご参照ください。

メトリック | 説明 |
ポッド ファイルシステムの使用量 | ポッド内のルート ファイルシステムのストレージ容量の使用量。 |
ポッド ファイルシステムの使用率 (%) | ポッド内のルート ファイルシステムのストレージ容量の使用率。 |
ポッド ファイルシステムの読み取り | ポッド内のルート ファイルシステムのリアルタイムの読み取り速度。 |
ポッド ファイルシステムの書き込み | ポッド内のルート ファイルシステムのリアルタイムの書き込み速度。 |
エフェメラル ストレージの監視

メトリック | 説明 |
エフェメラル ストレージの使用量 | ポッドのエフェメラル ストレージの使用量。 |
エフェメラル ストレージの使用率 (%) | ポッドのエフェメラル ストレージの使用率。 説明 このメトリックは、 |
エフェメラル Inode の使用量 | ポッドのエフェメラル ストレージで使用されている Inode の数。 |
エフェメラル ストレージの Inode 使用率 (%) | ポッドのエフェメラル ストレージの Inode 使用率。 |
ボリューム ダッシュボード
ディスク、NAS、または OSS ボリュームがクラスター内のポッドにマウントされている場合、次の方法を使用して、上記のボリュームの使用状況に関する情報を表示できます。
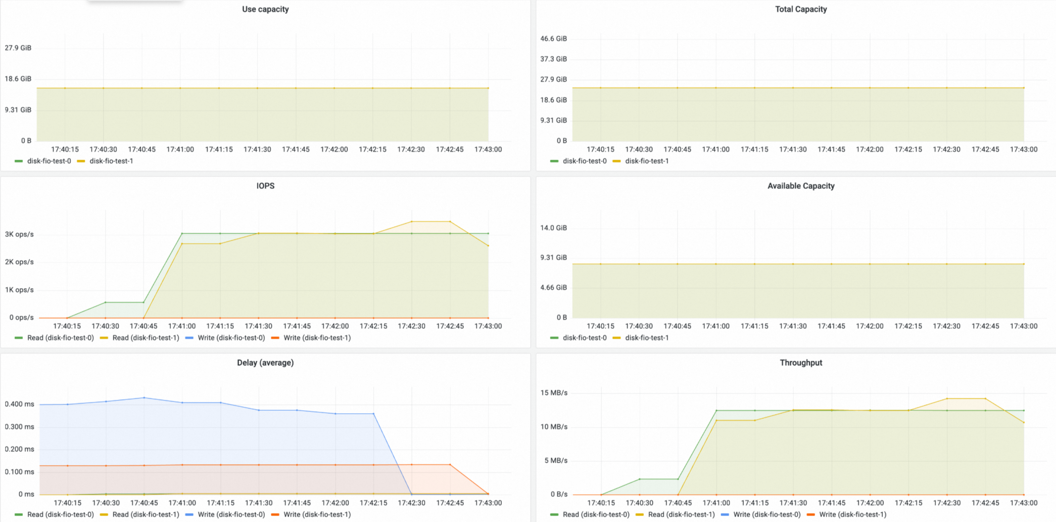
ディスク ボリュームの監視
[prometheus の監視] ページで、[ストレージの監視] をクリックし、[CSI ディスク] タブをクリックします。 ディスク ボリューム ダッシュボードが表示されます。 ディスク ボリューム ダッシュボードでは、ディスク PVC、ディスク ボリュームがマウントされているノード、およびディスク ボリュームの使用状況に関する情報を表示できます。


NAS ボリュームの監視
[prometheus の監視] ページで、[ストレージの監視] をクリックし、[CSI NAS] タブをクリックします。 NAS ボリューム ダッシュボードが表示されます。 NAS ボリューム ダッシュボードでは、NAS PVC、NAS ボリュームがマウントされているノード、および NAS ボリュームの使用状況に関する情報を表示できます。
コンテナー ネットワーク ファイル システム (CNFS) で使用されている NAS ボリュームのみ、使用率、合計容量、使用済み容量、および使用可能容量の 4 つのメトリックのデータがあります。


OSS ボリュームの監視
[prometheus の監視] ページで、[ストレージの監視] をクリックし、[CSI OSS] タブをクリックします。 OSS ボリューム ダッシュボードが表示されます。 OSS ボリューム ダッシュボードでは、OSS PVC、OSS ボリュームがマウントされているノード、および OSS ボリュームの使用状況に関する情報を表示できます。

参照
コンテナーから収集されたストレージ メトリックの詳細については、「ストレージ メトリック」をご参照ください。
ボリュームを拡張する方法の詳細については、「ディスク ボリュームを拡張する」、「動的にプロビジョニングされた NAS ボリュームを拡張する」、および「CNFS を使用して NAS ボリュームを自動的に拡張する」をご参照ください。