kube-controller-manager adalah komponen bidang kontrol yang mengelola berbagai pengontrol Kubernetes, termasuk pengontrol node, StatefulSet, dan Deployment. Topik ini menjelaskan metrik dari kube-controller-manager serta cara menggunakan dasbor terkait.
Istilah
workqueue
Catatan penggunaan
Akses Dasbor
Untuk informasi lebih lanjut, lihat Lihat dasbor komponen bidang kontrol di klaster ACK Pro.
Metrik
Metrik digunakan untuk menunjukkan status dan pengaturan parameter suatu komponen. Tabel berikut menjelaskan metrik yang didukung oleh kube-controller-manager.
Metrik | Tipe | Deskripsi |
workqueue_adds_total | Counter | Jumlah peristiwa Adds yang diproses oleh workqueue. |
workqueue_depth | Gauge | Panjang workqueue. Jika panjang workqueue tetap tinggi selama periode waktu yang lama, pengontrol tidak dapat memproses tugas dalam workqueue secara tepat waktu, yang mengakibatkan penumpukan tugas. |
workqueue_queue_duration_seconds_bucket | Histogram | Durasi tugas berada di dalam workqueue. Ambang bucket didefinisikan sebagai himpunan {10-8, 10-7, 10-6, 10-5, 10-4, 10-3, 10-2, 10-1, 1, 10}. Satuan: detik. |
memory_utilization_byte | Gauge | Penggunaan memori. Satuan: byte. |
cpu_utilization_core | Gauge | Kapasitas CPU yang digunakan. Satuan: core. |
rest_client_requests_total | Counter | Jumlah permintaan HTTP yang dihitung berdasarkan kode status, metode, dan host. |
rest_client_request_duration_seconds_bucket | Histogram | Penundaan respons HTTP yang dihitung berdasarkan Verbs dan URL. |
Metrik pemanfaatan sumber daya berikut sudah tidak digunakan lagi. Hapus semua peringatan dan data pemantauan yang bergantung pada metrik ini sesegera mungkin:
cpu_utilization_ratio: Pemanfaatan CPU.
memory_utilization_ratio: Pemanfaatan memori.
Catatan penggunaan untuk dasbor
Anda dapat memodifikasi parameter quantile dan interval untuk dasbor. Parameter quantile menunjukkan kuantil permintaan, sedangkan parameter interval menunjukkan interval sampling Prometheus Query Language (PromQL). Dasbor dibuat berdasarkan metrik dan PromQL. Bagian berikut menjelaskan observabilitas dan fitur dasbor kube-controller-manager.
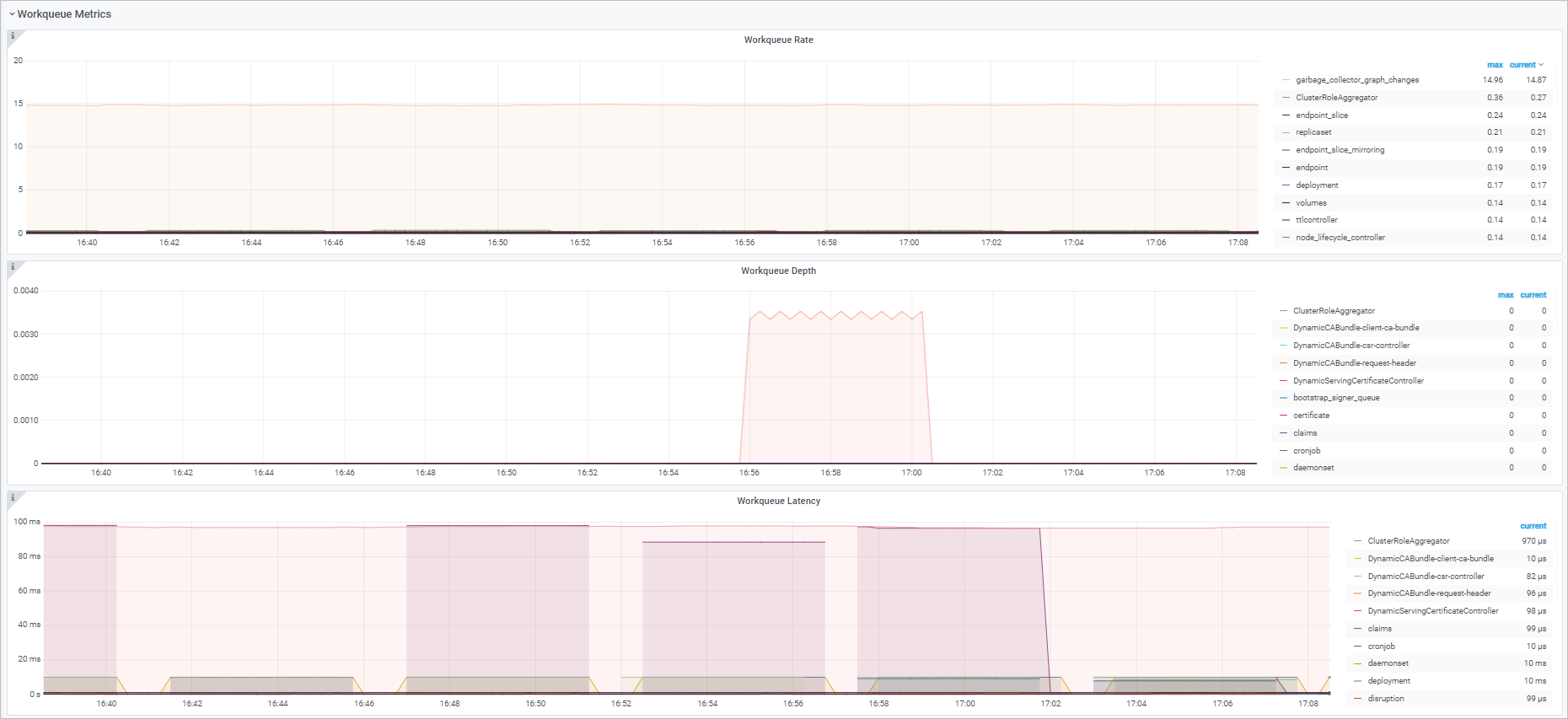
Workqueue
Observabilitas
Fitur
Dasbor | PromQL | Deskripsi |
Workqueue entry rate | sum(rate(workqueue_adds_total{job="ack-kube-controller-manager"}[$interval])) by (name) | Jumlah peristiwa Adds yang ditambahkan ke alur kerja dalam interval tertentu. |
Workqueue depth | sum(rate(workqueue_depth{job="ack-kube-controller-manager"}[$interval])) by (name) | Perubahan panjang workqueue dalam interval tertentu. |
Workqueue processing delay | histogram_quantile($quantile, sum(rate(workqueue_queue_duration_seconds_bucket{job="ack-kube-controller-manager"}[5m])) by (name, le)) | Durasi peristiwa dalam workqueue. |
Resources
Observabilitas
Fitur
Dasbor | PromQL | Deskripsi |
Memory Usage | memory_utilization_byte{container="kube-controller-manager"} | Penggunaan memori. Satuan: byte. |
CPU Usage | cpu_utilization_core{container="kube-controller-manager"}*1000 | Kapasitas CPU yang digunakan. Satuan: millicore. |
Kube API
Observabilitas
Fitur
Dasbor | PromQL | Deskripsi |
Kube API request QPS |
| Jumlah permintaan HTTP yang dikirim oleh kube-controller-manager ke kube-apiserver per detik. Nilai permintaan per detik (QPS) dihitung berdasarkan metode dan kode status. |
Kube API request delay | histogram_quantile($quantile, sum(rate(rest_client_request_duration_seconds_bucket{job="ack-kube-controller-manager"}[$interval])) by (verb,url,le)) | Interval waktu antara permintaan yang dikirim oleh kube-controller-manager dan respons yang dikembalikan oleh kube-apiserver. Penundaan dihitung berdasarkan Verbs dan URL. |
Referensi
Untuk informasi lebih lanjut tentang metrik, catatan penggunaan untuk dasbor, serta saran penanganan anomali metrik umum untuk komponen bidang kontrol lainnya, lihat topik-topik berikut: Metrik kube-apiserver, Metrik etcd, Metrik kube-scheduler, dan Metrik cloud-controller-manager.